【数据分析】基于大数据的全国健康老龄化数据分析系统 | 大数据毕设选题推荐 实战项目 可视化分析大屏 Hadoop SPark Django java

59 阅读6分钟

💖💖作者:计算机毕业设计江挽 💙💙个人简介:曾长期从事计算机专业培训教学,本人也热爱上课教学,语言擅长Java、微信小程序、Python、Golang、安卓Android等,开发项目包括大数据、深度学习、网站、小程序、安卓、算法。平常会做一些项目定制化开发、代码讲解、答辩教学、文档编写、也懂一些降重方面的技巧。平常喜欢分享一些自己开发中遇到的问题的解决办法,也喜欢交流技术,大家有技术代码这一块的问题可以问我! 💛💛想说的话:感谢大家的关注与支持! 💜💜 网站实战项目 安卓/小程序实战项目 大数据实战项目 深度学习实战项目

基于大数据的全国健康老龄化数据分析系统介绍

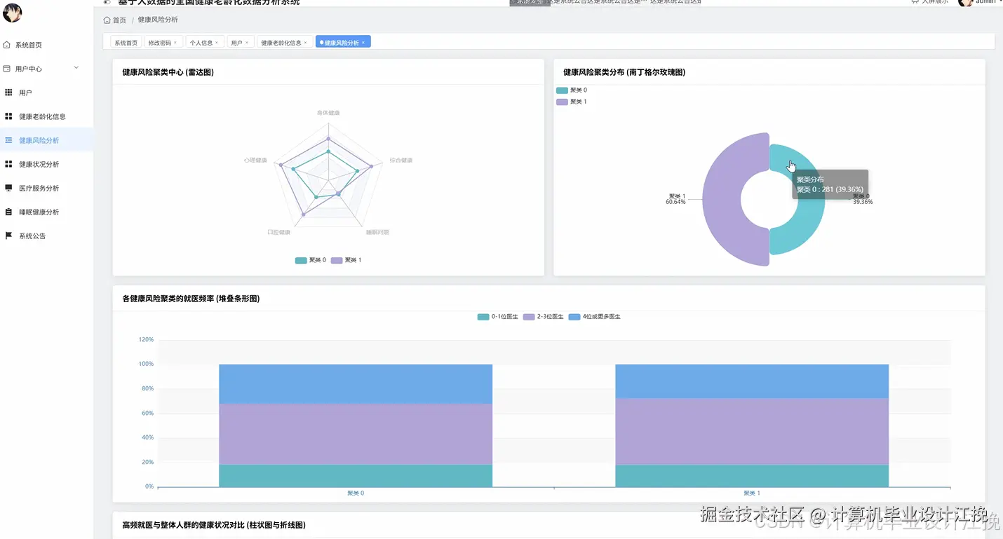
《基于大数据的全国健康老龄化数据分析系统》是一套对标企业级项目实践的全栈数据分析平台,旨在利用主流大数据技术栈,对全国范围内的老年人健康数据进行深度挖掘与可视化呈现。本系统采用业界成熟的前后端分离架构进行开发,后端核心业务逻辑由Java语言和高效的Spring Boot框架构建,确保了服务的稳定与高内聚性;前端则采用Vue.js全家桶,并结合ElementUI组件库和强大的Echarts图表库,为用户提供了现代化、响应式且数据可视化效果极佳的交互界面。系统的核心亮点在于其数据处理层,它并非传统的数据库增删改查,而是深度整合了Hadoop生态系统,利用HDFS作为海量健康数据的分布式存储基础,并引入Spark计算框架,通过其高性能的内存计算能力和灵活的Spark SQL模块,对存储在HDFS上的数据进行复杂的清洗、转换、聚合与统计分析。整个系统涵盖了用户中心、系统公告等基础管理模块,更重要的是实现了健康老龄化信息管理、基于多维指标的健康风险分析、多角度的健康状况分析、医疗服务利用率分析以及睡眠健康分析等五大核心数据应用功能。用户通过前端界面即可直观地查看由后端Spark处理后得出的分析结果,实现了从数据存储、处理分析到最终可视化展现的完整大数据业务闭环,充分展示了开发者在真实大数据场景下的综合应用与工程实践能力。

基于大数据的全国健康老龄化数据分析系统演示视频

演示视频

基于大数据的全国健康老龄化数据分析系统演示图片

在这里插入图片描述 在这里插入图片描述 在这里插入图片描述 在这里插入图片描述 在这里插入图片描述 在这里插入图片描述 在这里插入图片描述 在这里插入图片描述

基于大数据的全国健康老龄化数据分析系统代码展示

import org.apache.spark.sql.Dataset;
import org.apache.spark.sql.Row;
import org.apache.spark.sql.SparkSession;
import static org.apache.spark.sql.functions.*;
// 模拟Service层的代码,SparkSession通常在应用启动时作为单例注入
public class HealthDataAnalysisService {
    // 假设sparkSession已经通过依赖注入等方式获取
    private SparkSession sparkSession = SparkSession.builder()
            .appName("HealthAgingDataAnalysis")
            .master("local[*]") // 在实际项目中,master URL会从配置中读取
            .getOrCreate();
    /**
     * 核心功能一:健康风险分析
     * 业务逻辑:根据多个健康指标(如高血压、高血糖、高血脂)进行复合条件筛选,
     * 找出具有两种或以上高危风险因素的老年人群体,并按年龄段进行分组统计。
     */
    public Dataset<Row> analyzeHealthRisk() {
        // 1. 从HDFS加载健康信息数据集,这里用路径指代
        Dataset<Row> healthData = sparkSession.read().option("header", "true").csv("hdfs://namenode:9000/data/health_info.csv");
        // 2. 注册为临时视图,方便使用Spark SQL
        healthData.createOrReplaceTempView("health_info");
        // 3. 编写SQL进行多重风险分析
        // 假设'hypertension', 'hyperglycemia', 'hyperlipidemia'列的值为1表示“是”,0表示“否”
        String riskAnalysisSql = "SELECT " +
                "CASE " +
                "WHEN age >= 60 AND age < 70 THEN '60-69岁' " +
                "WHEN age >= 70 AND age < 80 THEN '70-79岁' " +
                "WHEN age >= 80 THEN '80岁以上' " +
                "ELSE '其他' END AS age_group, " +
                "COUNT(*) AS high_risk_count " +
                "FROM health_info " +
                "WHERE (CAST(hypertension AS INT) + CAST(hyperglycemia AS INT) + CAST(hyperlipidemia AS INT)) >= 2 " +
                "GROUP BY age_group " +
                "ORDER BY age_group";
        // 4. 执行SQL查询并返回结果
        Dataset<Row> riskResult = sparkSession.sql(riskAnalysisSql);
        return riskResult;
    }
    /**
     * 核心功能二:健康状况分析
     * 业务逻辑:对全体老年人的关键健康指标(如BMI、平均每日步数)进行统计分析,
     * 计算不同性别群体的平均值、最大值和最小值,以评估整体健康状况。
     */
    public Dataset<Row> analyzeHealthStatus() {
        // 1. 从HDFS加载数据集
        Dataset<Row> healthData = sparkSession.read().option("header", "true").csv("hdfs://namenode:9000/data/health_info.csv");
        // 2. 使用DataFrame API进行链式操作,进行类型转换
        Dataset<Row> typedData = healthData
                .withColumn("bmi", col("bmi").cast("double"))
                .withColumn("daily_steps", col("daily_steps").cast("int"));
        // 3. 按性别(gender)进行分组
        // 4. 对每个分组应用多个聚合函数(平均值、最大值、最小值)
        Dataset<Row> statusResult = typedData.groupBy("gender")
                .agg(
                        avg("bmi").alias("avg_bmi"),
                        max("bmi").alias("max_bmi"),
                        min("bmi").alias("min_bmi"),
                        avg("daily_steps").alias("avg_daily_steps"),
                        max("daily_steps").alias("max_daily_steps")
                );
        // 5. 对结果进行格式化,例如保留两位小数
        statusResult = statusResult
                .withColumn("avg_bmi", format_number(col("avg_bmi"), 2))
                .withColumn("avg_daily_steps", format_number(col("avg_daily_steps"), 0));
        return statusResult;
    }
    /**
     * 核心功能三:医疗服务分析
     * 业务逻辑:分析不同地区(如省份)的年度医疗服务使用频率,
     * 统计各类服务(如门诊、住院、体检)的次数,以揭示地区间的医疗资源使用差异。
     */
    public Dataset<Row> analyzeMedicalService() {
        // 1. 从HDFS加载医疗服务记录数据
        Dataset<Row> medicalRecords = sparkSession.read().option("header", "true").csv("hdfs://namenode:9000/data/medical_records.csv");
        // 2. 过滤掉无效数据或不完整的记录
        Dataset<Row> validRecords = medicalRecords.filter(col("province").isNotNull().and(col("service_type").isNotNull()));
        // 3. 按省份(province)和医疗服务类型(service_type)进行双重分组
        // 4. 计算每个分组的记录数量,即服务使用次数
        Dataset<Row> serviceCount = validRecords.groupBy("province", "service_type")
                .count()
                .withColumnRenamed("count", "service_usage_count");
        // 5. 为了方便前端展示,可以使用pivot函数将服务类型从行转换为列
        Dataset<Row> pivotResult = serviceCount.groupBy("province")
                .pivot("service_type", java.util.Arrays.asList("门诊", "住院", "体检"))
                .sum("service_usage_count")
                .na().fill(0); // 对pivot后产生的null值填充为0
        // 6. 返回最终的透视表结果
        return pivotResult;
    }
}

基于大数据的全国健康老龄化数据分析系统文档展示

在这里插入图片描述

💖💖作者:计算机毕业设计江挽 💙💙个人简介:曾长期从事计算机专业培训教学,本人也热爱上课教学,语言擅长Java、微信小程序、Python、Golang、安卓Android等,开发项目包括大数据、深度学习、网站、小程序、安卓、算法。平常会做一些项目定制化开发、代码讲解、答辩教学、文档编写、也懂一些降重方面的技巧。平常喜欢分享一些自己开发中遇到的问题的解决办法,也喜欢交流技术,大家有技术代码这一块的问题可以问我! 💛💛想说的话:感谢大家的关注与支持! 💜💜 网站实战项目 安卓/小程序实战项目 大数据实战项目 深度学习实战项目