【数据分析】基于大数据的前列腺患者风险数据可视化分析系统 | 大数据毕设实战项目 选题推荐 可视化分析大屏文档指导 运行部署 Hadoop SPark

33 阅读6分钟

💖💖作者:计算机毕业设计杰瑞 💙💙个人简介:曾长期从事计算机专业培训教学,本人也热爱上课教学,语言擅长Java、微信小程序、Python、Golang、安卓Android等,开发项目包括大数据、深度学习、网站、小程序、安卓、算法。平常会做一些项目定制化开发、代码讲解、答辩教学、文档编写、也懂一些降重方面的技巧。平常喜欢分享一些自己开发中遇到的问题的解决办法,也喜欢交流技术,大家有技术代码这一块的问题可以问我! 💛💛想说的话:感谢大家的关注与支持! 💜💜 网站实战项目 安卓/小程序实战项目 大数据实战项目 深度学校实战项目 计算机毕业设计选题推荐

基于大数据的前列腺患者风险数据可视化分析系统介绍

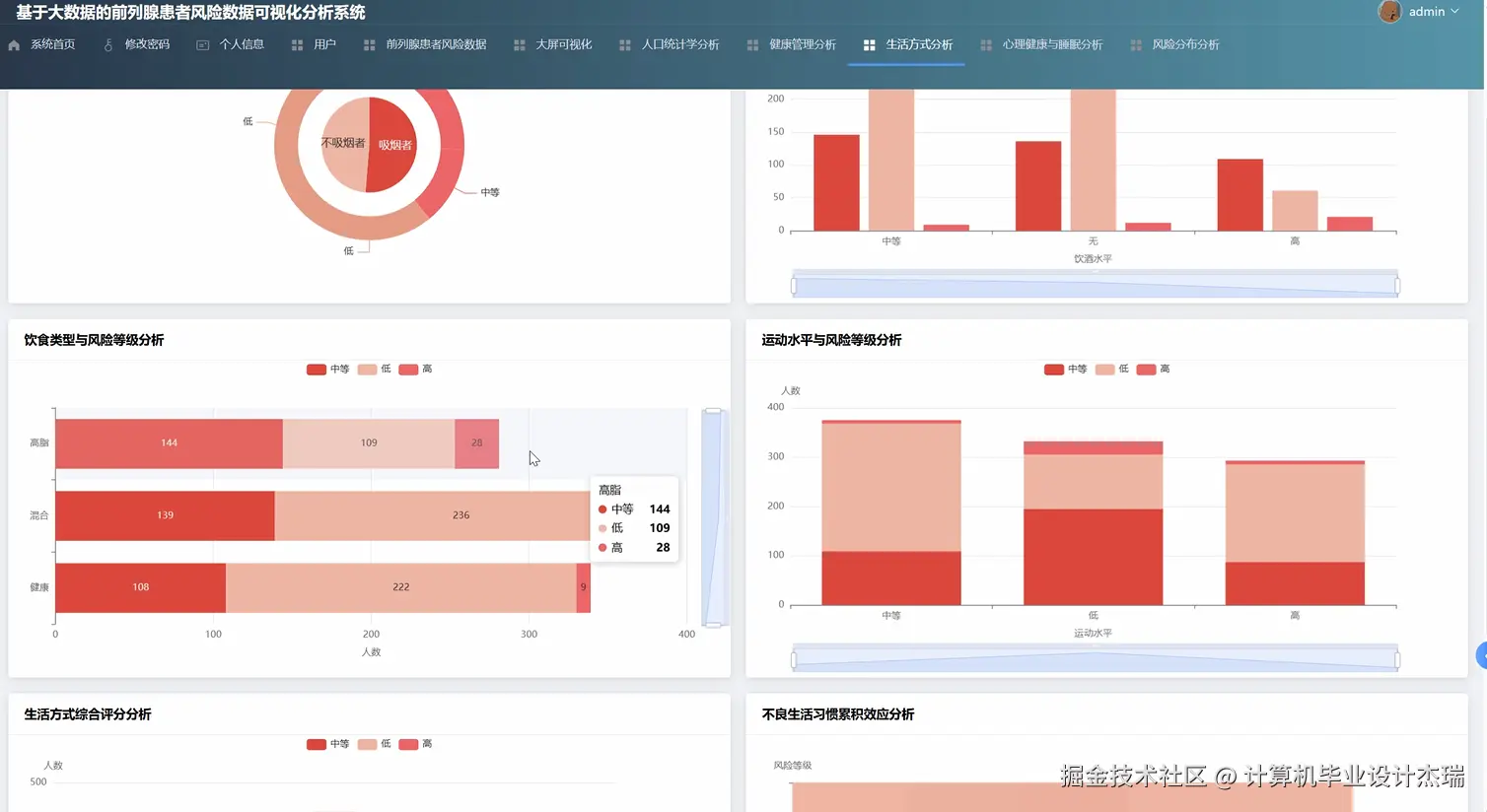
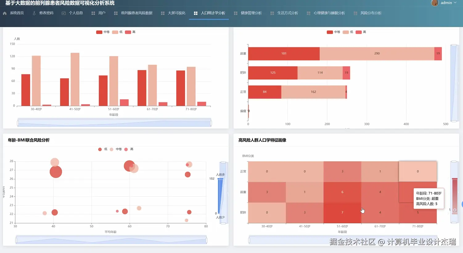
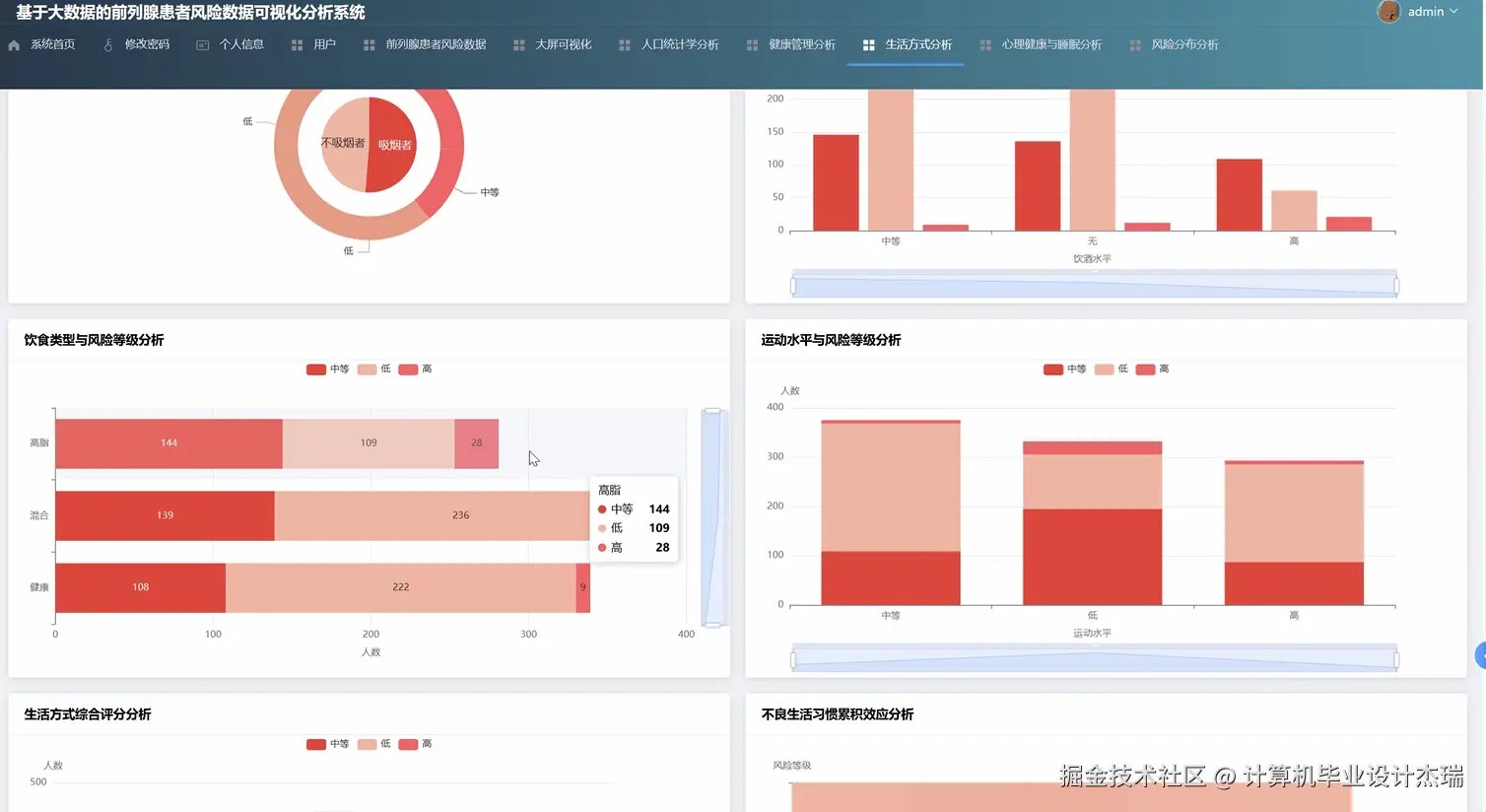
《基于大数据的前列腺患者风险数据可视化分析系统》是一个响应2026年大数据与医疗健康交叉领域发展趋势的综合性毕业设计项目。本系统旨在利用主流大数据技术栈,对海量、复杂的前列腺患者相关数据进行深度处理、分析与可视化呈现,从而为相关研究提供一个高效的数据洞察平台。系统的技术核心在于其强大的数据处理能力,底层依托Hadoop的HDFS进行海量数据的分布式存储,计算层则采用内存计算框架Spark及其Spark SQL模块,对数据进行快速的清洗、转换和聚合分析。整个系统的后端服务由稳定且高效的Java Spring Boot框架构建,负责业务逻辑处理和数据接口提供。前端界面则采用现代化的Vue框架,并结合ElementUI组件库和Echarts图表库,将复杂的数据分析结果转化为直观、易懂的交互式图表,呈现在统一的大屏可视化驾驶舱中。系统核心功能全面覆盖了从宏观到微观的多个分析维度,包括系统首页概览、基础的用户权限管理、对原始风险数据的增删改查,以及最关键的五大分析模块:人口统计学分析、健康管理分析、生活方式分析、心理健康与睡眠分析和风险分布分析,旨在将孤立的数据点连接成有价值的信息网络,为理解前列gland患者群体特征与风险因素提供一个集成化的解决方案。

基于大数据的前列腺患者风险数据可视化分析系统演示视频

演示视频

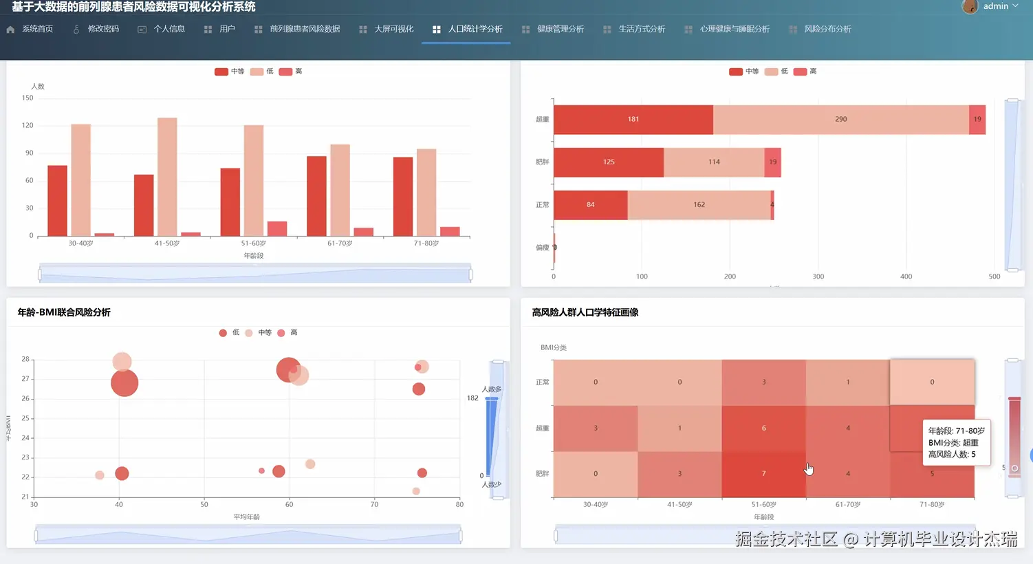
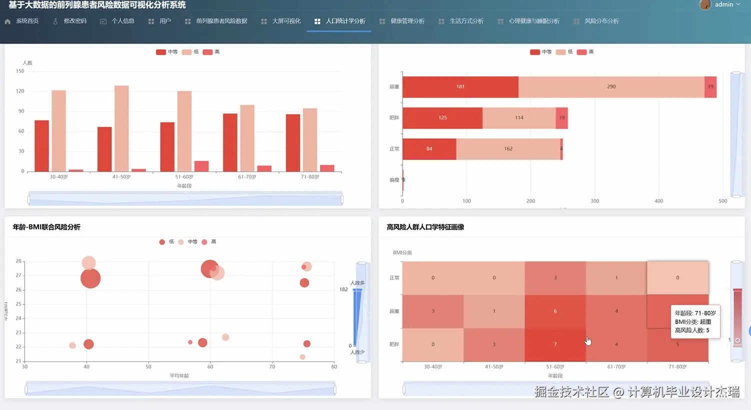
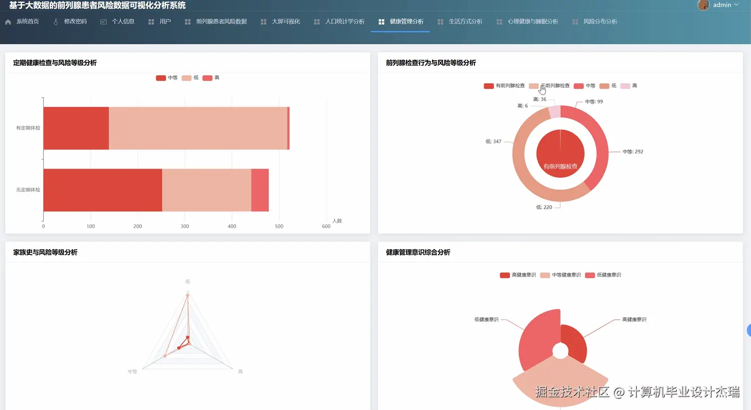
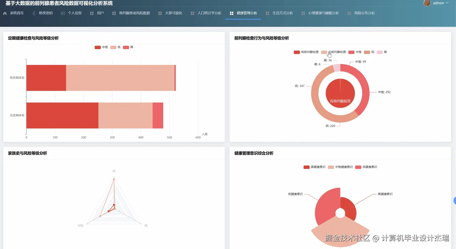
基于大数据的前列腺患者风险数据可视化分析系统演示图片

在这里插入图片描述 在这里插入图片描述 在这里插入图片描述 在这里插入图片描述 在这里插入图片描述 在这里插入图片描述 在这里插入图片描述 在这里插入图片描述

基于大数据的前列腺患者风险数据可视化分析系统代码展示

import org.apache.spark.sql.Dataset;
import org.apache.spark.sql.Row;
import org.apache.spark.sql.SparkSession;
import org.springframework.stereotype.Service;
import static org.apache.spark.sql.functions.col;
import static org.apache.spark.sql.functions.avg;
import static org.apache.spark.sql.functions.count;
import static org.apache.spark.sql.functions.when;
// 假设这是您的Spring Boot服务类中的代码
@Service
public class ProstateDataAnalysisService {
    // SparkSession是所有Spark功能的入口点,通常在应用启动时创建为单例
    private final SparkSession spark = SparkSession.builder()
            .appName("Prostate Risk Data Analysis")
            .master("local[*]") // 在本地模式下运行,[*]表示使用所有可用的CPU核心
            .config("spark.sql.warehouse.dir", "file:///c:/spark-warehouse")
            .getOrCreate();
    // 模拟从HDFS读取数据到一个DataFrame中
    private Dataset<Row> loadData() {
        // 在实际项目中,路径应为 "hdfs://namenode:port/path/to/your/data.csv"
        return spark.read().option("header", "true").option("inferSchema", "true").csv("path/to/prostate_patient_data.csv");
    }
    /**
     * 核心功能一:执行人口统计学分析
     * 分析不同年龄段和地区的用户数量及平均风险评分
     */
    public String performDemographicAnalysis() {
        Dataset<Row> patientData = loadData();
        // 创建临时视图以便使用Spark SQL进行查询
        patientData.createOrReplaceTempView("patients");
        // 编写SQL进行分组统计,这里按年龄段(age_group)和地区(region)进行分析
        String sqlQuery = "SELECT " +
                "    age_group, " +
                "    region, " +
                "    COUNT(*) as patient_count, " +
                "    AVG(risk_score) as average_risk_score " +
                "FROM patients " +
                "WHERE age_group IS NOT NULL AND region IS NOT NULL " +
                "GROUP BY age_group, region " +
                "ORDER BY age_group, patient_count DESC";
        // 执行查询
        Dataset<Row> result = spark.sql(sqlQuery);
        // 将结果转换为JSON格式字符串,以便返回给前端
        // 在实际应用中,这里会使用GSON或Jackson等库进行转换
        String jsonResult = result.toJSON().collectAsList().toString();
        // 打印到控制台,模拟返回给Controller
        System.out.println("Demographic Analysis Result: " + jsonResult);
        return jsonResult;
    }
    /**
     * 核心功能二:执行生活方式分析
     * 分析不同生活方式(如吸烟、运动频率)与风险评分的关系
     */
    public String performLifestyleAnalysis() {
        Dataset<Row> patientData = loadData();
        // 使用DataFrame API进行链式操作
        // 假设数据中有'smoking_status' (是否吸烟), 'exercise_frequency' (每周运动次数), 'risk_score'列
        Dataset<Row> lifestyleResult = patientData
                .filter(col("smoking_status").isNotNull().and(col("exercise_frequency").isNotNull()))
                .groupBy("smoking_status", "exercise_frequency")
                .agg(
                        count("*").as("number_of_patients"),
                        avg("risk_score").as("avg_risk_score")
                )
                .orderBy(col("avg_risk_score").desc());
        // 将结果转换为JSON格式字符串
        // 这个操作展示了如何使用DataFrame的API来完成复杂的聚合
        // 这种方式类型更安全,并且在编译时可以进行优化
        // .agg()方法可以接受多个聚合函数
        // .as()用于给新生成的列起别名,方便前端使用
        String jsonResult = lifestyleResult.toJSON().collectAsList().toString();
        // 打印到控制台,模拟返回
        System.out.println("Lifestyle Analysis Result: " + jsonResult);
        return jsonResult;
    }
    /**
     * 核心功能三:执行风险分布分析
     * 将患者按风险评分划分为高、中、低三个等级,并统计各等级人数
     */
    public String performRiskDistributionAnalysis() {
        Dataset<Row> patientData = loadData();
        // 使用.withColumn()添加新列,结合when().otherwise()进行条件判断
        Dataset<Row> riskDistribution = patientData
                .withColumn("risk_level",
                        when(col("risk_score").gt(0.7), "High Risk")
                        .when(col("risk_score").between(0.4, 0.7), "Medium Risk")
                        .otherwise("Low Risk")
                )
                // 在新生成的风险等级列上进行分组计数
                .groupBy("risk_level")
                .count()
                .withColumnRenamed("count", "patient_count")
                .orderBy(col("patient_count").desc());
        // 这种方式非常适合进行数据分箱或分类操作
        // 'withColumn' 可以动态地创建或替换列,是数据转换的关键步骤
        // 'when' 类似于SQL中的CASE WHEN,可以处理复杂的条件逻辑
        // 'otherwise' 提供了默认值,确保每一行都有对应的风险等级
        // 整个流程清晰地展示了如何从连续的数值(risk_score)派生出分类的标签(risk_level)
        // 将最终结果转换为JSON字符串
        String jsonResult = riskDistribution.toJSON().collectAsList().toString();
        // 打印到控制台
        System.out.println("Risk Distribution Analysis Result: " + jsonResult);
        return jsonResult;
    }
}

基于大数据的前列腺患者风险数据可视化分析系统文档展示

在这里插入图片描述

💖💖作者:计算机毕业设计杰瑞 💙💙个人简介:曾长期从事计算机专业培训教学,本人也热爱上课教学,语言擅长Java、微信小程序、Python、Golang、安卓Android等,开发项目包括大数据、深度学习、网站、小程序、安卓、算法。平常会做一些项目定制化开发、代码讲解、答辩教学、文档编写、也懂一些降重方面的技巧。平常喜欢分享一些自己开发中遇到的问题的解决办法,也喜欢交流技术,大家有技术代码这一块的问题可以问我! 💛💛想说的话:感谢大家的关注与支持! 💜💜 网站实战项目 安卓/小程序实战项目 大数据实战项目 深度学校实战项目 计算机毕业设计选题推荐