一个前端工程师的年度作品:从零开发媲美商业级应用的后台管理系统!

15,073 阅读13分钟

@2x封面.png

过去一年,我花了无数个夜晚,在一次次打磨与推翻中,完成了自己最满意的作品 —— Art Design Pro。

这不是一个普通的后台模板。
它是一场关于 「设计美学」与「工程化开发」 的融合实验——
希望让后台系统不再冰冷枯燥,而是像一件作品:优雅、流畅、有温度。

为什么要做这个项目?

在日常开发中,我几乎体验过所有主流后台模板。
它们的功能确实完整,但更多时候给人的感觉是——「工具」而非「产品」。

我希望做一个后台系统,
让人打开的第一眼就觉得舒服,
用起来像是在和它对话。

许多后台系统普遍存在这些问题 👇

视觉疲劳:灰白配色、生硬布局,难以长时间使用;

体验割裂:逻辑不统一、入口分散,操作效率低;

复用困难:组件风格不一致,二次开发成本高。

于是我决定从零开始,花一年的时间去打造一个真正属于自己的系统——
👉 一款 “既好看、又好用,还能直接用于商业项目” 的后台管理模板。

项目简介:Art Design Pro

Art Design Pro 是一款基于 Vue 3 + TypeScript + Vite + Element Plus 打造的现代化后台管理系统模板。

它的核心理念是:

让后台系统兼具设计美学与开发效率。

这个项目有什么特别的呢?

界面设计:现代化 UI 设计,流畅交互,以用户体验与视觉设计为核心

极速上手:简洁架构 + 完整文档,后端开发者也能轻松使用

丰富组件:内置数据展示、表单等多种高质量组件,满足不同业务场景的需求

丝滑交互:按钮点击、主题切换、页面过渡、图表动画,体验媲美商业产品

高效开发:内置 useTable、ArtForm 等实用 API,显著提升开发效率

精简脚本:内置一键清理脚本,可快速清理演示数据,立即得到可开发的基础项目

技术栈

开发框架:Vue3、TypeScript、Vite、Element-Plus

代码规范:Eslint、Prettier、Stylelint、Husky、Lint-staged、cz-git

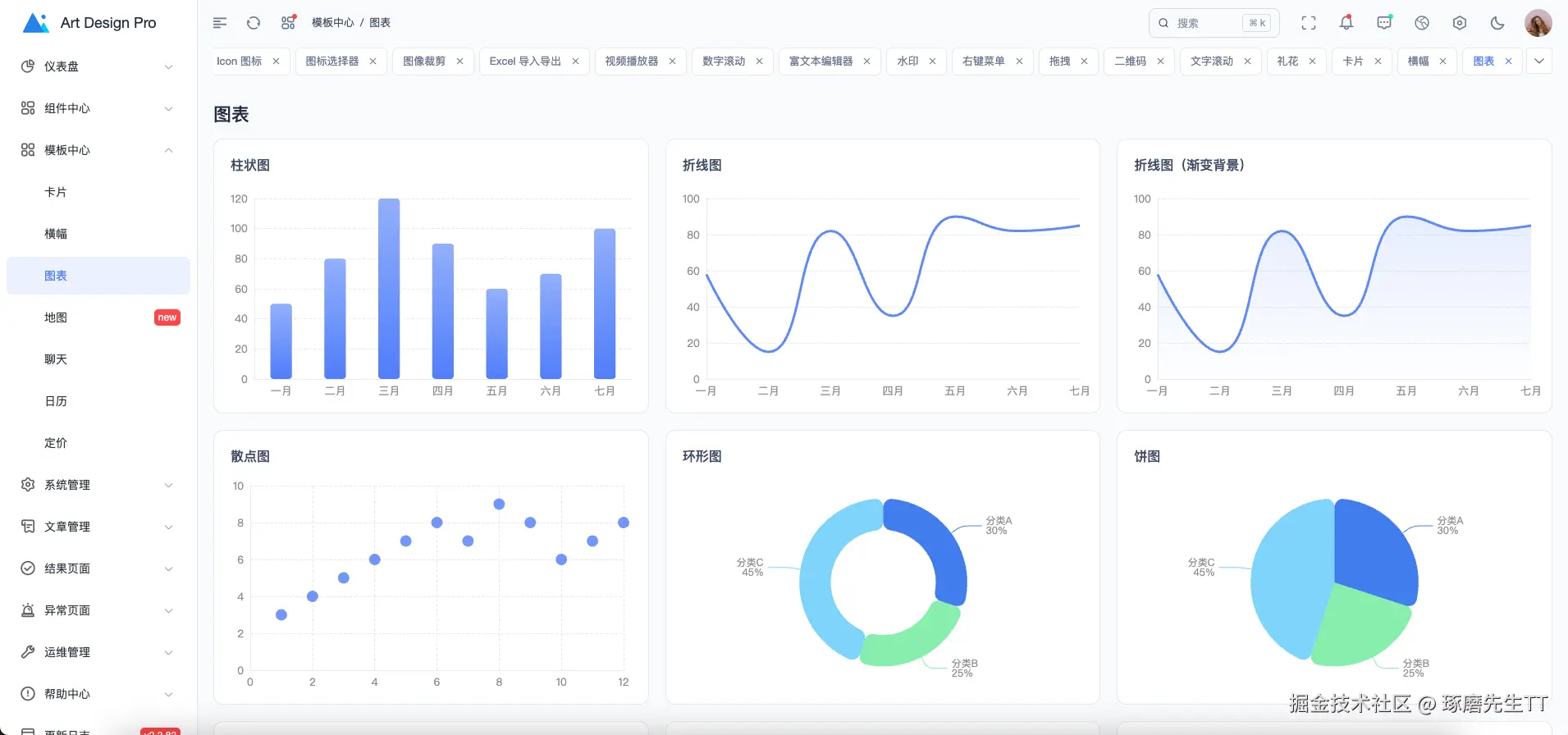
预览

主页仪表盘

电子商务仪表盘

卡片

横幅

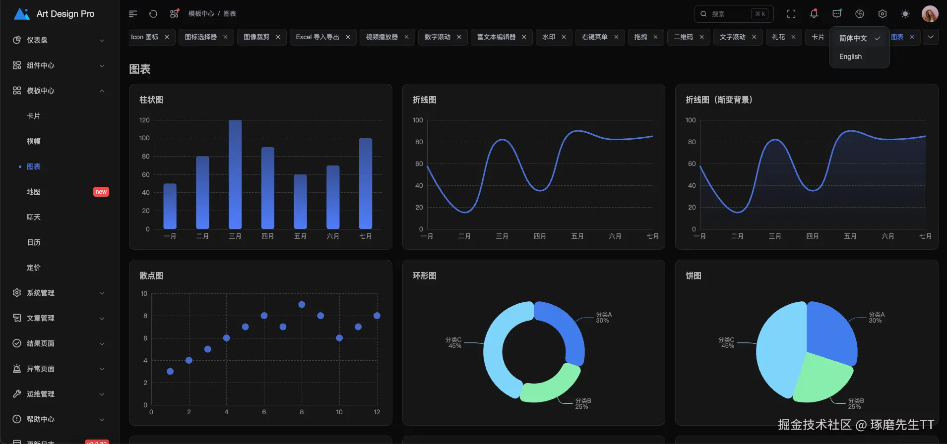
图表

系统图标库

富文本编辑器

礼花效果

全局搜索

系统设置

表格

暗黑模式


快速访问

GitHub: github.com/Daymychen/a…

演示地址: www.artd.pro

官方文档: www.artd.pro/docs

高效开发

在后台管理系统开发中,表格页面占据了 80% 的工作量。每次都要写分页、搜索、刷新、列配置...这些重复的代码让人头疼。今天分享一套我们团队正在使用的表格开发方案,让你的开发效率提升 10 倍!

痛点分析

在开发后台管理系统时,你是否遇到过这些问题:

  • 每个表格页面都要写一遍分页逻辑
  • 搜索、重置、刷新等功能重复实现
  • 表格列配置、显示隐藏、拖拽排序需要手动处理
  • 数据请求、loading 状态、错误处理代码冗余
  • 缓存策略难以统一管理
  • 移动端适配需要额外处理

如果你的答案是"是",那这篇文章就是为你准备的。

解决方案概览

我们的方案包含以下核心部分:

  • useTable - 强大的表格数据管理 Hook
  • ArtTable - 增强的表格组件
  • ArtTableHeader - 表格工具栏组件
  • ArtSearchBar - 智能搜索栏组件
  • ArtForm - 通用表单组件

一、useTable:表格数据管理的核心

1.1 基础用法

先看一个最简单的例子,只需要几行代码就能实现一个完整的表格:

const {
  data,
  columns,
  columnChecks,
  loading,
  pagination,
  refreshData,
  handleSizeChange,
  handleCurrentChange
} = useTable({
  core: {
    apiFn: fetchGetUserList,
    apiParams: {
      current: 1,
      size: 20
    },
    columnsFactory: () => [
      { prop: 'id', label: 'ID' },
      { prop: 'userName', label: '用户名' },
      { prop: 'userPhone', label: '手机号' }
    ]
  }
})

就这么简单!你已经拥有了:

  • ✅ 自动的数据请求
  • ✅ 分页功能
  • ✅ Loading 状态
  • ✅ 列配置管理

1.2 核心特性

🚀 智能缓存机制

useTable({
  core: {
    /* ... */
  },
  performance: {
    enableCache: true, // 启用缓存
    cacheTime: 5 * 60 * 1000, // 缓存 5 分钟
    debounceTime: 300, // 防抖 300ms
    maxCacheSize: 50 // 最多缓存 50 条
  }
})

缓存带来的好处:

  • 相同参数的请求直接从缓存读取,秒开
  • 减少服务器压力
  • 提升用户体验

🎯 多种刷新策略

不同的业务场景需要不同的刷新策略:

// 新增数据后:回到第一页,清空分页缓存
await refreshCreate()

// 编辑数据后:保持当前页,只清空当前搜索缓存
await refreshUpdate()

// 删除数据后:智能处理页码,避免空页面
await refreshRemove()

// 手动刷新:清空所有缓存
await refreshData()

// 定时刷新:轻量刷新,保持分页状态
await refreshSoft()

这些方法让你的代码更语义化,不用再纠结什么时候该清缓存。

🔄 数据转换器

有时候接口返回的数据需要处理一下才能用:

useTable({
  core: {
    /* ... */
  },
  transform: {
    dataTransformer: (records) => {
      return records.map((item, index) => ({
        ...item,
        // 替换头像
        avatar: localAvatars[index % localAvatars.length].avatar,
        // 格式化日期
        createTime: dayjs(item.createTime).format('YYYY-MM-DD')
      }))
    }
  }
})

📊 生命周期钩子

useTable({
  core: {
    /* ... */
  },
  hooks: {
    onSuccess: (data, response) => {
      console.log('数据加载成功', data)
    },
    onError: (error) => {
      ElMessage.error('加载失败:' + error.message)
    },
    onCacheHit: (data) => {
      console.log('从缓存读取', data)
    }
  }
})

1.3 搜索功能

搜索是表格的核心功能,useTable 提供了完善的搜索支持:

// 定义搜索参数
const searchParams = reactive({
  userName: '',
  userPhone: '',
  status: '1'
})

const { getData, resetSearchParams } = useTable({
  core: {
    apiFn: fetchGetUserList,
    apiParams: searchParams
  }
})

// 搜索
const handleSearch = (params) => {
  Object.assign(searchParams, params)
  getData() // 自动回到第一页
}

// 重置
const handleReset = () => {
  resetSearchParams() // 清空搜索条件并重新加载
}

二、ArtTable:增强的表格组件

2.1 核心特性

ArtTable 基于 Element Plus 的 ElTable 封装,完全兼容原有 API,同时提供了更多增强功能:

<ArtTable
  :loading="loading"
  :data="data"
  :columns="columns"
  :pagination="pagination"
  @selection-change="handleSelectionChange"
  @pagination:size-change="handleSizeChange"
  @pagination:current-change="handleCurrentChange"
/>

✨ 自动高度计算

不用再手动计算表格高度了!ArtTable 会自动计算剩余空间:

<div class="art-full-height">
  <UserSearch />
  <ElCard class="art-table-card">
    <ArtTableHeader />
    <ArtTable /> <!-- 自动占满剩余高度 -->
  </ElCard>

</div>

🎨 列配置灵活

支持多种列类型和自定义渲染:

columnsFactory: () => [
  { type: 'selection' }, // 勾选列
  { type: 'index', width: 60, label: '序号' }, // 序号列
  { type: 'globalIndex' }, // 全局序号(跨页)

  // 自定义渲染
  {
    prop: 'avatar',
    label: '用户',
    formatter: (row) => {
      return h('div', { class: 'user-info' }, [
        h(ElImage, { src: row.avatar }),
        h('span', row.userName)
      ])
    }
  },

  // 使用插槽
  {
    prop: 'status',
    label: '状态',
    useSlot: true // 在模板中使用 #status 插槽
  },

  // 操作列
  {
    prop: 'operation',
    label: '操作',
    fixed: 'right',
    formatter: (row) =>
      h('div', [
        h(ArtButtonTable, {
          type: 'edit',
          onClick: () => handleEdit(row)
        }),
        h(ArtButtonTable, {
          type: 'delete',
          onClick: () => handleDelete(row)
        })
      ])
  }
]

📱 响应式分页

自动适配移动端、平板、桌面端:

// 移动端:prev, pager, next, sizes, jumper, total
// 平板:prev, pager, next, jumper, total
// 桌面端:total, prev, pager, next, sizes, jumper

三、ArtTableHeader:强大的工具栏

3.1 开箱即用的功能

<ArtTableHeader v-model:columns="columnChecks" :loading="loading" @refresh="refreshData">
  <template #left>
    <ElButton @click="handleAdd">新增用户</ElButton>

  </template>

</ArtTableHeader>

一行代码,你就拥有了:

  • 🔍 搜索栏切换
  • 🔄 刷新按钮(带加载动画)
  • 📏 表格尺寸切换(大、中、小)
  • 🖥️ 全屏模式
  • 📋 列显示/隐藏配置
  • 🎨 斑马纹、边框、表头背景切换

3.2 列配置功能

用户可以:

  • ✅ 勾选显示/隐藏列
  • ✅ 拖拽调整列顺序
  • ✅ 固定列不可拖动

这些配置会自动同步到表格显示。

3.3 自定义布局

<ArtTableHeader layout="refresh,size,fullscreen,columns" :show-zebra="false" :show-border="false" />

通过 layout 属性控制显示哪些功能按钮。

四、ArtSearchBar:智能搜索栏

4.1 配置化搜索表单

不用再手写一堆 ElFormItem 了,用配置就能搞定:

<template>
  <ArtSearchBar
    ref="searchBarRef"
    v-model="formData"
    :items="formItems"
    :rules="rules"
    @reset="handleReset"
    @search="handleSearch"
  />
</template>

<script setup lang="ts">
  const formData = ref({
    userName: undefined,
    userPhone: undefined,
    status: '1'
  })

  const formItems = computed(() => [
    {
      label: '用户名',
      key: 'userName',
      type: 'input',
      placeholder: '请输入用户名',
      clearable: true
    },
    {
      label: '手机号',
      key: 'userPhone',
      type: 'input',
      props: { placeholder: '请输入手机号', maxlength: '11' }
    },
    {
      label: '状态',
      key: 'status',
      type: 'select',
      props: {
        placeholder: '请选择状态',
        options: [
          { label: '在线', value: '1' },
          { label: '离线', value: '2' }
        ]
      }
    },
    {
      label: '性别',
      key: 'userGender',
      type: 'radiogroup',
      props: {
        options: [
          { label: '男', value: '1' },
          { label: '女', value: '2' }
        ]
      }
    }
  ])

  const handleSearch = async () => {
    await searchBarRef.value.validate()
    emit('search', formData.value)
  }

  const handleReset = () => {
    emit('reset')
  }
</script>

4.2 核心特性

🎯 支持多种表单组件

开箱即用的组件类型:

  • input - 输入框
  • select - 下拉选择
  • date / datetime / daterange - 日期选择
  • radiogroup / checkboxgroup - 单选/多选
  • cascader - 级联选择
  • treeselect - 树选择
  • 自定义组件 - 支持任意 Vue 组件

📦 自动展开/收起

当搜索项过多时,自动显示展开/收起按钮:

<ArtSearchBar :items="formItems" :show-expand="true" :default-expanded="false" :span="6" />
  • 默认只显示一行
  • 超出部分自动隐藏
  • 点击"展开"查看全部搜索项

🔄 动态选项加载

支持异步加载选项数据:

const statusOptions = ref([])

onMounted(async () => {
  // 模拟接口请求
  statusOptions.value = await fetchStatusOptions()
})

const formItems = computed(() => [
  {
    label: '状态',
    key: 'status',
    type: 'select',
    props: {
      options: statusOptions.value // 动态选项
    }
  }
])

🎨 响应式布局

自动适配不同屏幕尺寸:

// 通过 span 控制每行显示的表单项数量
// span=6: 一行显示 4 个(24/6=4)
// span=8: 一行显示 3 个(24/8=3)
// span=12: 一行显示 2 个(24/12=2)

移动端自动调整为单列布局。

4.3 表单校验

支持完整的表单校验:

const rules = {
  userName: [{ required: true, message: '请输入用户名', trigger: 'blur' }],
  userPhone: [
    { required: true, message: '请输入手机号', trigger: 'blur' },
    { pattern: /^1[3-9]\d{9}$/, message: '手机号格式不正确', trigger: 'blur' }
  ]
}

const handleSearch = async () => {
  // 校验通过才执行搜索
  await searchBarRef.value.validate()
  emit('search', formData.value)
}

五、ArtForm:通用表单组件

5.1 配置化表单

ArtForm 和 ArtSearchBar 使用相同的配置方式,但更适合弹窗、详情页等场景:

<template>
  <ArtForm
    ref="formRef"
    v-model="formData"
    :items="formItems"
    :rules="formRules"
    :label-width="100"
    :span="12"
    @reset="handleReset"
    @submit="handleSubmit"
  />
</template>

<script setup lang="ts">
  const formData = ref({
    userName: '',
    userPhone: '',
    userEmail: '',
    userGender: '1',
    status: true
  })

  const formItems = [
    {
      label: '用户名',
      key: 'userName',
      type: 'input',
      placeholder: '请输入用户名'
    },
    {
      label: '手机号',
      key: 'userPhone',
      type: 'input',
      props: { maxlength: 11 }
    },
    {
      label: '邮箱',
      key: 'userEmail',
      type: 'input',
      placeholder: '请输入邮箱'
    },
    {
      label: '性别',
      key: 'userGender',
      type: 'radiogroup',
      props: {
        options: [
          { label: '男', value: '1' },
          { label: '女', value: '2' }
        ]
      }
    },
    {
      label: '是否启用',
      key: 'status',
      type: 'switch'
    },
    {
      label: '备注',
      key: 'remark',
      type: 'input',
      span: 24, // 占满整行
      props: {
        type: 'textarea',
        rows: 4
      }
    }
  ]

  const formRules = {
    userName: [{ required: true, message: '请输入用户名', trigger: 'blur' }],
    userEmail: [{ type: 'email', message: '邮箱格式不正确', trigger: 'blur' }]
  }

  const handleSubmit = async () => {
    await formRef.value.validate()
    // 提交表单
    console.log('表单数据:', formData.value)
  }
</script>

5.2 高级特性

🎨 自定义组件渲染

支持使用 h 函数渲染任意组件:

import ArtIconSelector from '@/components/core/base/art-icon-selector/index.vue'

const formItems = [
  {
    label: '图标选择',
    key: 'icon',
    type: () =>
      h(ArtIconSelector, {
        iconType: IconTypeEnum.UNICODE,
        width: '100%'
      })
  },
  {
    label: '文件上传',
    key: 'files',
    type: () =>
      h(
        ElUpload,
        {
          action: '#',
          multiple: true,
          limit: 5,
          onChange: (file, fileList) => {
            formData.value.files = fileList
          }
        },
        {
          default: () => h(ElButton, { type: 'primary' }, () => '点击上传')
        }
      )
  }
]

🔌 插槽支持

支持为表单项添加插槽:

<ArtForm v-model="formData" :items="formItems">
  <template #customField>
    <div class="custom-content">
      <!-- 自定义内容 -->
    </div>

  </template>

</ArtForm>

或者在配置中使用插槽:

const formItems = [
  {
    label: '网站',
    key: 'website',
    type: 'input',
    slots: {
      prepend: () => h('span', 'https://'),
      append: () => h('span', '.com')
    }
  }
]

🎯 条件显示

根据条件动态显示/隐藏表单项:

const formItems = computed(() => [
  {
    label: '用户类型',
    key: 'userType',
    type: 'select',
    props: {
      options: [
        { label: '个人', value: 'personal' },
        { label: '企业', value: 'enterprise' }
      ]
    }
  },
  {
    label: '企业名称',
    key: 'companyName',
    type: 'input',
    // 只有选择企业类型时才显示
    hidden: formData.value.userType !== 'enterprise'
  }
])

📏 灵活布局

通过 span 控制表单项宽度:

const formItems = [
  {
    label: '用户名',
    key: 'userName',
    type: 'input',
    span: 12 // 占半行
  },
  {
    label: '手机号',
    key: 'userPhone',
    type: 'input',
    span: 12 // 占半行
  },
  {
    label: '地址',
    key: 'address',
    type: 'input',
    span: 24 // 占整行
  }
]

5.3 与 ArtSearchBar 的区别

特性ArtSearchBarArtForm
使用场景表格搜索表单提交、弹窗
展开/收起✅ 支持❌ 不支持
按钮文案搜索/重置提交/重置
样式卡片样式无背景
默认布局横向排列横向排列

六、完整示例

让我们看一个完整的用户管理页面:

<template>
  <div class="user-page art-full-height">
    <!-- 搜索栏 -->
    <ArtSearchBar
      v-model="searchForm"
      :items="searchItems"
      @search="handleSearch"
      @reset="resetSearchParams"
    />

    <ElCard class="art-table-card" shadow="never">
      <!-- 工具栏 -->
      <ArtTableHeader v-model:columns="columnChecks" :loading="loading" @refresh="refreshData">
        <template #left>
          <ElButton @click="handleAdd">新增用户</ElButton>

        </template>

      </ArtTableHeader>

      <!-- 表格 -->
      <ArtTable
        :loading="loading"
        :data="data"
        :columns="columns"
        :pagination="pagination"
        @selection-change="handleSelectionChange"
        @pagination:size-change="handleSizeChange"
        @pagination:current-change="handleCurrentChange"
      />
    </ElCard>

    <!-- 弹窗 -->
    <UserDialog
      v-model:visible="dialogVisible"
      :type="dialogType"
      :user-data="currentUserData"
      @submit="handleDialogSubmit"
    />
  </div>

</template>

<script setup lang="ts">
  import { useTable } from '@/composables/useTable'
  import { fetchGetUserList } from '@/api/system-manage'
  import UserDialog from './modules/user-dialog.vue'

  // 搜索表单
  const searchForm = ref({
    userName: undefined,
    userPhone: undefined,
    status: '1'
  })

  // 搜索项配置
  const searchItems = [
    {
      label: '用户名',
      key: 'userName',
      type: 'input',
      placeholder: '请输入用户名',
      clearable: true
    },
    {
      label: '手机号',
      key: 'userPhone',
      type: 'input',
      props: { placeholder: '请输入手机号', maxlength: '11' }
    },
    {
      label: '状态',
      key: 'status',
      type: 'select',
      props: {
        placeholder: '请选择状态',
        options: [
          { label: '在线', value: '1' },
          { label: '离线', value: '2' },
          { label: '异常', value: '3' }
        ]
      }
    }
  ]

  // 表格配置
  const {
    data,
    columns,
    columnChecks,
    loading,
    pagination,
    getData,
    searchParams,
    resetSearchParams,
    handleSizeChange,
    handleCurrentChange,
    refreshData
  } = useTable({
    core: {
      apiFn: fetchGetUserList,
      apiParams: {
        current: 1,
        size: 20,
        ...searchForm.value
      },
      columnsFactory: () => [
        { type: 'selection' },
        { type: 'index', width: 60, label: '序号' },
        {
          prop: 'avatar',
          label: '用户名',
          width: 280,
          formatter: (row) => {
            return h('div', { class: 'user-info' }, [
              h(ElImage, { src: row.avatar }),
              h('div', [h('p', row.userName), h('p', { class: 'email' }, row.userEmail)])
            ])
          }
        },
        { prop: 'userGender', label: '性别' },
        { prop: 'userPhone', label: '手机号' },
        {
          prop: 'status',
          label: '状态',
          formatter: (row) => {
            const config = getStatusConfig(row.status)
            return h(ElTag, { type: config.type }, () => config.text)
          }
        },
        {
          prop: 'operation',
          label: '操作',
          width: 120,
          fixed: 'right',
          formatter: (row) =>
            h('div', [
              h(ArtButtonTable, {
                type: 'edit',
                onClick: () => handleEdit(row)
              }),
              h(ArtButtonTable, {
                type: 'delete',
                onClick: () => handleDelete(row)
              })
            ])
        }
      ]
    }
  })

  // 搜索处理
  const handleSearch = (params) => {
    Object.assign(searchParams, params)
    getData()
  }

  // 新增
  const handleAdd = () => {
    dialogType.value = 'add'
    dialogVisible.value = true
  }

  // 编辑
  const handleEdit = (row) => {
    dialogType.value = 'edit'
    currentUserData.value = row
    dialogVisible.value = true
  }

  // 删除
  const handleDelete = (row) => {
    ElMessageBox.confirm('确定要删除该用户吗?', '提示', {
      type: 'warning'
    }).then(() => {
      // 调用删除接口
      // await deleteUser(row.id)
      ElMessage.success('删除成功')
      refreshData()
    })
  }
</script>

七、性能优化

7.1 智能防抖

搜索时自动防抖,避免频繁请求:

const { getDataDebounced } = useTable({
  performance: {
    debounceTime: 300 // 300ms 防抖
  }
})

// 使用防抖搜索
const handleSearch = () => {
  getDataDebounced()
}

7.2 请求取消

切换页面或快速切换搜索条件时,自动取消上一个请求:

// useTable 内部实现
let abortController = new AbortController()

const fetchData = async () => {
  // 取消上一个请求
  if (abortController) {
    abortController.abort()
  }

  // 创建新的控制器
  abortController = new AbortController()

  // 发起请求
  await apiFn(params)
}

7.3 缓存统计

实时查看缓存状态:

const { cacheInfo } = useTable({
  performance: { enableCache: true }
})

console.log(cacheInfo.value)
// { total: 10, size: '45KB', hitRate: '8 avg hits' }

八、最佳实践

8.1 目录结构

views/
  system/
    user/
      index.vue           # 主页面
      modules/
        user-search.vue   # 搜索组件
        user-dialog.vue   # 弹窗组件

8.2 搜索组件封装

使用 ArtSearchBar 封装搜索组件:

<!-- user-search.vue -->
<template>
  <ArtSearchBar
    ref="searchBarRef"
    v-model="formData"
    :items="formItems"
    @reset="handleReset"
    @search="handleSearch"
  />
</template>

<script setup lang="ts">
  const formData = defineModel({ required: true })
  const emit = defineEmits(['search', 'reset'])

  const formItems = [
    {
      label: '用户名',
      key: 'userName',
      type: 'input',
      placeholder: '请输入用户名',
      clearable: true
    },
    {
      label: '手机号',
      key: 'userPhone',
      type: 'input',
      props: { placeholder: '请输入手机号', maxlength: '11' }
    }
  ]

  const handleSearch = () => {
    emit('search', formData.value)
  }

  const handleReset = () => {
    emit('reset')
  }
</script>

8.3 类型安全

充分利用 TypeScript 的类型推导:

// API 类型定义
declare namespace Api.SystemManage {
  interface UserListItem {
    id: number
    userName: string
    userPhone: string
    userEmail: string
    status: string
    avatar: string
  }

  interface UserSearchParams {
    userName?: string
    userPhone?: string
    status?: string
  }
}

// useTable 会自动推导类型
const { data } = useTable({
  core: {
    apiFn: fetchGetUserList // 返回 Promise<UserListItem[]>
    // data 的类型自动推导为 UserListItem[]
  }
})

九、对比传统方案

传统方案(约 200 行代码)

// 需要手动管理的状态
const loading = ref(false)
const data = ref([])
const total = ref(0)
const currentPage = ref(1)
const pageSize = ref(20)
const searchForm = ref({})

// 需要手动实现的方法
const fetchData = async () => {
  loading.value = true
  try {
    const res = await api.getUserList({
      current: currentPage.value,
      size: pageSize.value,
      ...searchForm.value
    })
    data.value = res.records
    total.value = res.total
  } catch (error) {
    console.error(error)
  } finally {
    loading.value = false
  }
}

const handleSizeChange = (val) => {
  pageSize.value = val
  currentPage.value = 1
  fetchData()
}

const handleCurrentChange = (val) => {
  currentPage.value = val
  fetchData()
}

const handleSearch = () => {
  currentPage.value = 1
  fetchData()
}

const handleReset = () => {
  searchForm.value = {}
  currentPage.value = 1
  fetchData()
}

// ... 还有更多代码

使用 useTable(约 30 行代码)

const {
  data,
  columns,
  loading,
  pagination,
  searchParams,
  getData,
  resetSearchParams,
  handleSizeChange,
  handleCurrentChange
} = useTable({
  core: {
    apiFn: fetchGetUserList,
    apiParams: { current: 1, size: 20 },
    columnsFactory: () => [
      /* 列配置 */
    ]
  }
})

const handleSearch = (params) => {
  Object.assign(searchParams, params)
  getData()
}

代码量减少 85%,功能更强大!

十、总结

这套表格开发方案的核心优势:

  1. 开发效率提升 10 倍 - 从 200 行代码减少到 30 行
  2. 功能更强大 - 缓存、防抖、多种刷新策略、列配置等
  3. 类型安全 - 完整的 TypeScript 支持
  4. 易于维护 - 统一的代码风格和最佳实践
  5. 用户体验好 - 响应式设计、智能缓存、流畅交互

如果你也在开发后台管理系统,强烈建议尝试这套方案。它不仅能让你的代码更简洁,还能让你有更多时间专注于业务逻辑,而不是重复造轮子。

如果这篇文章对你有帮助,欢迎点赞收藏!有任何问题也欢迎在评论区讨论 💬