基于大数据的咖啡店销售数据分析系统【python、Hadoop、spark、MySQL、课程毕设、数据分析、数据可视化、推荐算法】【源码+论文+答辩】

92 阅读7分钟

💖💖作者:计算机编程小咖 💙💙个人简介:曾长期从事计算机专业培训教学,本人也热爱上课教学,语言擅长Java、微信小程序、Python、Golang、安卓Android等,开发项目包括大数据、深度学习、网站、小程序、安卓、算法。平常会做一些项目定制化开发、代码讲解、答辩教学、文档编写、也懂一些降重方面的技巧。平常喜欢分享一些自己开发中遇到的问题的解决办法,也喜欢交流技术,大家有技术代码这一块的问题可以问我! 💛💛想说的话:感谢大家的关注与支持! 💜💜 网站实战项目 安卓/小程序实战项目 大数据实战项目 深度学习实战项目

@TOC

基于大数据的咖啡店销售数据分析系统介绍

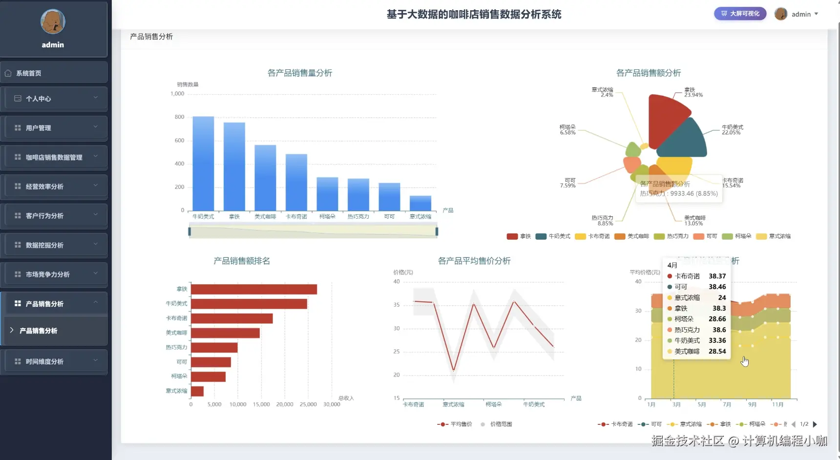
本《基于大数据的咖啡店销售数据分析系统》是一个完整且深入的数据驱动决策支持平台,旨在通过先进的大数据技术栈,对咖啡店的海量销售流水数据进行深度挖掘与可视化呈现,从而为经营者提供科学的业务洞察。在技术架构上,系统以Hadoop分布式文件系统(HDFS)作为海量销售数据的底层存储基石,确保了数据存储的可扩展性与可靠性;计算层则核心采用高性能的Spark框架,利用其内存计算的优势对数据进行快速、高效的批处理与分析。后端服务层提供了基于Java的SpringBoot(整合Spring、SpringMVC、Mybatis)与基于Python的Django两种主流实现版本,以满足不同技术栈偏好,并通过MySQL数据库管理用户信息、系统配置等关键关系型数据;前端界面采用Vue.js配合ElementUI组件库构建,实现了前后端分离的现代化开发模式,并通过强大的Echarts图表库将复杂的分析结果以直观、动态的图表形式呈现在“数据大屏可视化”模块中。在功能模块方面,系统不仅包含了个人中心、密码修改等基础的用户管理功能,以及对咖啡店销售数据的增删改查管理,更核心的是构建了六大深度分析维度:经营效率分析模块评估运营状况,客户行为分析模块挖掘顾客消费习惯,数据挖掘分析模块探索潜在的商业价值与关联规则,市场竞争力分析模块评估品牌地位,产品销售分析模块识别爆款与滞销商品,以及时间维度分析模块揭示销售的周期性规律。具体实现上,系统综合运用了Spark SQL进行结构化数据查询,并结合Pandas、NumPy等数据科学库进行精细化的数据预处理与计算,最终将分析成果聚合展现,构成一个从数据采集、存储、处理、分析到最终可视化呈现的完整大数据应用闭环。

基于大数据的咖啡店销售数据分析系统演示视频

演示视频

基于大数据的咖啡店销售数据分析系统演示图片

产品销量分析.png

经营效率分析.png

客户行为分析.png

时间维度分析.png

市场竞争力分析.png

数据大屏上.png

数据大屏下.png

数据挖掘分析.png

基于大数据的咖啡店销售数据分析系统代码展示

from pyspark.sql import SparkSession, Window
from pyspark.sql.functions import col, sum as _sum, count as _count, avg, rank, hour, dayofweek, date_format, collect_list, size
from pyspark.ml.fpm import FPGrowth
# 初始化SparkSession,这是所有大数据处理的入口
spark = SparkSession.builder.appName("CoffeeShopAnalysisSystem").master("local[*]").getOrCreate()
# 假设sales_df是已经从HDFS加载的原始销售数据Spark DataFrame
# 其结构包含: order_id, customer_id, order_time, product_name, quantity, price
# --- 核心功能一:产品销售分析 (analyze_product_sales) ---
def analyze_product_sales(sales_df):
    # 计算每个销售记录的总价
    product_analysis_df = sales_df.withColumn("total_price", col("quantity") * col("price"))
    # 按产品名称进行分组
    product_grouped_df = product_analysis_df.groupBy("product_name")
    # 对分组后的数据进行聚合计算,得出总销售额、总销量和订单数
    product_summary_df = product_grouped_df.agg(
        _sum("total_price").alias("total_revenue"),
        _sum("quantity").alias("total_quantity_sold"),
        _count("order_id").alias("order_count")
    )
    # 计算每种产品的平均售价
    product_summary_df = product_summary_df.withColumn("average_price", col("total_revenue") / col("total_quantity_sold"))
    # 定义一个窗口函数,用于按总销售额进行排名
    window_spec = Window.orderBy(col("total_revenue").desc())
    # 使用窗口函数添加销售排名列
    ranked_products_df = product_summary_df.withColumn("sales_rank", rank().over(window_spec))
    # 调整列的顺序,使其更具可读性
    final_product_report_df = ranked_products_df.select(
        "sales_rank",
        "product_name",
        "total_revenue",
        "total_quantity_sold",
        "order_count",
        "average_price"
    )
    # 返回最终的产品分析报告DataFrame,可以直接用于前端展示或存储
    return final_product_report_df
# --- 核心功能二:经营效率分析 (analyze_operational_efficiency) ---
def analyze_operational_efficiency(sales_df):
    # 提取订单时间中的“小时”和“星期几”作为分析维度
    efficiency_df = sales_df.withColumn("hour_of_day", hour(col("order_time")))
    efficiency_df = efficiency_df.withColumn("day_of_week_num", dayofweek(col("order_time")))
    # 将星期的数字转换为可读的名称
    efficiency_df = efficiency_df.withColumn("day_of_week_name", date_format(col("order_time"), "E"))
    # 计算每个销售记录的总价
    efficiency_df = efficiency_df.withColumn("total_price", col("quantity") * col("price"))
    # 按小时进行分组,分析一天中不同时段的销售情况
    hourly_summary_df = efficiency_df.groupBy("hour_of_day").agg(
        _sum("total_price").alias("total_hourly_sales"),
        _count("order_id").alias("total_hourly_orders")
    ).orderBy("hour_of_day")
    # 按星期进行分组,分析一周中不同日期的销售情况
    daily_summary_df = efficiency_df.groupBy("day_of_week_num", "day_of_week_name").agg(
        _sum("total_price").alias("total_daily_sales"),
        _count("order_id").alias("total_daily_orders")
    ).orderBy("day_of_week_num")
    # 将小时分析和星期分析的结果合并(这里为简化返回一个字典)
    # 在实际应用中可能会将它们分别处理或进行更复杂的关联分析
    efficiency_report = {
        "hourly_analysis": hourly_summary_df,
        "daily_analysis": daily_summary_df
    }
    # 返回包含两份分析报告的字典
    return efficiency_report
# --- 核心功能三:客户行为分析 (数据挖掘) (analyze_customer_behavior) ---
def analyze_customer_behavior(sales_df):
    # 第一部分:计算客户价值(RFM模型的简化版)
    customer_value_df = sales_df.groupBy("customer_id").agg(
        _sum(col("quantity") * col("price")).alias("total_spent"),
        _count("order_id").alias("purchase_frequency")
    )
    # 计算客单价
    customer_value_df = customer_value_df.withColumn("average_order_value", col("total_spent") / col("purchase_frequency"))
    # 按总消费额对客户进行排序,识别高价值客户
    vip_customers_df = customer_value_df.orderBy(col("total_spent").desc())
    # 第二部分:挖掘产品关联规则(购物篮分析)
    # 将每个订单中的产品聚合为一个列表
    basket_df = sales_df.groupBy("order_id").agg(collect_list("product_name").alias("items"))
    # 筛选出包含多个商品的订单,单品订单没有关联性
    multi_item_basket_df = basket_df.filter(size(col("items")) > 1)
    # 初始化FP-Growth算法模型,用于发现频繁项集
    fp_growth = FPGrowth(itemsCol="items", minSupport=0.01, minConfidence=0.3)
    # 使用模型训练数据
    model = fp_growth.fit(multi_item_basket_df)
    # 获取频繁项集,即经常被一起购买的商品组合
    frequent_itemsets = model.freqItemsets
    # 获取关联规则,例如购买了A的顾客有X%的概率会购买B
    association_rules = model.associationRules
    # 将客户价值分析和产品关联规则分析结果打包返回
    behavior_report = {
        "vip_customers": vip_customers_df,
        "frequent_itemsets": frequent_itemsets,
        "association_rules": association_rules
    }
    return behavior_report

基于大数据的咖啡店销售数据分析系统文档展示

文档.png

💖💖作者:计算机编程小咖 💙💙个人简介:曾长期从事计算机专业培训教学,本人也热爱上课教学,语言擅长Java、微信小程序、Python、Golang、安卓Android等,开发项目包括大数据、深度学习、网站、小程序、安卓、算法。平常会做一些项目定制化开发、代码讲解、答辩教学、文档编写、也懂一些降重方面的技巧。平常喜欢分享一些自己开发中遇到的问题的解决办法,也喜欢交流技术,大家有技术代码这一块的问题可以问我! 💛💛想说的话:感谢大家的关注与支持! 💜💜 网站实战项目 安卓/小程序实战项目 大数据实战项目 深度学习实战项目