基于大数据的双十一淘宝美妆数据可视化与分析系统 大数据毕业设计 计算机毕业设计 机器学习毕业设计 毕业设计定制开发 大屏可视化 全新UI定制设计

90 阅读8分钟

💖💖作者:计算机毕业设计小明哥

💙💙个人简介:曾长期从事计算机专业培训教学,本人也热爱上课教学,语言擅长Java、微信小程序、Python、Golang、安卓Android等,开发项目包括大数据、深度学习、网站、小程序、安卓、算法。平常会做一些项目定制化开发、代码讲解、答辩教学、文档编写、也懂一些降重方面的技巧。平常喜欢分享一些自己开发中遇到的问题的解决办法,也喜欢交流技术,大家有技术代码这一块的问题可以问我!

💛💛想说的话:感谢大家的关注与支持!

💜💜

大数据实战项目

网站实战项目

安卓/小程序实战项目

深度学习实战项目

💕💕文末获取源码

双十一淘宝美妆数据可视化与分析系统-系统功能

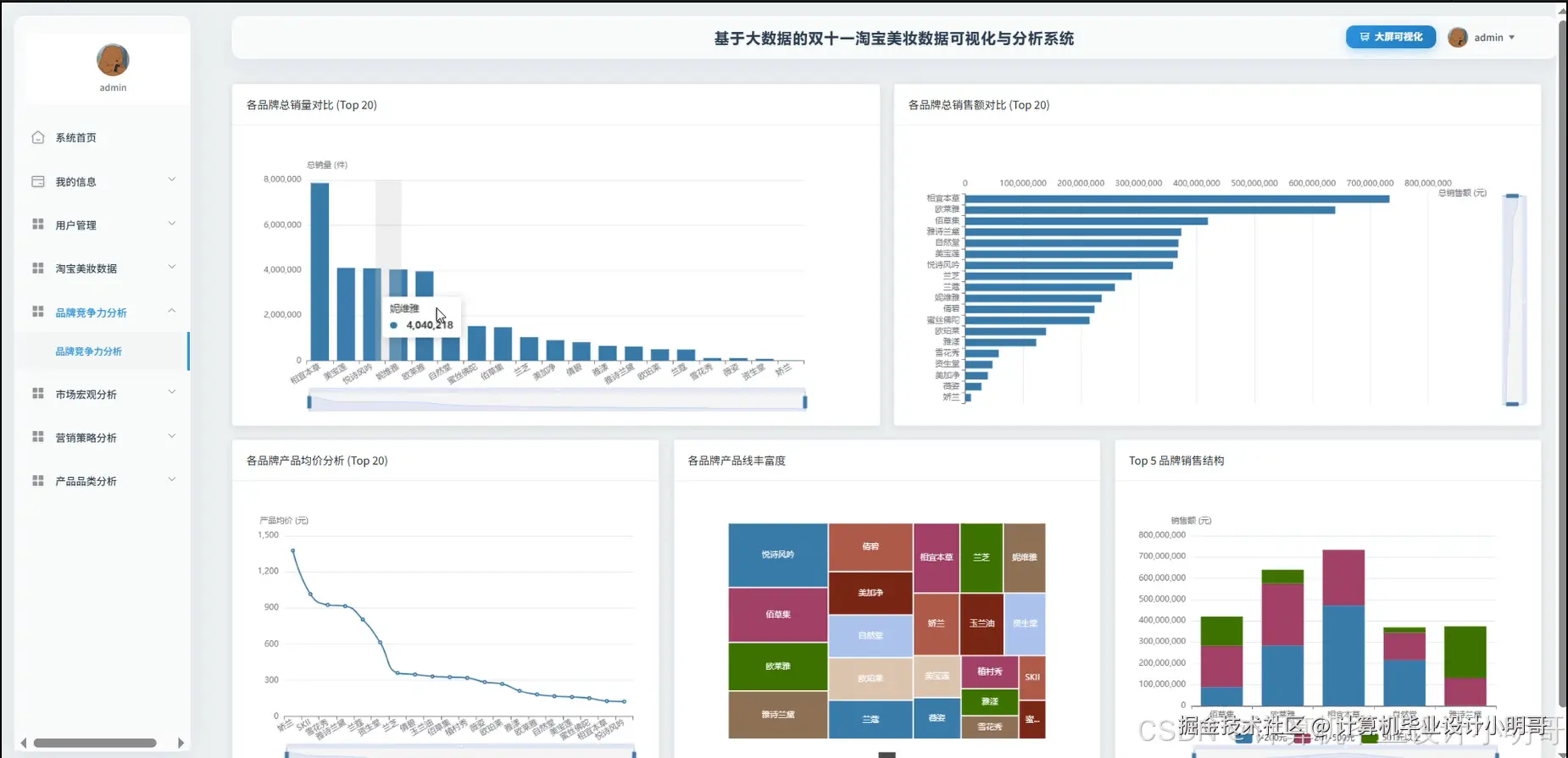
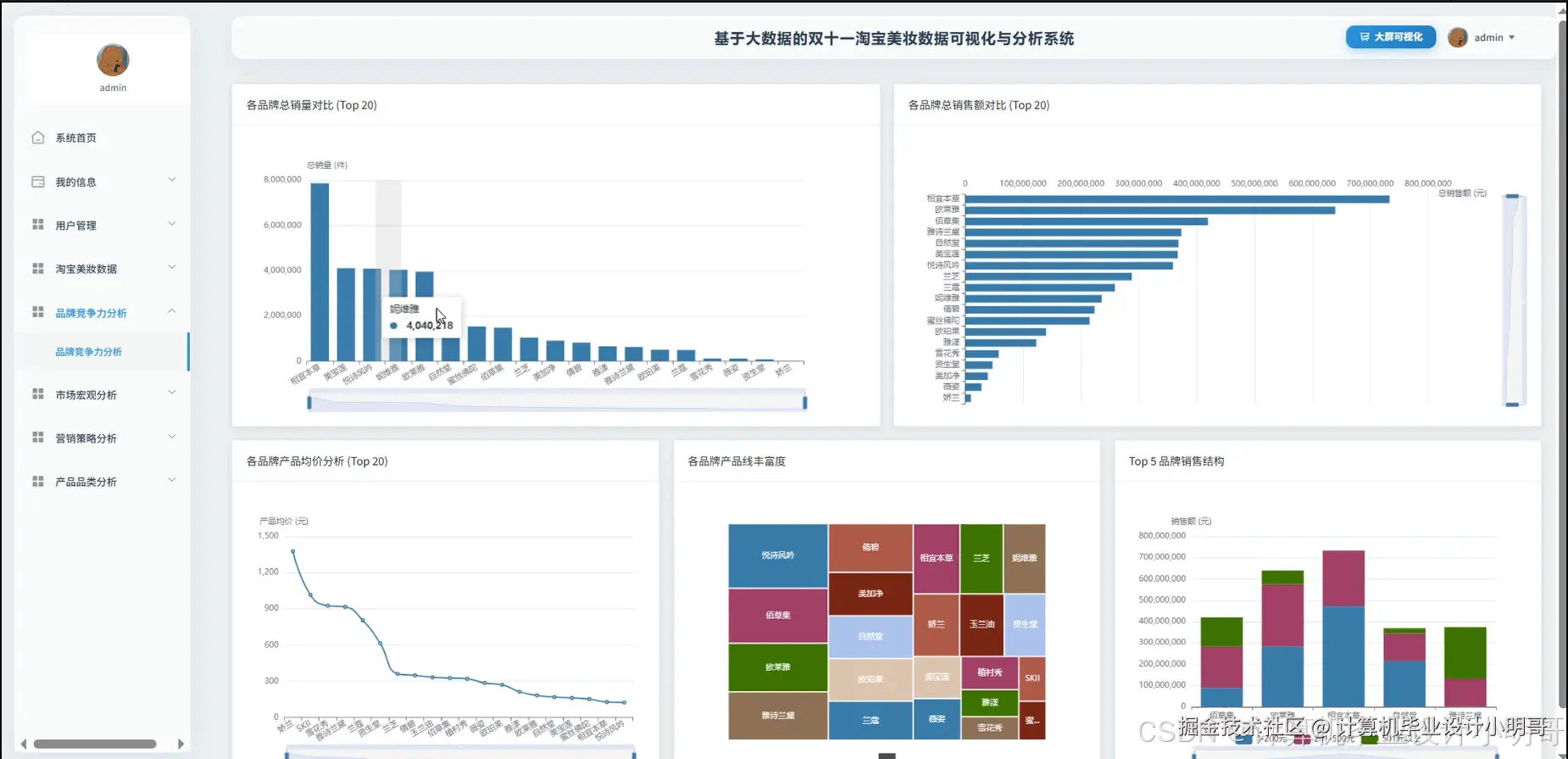
《基于大数据的双十一淘宝美妆数据可视化与分析系统》是一个综合性的数据分析与展示平台,其核心目标是深度挖掘“双十一”购物节期间淘宝美妆市场的海量交易数据,并将复杂的商业洞察以直观、易懂的可视化形式呈现给用户。本系统在技术架构上,鲜明地体现了大数据处理的全流程能力。数据处理层面的核心采用了Hadoop作为分布式文件系统(HDFS)的基础,负责存储海量的原始数据集,而计算引擎则选用了高性能的Apache Spark,特别是利用其Spark SQL模块,对非结构化和半结构化的数据进行高效的清洗、转换和聚合分析。这种架构确保了系统能够处理远超单机能力的数据量,是项目区别于传统数据库应用的关键。在后端服务层面,系统提供了基于Java的SpringBoot和基于Python的Django两种实现版本,它们负责封装Spark分析后的结果数据,通过RESTful API接口的形式提供给前端。这使得前后端能够实现彻底分离,提高了开发效率和系统的可维护性。前端界面则采用现代化的Vue框架,并结合ElementUI组件库快速构建美观、统一的用户界面,所有的数据可视化图表均由强大的Echarts库生成,涵盖了柱状图、饼图、折线图、散点图和词云等多种形式。功能上,系统从宏观市场、品牌竞争、产品品类及营销策略四个维度展开分析,具体实现了市场总体销售额、产品价格区间分布、品牌销售额/销量排行榜、产品线丰富度对比、热门品类与功效挖掘、以及“套装”与“男士”等特定营销策略的效果评估等超过十五项具体分析功能,构成了一个从数据处理到业务洞察的完整闭环。

双十一淘宝美妆数据可视化与分析系统-技术选型

大数据框架:Hadoop+Spark(本次没用Hive,支持定制)

开发语言:Python+Java(两个版本都支持)

后端框架:Django+Spring Boot(Spring+SpringMVC+Mybatis)(两个版本都支持)

前端:Vue+ElementUI+Echarts+HTML+CSS+JavaScript+jQuery

详细技术点:Hadoop、HDFS、Spark、Spark SQL、Pandas、NumPy

数据库:MySQL

双十一淘宝美妆数据可视化与分析系统-背景意义

选题背景 这些年,像“双十一”这样的电商购物节已经成了我们生活的一部分,每年这个时候都会产生天文数字一样的交易记录,尤其是在美妆这类热门领域。这些数据其实是一座巨大的金矿,里面藏着各种消费者的行为习惯和市场趋势。不过,对于我们计算机专业的学生来说,毕业设计做一个常见的增删改查管理系统,感觉越来越没意思了,技术上没啥挑战,也很难让导师眼前一亮。大家都在想,能不能做一个既能跟上技术潮流,又能跟现实生活紧密结合的项目。这时候,把目光投向这些公开的电商大数据就成了一个特别好的选择。直接用Excel或者单机跑个Python脚本处理这么大的数据量会非常吃力,甚至根本跑不动,这就自然而然地引出了使用大数据技术的必要性。所以,这个课题就是想模拟一个真实的数据分析场景,咱们不搞那些虚头巴脑的功能,就实实在在地拿Hadoop和Spark这些工业界主流的工具,去处理和分析双十一的美妆销售数据,看看能不能从里面挖出点有意思的东西。这既是对自己技术能力的一次综合考验,也让毕业设计变得更有深度和现实感。 选题意义 说实话,做这个毕业设计,最直接的意义就是对自己大学四年所学知识的一次全面检验和实践。它不像平时的小作业,这个项目让我必须从头到尾完整地走一遍数据项目的全流程。首先在技术层面,它让我真正上手了Hadoop和Spark,不再是停留在书本上的概念。亲手去配置环境,写Spark SQL去处理那些不怎么干净的原始数据,比如处理缺失值、统一数据格式,这个过程让我对大数据技术栈的理解深刻了很多。这比看再多理论都有用。从实际应用的角度来看,虽然咱们的分析结果可能还比较初级,比不上专业公司做的那么精细,但它确实能提供一些有价值的视角。比如,通过分析,我们能大概知道哪个价位的美妆产品最受欢迎,哪些大牌在双十一期间卖得最好,或者消费者最看重“补水”还是“美白”这些功效。这让写代码不再是冷冰冰的逻辑,而是跟商业决策挂上了钩,让我体会到技术是如何为业务服务的。最后,完成这样一个完整的项目,从后端数据处理到前端可视化展示,整个链路都打通了,这本身就是一份很有分量的学习成果。在答辩的时候,它能很好地证明我具备了独立解决复杂问题的能力,对我自己来说,也是一次非常宝贵的经验积累。

双十一淘宝美妆数据可视化与分析系统-演示视频

系统-演示视频

双十一淘宝美妆数据可视化与分析系统-演示图片

在这里插入图片描述 在这里插入图片描述 在这里插入图片描述 在这里插入图片描述 在这里插入图片描述 在这里插入图片描述 在这里插入图片描述 在这里插入图片描述

双十一淘宝美妆数据可视化与分析系统-代码展示

from pyspark.sql import SparkSession
from pyspark.sql.functions import col, sum as _sum, avg, count, when, lit, round
spark = SparkSession.builder.appName("TaobaoBeautyAnalysisCoreFunctions").master("local[*]").getOrCreate()
# 假设df是已经经过预处理(缺失值填充为0,列名重命名为英文)的DataFrame
# df = spark.read.csv("path/to/preprocessed_data.csv", header=True, inferSchema=True)
# 核心功能1:各品牌总销售额对比 (Brand Total Sales Revenue)
# 创建一个名为'sales_revenue'的新列,其值为 price * sale_count
df_with_revenue = df.withColumn("sales_revenue", round(col("price") * col("sale_count"), 2))
# 按'brand_name'分组,并计算每个品牌的总销售额
brand_revenue_analysis_df = df_with_revenue.groupBy("brand_name").agg(
    _sum("sales_revenue").alias("total_revenue")
).orderBy(col("total_revenue").desc())
# 在实际应用中,这里会将结果写入数据库或缓存,或者转换为Pandas DataFrame后返回
# brand_revenue_analysis_df.show(10) # 打印前10条结果用于调试
# 核心功能2:热门产品品类分析 (Hot Product Category Analysis)
# 使用'when'和'like'从'title'列中提取品类信息,创建一个'category'列
category_df = df.withColumn("category",
    when(col("title").like("%精华%"), "精华")
    .when(col("title").like("%面霜%"), "面霜")
    .when(col("title").like("%口红%") | col("title").like("%唇釉%"), "口红唇釉")
    .when(col("title").like("%面膜%"), "面膜")
    .when(col("title").like("%眼霜%"), "眼霜")
    .when(col("title").like("%洗面奶%") | col("title").like("%洁面%"), "洁面产品")
    .otherwise("其他")
)
# 过滤掉未被分类的'其他'产品,然后按品类分组
# 计算每个品类的总销量和总销售额
category_sales_analysis_df = category_df.filter(col("category") != "其他").withColumn("sales_revenue", round(col("price") * col("sale_count"), 2)).groupBy("category").agg(
    _sum("sale_count").alias("total_sales_count"),
    _sum("sales_revenue").alias("total_revenue")
).orderBy(col("total_revenue").desc())
# category_sales_analysis_df.show() # 打印结果用于调试
# 核心功能3:"套装"产品销售表现分析 ("Set" Product Sales Performance Analysis)
# 创建一个'product_type'列,用于区分产品是'套装'还是'单品'
set_analysis_df = df.withColumn("product_type",
    when(col("title").like("%套装%") | col("title").like("%套组%") | col("title").like("%礼盒%"), "套装产品")
    .otherwise("单品")
)
# 计算每个产品类型的销售额
set_analysis_with_revenue_df = set_analysis_df.withColumn("sales_revenue", round(col("price") * col("sale_count"), 2))
# 按'product_type'分组,并计算多项聚合指标
# 包括总销量、总销售额、产品平均价格以及产品数量
set_performance_analysis_df = set_analysis_with_revenue_df.groupBy("product_type").agg(
    _sum("sale_count").alias("total_sales"),
    _sum("sales_revenue").alias("total_revenue"),
    round(avg("price"), 2).alias("average_price"),
    count("product_id").alias("product_count")
).orderBy(col("total_revenue").desc())
# set_performance_analysis_df.show() # 打印结果用于调试
# 停止SparkSession
spark.stop()

双十一淘宝美妆数据可视化与分析系统-结语

💕💕

大数据实战项目

网站实战项目

安卓/小程序实战项目

深度学习实战项目

💟💟如果大家有任何疑虑,欢迎在下方位置详细交流,也可以在主页联系我。