无需wsl,直接cmd里使用Claude Code/Codex

349 阅读3分钟

本文教大家如何在windows的cmd终端下使用claude code/codex,不用费劲巴拉的配置wsl2,我们以claude code安装为例子,在安装前,你得保证你电脑的nodejs版本起码得24以上,目前最低也得node 24.8.0,推荐安装nvm,使用nvm管理多版本node。执行

# 使用 pnpm 安装(推荐)
pnpm install -g @anthropic-ai/claude-code
 
# 或使用 npm 安装
npm install -g @anthropic-ai/claude-code

再去C:\Users\admin目录下修改.claude.json配置文件,在行末加上"hasCompletedOnboarding": true,注意是英文逗号。

{
  "installMethod": "unknown",
  "autoUpdates": true,
  "firstStartTime": "2025-07-14T06:11:03.877Z",
  "userID": "f5afdd05117c901a4a5a0761d08230bfcbb76f9fd380ff7bc144cc12c52e55aa",
  "projects": {
    "/home/nassi": {
      "allowedTools": [],
      "history": [],
      "mcpContextUris": [],
      "mcpServers": {},
      "enabledMcpjsonServers": [],
      "disabledMcpjsonServers": [],
      "hasTrustDialogAccepted": false,
      "projectOnboardingSeenCount": 0,
      "hasClaudeMdExternalIncludesApproved": false,
      "hasClaudeMdExternalIncludesWarningShown": false
    }
  },  //这里要加逗号,注意英文的
  "hasCompletedOnboarding": true  // 新增字段放在这里,注意位置
}

再访问地址:agentrouter.org/register?af…anyrouter.top/register?af…,需要一点点魔法,才可以登录打开,支持github和L站账号登录,建议github账号登录。如果浏览器打开没看到登录界面,多刷新几次浏览器页面。

image.png

首次注册进入钱包,刷新浏览器,会送你二百美元额度,后续可以通过邀请码,邀请别人,没邀请一个人,你可以获得一百额度。该镜像站目前是不支持充值的,可以通过加入qq群,参与每日抽奖,获取兑换码进行兑换额度。

image.png

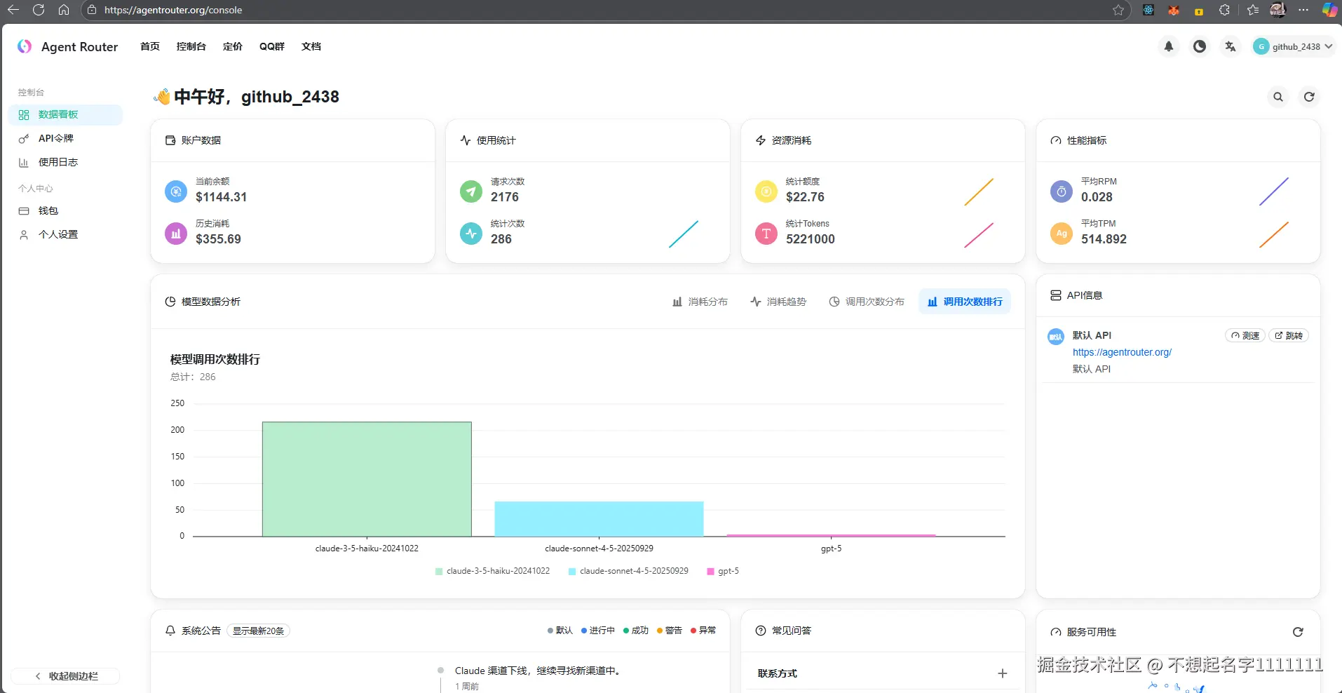
可以在数据看板,观看额度使用情况,并且统计了各个模型的使用情况。

image.png

在API令牌模块,添加一个令牌,这个令牌只能你自己知道哦,一定要保管好咯,可以点击编辑,我的设置是直接永不过期,无限额度使用,模型全部勾选上

image.png

image.png

image.png

点击顶部的文档,再点击开始使用,目前支持claude code、codex、Gemini Cli、RooCode、Kilocode、Qwen Code等主流cli使用。

image.png

image.png

image.png

以windows为例子,直接去环境变量里配置ANTHROPIC_BASE_URL、ANTHROPIC_AUTH_TOKEN、ANTHROPIC_API_KEY这三个环境变量即可,然后重新打开终端,输入claude

image.png

我是一直使用jetbrains全家桶的,推荐你也使用jetbrains全家桶,这里我以webstorm为例,更新到2025年最新版本,jetbrains对终端做了大升级,对claude code的嵌合度真的高,默认是安装了官方的claude code插件,没有的话,可以去插件市场搜索安装claude code,还有codex

image.png

也可以直接打开终端,输入claude,最新版的jetbrains全家桶,支持鼠标选中代码,发送给claude code终端里,所以对于那些不习惯纯cli的同学,你们就有福啦,赶快去注册体验吧。

image.png

image.png

image.png

提一嘴,Linux站注册时不支持谷歌邮箱和qq邮箱,目前支持163邮箱