基于大数据的BOSS直聘就业岗位数据可视化分析系统【python、Hadoop、spark、毕设、课设、数据分析、推荐算法、选题指导、作业、毕设、实战皆可】

80 阅读6分钟

💖💖作者:计算机毕业设计小途 💙💙个人简介:曾长期从事计算机专业培训教学,本人也热爱上课教学,语言擅长Java、微信小程序、Python、Golang、安卓Android等,开发项目包括大数据、深度学习、网站、小程序、安卓、算法。平常会做一些项目定制化开发、代码讲解、答辩教学、文档编写、也懂一些降重方面的技巧。平常喜欢分享一些自己开发中遇到的问题的解决办法,也喜欢交流技术,大家有技术代码这一块的问题可以问我! 💛💛想说的话:感谢大家的关注与支持! 💜💜 网站实战项目 安卓/小程序实战项目 大数据实战项目 深度学习实战项目

@TOC

基于大数据的BOSS直聘就业岗位数据可视化分析系统介绍

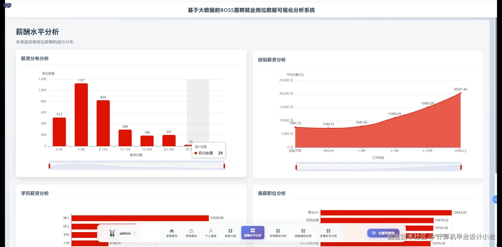
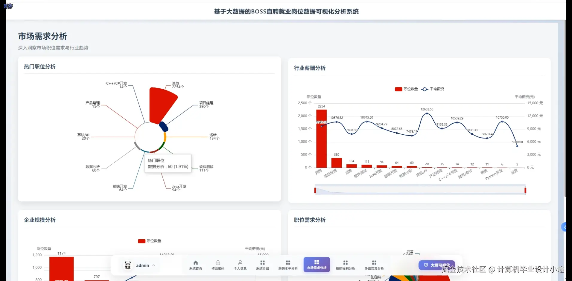
基于大数据的BOSS直聘就业岗位数据可视化分析系统是一个采用Hadoop+Spark大数据处理框架构建的毕业设计项目,系统充分利用HDFS分布式存储和Spark SQL进行海量招聘数据的高效处理与分析。本系统提供Python+Django和Java+SpringBoot两种技术实现方案,前端采用Vue+ElementUI+Echarts构建交互式可视化界面,结合Pandas和NumPy进行数据清洗与统计分析,数据存储采用MySQL数据库。系统功能涵盖系统首页、个人信息管理、修改密码、系统介绍等基础模块,核心分析功能包括薪酬水平分析模块,可对不同地区、不同岗位的薪资分布进行可视化展示;市场需求分析模块,能够统计各技术方向的岗位需求量和发展趋势;技能福利分析模块,深度挖掘企业对技能要求与福利待遇的关联关系;多维交叉分析模块,支持多个维度的数据交叉对比分析;数据大屏可视化模块,以大屏形式综合展示各项数据指标。整个系统通过Hadoop的分布式计算能力处理大规模招聘数据,利用Spark的内存计算特性提升数据分析效率,结合Echarts图表库实现直观的数据可视化效果,为用户提供全方位的就业市场数据洞察,是一个技术栈完整、功能实用、适合本科毕业设计的大数据分析系统项目。

基于大数据的BOSS直聘就业岗位数据可视化分析系统演示视频

演示视频

基于大数据的BOSS直聘就业岗位数据可视化分析系统演示图片

多维交叉分析.png

技能福利分析.png

市场需求分析.png

数据大屏上.png

数据大屏下.png

薪酬水平分析.png

基于大数据的BOSS直聘就业岗位数据可视化分析系统代码展示

from pyspark.sql import SparkSession
from pyspark.sql.functions import col, avg, count, sum, when, round, desc, asc
import pandas as pd
import numpy as np
spark = SparkSession.builder.appName("BOSSRecruitmentAnalysis").config("spark.sql.shuffle.partitions", "4").getOrCreate()
def salary_level_analysis(city=None, position=None):
    df = spark.read.format("jdbc").option("url", "jdbc:mysql://localhost:3306/boss_recruitment").option("driver", "com.mysql.cj.jdbc.Driver").option("dbtable", "job_data").option("user", "root").option("password", "123456").load()
    if city:
        df = df.filter(col("city") == city)
    if position:
        df = df.filter(col("position").contains(position))
    salary_stats = df.groupBy("city", "position").agg(round(avg("min_salary"), 2).alias("avg_min_salary"),round(avg("max_salary"), 2).alias("avg_max_salary"),round(avg((col("min_salary") + col("max_salary")) / 2), 2).alias("avg_salary"),count("*").alias("job_count")).orderBy(desc("avg_salary"))
    salary_range_stats = df.withColumn("salary_range",when((col("min_salary") + col("max_salary")) / 2 < 8000, "8k以下").when(((col("min_salary") + col("max_salary")) / 2 >= 8000) & ((col("min_salary") + col("max_salary")) / 2 < 15000), "8k-15k").when(((col("min_salary") + col("max_salary")) / 2 >= 15000) & ((col("min_salary") + col("max_salary")) / 2 < 25000), "15k-25k").otherwise("25k以上")).groupBy("salary_range").agg(count("*").alias("count")).orderBy("salary_range")
    city_salary_rank = df.groupBy("city").agg(round(avg((col("min_salary") + col("max_salary")) / 2), 2).alias("city_avg_salary"),count("*").alias("job_count")).orderBy(desc("city_avg_salary")).limit(10)
    result = {"salary_stats": salary_stats.toPandas().to_dict('records'),"salary_range_distribution": salary_range_stats.toPandas().to_dict('records'),"top_cities": city_salary_rank.toPandas().to_dict('records')}
    return result
def market_demand_analysis(start_date=None, end_date=None):
    df = spark.read.format("jdbc").option("url", "jdbc:mysql://localhost:3306/boss_recruitment").option("driver", "com.mysql.cj.jdbc.Driver").option("dbtable", "job_data").option("user", "root").option("password", "123456").load()
    if start_date and end_date:
        df = df.filter((col("publish_date") >= start_date) & (col("publish_date") <= end_date))
    position_demand = df.groupBy("position").agg(count("*").alias("demand_count")).orderBy(desc("demand_count")).limit(20)
    city_demand = df.groupBy("city").agg(count("*").alias("job_count")).orderBy(desc("job_count")).limit(15)
    industry_demand = df.groupBy("industry").agg(count("*").alias("industry_count"),round(avg((col("min_salary") + col("max_salary")) / 2), 2).alias("avg_salary")).orderBy(desc("industry_count"))
    experience_demand = df.groupBy("experience_required").agg(count("*").alias("exp_count"),round(avg((col("min_salary") + col("max_salary")) / 2), 2).alias("avg_salary")).orderBy(desc("exp_count"))
    education_demand = df.groupBy("education_required").agg(count("*").alias("edu_count"),round(avg((col("min_salary") + col("max_salary")) / 2), 2).alias("avg_salary")).orderBy(desc("edu_count"))
    company_scale_demand = df.groupBy("company_scale").agg(count("*").alias("scale_count")).orderBy(desc("scale_count"))
    trend_data = df.groupBy("publish_date").agg(count("*").alias("daily_count")).orderBy(asc("publish_date"))
    result = {"position_demand": position_demand.toPandas().to_dict('records'),"city_demand": city_demand.toPandas().to_dict('records'),"industry_demand": industry_demand.toPandas().to_dict('records'),"experience_demand": experience_demand.toPandas().to_dict('records'),"education_demand": education_demand.toPandas().to_dict('records'),"company_scale_demand": company_scale_demand.toPandas().to_dict('records'),"trend_analysis": trend_data.toPandas().to_dict('records')}
    return result
def skill_welfare_analysis():
    df = spark.read.format("jdbc").option("url", "jdbc:mysql://localhost:3306/boss_recruitment").option("driver", "com.mysql.cj.jdbc.Driver").option("dbtable", "job_data").option("user", "root").option("password", "123456").load()
    skill_salary = df.groupBy("required_skills").agg(count("*").alias("skill_demand"),round(avg((col("min_salary") + col("max_salary")) / 2), 2).alias("avg_salary")).orderBy(desc("skill_demand"))
    welfare_stats = df.groupBy("welfare_tags").agg(count("*").alias("welfare_count")).orderBy(desc("welfare_count")).limit(15)
    skill_welfare_relation = df.groupBy("required_skills", "welfare_tags").agg(count("*").alias("combination_count"),round(avg((col("min_salary") + col("max_salary")) / 2), 2).alias("avg_salary")).filter(col("combination_count") > 5).orderBy(desc("combination_count")).limit(30)
    high_salary_skills = df.filter((col("min_salary") + col("max_salary")) / 2 > 20000).groupBy("required_skills").agg(count("*").alias("high_salary_count")).orderBy(desc("high_salary_count")).limit(10)
    welfare_salary_correlation = df.groupBy("welfare_tags").agg(round(avg((col("min_salary") + col("max_salary")) / 2), 2).alias("welfare_avg_salary"),count("*").alias("job_count")).filter(col("job_count") > 10).orderBy(desc("welfare_avg_salary"))
    skill_city_distribution = df.groupBy("required_skills", "city").agg(count("*").alias("city_skill_count")).orderBy(desc("city_skill_count")).limit(20)
    result = {"skill_salary_analysis": skill_salary.toPandas().to_dict('records'),"welfare_statistics": welfare_stats.toPandas().to_dict('records'),"skill_welfare_relation": skill_welfare_relation.toPandas().to_dict('records'),"high_salary_skills": high_salary_skills.toPandas().to_dict('records'),"welfare_salary_correlation": welfare_salary_correlation.toPandas().to_dict('records'),"skill_city_distribution": skill_city_distribution.toPandas().to_dict('records')}
    return result

基于大数据的BOSS直聘就业岗位数据可视化分析系统文档展示

文档.png

💖💖作者:计算机毕业设计小途 💙💙个人简介:曾长期从事计算机专业培训教学,本人也热爱上课教学,语言擅长Java、微信小程序、Python、Golang、安卓Android等,开发项目包括大数据、深度学习、网站、小程序、安卓、算法。平常会做一些项目定制化开发、代码讲解、答辩教学、文档编写、也懂一些降重方面的技巧。平常喜欢分享一些自己开发中遇到的问题的解决办法,也喜欢交流技术,大家有技术代码这一块的问题可以问我! 💛💛想说的话:感谢大家的关注与支持! 💜💜 网站实战项目 安卓/小程序实战项目 大数据实战项目 深度学习实战项目