【Python大数据+AI毕设实战】基于大数据的AI就业影响数据可视化分析系统

106 阅读9分钟

🎓 作者:计算机毕设小月哥 | 软件开发专家

🖥️ 简介:8年计算机软件程序开发经验。精通Java、Python、微信小程序、安卓、大数据、PHP、.NET|C#、Golang等技术栈。

🛠️ 专业服务 🛠️

  • 需求定制化开发

  • 源码提供与讲解

  • 技术文档撰写(指导计算机毕设选题【新颖+创新】、任务书、开题报告、文献综述、外文翻译等)

  • 项目答辩演示PPT制作

🌟 欢迎:点赞 👍 收藏 ⭐ 评论 📝

👇🏻 精选专栏推荐 👇🏻 欢迎订阅关注!

大数据实战项目

PHP|C#.NET|Golang实战项目

微信小程序|安卓实战项目

Python实战项目

Java实战项目

🍅 ↓↓主页获取源码联系↓↓🍅

基于大数据的AI就业影响数据可视化分析系统-功能介绍

本系统是一套基于Python大数据技术栈开发的AI就业影响数据可视化分析平台,采用Hadoop+Spark分布式计算框架处理海量就业数据,通过Django后端框架提供稳定的数据服务支撑,前端运用Vue+ElementUI+Echarts技术实现交互式数据可视化展示。系统围绕AI技术对全球就业市场的影响这一核心主题,设计了15个深度分析模块,涵盖不同行业AI影响等级分布、职位状态变化趋势、薪资水平与自动化风险关联、地区就业差异、学历经验要求变化等多维度分析。通过Spark SQL对包含职位名称、行业分类、AI影响等级、薪资水平、自动化风险等13个关键字段的就业数据进行深度挖掘,结合Pandas和NumPy进行数据预处理和统计计算,最终以直观的图表形式展现AI技术革命对劳动力市场带来的深刻变化。系统不仅提供传统的统计分析功能,还集成了K-Means聚类算法对职位特征进行智能分类,为用户提供更加立体和前瞻性的就业趋势洞察,助力政策制定者、教育机构、求职者等不同群体更好地理解和应对AI时代的就业挑战与机遇。

基于大数据的AI就业影响数据可视化分析系统-选题背景意义

选题背景 近年来,人工智能技术在各个领域的快速发展和广泛应用,正在深刻改变着全球劳动力市场的格局。从制造业的智能化生产线到服务业的自动化客服系统,从金融领域的算法交易到医疗行业的智能诊断,AI技术的渗透速度超出了大多数人的预期。这种技术革命带来的不仅仅是生产效率的提升,更是对传统职位结构的重新塑造。一方面,AI技术创造了数据科学家、机器学习工程师、AI产品经理等全新的职业岗位,这些岗位往往伴随着较高的薪资水平和广阔的发展前景;另一方面,许多传统的重复性工作岗位面临着被自动化替代的风险,从简单的数据录入到复杂的图像识别任务,AI系统的能力边界在不断扩展。与此同时,远程工作模式的普及、跨地域人才流动的加速、对复合型技能人才需求的增长,都在重新定义着现代职场的游戏规则。在这样的大背景下,如何准确把握AI技术对不同行业、不同职位、不同地区就业市场的具体影响,成为了一个亟待深入研究的重要课题。 选题意义 本研究通过构建基于大数据技术的AI就业影响分析系统,能够为多个层面的决策提供有价值的数据支撑。对于个人求职者而言,系统提供的行业AI影响等级分析、薪资水平趋势、自动化风险评估等功能,可以帮助他们更理性地进行职业规划和技能提升方向选择,避免盲目投入到高风险的职业赛道中。对于教育机构来说,通过分析不同行业对学历要求和工作经验的变化趋势,可以更有针对性地调整课程设置和人才培养方案,提高毕业生的就业竞争力。企业人力资源部门可以利用系统的薪资水平分析和地区人才分布数据,制定更合理的薪酬策略和招聘计划。从技术角度看,本系统综合运用了Hadoop分布式存储、Spark大数据处理、机器学习聚类算法等前沿技术,为大数据在社会科学研究中的应用提供了一个具体的实践案例。虽然作为一个毕业设计项目,系统的规模和复杂度相对有限,但其展现的数据驱动决策理念和技术实现路径,对于推动就业市场研究方法的数字化转型具有一定的借鉴意义,也为后续更深入的相关研究奠定了基础。

基于大数据的AI就业影响数据可视化分析系统-技术选型

大数据框架:Hadoop+Spark(本次没用Hive,支持定制) 开发语言:Python+Java(两个版本都支持) 后端框架:Django+Spring Boot(Spring+SpringMVC+Mybatis)(两个版本都支持) 前端:Vue+ElementUI+Echarts+HTML+CSS+JavaScript+jQuery 详细技术点:Hadoop、HDFS、Spark、Spark SQL、Pandas、NumPy 数据库:MySQL# 基于大数据的AI就业影响数据可视化分析系统-视频展示

基于大数据的AI就业影响数据可视化分析系统-视频展示

基于大数据的AI就业影响数据可视化分析系统-视频展示

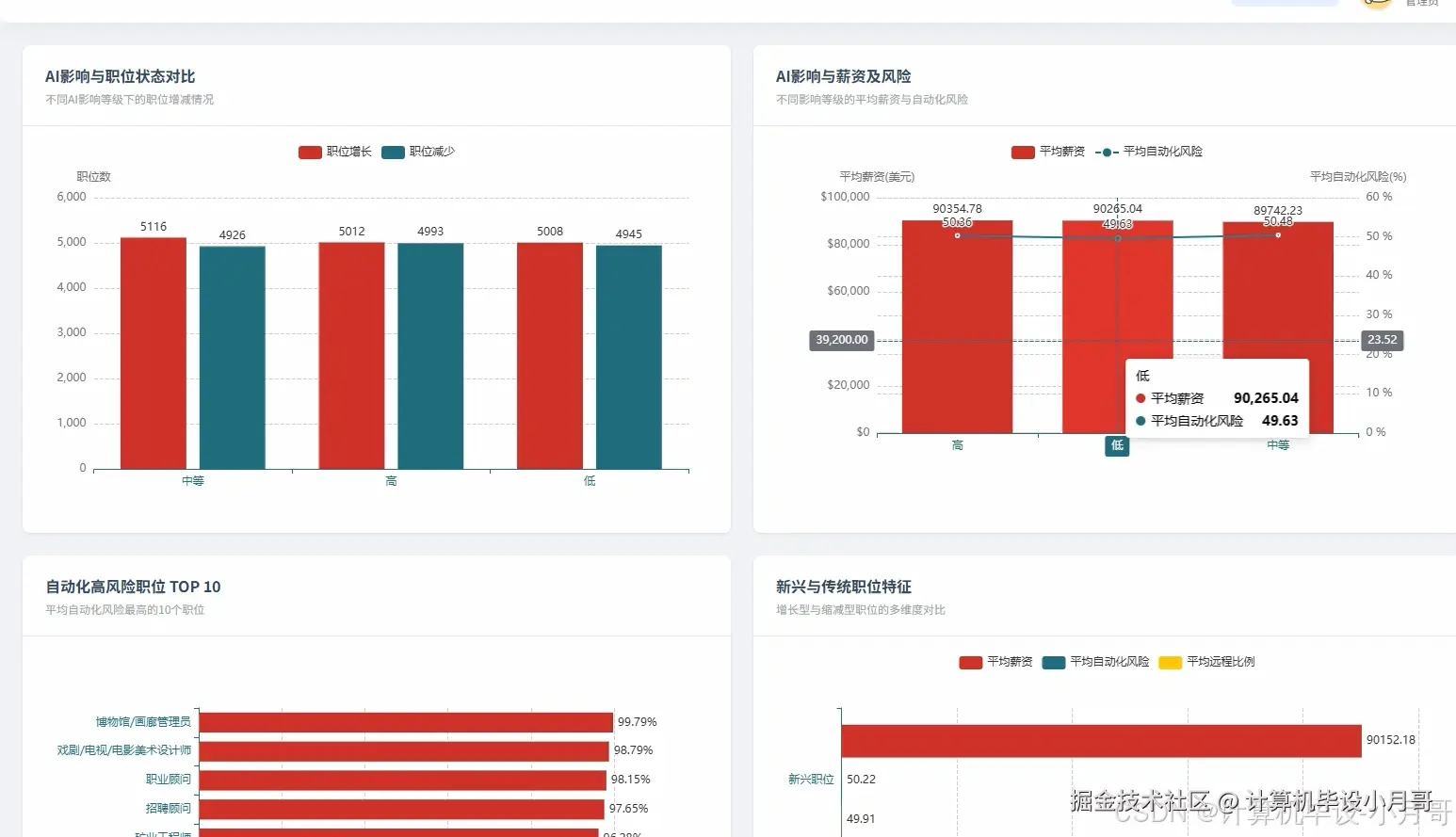
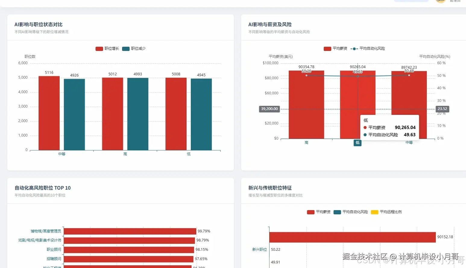
基于大数据的AI就业影响数据可视化分析系统-图片展示

在这里插入图片描述 在这里插入图片描述 在这里插入图片描述 在这里插入图片描述 在这里插入图片描述 在这里插入图片描述 在这里插入图片描述 在这里插入图片描述

基于大数据的AI就业影响数据可视化分析系统-代码展示

from pyspark.sql import SparkSession
from pyspark.sql.functions import col, avg, count, when, desc, asc, round as spark_round
from pyspark.ml.feature import VectorAssembler, StandardScaler
from pyspark.ml.clustering import KMeans
from pyspark.ml.evaluation import ClusteringEvaluator
import pandas as pd

spark = SparkSession.builder.appName("AI就业影响数据分析系统").config("spark.sql.adaptive.enabled", "true").config("spark.sql.adaptive.coalescePartitions.enabled", "true").getOrCreate()

def industry_ai_impact_analysis():
    df = spark.read.option("header", "true").option("inferSchema", "true").csv("hdfs://localhost:9000/ai_job_data/processed_data.csv")
    industry_mapping = {"IT": "信息技术", "Healthcare": "医疗健康", "Finance": "金融服务", "Education": "教育培训", "Manufacturing": "制造业", "Retail": "零售业", "Transportation": "交通运输", "Government": "政府机构"}
    impact_mapping = {"High": "高影响", "Medium": "中等影响", "Low": "低影响"}
    for eng_val, chn_val in industry_mapping.items():
        df = df.withColumn("industry", when(col("industry") == eng_val, chn_val).otherwise(col("industry")))
    for eng_val, chn_val in impact_mapping.items():
        df = df.withColumn("ai_impact_level", when(col("ai_impact_level") == eng_val, chn_val).otherwise(col("ai_impact_level")))
    result_df = df.groupBy("industry", "ai_impact_level").agg(count("job_title").alias("职位数量")).orderBy("industry", "ai_impact_level")
    pivot_df = result_df.groupBy("industry").pivot("ai_impact_level").agg({"职位数量": "first"}).fillna(0)
    pivot_df = pivot_df.withColumn("总计", col("高影响") + col("中等影响") + col("低影响"))
    pivot_df = pivot_df.withColumn("高影响占比", spark_round((col("高影响") / col("总计")) * 100, 2))
    pivot_df = pivot_df.withColumn("中等影响占比", spark_round((col("中等影响") / col("总计")) * 100, 2))
    pivot_df = pivot_df.withColumn("低影响占比", spark_round((col("低影响") / col("总计")) * 100, 2))
    final_result = pivot_df.select("industry", "高影响", "中等影响", "低影响", "总计", "高影响占比", "中等影响占比", "低影响占比").orderBy(desc("高影响占比"))
    pandas_df = final_result.toPandas()
    pandas_df.to_csv("result/industry_ai_impact_analysis.csv", index=False, encoding='utf-8-sig')
    return pandas_df

def ai_impact_salary_risk_analysis():
    df = spark.read.option("header", "true").option("inferSchema", "true").csv("hdfs://localhost:9000/ai_job_data/processed_data.csv")
    impact_mapping = {"High": "高影响", "Medium": "中等影响", "Low": "低影响"}
    for eng_val, chn_val in impact_mapping.items():
        df = df.withColumn("ai_impact_level", when(col("ai_impact_level") == eng_val, chn_val).otherwise(col("ai_impact_level")))
    salary_stats = df.groupBy("ai_impact_level").agg(
        spark_round(avg("median_salary_usd"), 2).alias("平均薪资"),
        spark_round(avg("automation_risk_pct"), 2).alias("平均自动化风险"),
        count("job_title").alias("职位数量")
    )
    risk_level_df = salary_stats.withColumn("风险等级", 
        when(col("平均自动化风险") >= 70, "高风险")
        .when(col("平均自动化风险") >= 40, "中等风险")
        .otherwise("低风险")
    )
    salary_level_df = risk_level_df.withColumn("薪资等级",
        when(col("平均薪资") >= 80000, "高薪资")
        .when(col("平均薪资") >= 50000, "中等薪资")
        .otherwise("低薪资")
    )
    comprehensive_analysis = salary_level_df.withColumn("综合评级",
        when((col("薪资等级") == "高薪资") & (col("风险等级") == "低风险"), "优质岗位")
        .when((col("薪资等级") == "高薪资") & (col("风险等级") == "中等风险"), "高薪中险")
        .when((col("薪资等级") == "高薪资") & (col("风险等级") == "高风险"), "高薪高险")
        .when((col("薪资等级") == "中等薪资") & (col("风险等级") == "低风险"), "稳定发展")
        .when((col("薪资等级") == "中等薪资") & (col("风险等级") == "中等风险"), "一般岗位")
        .otherwise("待观察")
    )
    final_result = comprehensive_analysis.select("ai_impact_level", "平均薪资", "平均自动化风险", "职位数量", "薪资等级", "风险等级", "综合评级").orderBy(desc("平均薪资"))
    pandas_df = final_result.toPandas()
    pandas_df.to_csv("result/ai_impact_salary_risk_analysis.csv", index=False, encoding='utf-8-sig')
    return pandas_df

def job_clustering_analysis():
    df = spark.read.option("header", "true").option("inferSchema", "true").csv("hdfs://localhost:9000/ai_job_data/processed_data.csv")
    feature_df = df.select("job_title", "median_salary_usd", "automation_risk_pct", "experience_required_years", "remote_work_ratio_pct").filter(
        col("median_salary_usd").isNotNull() & 
        col("automation_risk_pct").isNotNull() & 
        col("experience_required_years").isNotNull() & 
        col("remote_work_ratio_pct").isNotNull()
    )
    assembler = VectorAssembler(inputCols=["median_salary_usd", "automation_risk_pct", "experience_required_years", "remote_work_ratio_pct"], outputCol="features")
    feature_vector_df = assembler.transform(feature_df)
    scaler = StandardScaler(inputCol="features", outputCol="scaled_features", withStd=True, withMean=True)
    scaler_model = scaler.fit(feature_vector_df)
    scaled_df = scaler_model.transform(feature_vector_df)
    kmeans = KMeans(featuresCol="scaled_features", predictionCol="cluster", k=4, seed=42, maxIter=100)
    kmeans_model = kmeans.fit(scaled_df)
    clustered_df = kmeans_model.transform(scaled_df)
    cluster_stats = clustered_df.groupBy("cluster").agg(
        spark_round(avg("median_salary_usd"), 2).alias("平均薪资"),
        spark_round(avg("automation_risk_pct"), 2).alias("平均自动化风险"),
        spark_round(avg("experience_required_years"), 2).alias("平均经验要求"),
        spark_round(avg("remote_work_ratio_pct"), 2).alias("平均远程工作比例"),
        count("job_title").alias("职位数量")
    ).orderBy("cluster")
    cluster_description = cluster_stats.withColumn("簇群描述",
        when((col("平均薪资") >= 70000) & (col("平均自动化风险") <= 30), "高薪低风险型")
        .when((col("平均薪资") >= 70000) & (col("平均自动化风险") > 30), "高薪高风险型")
        .when((col("平均薪资") < 70000) & (col("平均自动化风险") <= 30), "稳定发展型")
        .otherwise("传统转型型")
    )
    final_cluster_result = cluster_description.select("cluster", "职位数量", "平均薪资", "平均自动化风险", "平均经验要求", "平均远程工作比例", "簇群描述")
    evaluator = ClusteringEvaluator(featuresCol="scaled_features", metricName="silhouette")
    silhouette_score = evaluator.evaluate(clustered_df)
    cluster_with_score = final_cluster_result.withColumn("聚类质量评分", round(silhouette_score, 4))
    pandas_df = cluster_with_score.toPandas()
    pandas_df.to_csv("result/job_clustering_analysis.csv", index=False, encoding='utf-8-sig')
    return pandas_df

基于大数据的AI就业影响数据可视化分析系统-结语

🌟 欢迎:点赞 👍 收藏 ⭐ 评论 📝

👇🏻 精选专栏推荐 👇🏻 欢迎订阅关注!

大数据实战项目

PHP|C#.NET|Golang实战项目

微信小程序|安卓实战项目

Python实战项目

Java实战项目

🍅 ↓↓主页获取源码联系↓↓🍅