基于SpringBoot3+Vue3的汽车租赁系统、汽车租赁平台、智能汽车租赁管理平台、DeepSeek,适用于毕业设计,课程设计

107 阅读4分钟

项目概述

本系统是一套基于 SpringBoot3 + Vue3 技术栈开发的现代化汽车租赁管理平台,采用 B/S 架构与前后端分离开发模式,使用 MySQL 作为主数据库。本系统面向汽车租赁业务场景,支持用户与管理员双角色登录操作,满足平台运营与用户服务的双重需求。

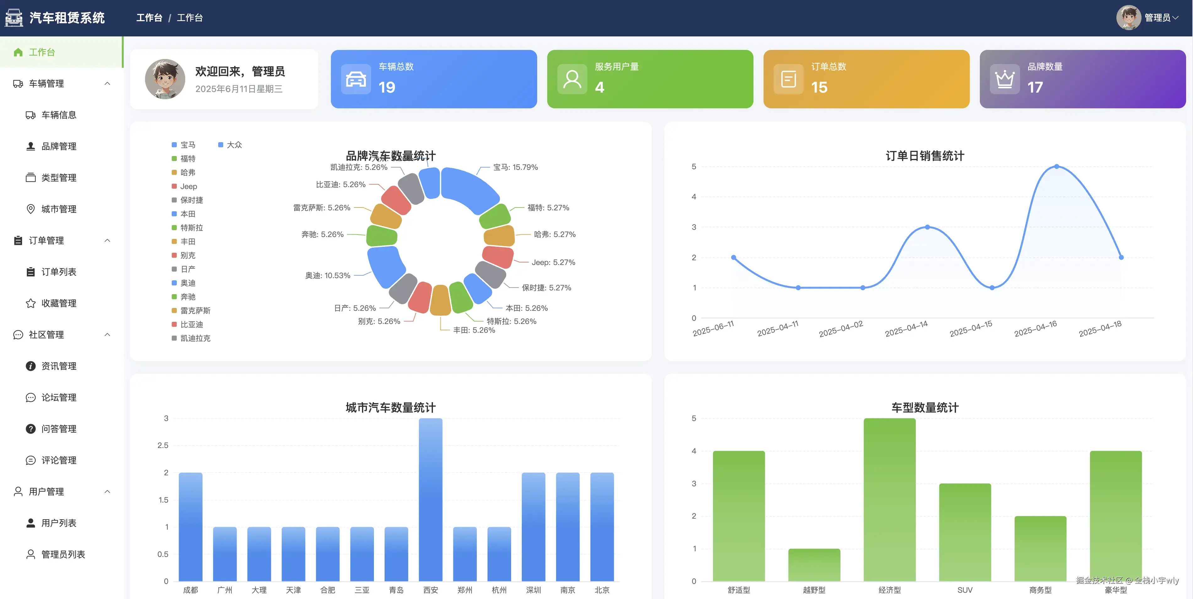
管理员端包括系统登录、个人信息管理、密码修改等基本功能,并通过数据可视化工作台实现品牌数量、订单趋势、城市分布、车型统计等多维度业务监控。核心功能涵盖汽车与类型管理、租赁订单审批、品牌与城市维护、用户与管理员信息管理,同时提供论坛审核、问答回复、评论与收藏管理、反馈信息处理等多项内容运营支持。系统还集成富文本编辑器(wangeditor),提升资讯发布与论坛管理的图文处理能力。

用户端提供首页轮播展示、热门推荐、资讯浏览、问答互动、车辆检索与租赁下单等功能,支持城市、品牌、车型等多维筛选,并引入热门车辆排行榜与社区论坛,增强互动性和实用性。用户可在“我的”模块中管理订单、反馈、发帖、提问、收藏、个人信息等,形成完整的租赁业务闭环体验。

本系统还设计了通用评论体系,适配多模块统一评论交互;并接入 DeepSeek AI 智能助手,为用户提供智能问答支持与租车引导服务,全面提升系统的智能化水平与用户服务体验。整体系统功能丰富、结构清晰、安全稳定,具有良好的扩展性与应用推广前景,能够有效支撑中小型汽车租赁平台的运营需求。

👉 演示视频

项目技术栈

  • 架构:B/S结构、MVC软件架构、前后端分离架构
  • 后端:SpringBoot3、MyBatis、JWT、Lombok、Hutool
  • 前端:Vue3、ECharts、Element Plus、Axios、Vite
  • 数据库:MySQL

功能模块设计

本系统整体分为前台用户端和后台管理端,其具体功能模块如下:

  • 用户端面向普通用户角色,提供注册、登录、首页、车辆租赁、社区论坛、最新资讯、常见问题、消息通知、我的订单、我的收藏、个人中心、修改密码等功能。
  • 管理端面向管理员角色,涵盖登录、工作台、用户管理(用户列表、管理员列表)、车辆管理(车辆信息、品牌管理、类型管理、城市管理)、订单管理(订单列表、收藏管理)、社区管理(资讯管理、论坛管理、问答管理、评论管理)个人中心、修改密码等功能,支持平台的高效运营与内容监管。

项目创新点

  1. 前后端分离架构设计:系统采用 SpringBoot3 + Vue3 技术栈,前后端分离开发模式,提高了系统开发效率与维护灵活性,利于后续功能拓展和业务集成。
  2. 角色精细化权限管理:本系统区分管理员与普通用户两类角色,分别配置不同功能权限,实现操作范围与数据访问的精细控制,保障系统安全性与数据合理流转。
  3. 多维度可视化数据分析:管理员工作台集成品牌数量、城市分布、车型统计、订单销售等图表展示,提升后台管理的数据洞察与运营决策效率。
  4. 租车+社区互动融合模式:在传统汽车租赁功能基础上,创新性地引入“社区论坛+问答交流”模块,构建用户参与式平台,增强用户粘性,提升系统活跃度与用户满意度。
  5. 集成富文本编辑器 wangeditor:本系统在发帖、提问、资讯管理等模块中集成轻量级富文本编辑器 wangeditor,实现图文混排编辑与多媒体内容发布,增强内容管理能力。
  6. 通用评论系统设计:评论模块采用通用化设计,可适配车辆、帖子、资讯等多类型对象的评论需求,结构灵活、扩展性强,有效提升系统互动能力与代码复用率。
  7. 接入 DeepSeek AI 智能助手:本系统集成 DeepSeek AI 助手,为用户提供智能问答、租车流程引导、常见问题自动解答等服务,提升平台智能化水平与用户服务效率。

项目功能截图

用户端

管理端

项目源码仓库

gitee.com/fullstack-g…