大数据毕业设计选题推荐:基于Hadoop+Spark的手机详细信息数据分析系统

80 阅读7分钟

🎓 作者:计算机毕设小月哥 | 软件开发专家

🖥️ 简介:8年计算机软件程序开发经验。精通Java、Python、微信小程序、安卓、大数据、PHP、.NET|C#、Golang等技术栈。

🛠️ 专业服务 🛠️

  • 需求定制化开发

  • 源码提供与讲解

  • 技术文档撰写(指导计算机毕设选题【新颖+创新】、任务书、开题报告、文献综述、外文翻译等)

  • 项目答辩演示PPT制作

🌟 欢迎:点赞 👍 收藏 ⭐ 评论 📝

👇🏻 精选专栏推荐 👇🏻 欢迎订阅关注!

大数据实战项目

PHP|C#.NET|Golang实战项目

微信小程序|安卓实战项目

Python实战项目

Java实战项目

🍅 ↓↓主页获取源码联系↓↓🍅

基于大数据的手机详细信息数据分析系统-功能介绍

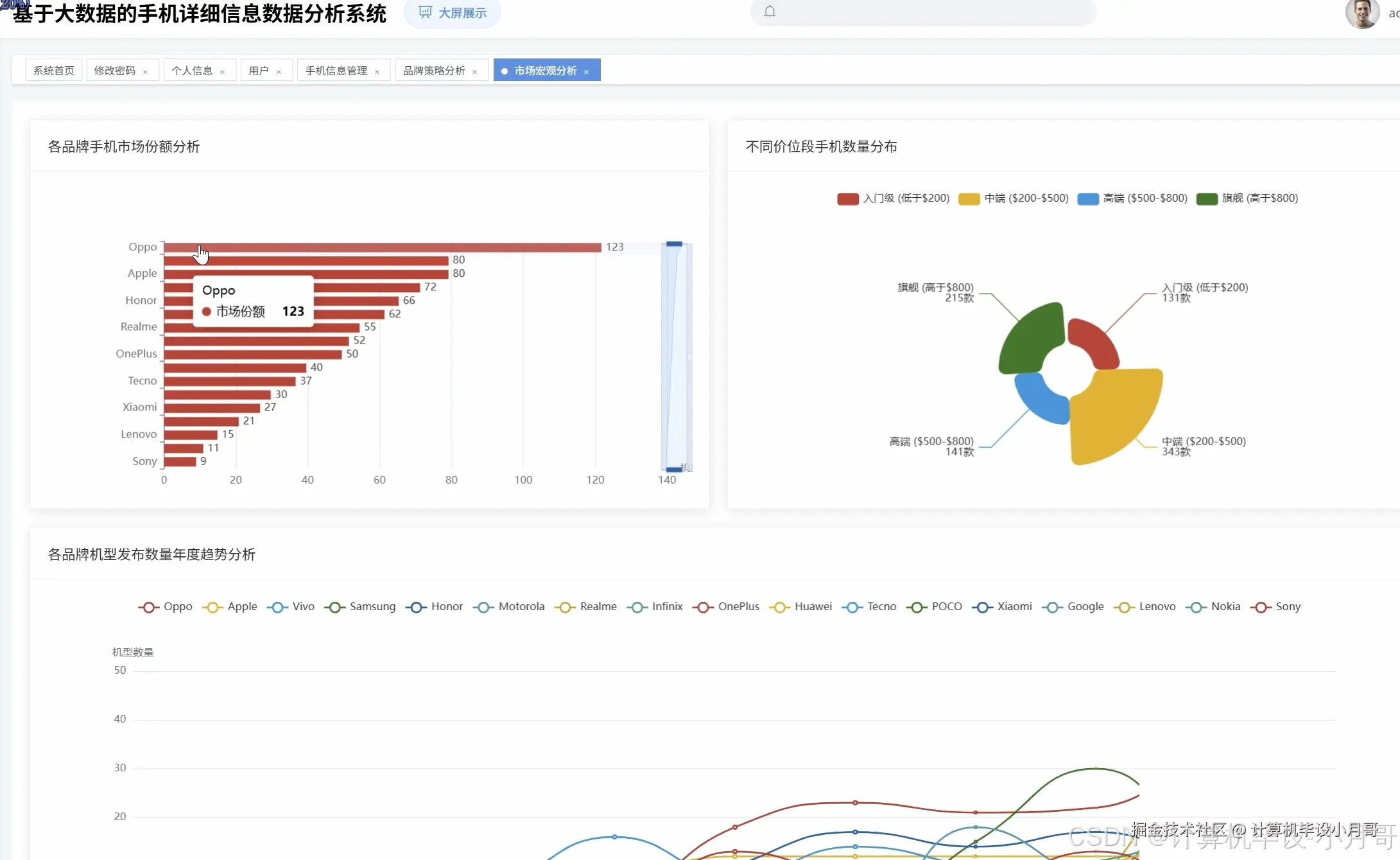
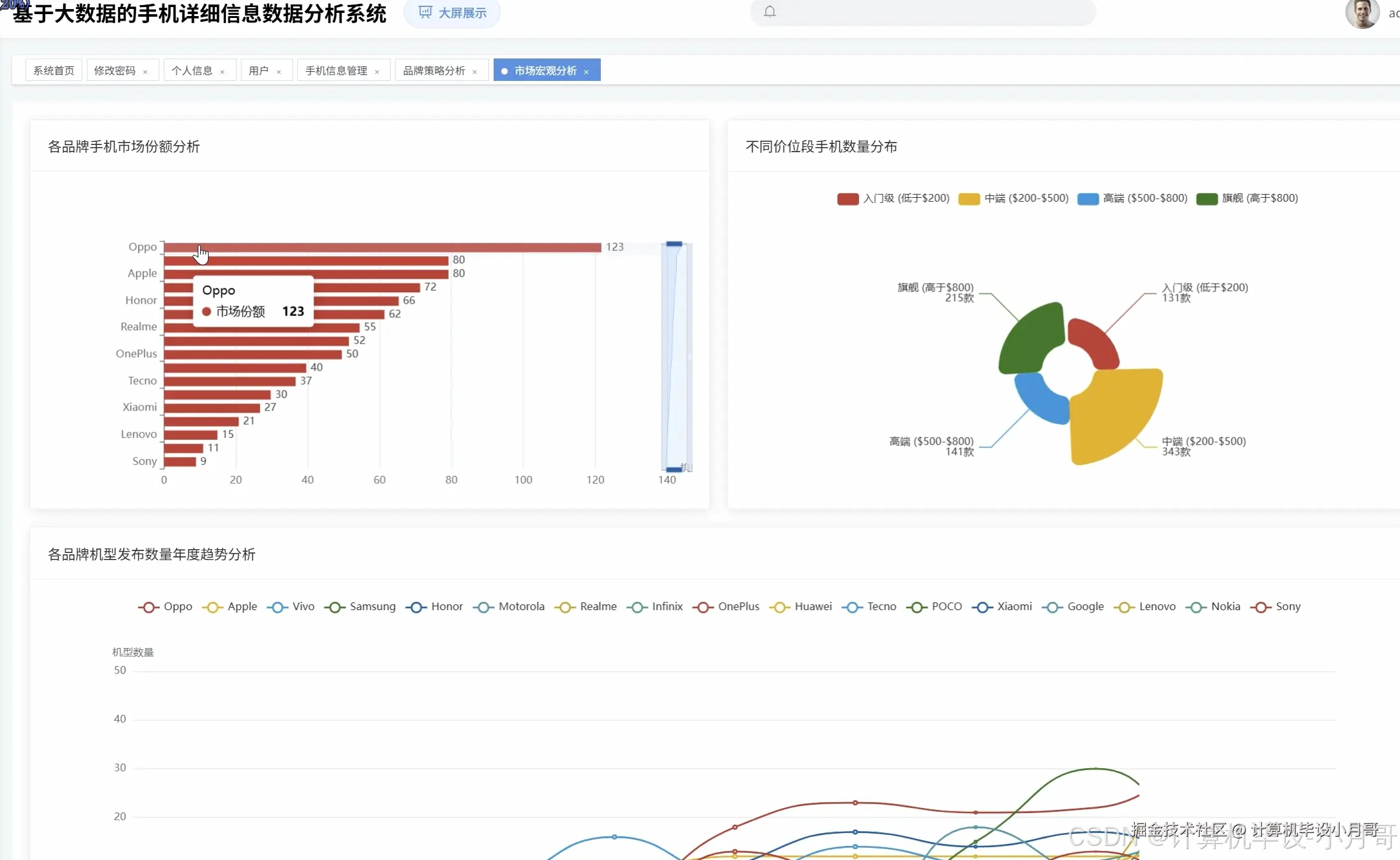
基于Hadoop+Spark的手机详细信息数据分析系统是一套完整的大数据处理与分析解决方案,专门针对手机市场数据进行深度挖掘和可视化展示。系统采用Hadoop作为分布式存储基础,利用Spark强大的内存计算能力处理海量手机数据,通过Django框架构建稳定的后端服务接口,前端使用Vue+ElementUI+Echarts技术栈实现交互友好的数据可视化界面。系统围绕手机市场数据构建了五大核心分析维度:市场宏观格局分析深入解析各品牌市场份额和处理器分布情况,品牌深度剖析揭示不同厂商的产品策略和定价逻辑,价格与硬件配置关联性分析量化各项参数对定价的影响程度,技术演进趋势分析追踪关键硬件指标的年度发展轨迹,基于算法的市场分群采用K-Means聚类算法自动识别手机市场的不同细分群体。整个系统充分发挥Spark SQL的查询优势和Pandas、NumPy的数据处理能力,将原始的手机参数数据转化为具有商业洞察价值的分析结果,为用户提供全方位的手机市场数据分析服务。

基于大数据的手机详细信息数据分析系统-选题背景意义

选题背景 随着智能手机产业的快速发展,全球手机市场呈现出品牌竞争激烈、技术迭代频繁、消费需求多样化的特点。各大手机厂商在处理器选择、内存配置、电池容量、摄像头像素等硬件参数上形成了不同的产品策略,同时消费者面对琳琅满目的手机产品往往难以准确判断性价比和技术发展趋势。传统的数据分析方法在处理大规模手机参数数据时存在效率低下、分析维度单一、缺乏深度挖掘等问题,难以从海量数据中提取有价值的市场洞察。现代大数据技术的成熟为解决这一问题提供了新的思路,Hadoop分布式存储架构能够高效管理大规模手机数据集,Spark内存计算框架可以快速完成复杂的统计分析和机器学习任务,而现代Web技术栈则能够将分析结果以直观的可视化形式呈现给用户。 选题意义 本课题的研究具有多层面的实际价值和技术意义。从技术层面来看,系统综合运用了Hadoop+Spark大数据处理技术、Django后端框架、Vue前端技术以及数据可视化技术,为大数据在消费电子领域的应用提供了一个相对完整的实践案例,有助于验证大数据技术在特定垂直领域数据分析中的可行性和效果。从应用层面来看,系统能够帮助消费者更好地理解手机市场的价格结构和技术发展脉络,为购机决策提供数据支撑,同时也能为手机厂商提供竞品分析和市场定位参考。从教育意义来看,该系统涵盖了从数据采集、存储、处理到可视化展示的完整数据分析流程,为计算机专业学生提供了一个涉及多种主流技术的综合性实践项目,有助于提升学生的大数据处理能力和系统开发经验。虽然作为毕业设计项目在规模和复杂度上相对有限,但通过这种针对具体应用场景的技术整合实践,能够加深对大数据技术栈的理解和掌握。

基于大数据的手机详细信息数据分析系统-技术选型

大数据框架:Hadoop+Spark(本次没用Hive,支持定制) 开发语言:Python+Java(两个版本都支持) 后端框架:Django+Spring Boot(Spring+SpringMVC+Mybatis)(两个版本都支持) 前端:Vue+ElementUI+Echarts+HTML+CSS+JavaScript+jQuery 详细技术点:Hadoop、HDFS、Spark、Spark SQL、Pandas、NumPy 数据库:MySQL

基于大数据的手机详细信息数据分析系统-视频展示

基于大数据的手机详细信息数据分析系统-视频展示

基于大数据的手机详细信息数据分析系统-图片展示

在这里插入图片描述 在这里插入图片描述 在这里插入图片描述 在这里插入图片描述 在这里插入图片描述 在这里插入图片描述 在这里插入图片描述 在这里插入图片描述 在这里插入图片描述

基于大数据的手机详细信息数据分析系统-代码展示

from pyspark.sql import SparkSession
from pyspark.sql.functions import col, count, avg, sum, desc, asc
from pyspark.ml.feature import VectorAssembler, StandardScaler
from pyspark.ml.clustering import KMeans
import pandas as pd
import numpy as np
from scipy.stats import pearsonr
from django.http import JsonResponse

def analyze_brand_market_share(request):
    spark = SparkSession.builder.appName("BrandMarketShare").config("spark.sql.adaptive.enabled", "true").getOrCreate()
    df = spark.read.csv("/data/featured_mobile_data.csv", header=True, inferSchema=True)
    brand_counts = df.groupBy("Company").agg(count("*").alias("count")).orderBy(desc("count"))
    total_phones = df.count()
    brand_share = brand_counts.withColumn("market_share", col("count") * 100.0 / total_phones)
    brand_share_list = brand_share.collect()
    result_data = []
    for row in brand_share_list:
        brand_info = {
            "brand": row["Company"],
            "phone_count": row["count"], 
            "market_share": round(row["market_share"], 2)
        }
        result_data.append(brand_info)
    processor_df = df.select("Company", "Processor").filter(col("Processor").isNotNull())
    processor_brand_df = processor_df.withColumn("ProcessorBrand", 
        when(col("Processor").contains("Snapdragon"), "Qualcomm")
        .when(col("Processor").contains("A") & col("Processor").contains("Bionic"), "Apple")
        .when(col("Processor").contains("Exynos"), "Samsung")
        .when(col("Processor").contains("MediaTek"), "MediaTek")
        .otherwise("Other"))
    processor_counts = processor_brand_df.groupBy("ProcessorBrand").agg(count("*").alias("count")).orderBy(desc("count"))
    processor_share = processor_counts.withColumn("processor_share", col("count") * 100.0 / processor_df.count())
    processor_result = []
    for row in processor_share.collect():
        processor_info = {
            "processor_brand": row["ProcessorBrand"],
            "usage_count": row["count"],
            "market_share": round(row["processor_share"], 2)
        }
        processor_result.append(processor_info)
    spark.stop()
    return JsonResponse({"brand_analysis": result_data, "processor_analysis": processor_result})

def analyze_price_hardware_correlation(request):
    spark = SparkSession.builder.appName("PriceHardwareCorrelation").config("spark.sql.adaptive.enabled", "true").getOrCreate()
    df = spark.read.csv("/data/featured_mobile_data.csv", header=True, inferSchema=True)
    clean_df = df.filter(col("Price_USD").isNotNull() & col("RAM").isNotNull() & 
                        col("Storage_GB").isNotNull() & col("BatteryCapacity_mAh").isNotNull())
    pandas_df = clean_df.select("Price_USD", "RAM", "Storage_GB", "BatteryCapacity_mAh").toPandas()
    price_ram_corr, _ = pearsonr(pandas_df["Price_USD"], pandas_df["RAM"])
    price_storage_corr, _ = pearsonr(pandas_df["Price_USD"], pandas_df["Storage_GB"])
    price_battery_corr, _ = pearsonr(pandas_df["Price_USD"], pandas_df["BatteryCapacity_mAh"])
    ram_price_analysis = clean_df.groupBy("RAM").agg(avg("Price_USD").alias("avg_price"), count("*").alias("count")).orderBy("RAM")
    ram_analysis_result = []
    for row in ram_price_analysis.collect():
        ram_info = {
            "ram_size": row["RAM"],
            "average_price": round(row["avg_price"], 2),
            "phone_count": row["count"]
        }
        ram_analysis_result.append(ram_info)
    storage_price_analysis = clean_df.groupBy("Storage_GB").agg(avg("Price_USD").alias("avg_price"), count("*").alias("count")).orderBy("Storage_GB")
    storage_analysis_result = []
    for row in storage_price_analysis.collect():
        storage_info = {
            "storage_size": row["Storage_GB"],
            "average_price": round(row["avg_price"], 2),
            "phone_count": row["count"]
        }
        storage_analysis_result.append(storage_info)
    correlation_result = {
        "price_ram_correlation": round(price_ram_corr, 4),
        "price_storage_correlation": round(price_storage_corr, 4),
        "price_battery_correlation": round(price_battery_corr, 4)
    }
    spark.stop()
    return JsonResponse({"correlation_analysis": correlation_result, "ram_price_analysis": ram_analysis_result, "storage_price_analysis": storage_analysis_result})

def analyze_market_clustering(request):
    spark = SparkSession.builder.appName("MarketClustering").config("spark.sql.adaptive.enabled", "true").getOrCreate()
    df = spark.read.csv("/data/featured_mobile_data.csv", header=True, inferSchema=True)
    feature_df = df.select("Company", "Price_USD", "RAM", "Storage_GB", "BatteryCapacity_mAh").filter(
        col("Price_USD").isNotNull() & col("RAM").isNotNull() & 
        col("Storage_GB").isNotNull() & col("BatteryCapacity_mAh").isNotNull())
    feature_cols = ["Price_USD", "RAM", "Storage_GB", "BatteryCapacity_mAh"]
    assembler = VectorAssembler(inputCols=feature_cols, outputCol="features")
    assembled_df = assembler.transform(feature_df)
    scaler = StandardScaler(inputCol="features", outputCol="scaled_features")
    scaler_model = scaler.fit(assembled_df)
    scaled_df = scaler_model.transform(assembled_df)
    kmeans = KMeans(k=4, featuresCol="scaled_features", predictionCol="cluster")
    kmeans_model = kmeans.fit(scaled_df)
    clustered_df = kmeans_model.transform(scaled_df)
    cluster_analysis = clustered_df.groupBy("cluster").agg(
        avg("Price_USD").alias("avg_price"),
        avg("RAM").alias("avg_ram"),
        avg("Storage_GB").alias("avg_storage"),
        avg("BatteryCapacity_mAh").alias("avg_battery"),
        count("*").alias("phone_count")
    ).orderBy("cluster")
    cluster_result = []
    for row in cluster_analysis.collect():
        cluster_info = {
            "cluster_id": row["cluster"],
            "average_price": round(row["avg_price"], 2),
            "average_ram": round(row["avg_ram"], 2),
            "average_storage": round(row["avg_storage"], 2),
            "average_battery": round(row["avg_battery"], 2),
            "phone_count": row["phone_count"]
        }
        cluster_result.append(cluster_info)
    brand_cluster_analysis = clustered_df.groupBy("cluster", "Company").agg(count("*").alias("count")).orderBy("cluster", desc("count"))
    brand_distribution_result = []
    for row in brand_cluster_analysis.collect():
        brand_cluster_info = {
            "cluster_id": row["cluster"],
            "brand": row["Company"],
            "phone_count": row["count"]
        }
        brand_distribution_result.append(brand_cluster_info)
    spark.stop()
    return JsonResponse({"cluster_analysis": cluster_result, "brand_distribution": brand_distribution_result})

基于大数据的手机详细信息数据分析系统-结语

🌟 欢迎:点赞 👍 收藏 ⭐ 评论 📝

👇🏻 精选专栏推荐 👇🏻 欢迎订阅关注!

大数据实战项目

PHP|C#.NET|Golang实战项目

微信小程序|安卓实战项目

Python实战项目

Java实战项目

🍅 ↓↓主页获取源码联系↓↓🍅