基于Hadoop+Spark人体生理指标管理系统成2026毕设新宠

110 阅读9分钟

🍊作者:计算机毕设匠心工作室

🍊简介:毕业后就一直专业从事计算机软件程序开发,至今也有8年工作经验。擅长Java、Python、微信小程序、安卓、大数据、PHP、.NET|C#、Golang等。

擅长:按照需求定制化开发项目、 源码、对代码进行完整讲解、文档撰写、ppt制作。

🍊心愿:点赞 👍 收藏 ⭐评论 📝

👇🏻 精彩专栏推荐订阅 👇🏻 不然下次找不到哟~

Java实战项目

Python实战项目

微信小程序|安卓实战项目

大数据实战项目

PHP|C#.NET|Golang实战项目

🍅 ↓↓文末获取源码联系↓↓🍅

基于大数据的人体生理指标管理数据可视化分析系统-功能介绍

基于大数据的人体生理指标管理数据可视化分析系统是一个运用Hadoop+Spark大数据技术栈构建的健康数据分析平台,该系统采用Python语言开发,后端基于Django框架构建,前端运用Vue+ElementUI+Echarts技术实现数据可视化展示。系统主要处理人体各项生理指标数据,包括血压、心率、血糖、血脂、BMI等关键健康参数,通过Spark强大的分布式计算能力对海量生理数据进行深度挖掘和统计分析。平台核心功能涵盖不同性别生理指标差异分析、年龄段与生理指标变化趋势分析、BMI指数与其他指标关联分析、血压血糖分布特征分析、健康状况评级分析、疾病史关联分析、生活习惯影响分析等多个维度。系统运用Spark SQL进行数据查询处理,结合Pandas和NumPy进行数据科学计算,通过K-means聚类算法和决策树算法实现生理指标异常模式识别和亚健康状态预测,最终将分析结果通过Echarts图表库以柱状图、折线图、散点图、热力图等多种可视化形式展现,为用户提供直观的健康数据洞察,辅助医疗健康管理决策。

基于大数据的人体生理指标管理数据可视化分析系统-选题背景意义

选题背景 随着现代生活节奏加快和工作压力增大,人们对自身健康状况的关注度日益提升,定期体检和健康监测已成为普遍需求。传统的健康数据管理方式多采用纸质档案或简单的电子表格记录,面对庞大的人群健康数据时存在处理效率低下、分析维度单一、数据价值挖掘不足等问题。与此同时,医疗机构、体检中心、健康管理机构每日产生的生理指标数据量呈指数级增长,这些数据蕴含着丰富的健康规律和疾病预警信息,但缺乏有效的技术手段进行深度分析和价值提取。大数据技术的成熟为解决这一问题提供了新的思路,通过运用Hadoop分布式存储和Spark分布式计算框架,能够高效处理海量健康数据,发现隐藏在数据背后的健康规律和风险模式,为精准健康管理和疾病预防提供科学依据。 选题意义 本课题的研究意义主要体现在技术应用和实际价值两个层面。技术层面上,该系统将大数据技术与健康管理领域相结合,探索了Hadoop+Spark技术栈在医疗健康数据处理中的应用可能性,为计算机专业学生提供了一个接触大数据技术的实践平台,虽然作为毕业设计项目在技术深度上还有限制,但基本涵盖了大数据处理的核心环节,有助于加深对分布式计算和数据挖掘技术的理解。实际应用层面,系统通过对人体生理指标的多维度分析,能够帮助用户更好地了解自身健康状况,识别潜在的健康风险,虽然不能替代专业医疗诊断,但可以作为健康管理的辅助工具,为个人健康决策提供数据参考。该系统产生的分析结果也可以为医疗机构的健康管理工作提供一定的数据支持,在一定程度上提升健康数据的利用效率,尽管作为学生项目在实际部署和使用方面还需要更多完善,但展现了大数据技术在健康管理领域应用的基本思路和发展潜力。

基于大数据的人体生理指标管理数据可视化分析系统-技术选型

大数据框架:Hadoop+Spark(本次没用Hive,支持定制) 开发语言:Python+Java(两个版本都支持) 后端框架:Django+Spring Boot(Spring+SpringMVC+Mybatis)(两个版本都支持) 前端:Vue+ElementUI+Echarts+HTML+CSS+JavaScript+jQuery 详细技术点:Hadoop、HDFS、Spark、Spark SQL、Pandas、NumPy 数据库:MySQL

基于大数据的人体生理指标管理数据可视化分析系统-视频展示

基于大数据的人体生理指标管理数据可视化分析系统-视频展示

基于大数据的人体生理指标管理数据可视化分析系统-图片展示

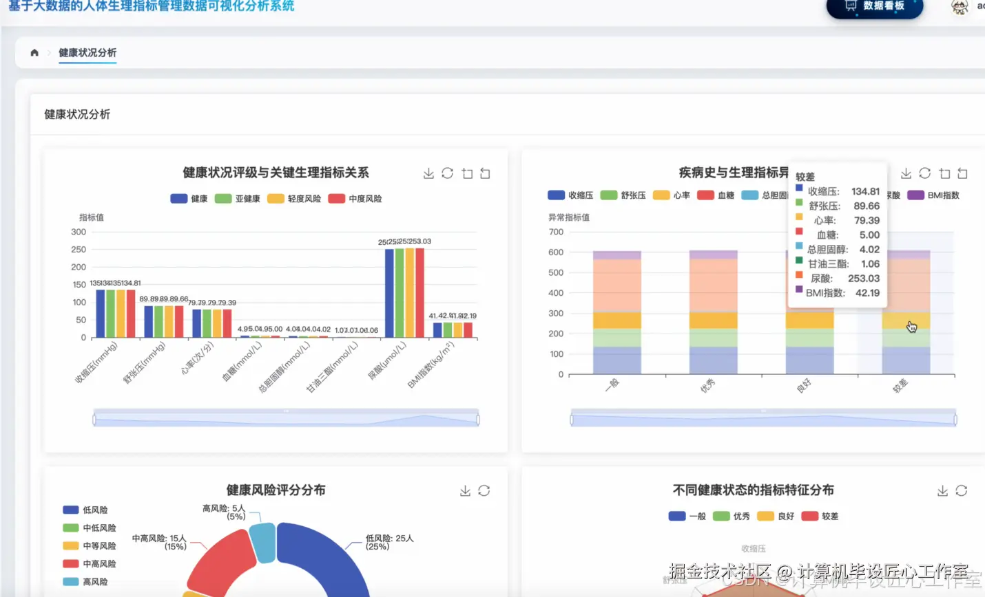
在这里插入图片描述 在这里插入图片描述 在这里插入图片描述 在这里插入图片描述 在这里插入图片描述 在这里插入图片描述 在这里插入图片描述

基于大数据的人体生理指标管理数据可视化分析系统-代码展示

from pyspark.sql import SparkSession
from pyspark.sql.functions import col, avg, stddev, count, when, isnan, isnull
from pyspark.ml.feature import VectorAssembler, StandardScaler
from pyspark.ml.clustering import KMeans
from pyspark.ml.evaluation import ClusteringEvaluator
import pandas as pd
import numpy as np
from django.http import JsonResponse
spark = SparkSession.builder.appName("HealthDataAnalysis").config("spark.sql.adaptive.enabled", "true").config("spark.sql.adaptive.coalescePartitions.enabled", "true").getOrCreate()
def analyze_gender_physiological_differences(request):
    df = spark.read.format("csv").option("header", "true").option("inferSchema", "true").load("hdfs://localhost:9000/health_data/physiological_indicators.csv")
    df_clean = df.filter(col("性别").isNotNull() & col("血压收缩压").isNotNull() & col("血压舒张压").isNotNull() & col("心率").isNotNull() & col("血糖").isNotNull())
    gender_stats = df_clean.groupBy("性别").agg(
        avg("血压收缩压").alias("avg_systolic"),
        stddev("血压收缩压").alias("std_systolic"),
        avg("血压舒张压").alias("avg_diastolic"),
        stddev("血压舒张压").alias("std_diastolic"),
        avg("心率").alias("avg_heart_rate"),
        stddev("心率").alias("std_heart_rate"),
        avg("血糖").alias("avg_blood_sugar"),
        stddev("血糖").alias("std_blood_sugar"),
        count("*").alias("sample_count")
    )
    male_data = gender_stats.filter(col("性别") == "男").collect()[0]
    female_data = gender_stats.filter(col("性别") == "女").collect()[0]
    systolic_diff = abs(male_data["avg_systolic"] - female_data["avg_systolic"])
    diastolic_diff = abs(male_data["avg_diastolic"] - female_data["avg_diastolic"])
    heart_rate_diff = abs(male_data["avg_heart_rate"] - female_data["avg_heart_rate"])
    blood_sugar_diff = abs(male_data["avg_blood_sugar"] - female_data["avg_blood_sugar"])
    analysis_result = {
        "male_stats": {
            "systolic_pressure": {"mean": round(male_data["avg_systolic"], 2), "std": round(male_data["std_systolic"], 2)},
            "diastolic_pressure": {"mean": round(male_data["avg_diastolic"], 2), "std": round(male_data["std_diastolic"], 2)},
            "heart_rate": {"mean": round(male_data["avg_heart_rate"], 2), "std": round(male_data["std_heart_rate"], 2)},
            "blood_sugar": {"mean": round(male_data["avg_blood_sugar"], 2), "std": round(male_data["std_blood_sugar"], 2)},
            "sample_count": male_data["sample_count"]
        },
        "female_stats": {
            "systolic_pressure": {"mean": round(female_data["avg_systolic"], 2), "std": round(female_data["std_systolic"], 2)},
            "diastolic_pressure": {"mean": round(female_data["avg_diastolic"], 2), "std": round(female_data["std_diastolic"], 2)},
            "heart_rate": {"mean": round(female_data["avg_heart_rate"], 2), "std": round(female_data["std_heart_rate"], 2)},
            "blood_sugar": {"mean": round(female_data["avg_blood_sugar"], 2), "std": round(female_data["std_blood_sugar"], 2)},
            "sample_count": female_data["sample_count"]
        },
        "differences": {
            "systolic_pressure_diff": round(systolic_diff, 2),
            "diastolic_pressure_diff": round(diastolic_diff, 2),
            "heart_rate_diff": round(heart_rate_diff, 2),
            "blood_sugar_diff": round(blood_sugar_diff, 2)
        }
    }
    return JsonResponse({"status": "success", "data": analysis_result})
def calculate_health_risk_score(request):
    df = spark.read.format("csv").option("header", "true").option("inferSchema", "true").load("hdfs://localhost:9000/health_data/physiological_indicators.csv")
    df_clean = df.filter(col("血压收缩压").isNotNull() & col("血压舒张压").isNotNull() & col("血糖").isNotNull() & col("总胆固醇").isNotNull() & col("甘油三酯").isNotNull())
    df_with_scores = df_clean.withColumn("bp_score", 
        when(col("血压收缩压") >= 160, 4)
        .when(col("血压收缩压") >= 140, 3)
        .when(col("血压收缩压") >= 130, 2)
        .when(col("血压收缩压") >= 120, 1)
        .otherwise(0)
    ).withColumn("bs_score",
        when(col("血糖") >= 11.1, 4)
        .when(col("血糖") >= 7.8, 3)
        .when(col("血糖") >= 6.1, 2)
        .when(col("血糖") >= 5.6, 1)
        .otherwise(0)
    ).withColumn("chol_score",
        when(col("总胆固醇") >= 7.2, 4)
        .when(col("总胆固醇") >= 6.2, 3)
        .when(col("总胆固醇") >= 5.7, 2)
        .when(col("总胆固醇") >= 5.2, 1)
        .otherwise(0)
    ).withColumn("tg_score",
        when(col("甘油三酯") >= 5.6, 4)
        .when(col("甘油三酯") >= 2.3, 3)
        .when(col("甘油三酯") >= 1.7, 2)
        .when(col("甘油三酯") >= 1.1, 1)
        .otherwise(0)
    )
    df_risk = df_with_scores.withColumn("total_risk_score", 
        col("bp_score") + col("bs_score") + col("chol_score") + col("tg_score")
    ).withColumn("risk_level",
        when(col("total_risk_score") >= 12, "极高风险")
        .when(col("total_risk_score") >= 9, "高风险")
        .when(col("total_risk_score") >= 6, "中风险")
        .when(col("total_risk_score") >= 3, "低风险")
        .otherwise("正常")
    )
    risk_distribution = df_risk.groupBy("risk_level").agg(count("*").alias("count")).collect()
    avg_score_by_age = df_risk.withColumn("age_group",
        when(col("年龄") < 30, "30岁以下")
        .when(col("年龄") < 40, "30-40岁")
        .when(col("年龄") < 50, "40-50岁")
        .when(col("年龄") < 60, "50-60岁")
        .otherwise("60岁以上")
    ).groupBy("age_group").agg(avg("total_risk_score").alias("avg_score")).collect()
    total_count = df_risk.count()
    risk_stats = {}
    for row in risk_distribution:
        risk_stats[row["risk_level"]] = {
            "count": row["count"],
            "percentage": round((row["count"] / total_count) * 100, 2)
        }
    age_risk_stats = {}
    for row in avg_score_by_age:
        age_risk_stats[row["age_group"]] = round(row["avg_score"], 2)
    return JsonResponse({
        "status": "success", 
        "data": {
            "risk_distribution": risk_stats,
            "age_group_risk": age_risk_stats,
            "total_samples": total_count
        }
    })
def physiological_clustering_analysis(request):
    df = spark.read.format("csv").option("header", "true").option("inferSchema", "true").load("hdfs://localhost:9000/health_data/physiological_indicators.csv")
    feature_cols = ["血压收缩压", "血压舒张压", "心率", "血糖", "总胆固醇", "甘油三酯", "尿酸"]
    df_features = df.select(feature_cols + ["ID", "性别", "年龄"]).dropna()
    assembler = VectorAssembler(inputCols=feature_cols, outputCol="features")
    df_vector = assembler.transform(df_features)
    scaler = StandardScaler(inputCol="features", outputCol="scaled_features", withStd=True, withMean=True)
    scaler_model = scaler.fit(df_vector)
    df_scaled = scaler_model.transform(df_vector)
    silhouette_scores = []
    k_values = range(2, 8)
    for k in k_values:
        kmeans = KMeans(k=k, seed=42, featuresCol="scaled_features", predictionCol="cluster")
        model = kmeans.fit(df_scaled)
        predictions = model.transform(df_scaled)
        evaluator = ClusteringEvaluator(featuresCol="scaled_features", predictionCol="cluster")
        silhouette = evaluator.evaluate(predictions)
        silhouette_scores.append((k, silhouette))
    optimal_k = max(silhouette_scores, key=lambda x: x[1])[0]
    final_kmeans = KMeans(k=optimal_k, seed=42, featuresCol="scaled_features", predictionCol="cluster")
    final_model = final_kmeans.fit(df_scaled)
    clustered_df = final_model.transform(df_scaled)
    cluster_stats = clustered_df.groupBy("cluster").agg(
        count("*").alias("count"),
        avg("血压收缩压").alias("avg_systolic"),
        avg("血压舒张压").alias("avg_diastolic"),
        avg("心率").alias("avg_heart_rate"),
        avg("血糖").alias("avg_blood_sugar"),
        avg("总胆固醇").alias("avg_cholesterol"),
        avg("甘油三酯").alias("avg_triglyceride"),
        avg("尿酸").alias("avg_uric_acid")
    ).collect()
    gender_cluster_dist = clustered_df.groupBy("cluster", "性别").agg(count("*").alias("count")).collect()
    age_cluster_dist = clustered_df.withColumn("age_group",
        when(col("年龄") < 30, "30岁以下")
        .when(col("年龄") < 40, "30-40岁")
        .when(col("年龄") < 50, "40-50岁")
        .when(col("年龄") < 60, "50-60岁")
        .otherwise("60岁以上")
    ).groupBy("cluster", "age_group").agg(count("*").alias("count")).collect()
    cluster_analysis = {}
    for row in cluster_stats:
        cluster_id = row["cluster"]
        cluster_analysis[f"cluster_{cluster_id}"] = {
            "sample_count": row["count"],
            "characteristics": {
                "avg_systolic_pressure": round(row["avg_systolic"], 2),
                "avg_diastolic_pressure": round(row["avg_diastolic"], 2),
                "avg_heart_rate": round(row["avg_heart_rate"], 2),
                "avg_blood_sugar": round(row["avg_blood_sugar"], 2),
                "avg_cholesterol": round(row["avg_cholesterol"], 2),
                "avg_triglyceride": round(row["avg_triglyceride"], 2),
                "avg_uric_acid": round(row["avg_uric_acid"], 2)
            }
        }
    gender_distribution = {}
    for row in gender_cluster_dist:
        cluster_key = f"cluster_{row['cluster']}"
        if cluster_key not in gender_distribution:
            gender_distribution[cluster_key] = {}
        gender_distribution[cluster_key][row["性别"]] = row["count"]
    age_distribution = {}
    for row in age_cluster_dist:
        cluster_key = f"cluster_{row['cluster']}"
        if cluster_key not in age_distribution:
            age_distribution[cluster_key] = {}
        age_distribution[cluster_key][row["age_group"]] = row["count"]
    return JsonResponse({
        "status": "success",
        "data": {
            "optimal_clusters": optimal_k,
            "silhouette_scores": dict(silhouette_scores),
            "cluster_analysis": cluster_analysis,
            "gender_distribution": gender_distribution,
            "age_distribution": age_distribution
        }
    })

基于大数据的人体生理指标管理数据可视化分析系统-结语

👇🏻 精彩专栏推荐订阅 👇🏻 不然下次找不到哟~

Java实战项目

Python实战项目

微信小程序|安卓实战项目

大数据实战项目

PHP|C#.NET|Golang实战项目

🍅 主页获取源码联系🍅