基于大数据的NBA美国职业篮球联赛数据分析可视化系统【python毕设项目、python实战、课程毕设、毕设必备项目、可视化大屏、大数据毕设选题、大数据毕设项目

86 阅读7分钟

💖💖作者:计算机毕业设计小途 💙💙个人简介:曾长期从事计算机专业培训教学,本人也热爱上课教学,语言擅长Java、微信小程序、Python、Golang、安卓Android等,开发项目包括大数据、深度学习、网站、小程序、安卓、算法。平常会做一些项目定制化开发、代码讲解、答辩教学、文档编写、也懂一些降重方面的技巧。平常喜欢分享一些自己开发中遇到的问题的解决办法,也喜欢交流技术,大家有技术代码这一块的问题可以问我! 💛💛想说的话:感谢大家的关注与支持! 💜💜 网站实战项目 安卓/小程序实战项目 大数据实战项目 深度学习实战项目

@TOC

基于大数据的NBA美国职业篮球联赛数据分析可视化系统介绍

基于大数据的NBA美国职业篮球联赛数据分析可视化系统是一套采用Hadoop+Spark大数据处理框架构建的专业体育数据分析平台,该系统通过HDFS分布式文件系统存储海量NBA比赛数据,利用Spark SQL进行高效的数据查询与处理,结合Pandas和NumPy进行深度数据挖掘与统计分析,为用户提供全方位的篮球数据洞察服务。系统采用前后端分离的架构设计,后端基于Django框架或Spring Boot框架构建RESTful API接口,前端运用Vue.js+ElementUI组件库开发响应式用户界面,集成Echarts图表库实现丰富的数据可视化效果,通过HTML、CSS、JavaScript和jQuery技术栈确保良好的用户交互体验。系统核心功能涵盖球员表现分析模块,深入挖掘球员各项技术统计数据及表现趋势;比赛阶段分析模块,对常规赛、季后赛等不同阶段进行对比分析;发展趋势分析模块,基于历史数据预测球员及球队未来发展走向;团队实力分析模块,综合评估各支球队的整体实力水平;数据关系分析模块,探索各项数据指标之间的内在关联性;同时配备大屏可视化展示功能,以直观震撼的图表形式呈现分析结果,另外系统还提供完善的用户管理功能包括个人信息维护、密码修改等基础服务,整个系统以MySQL作为关系型数据库存储用户信息和处理结果,充分展现了大数据技术在体育数据分析领域的强大应用价值。

基于大数据的NBA美国职业篮球联赛数据分析可视化系统演示视频

演示视频

基于大数据的NBA美国职业篮球联赛数据分析可视化系统演示图片

比赛阶段分析.png

动态数据大屏.png

发展趋势分析.png

静态数据大屏.png

球员表现分析.png

数据关系分析.png

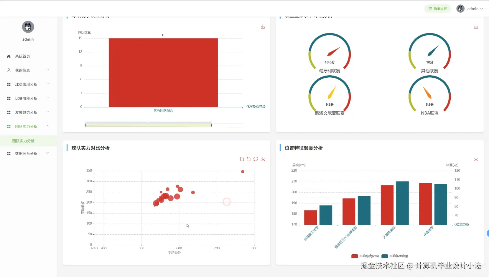
团队实力分析.png

基于大数据的NBA美国职业篮球联赛数据分析可视化系统代码展示

spark = SparkSession.builder.appName("NBA_Data_Analysis").config("spark.sql.adaptive.enabled", "true").config("spark.sql.adaptive.coalescePartitions.enabled", "true").getOrCreate()
def analyze_player_performance(request):
    player_id = request.GET.get('player_id')
    season = request.GET.get('season', '2023-24')
    df = spark.read.format("jdbc").option("url", "jdbc:mysql://localhost:3306/nba_db").option("dbtable", "player_stats").option("user", "root").option("password", "password").load()
    player_df = df.filter(df.player_id == player_id).filter(df.season == season)
    collected_data = player_df.collect()
    if not collected_data:
        return JsonResponse({'error': 'Player data not found'}, status=404)
    stats_pd = pd.DataFrame([row.asDict() for row in collected_data])
    avg_points = float(stats_pd['points'].mean())
    avg_rebounds = float(stats_pd['rebounds'].mean())
    avg_assists = float(stats_pd['assists'].mean())
    shooting_percentage = float(stats_pd['field_goals_made'].sum() / stats_pd['field_goals_attempted'].sum() * 100)
    performance_trend = []
    for i in range(len(stats_pd)):
        recent_games = stats_pd.iloc[max(0, i-4):i+1]
        trend_score = recent_games['points'].mean() + recent_games['rebounds'].mean() + recent_games['assists'].mean()
        performance_trend.append(float(trend_score))
    consistency_score = 100 - (np.std(stats_pd['points']) / np.mean(stats_pd['points']) * 100)
    peak_performance = stats_pd.loc[stats_pd['points'].idxmax()]
    efficiency_rating = (avg_points + avg_rebounds + avg_assists) / (stats_pd['turnovers'].mean() + 1)
    monthly_performance = stats_pd.groupby(pd.to_datetime(stats_pd['game_date']).dt.month).agg({'points': 'mean', 'rebounds': 'mean', 'assists': 'mean'}).to_dict('index')
    home_away_split = stats_pd.groupby('home_away').agg({'points': 'mean', 'shooting_percentage': 'mean'}).to_dict('index')
    clutch_performance = stats_pd[stats_pd['game_time_remaining'] <= 300].agg({'points': 'mean', 'shooting_percentage': 'mean'}).to_dict()
    return JsonResponse({'avg_points': avg_points, 'avg_rebounds': avg_rebounds, 'avg_assists': avg_assists, 'shooting_percentage': shooting_percentage, 'performance_trend': performance_trend, 'consistency_score': consistency_score, 'peak_performance': peak_performance.to_dict(), 'efficiency_rating': efficiency_rating, 'monthly_performance': monthly_performance, 'home_away_split': home_away_split, 'clutch_performance': clutch_performance})
def analyze_game_stage_performance(request):
    season = request.GET.get('season', '2023-24')
    team_id = request.GET.get('team_id')
    games_df = spark.read.format("jdbc").option("url", "jdbc:mysql://localhost:3306/nba_db").option("dbtable", "game_stats").option("user", "root").option("password", "password").load()
    team_games = games_df.filter(games_df.season == season)
    if team_id:
        team_games = team_games.filter((games_df.home_team_id == team_id) | (games_df.away_team_id == team_id))
    regular_season = team_games.filter(team_games.game_type == 'regular')
    playoffs = team_games.filter(team_games.game_type == 'playoff')
    regular_pd = pd.DataFrame([row.asDict() for row in regular_season.collect()])
    playoff_pd = pd.DataFrame([row.asDict() for row in playoffs.collect()])
    regular_stats = {'avg_points': float(regular_pd['points'].mean()), 'avg_rebounds': float(regular_pd['rebounds'].mean()), 'avg_assists': float(regular_pd['assists'].mean()), 'win_rate': float(regular_pd['result'].value_counts().get('W', 0) / len(regular_pd))}
    playoff_stats = {'avg_points': float(playoff_pd['points'].mean()) if len(playoff_pd) > 0 else 0, 'avg_rebounds': float(playoff_pd['rebounds'].mean()) if len(playoff_pd) > 0 else 0, 'avg_assists': float(playoff_pd['assists'].mean()) if len(playoff_pd) > 0 else 0, 'win_rate': float(playoff_pd['result'].value_counts().get('W', 0) / len(playoff_pd)) if len(playoff_pd) > 0 else 0}
    stage_comparison = {'points_diff': playoff_stats['avg_points'] - regular_stats['avg_points'], 'rebounds_diff': playoff_stats['avg_rebounds'] - regular_stats['avg_rebounds'], 'assists_diff': playoff_stats['avg_assists'] - regular_stats['avg_assists'], 'win_rate_diff': playoff_stats['win_rate'] - regular_stats['win_rate']}
    monthly_progression = regular_pd.groupby(pd.to_datetime(regular_pd['game_date']).dt.month).agg({'points': 'mean', 'win_rate': lambda x: (x == 'W').mean()}).to_dict('index')
    quarter_performance = regular_pd.groupby('quarter').agg({'points': 'mean', 'field_goal_percentage': 'mean'}).to_dict('index')
    clutch_games = regular_pd[regular_pd['point_differential'].abs() <= 5]
    clutch_performance = {'games_count': len(clutch_games), 'win_rate': float((clutch_games['result'] == 'W').mean()), 'avg_scoring': float(clutch_games['points'].mean())}
    back_to_back = regular_pd[regular_pd['days_rest'] == 0]
    rest_impact = {'back_to_back_win_rate': float((back_to_back['result'] == 'W').mean()), 'rested_win_rate': float((regular_pd[regular_pd['days_rest'] >= 2]['result'] == 'W').mean()), 'performance_drop': float(regular_pd['points'].mean() - back_to_back['points'].mean())}
    return JsonResponse({'regular_season': regular_stats, 'playoffs': playoff_stats, 'stage_comparison': stage_comparison, 'monthly_progression': monthly_progression, 'quarter_performance': quarter_performance, 'clutch_performance': clutch_performance, 'rest_impact': rest_impact})
def analyze_team_strength(request):
    season = request.GET.get('season', '2023-24')
    teams_df = spark.read.format("jdbc").option("url", "jdbc:mysql://localhost:3306/nba_db").option("dbtable", "team_stats").option("user", "root").option("password", "password").load()
    season_teams = teams_df.filter(teams_df.season == season)
    teams_pd = pd.DataFrame([row.asDict() for row in season_teams.collect()])
    teams_pd['offensive_rating'] = (teams_pd['points_per_game'] / teams_pd['possessions_per_game']) * 100
    teams_pd['defensive_rating'] = (teams_pd['opponent_points_per_game'] / teams_pd['opponent_possessions_per_game']) * 100
    teams_pd['net_rating'] = teams_pd['offensive_rating'] - teams_pd['defensive_rating']
    teams_pd['pace'] = teams_pd['possessions_per_game']
    teams_pd['true_shooting'] = teams_pd['points'] / (2 * (teams_pd['field_goals_attempted'] + 0.44 * teams_pd['free_throws_attempted']))
    teams_pd['effective_fg_pct'] = (teams_pd['field_goals_made'] + 0.5 * teams_pd['three_pointers_made']) / teams_pd['field_goals_attempted']
    teams_pd['turnover_rate'] = teams_pd['turnovers'] / teams_pd['possessions_per_game']
    teams_pd['rebounding_rate'] = (teams_pd['offensive_rebounds'] + teams_pd['defensive_rebounds']) / (teams_pd['offensive_rebounds'] + teams_pd['defensive_rebounds'] + teams_pd['opponent_offensive_rebounds'] + teams_pd['opponent_defensive_rebounds'])
    teams_pd['strength_score'] = (teams_pd['net_rating'] * 0.4) + (teams_pd['win_percentage'] * 100 * 0.3) + (teams_pd['true_shooting'] * 100 * 0.2) + (teams_pd['rebounding_rate'] * 100 * 0.1)
    team_rankings = teams_pd.nlargest(30, 'strength_score')[['team_name', 'strength_score', 'net_rating', 'offensive_rating', 'defensive_rating']].to_dict('records')
    offensive_leaders = teams_pd.nlargest(10, 'offensive_rating')[['team_name', 'offensive_rating', 'points_per_game']].to_dict('records')
    defensive_leaders = teams_pd.nsmallest(10, 'defensive_rating')[['team_name', 'defensive_rating', 'opponent_points_per_game']].to_dict('records')
    correlation_matrix = teams_pd[['win_percentage', 'net_rating', 'true_shooting', 'turnover_rate', 'rebounding_rate']].corr().to_dict()
    strength_distribution = {'elite': len(teams_pd[teams_pd['strength_score'] >= 70]), 'good': len(teams_pd[(teams_pd['strength_score'] >= 50) & (teams_pd['strength_score'] < 70)]), 'average': len(teams_pd[(teams_pd['strength_score'] >= 30) & (teams_pd['strength_score'] < 50)]), 'below_average': len(teams_pd[teams_pd['strength_score'] < 30])}
    conference_comparison = teams_pd.groupby('conference').agg({'strength_score': 'mean', 'net_rating': 'mean', 'win_percentage': 'mean'}).to_dict('index')
    home_away_advantage = teams_pd.groupby('team_name').agg({'home_win_pct': 'mean', 'away_win_pct': 'mean'}).mean().to_dict()
    return JsonResponse({'team_rankings': team_rankings, 'offensive_leaders': offensive_leaders, 'defensive_leaders': defensive_leaders, 'correlation_matrix': correlation_matrix, 'strength_distribution': strength_distribution, 'conference_comparison': conference_comparison, 'home_away_advantage': home_away_advantage})

基于大数据的NBA美国职业篮球联赛数据分析可视化系统文档展示

文档.png

💖💖作者:计算机毕业设计小途 💙💙个人简介:曾长期从事计算机专业培训教学,本人也热爱上课教学,语言擅长Java、微信小程序、Python、Golang、安卓Android等,开发项目包括大数据、深度学习、网站、小程序、安卓、算法。平常会做一些项目定制化开发、代码讲解、答辩教学、文档编写、也懂一些降重方面的技巧。平常喜欢分享一些自己开发中遇到的问题的解决办法,也喜欢交流技术,大家有技术代码这一块的问题可以问我! 💛💛想说的话:感谢大家的关注与支持! 💜💜 网站实战项目 安卓/小程序实战项目 大数据实战项目 深度学习实战项目