基于大数据的新疆特产销售数据可视化分析系统【python项目、python毕设、Hadoop、课程毕设、毕业选题、数据分析、数据爬取、数据可视化】

52 阅读4分钟

💖💖作者:计算机编程小咖 💙💙个人简介:曾长期从事计算机专业培训教学,本人也热爱上课教学,语言擅长Java、微信小程序、Python、Golang、安卓Android等,开发项目包括大数据、深度学习、网站、小程序、安卓、算法。平常会做一些项目定制化开发、代码讲解、答辩教学、文档编写、也懂一些降重方面的技巧。平常喜欢分享一些自己开发中遇到的问题的解决办法,也喜欢交流技术,大家有技术代码这一块的问题可以问我! 💛💛想说的话:感谢大家的关注与支持! 💜💜 网站实战项目 安卓/小程序实战项目 大数据实战项目 深度学习实战项目

@TOC

基于大数据的新疆特产销售数据可视化分析系统介绍

《基于大数据的新疆特产销售数据可视化分析系统》是一套融合现代大数据技术与可视化展示的综合性数据分析平台,该系统采用Hadoop+Spark大数据框架作为核心技术架构,通过分布式存储和并行计算能力处理海量的新疆特产销售数据,并运用Spark SQL进行高效的数据查询与分析处理。系统后端基于Spring Boot框架构建稳定的服务层,前端采用Vue+ElementUI+Echarts技术栈打造直观友好的用户界面,通过MySQL数据库存储结构化数据,利用Pandas和NumPy进行深度数据挖掘与统计分析。系统功能涵盖完整的用户管理模块,包括个人信息维护、密码管理等基础功能,更重要的是提供了强大的数据分析功能模块,具体包括商品品类分析、店铺销售分析、价格与规格分析、地域分布分析以及营销词云分析等多维度分析功能,通过大屏可视化模块将复杂的数据分析结果以图表、地图、词云等多种可视化形式进行直观展示,帮助用户深入了解新疆特产在不同地区、不同品类、不同价格区间的销售规律和市场趋势,为新疆特产销售决策提供科学的数据支撑和智能化的分析工具。

基于大数据的新疆特产销售数据可视化分析系统演示视频

演示视频

基于大数据的新疆特产销售数据可视化分析系统演示图片

地域分布分析.png

店铺销售分析.png

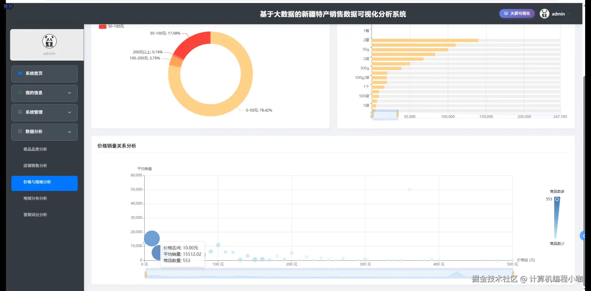
价格与规格分析.png

商品品类分析.png

数据大屏上.png

数据大屏下.png

营销词云分析.png

基于大数据的新疆特产销售数据可视化分析系统代码展示

SparkSession spark = SparkSession.builder().appName("新疆特产销售数据分析").config("spark.master", "local[*]").getOrCreate();
Dataset<Row> salesData = spark.read().format("jdbc").option("url", "jdbc:mysql://localhost:3306/xinjiang_sales").option("dbtable", "sales_data").option("user", "root").option("password", "password").load();
public List<Map<String, Object>> analyzeProductCategory() {
    Dataset<Row> categoryData = salesData.filter(col("product_category").isNotNull()).groupBy("product_category").agg(sum("sales_amount").as("total_sales"), count("order_id").as("order_count"), avg("unit_price").as("avg_price"), max("sales_amount").as("max_sales"), min("sales_amount").as("min_sales"));
    Dataset<Row> categoryRank = categoryData.orderBy(col("total_sales").desc());
    List<Row> categoryResults = categoryRank.collectAsList();
    List<Map<String, Object>> resultList = new ArrayList<>();
    for (Row row : categoryResults) {
        Map<String, Object> categoryMap = new HashMap<>();
        categoryMap.put("category", row.getString(0));
        categoryMap.put("totalSales", row.getDouble(1));
        categoryMap.put("orderCount", row.getLong(2));
        categoryMap.put("avgPrice", row.getDouble(3));
        categoryMap.put("maxSales", row.getDouble(4));
        categoryMap.put("minSales", row.getDouble(5));
        double salesRatio = row.getDouble(1) / categoryData.agg(sum("total_sales")).collectAsList().get(0).getDouble(0) * 100;
        categoryMap.put("salesRatio", Math.round(salesRatio * 100.0) / 100.0);
        categoryMap.put("profitMargin", calculateProfitMargin(row.getString(0)));
        resultList.add(categoryMap);
    }
    return resultList;
}
public List<Map<String, Object>> analyzeShopSales() {
    Dataset<Row> shopData = salesData.filter(col("shop_id").isNotNull()).groupBy("shop_id", "shop_name").agg(sum("sales_amount").as("shop_total_sales"), count("order_id").as("shop_order_count"), countDistinct("customer_id").as("unique_customers"), avg("sales_amount").as("avg_order_value"));
    Dataset<Row> shopWithPerformance = shopData.withColumn("customer_retention", col("shop_order_count").divide(col("unique_customers"))).withColumn("sales_per_customer", col("shop_total_sales").divide(col("unique_customers")));
    Dataset<Row> topShops = shopWithPerformance.orderBy(col("shop_total_sales").desc()).limit(20);
    List<Row> shopResults = topShops.collectAsList();
    List<Map<String, Object>> shopList = new ArrayList<>();
    for (Row row : shopResults) {
        Map<String, Object> shopMap = new HashMap<>();
        shopMap.put("shopId", row.getString(0));
        shopMap.put("shopName", row.getString(1));
        shopMap.put("totalSales", row.getDouble(2));
        shopMap.put("orderCount", row.getLong(3));
        shopMap.put("uniqueCustomers", row.getLong(4));
        shopMap.put("avgOrderValue", row.getDouble(5));
        shopMap.put("customerRetention", Math.round(row.getDouble(6) * 100.0) / 100.0);
        shopMap.put("salesPerCustomer", Math.round(row.getDouble(7) * 100.0) / 100.0);
        shopMap.put("performanceScore", calculateShopPerformanceScore(row.getDouble(2), row.getLong(3), row.getLong(4)));
        shopMap.put("growthTrend", analyzeShopGrowthTrend(row.getString(0)));
        shopList.add(shopMap);
    }
    return shopList;
}
public List<Map<String, Object>> analyzeRegionalDistribution() {
    Dataset<Row> regionData = salesData.filter(col("customer_province").isNotNull()).groupBy("customer_province", "customer_city").agg(sum("sales_amount").as("region_sales"), count("order_id").as("region_orders"), countDistinct("customer_id").as("region_customers"), avg("unit_price").as("region_avg_price"));
    Dataset<Row> provinceData = regionData.groupBy("customer_province").agg(sum("region_sales").as("province_total_sales"), sum("region_orders").as("province_total_orders"), sum("region_customers").as("province_total_customers"));
    Dataset<Row> topProvinces = provinceData.orderBy(col("province_total_sales").desc());
    Dataset<Row> regionWithDensity = regionData.withColumn("sales_density", col("region_sales").divide(col("region_customers"))).withColumn("order_frequency", col("region_orders").divide(col("region_customers")));
    List<Row> regionResults = regionWithDensity.orderBy(col("region_sales").desc()).collectAsList();
    List<Map<String, Object>> regionList = new ArrayList<>();
    for (Row row : regionResults) {
        Map<String, Object> regionMap = new HashMap<>();
        regionMap.put("province", row.getString(0));
        regionMap.put("city", row.getString(1));
        regionMap.put("regionSales", row.getDouble(2));
        regionMap.put("regionOrders", row.getLong(3));
        regionMap.put("regionCustomers", row.getLong(4));
        regionMap.put("avgPrice", row.getDouble(5));
        regionMap.put("salesDensity", Math.round(row.getDouble(6) * 100.0) / 100.0);
        regionMap.put("orderFrequency", Math.round(row.getDouble(7) * 100.0) / 100.0);
        regionMap.put("marketPotential", calculateMarketPotential(row.getString(0), row.getDouble(2), row.getLong(4)));
        regionMap.put("consumptionLevel", categorizeConsumptionLevel(row.getDouble(6)));
        regionList.add(regionMap);
    }
    return regionList;
}

基于大数据的新疆特产销售数据可视化分析系统文档展示

文档.png 💖💖作者:计算机编程小咖 💙💙个人简介:曾长期从事计算机专业培训教学,本人也热爱上课教学,语言擅长Java、微信小程序、Python、Golang、安卓Android等,开发项目包括大数据、深度学习、网站、小程序、安卓、算法。平常会做一些项目定制化开发、代码讲解、答辩教学、文档编写、也懂一些降重方面的技巧。平常喜欢分享一些自己开发中遇到的问题的解决办法,也喜欢交流技术,大家有技术代码这一块的问题可以问我! 💛💛想说的话:感谢大家的关注与支持! 💜💜 网站实战项目 安卓/小程序实战项目 大数据实战项目 深度学习实战项目