产品经理如何借力项目管理软件,驾驭复杂项目并准时上线?

83 阅读5分钟

在缺乏专职项目经理的团队中,产品经理常需身兼数职,确保项目按时交付。本文将以敏捷项目管理思维为纲,结合PMP等经典理论,拆解项目启动、实施、收尾三大阶段的核心要点,并详解如何利用PJMan项目进度管理软件将方法论落地,化复杂为清晰,最终实现高质量交付。

 产品经理的困境与破局点

“评审时风平浪静,提测时波涛汹涌”、“上线后效果平平,复盘时无从下手”……这些场景是许多产品经理的噩梦。当项目管理职责落在肩上时,仅靠Excel、钉钉/微信群的零散管理方式,极易导致信息失真、进度失控。

破局的关键,在于将个人经验转化为团队可遵循的标准化流程,并借助专业的项目管理工具(如PJMan)作为“战略仪表盘” ,实现从“人盯人”到“系统驱动”的升级,确保项目在时间、范围、质量的平衡中稳步推进。


一、启动阶段:谋定而后动,用工具固化“计划为纲”

此阶段的目标是对齐目标、明确范围、获得承诺,为项目奠定坚实基线。

1. 产品策划:从想法到可执行蓝图

  • 价值与目标量化:  在PJMan的项目文档Wiki功能中,清晰地记录项目背景、基于SMART原则的目标(如“9月30日前上线A功能,使用户留存率提升5%”),这将作为整个项目的北极星指标。
  • 需求结构化管理:  将PRD中的需求清单直接转化为PJMan中的任务列表需求池。每个需求可作为一条父任务,便于后续拆分和分配,确保需求不遗漏。

2. 需求评审:不仅仅是“评审”,更是“承诺会”

  • 会前共享:  将PJMan中的项目空间链接提前共享给参会者,让大家在会前就能熟悉项目框架,提升评审效率。
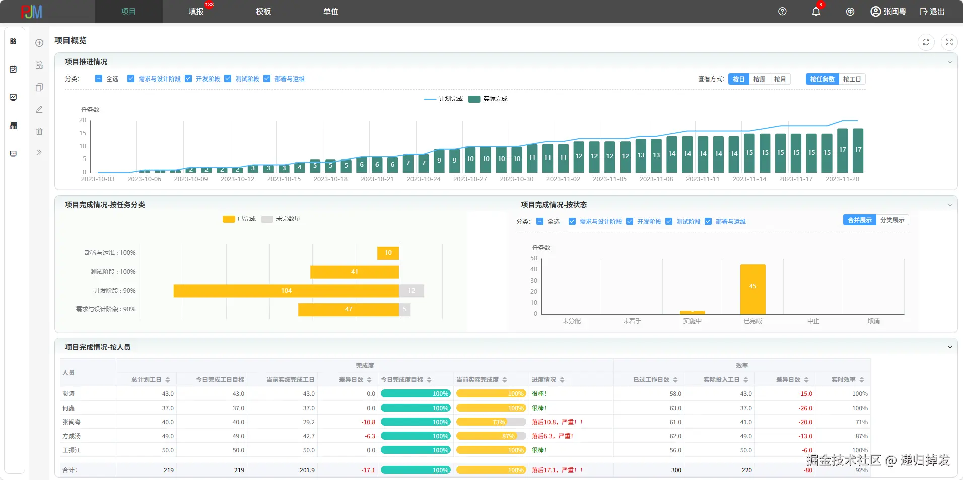
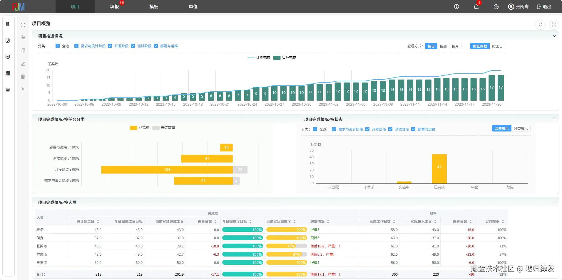
  • 会后固化成果:  评审会确定的排期、任务分工,直接录入PJMan生成项目主计划(甘特图) 。将排期表可视化,设定好里程碑(如“设计完成”、“开发完成”、“提测”、“上线”),所有相关方对计划一目了然,承诺就此固化。


二、实施阶段:透明化监控,动态应对风险

此阶段的核心是保障进度、控制风险、确保质量

1. 进度管理:让“完成率”不再是模糊的感觉

  • 任务拆解(WBS):  将开发任务按敏捷原则拆解为0.5-2天的细粒度任务,并在PJMan中分配给对应负责人。任务进度条让每个人完成了多少、还剩多少一目了然。
  • 每日站会的数据基础:  站会无需空谈“我昨天在忙”。会前,每位成员更新自己在PJMan中的任务状态(未开始/进行中/已完成/阻塞)。站会只需聚焦  “阻塞”任务,快速同步风险,效率极高。
  • 全局视角:  作为产品经理,你无需逐个询问进度。PJMan的项目仪表盘会实时汇总进度百分比,并通过甘特图的颜色变化直观显示任务延期风险,让你能提前干预。

2. 风险管理:从“救火”到“防火”

  • 风险登记册:  在PJMan中创建一个“风险清单”任务或使用其自定义字段功能,记录已识别的风险(如“第三方接口延迟风险”)、责任人及应对方案。
  • 阻塞问题跟踪:  任何在站会中暴露的阻塞问题,立即在PJMan中创建为特定类型的任务或“问题”,并指派负责人跟进,确保问题不被遗忘,直至解决。


三、收尾阶段:复盘沉淀,让经验产生复利

项目上线不是终点,而是组织能力提升的起点。

1. 上线与交付:  在PJMan中将项目状态标记为“已完成”,并归档所有相关文档、代码链接、测试报告等资产,形成完整的项目档案。

2. 复盘总结:

  • 数据说话:  回顾PJMan中记录的项目初始计划与实际完成时间线对比,客观分析延期或提前的原因。
  • 结构化复盘:  在PJMan的项目空间内创建一份复盘文档模板,引导团队围绕“目标回顾、过程分析、经验沉淀”进行讨论。将总结出的“Do/Don‘t List”直接保存在项目中,成为团队的知识资产。

****


总结:PJMan——产品经理的项目管理“副驾”

对于产品经理而言,项目管理并非要成为PMP专家,而是掌握核心框架,并找到一个得心应手的工具。厦门锦图科技的PJMan项目进度管理软件,正是为此而生。它通过:

  • 启动阶段计划可视化,统一团队认知。
  • 实施阶段进度透明化风险可视化,让你防患于未然。
  • 收尾阶段资料归档数据复盘,助力团队持续成长。

> 立即免费体验PJMan,让下一个复杂项目变得从容可控:pjman.tecjt.com/

讨论:你在项目管理中最大的挑战是什么?欢迎在评论区交流~