四年 4 版 Admin 演进,Max 终版开箱即用

489 阅读4分钟

前言

四年只做一件事:把 Admin 做成“开箱即用”从开源的 naive-ui-adminProPlus,再到今天的 Max,每一次迭代,都是数百家企业、数千开发者用订单和 Star 为我们“续的电”,真心谢谢你们,让我们不靠爱发电,而是靠价值长跑,NaiveAdmin Max,续杯下一程

技术栈

采用 Vue3NaiveUiTypescriptPiniaViteUnocss 主流技术栈 这套架构可以很方便自行个性化去定制布局,弥补之前的版本不少不足之处

痛点

用 Admin 框架时,你是不是也碰到或者担心过以下的问题?

  1. 想动一下布局,前端老手都怕改崩AI 更抓瞎
  2. 菜单和布局死死耦合,换个样式得扒层皮
  3. 配置拆得比洋葱还碎,追源码追到头晕
  4. 模板丑到甲方皱眉,业务再复杂一点就原地爆炸
  5. 没有“前后端一起打包”的企业级方案,想做 SaaS 多租户?从零开始
  6. 功能堆成山,拔不掉、插不进,项目越跑越重
  7. 出了问题翻 Issue、加群、@全员,三天没人回
  8. 公共组件少得可怜 无法真正节约开发时间
  9. 买个授权只能绑定一个开发者提问,多拉一个人——先打钱

解决方案

  1. 我们提供 精细化配置 如不同菜单区域宽度 高度 大量插槽 能够极大减少去 改动源码的风险
  2. 完全可以自定义菜单展示样式,甚至针对不同布局模式区域,还可以自行封装一个 menu 去展示
  3. 框架配置全部平面化,拒绝文件拆洋葱,减少研究琢磨配置,浪费时间
  4. 模板由设计师把控细节,专业前端开发者深度还原,最终呈现给 UI 设计师验收->上线
  5. 提供 专业的前后端解决方案 开箱即用,支持 JavaPHP 把时间省下来 开发业务
  6. 代码全部采用 模块化设计 不需要的直接删除即可 不会存在交叉依赖
  7. 作者和开发者亲自解答,为用户提供保姆式服务支持 甚至还能当技术顾问(开玩笑哈)
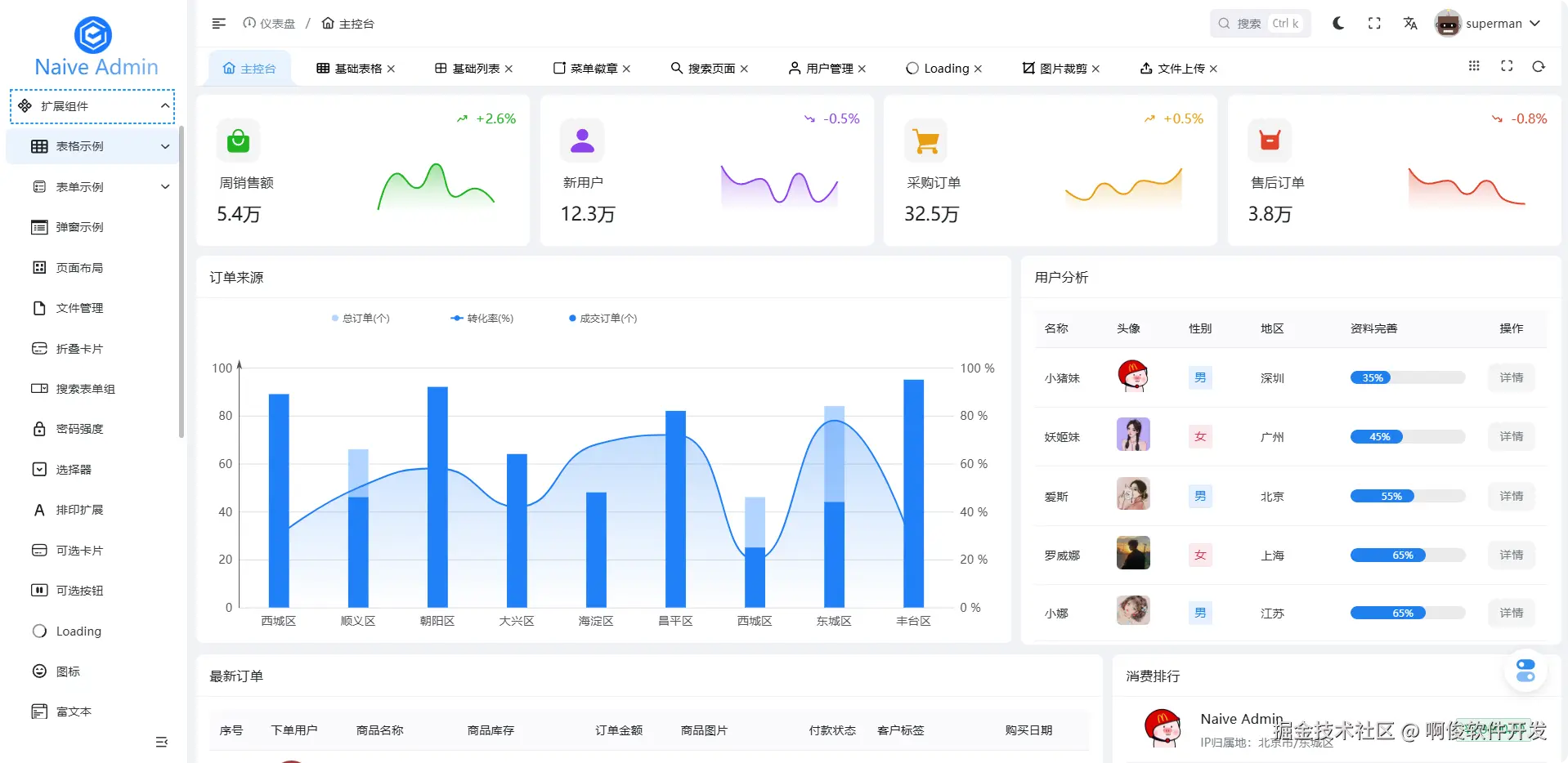
  8. 30+实用扩展组件,均来自经验累积,还在持续更新中...
  9. 提供专属讨论组提供技术支持服务,合理的情况下,没有限制

部分预览

登录页.png

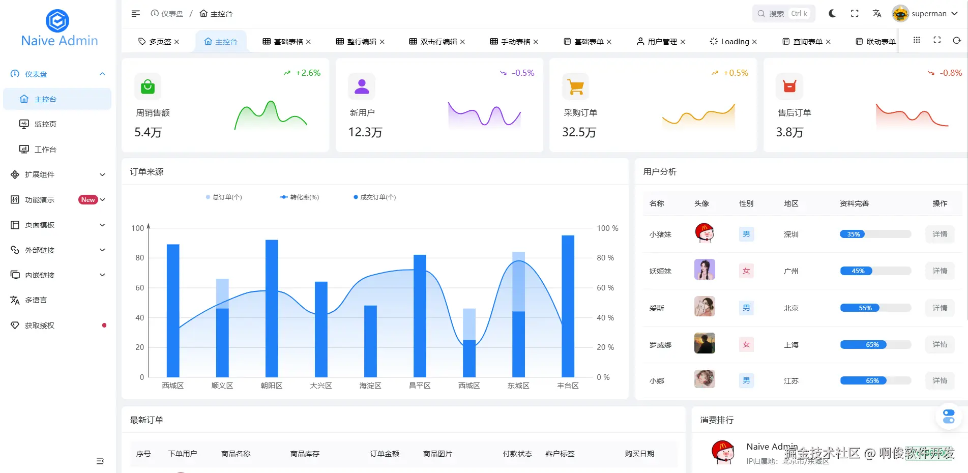
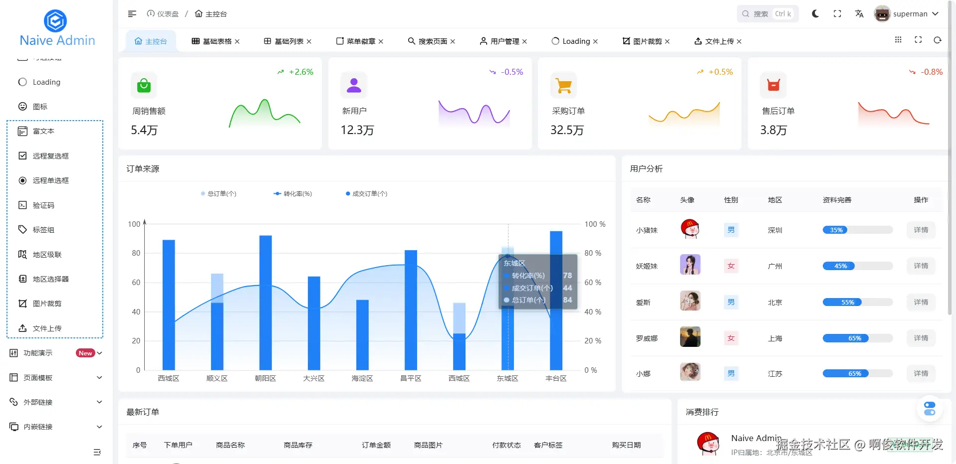
主控台-浅色.png

主控台-深色.png

查询列表.png

偏好配置-框架布局.png

偏好配置-主题设置.png

值得一提

布局模式

我们内置 7 中布局模式,包含:垂直布局,水平布局,双栏布局,混合双栏,侧边栏,混合侧边栏,内容全屏,几乎可以满足多数项目要求啦

布局模式.png

布局模式-2.png

内容全屏.png

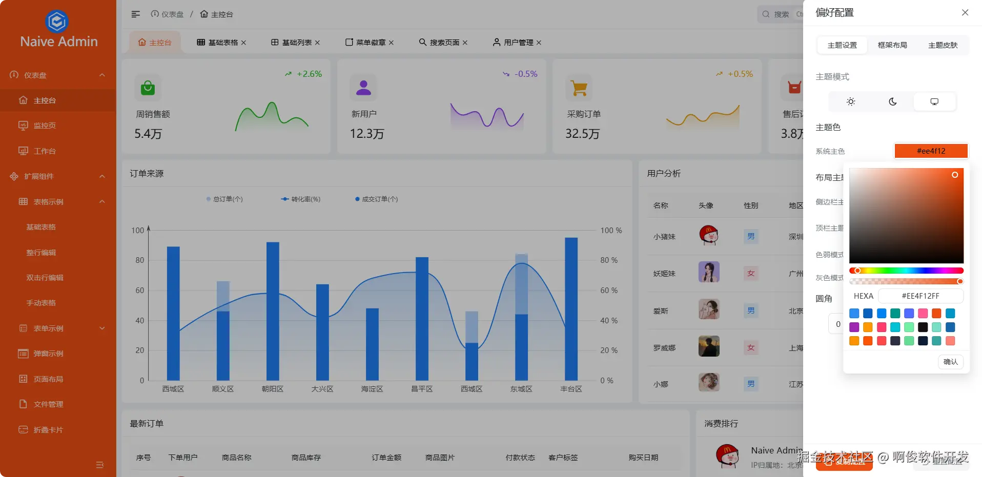
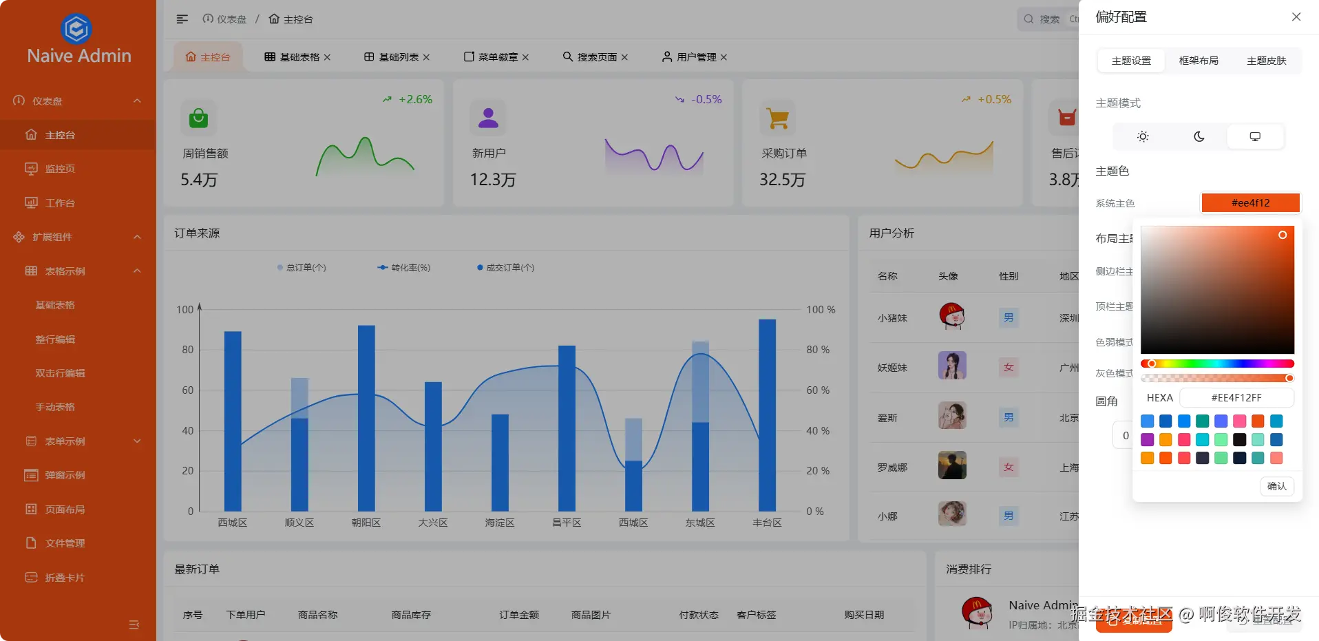
侧边栏主色

有时候有些项目,可能希望侧边栏是主色,来凸显系统的特色,框架内置,无需自行研究改CSS

侧边栏主色.png

侧边栏主色-2.png

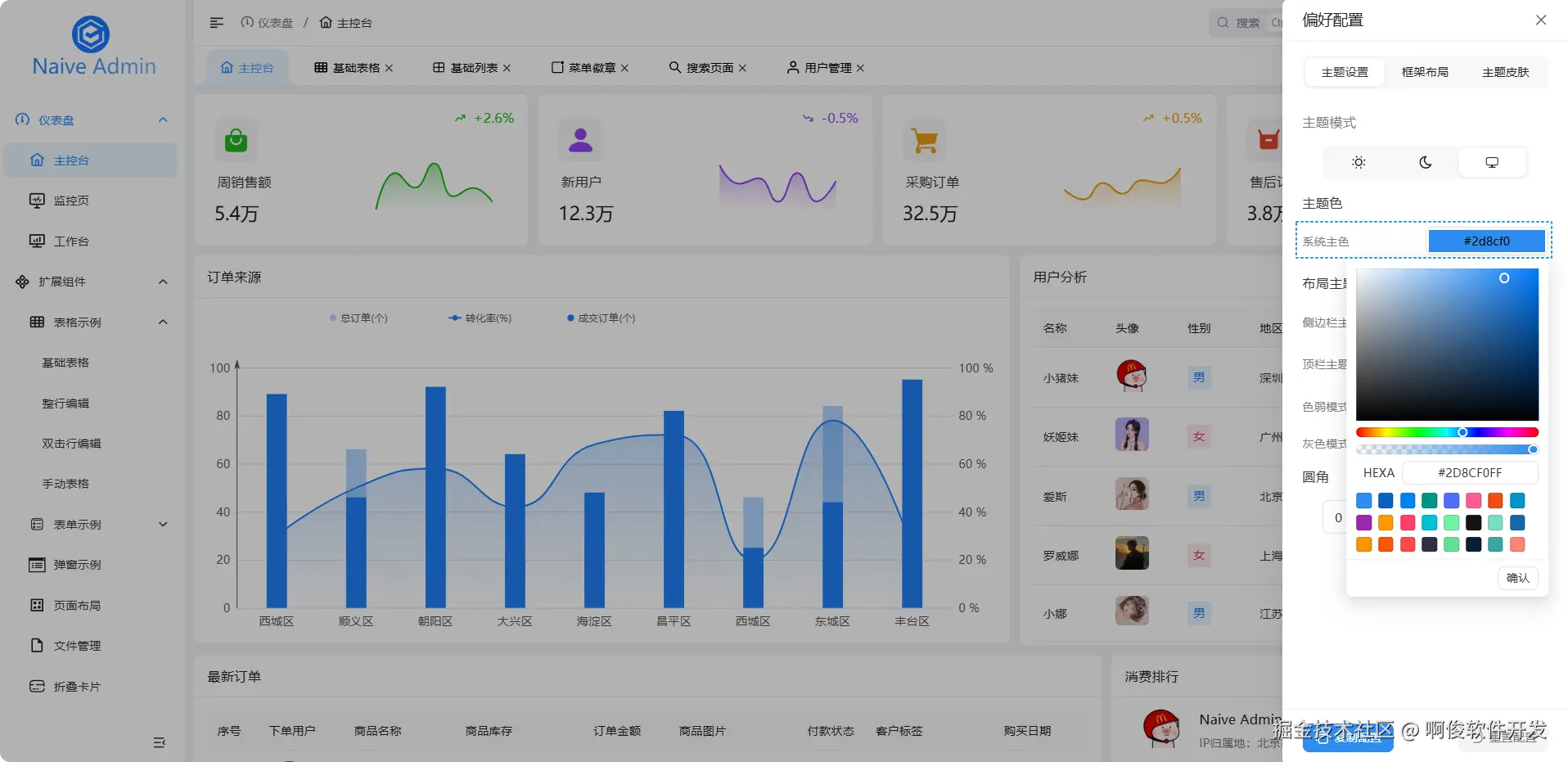
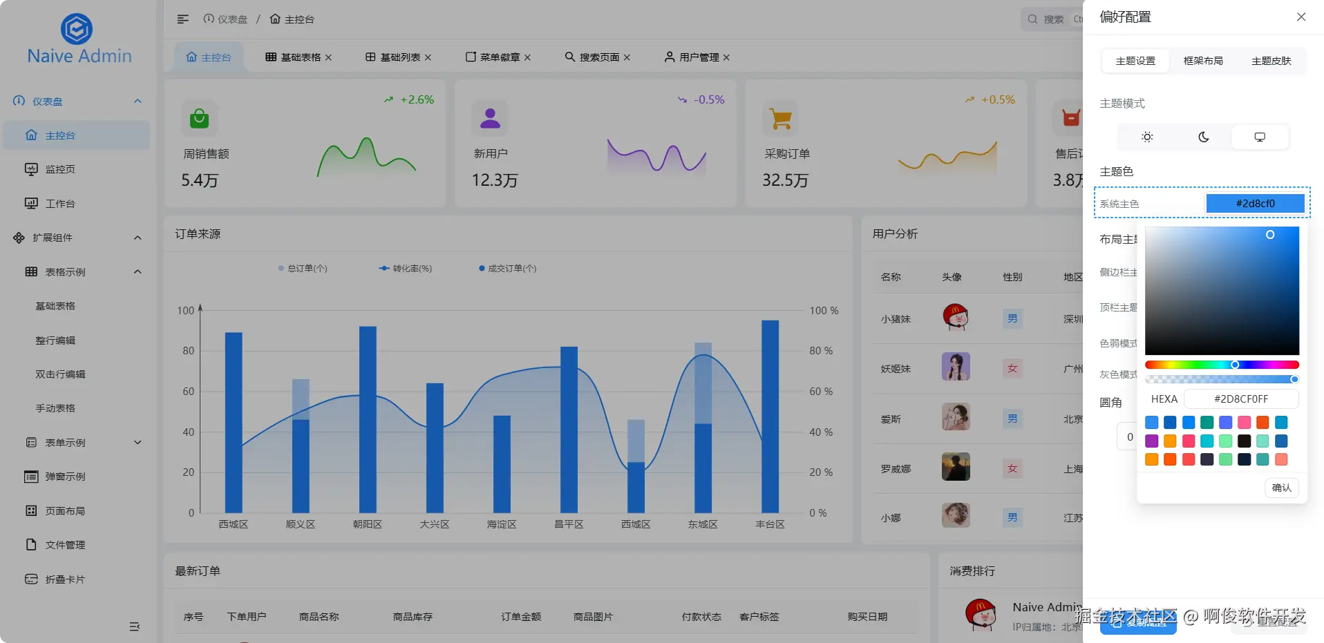
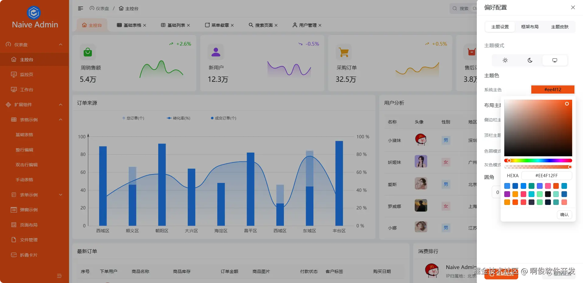
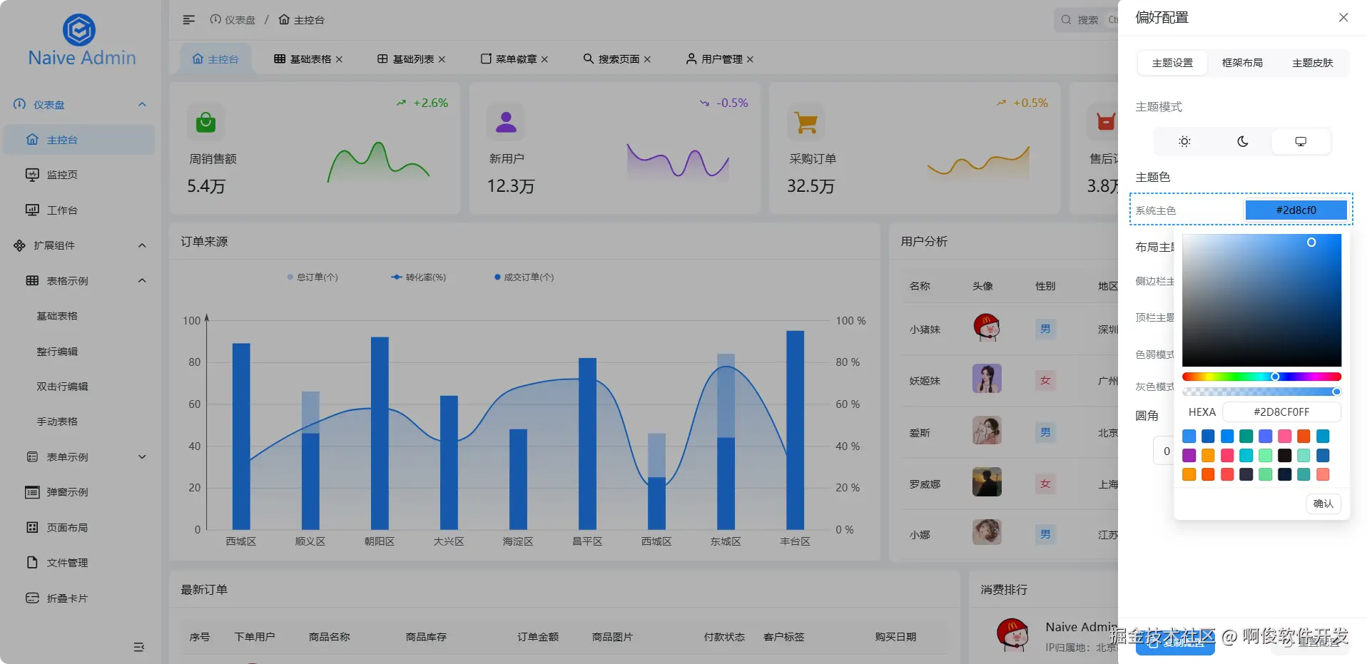
主题色配置

系统主题色,可以随意在线修改,实时生效,意味着使用者,在一些内部系统,可以满足用户萝卜青菜各有所爱,自己 DIY

系统主题色配置.png

间隙布局

很多 Admin 布局都是连在一起的,用边框/阴影来区分左侧,顶部等区域,有时候间隙可能会更直观,框架内置,不需要自己去修改代码

间隙布局.png

菜单搜索

菜单搜索,支持英文首字母/中文模糊快捷搜索,还支持复制链接,新窗口打开

菜单搜索.png

菜单分组

当菜单比较多,层级较深的时候,开启菜单分组,瞬间感觉菜单没那么难找了

菜单分组.png

放大LOGO设计

很多 Admin 默认 LOGO 要么是纯图标,要么是左右图标+文字,假设LOGO是上下结构怎么办,改样式,改高度,可能框架内部计算又会出问题,我们内置这个功能轻松实现,无需改代码

放大LOGO设计.png

放大LOGO设计-2.png

精细化配置

这个设计考虑是为了避免自己手动去修改代码,造成的连串 bug,直接通过配置修改,简单又轻松就满足需求了

精细化配置.png

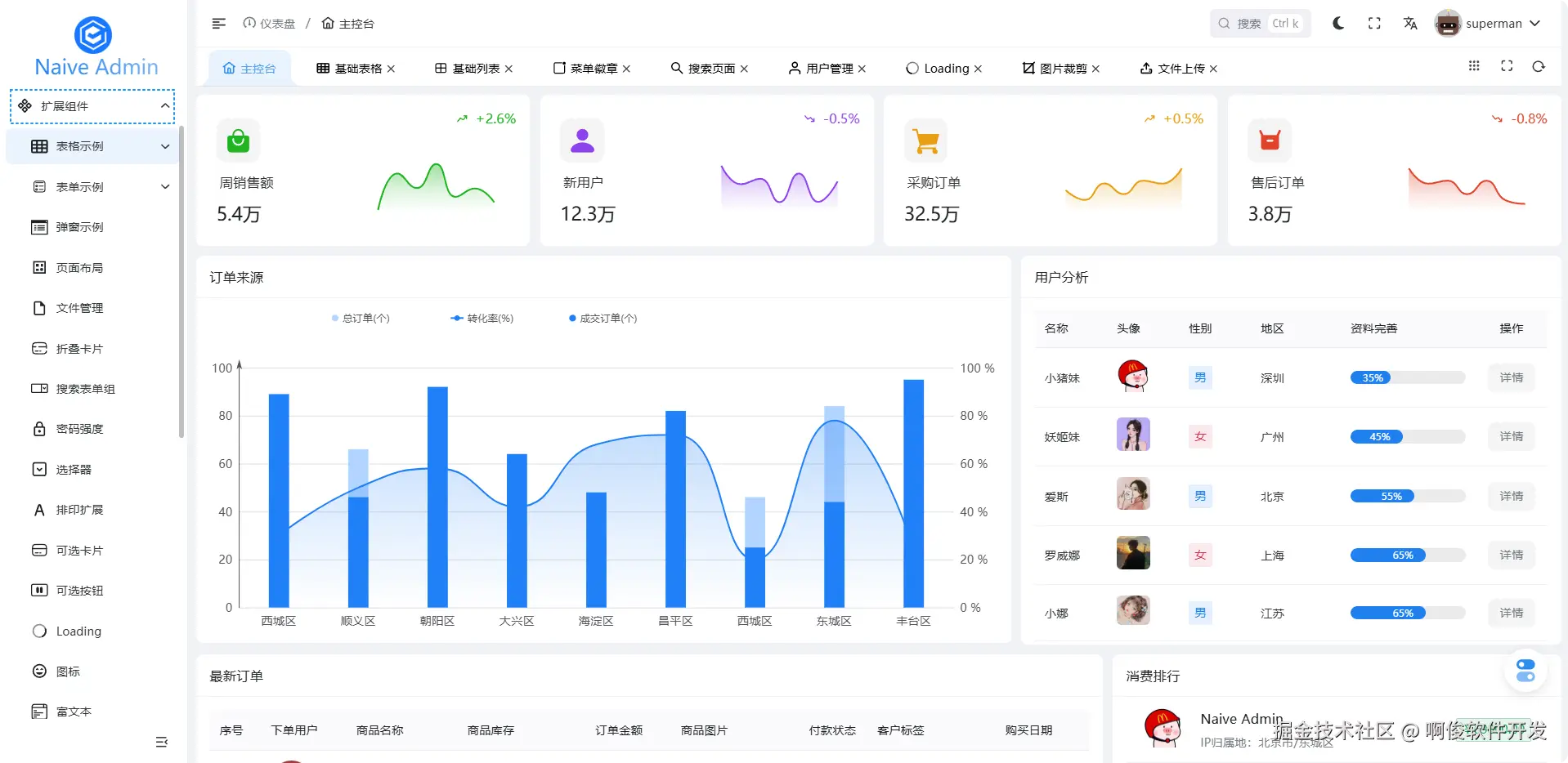
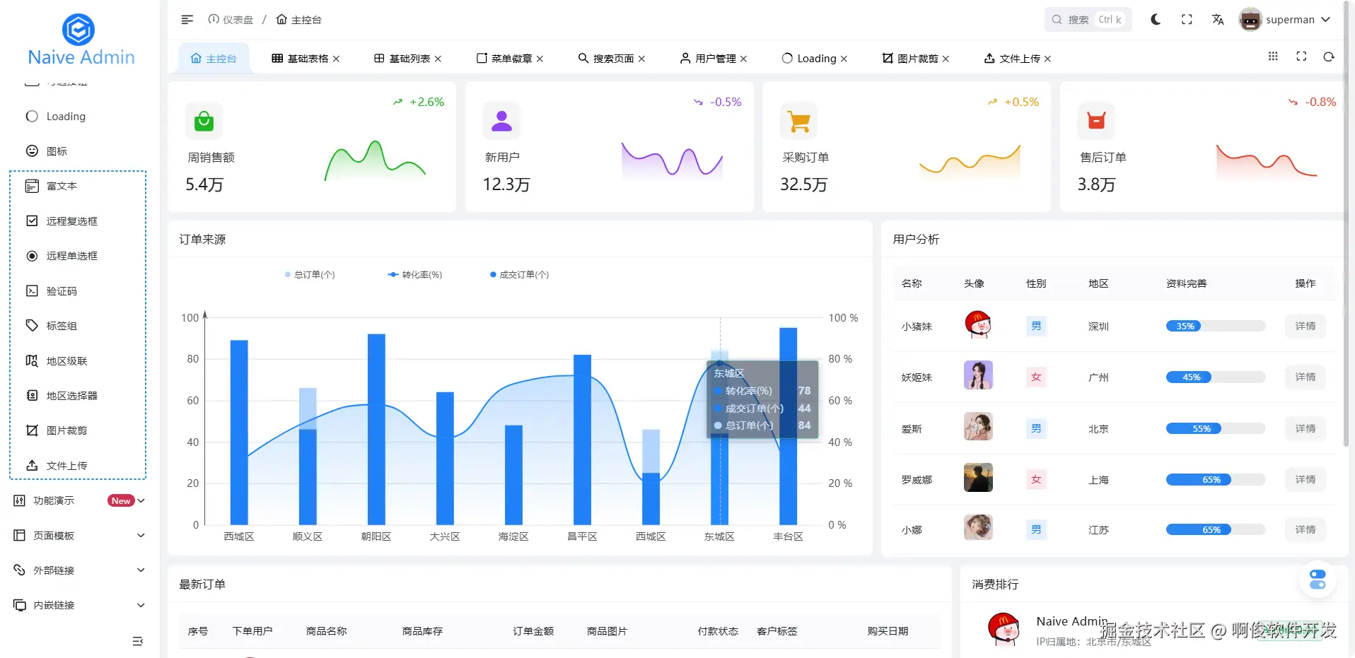
扩展组件

扩展组件是为了简化重复代码,提高开发效率,项目统一规范,避免不同页面自行去编写通用的逻辑代码

扩展组件-1.png

扩展组件-2.png

相关链接

最后

四年 90+次发版 我们把布局耦合、菜单死区、权限漂移这些“后台老毛病”全部做成了配置项 努力做成一套 开箱即用的现成方案 因为大多数的坑,我们已经替你踩完了,你只需专注业务开发即可!