大数据专业必做项目:GitHub高星标健康数据分析系统Spark+Python实现方案

99 阅读8分钟

🎓 作者:计算机毕设小月哥 | 软件开发专家

🖥️ 简介:8年计算机软件程序开发经验。精通Java、Python、微信小程序、安卓、大数据、PHP、.NET|C#、Golang等技术栈。

🛠️ 专业服务 🛠️

  • 需求定制化开发

  • 源码提供与讲解

  • 技术文档撰写(指导计算机毕设选题【新颖+创新】、任务书、开题报告、文献综述、外文翻译等)

  • 项目答辩演示PPT制作

🌟 欢迎:点赞 👍 收藏 ⭐ 评论 📝

👇🏻 精选专栏推荐 👇🏻 欢迎订阅关注!

大数据实战项目

PHP|C#.NET|Golang实战项目

微信小程序|安卓实战项目

Python实战项目

Java实战项目

🍅 ↓↓主页获取源码联系↓↓🍅

基于大数据的人类健康生活方式数据分析与可视化系统-功能介绍

基于大数据的人类健康生活方式数据分析与可视化系统是一个集成了Hadoop分布式存储、Spark大数据计算引擎、Python数据处理以及Django后端框架的综合性健康数据分析平台。本系统通过HDFS分布式文件系统存储海量健康数据,利用Spark SQL和Spark Core进行大规模数据清洗、转换与分析计算,结合Pandas、NumPy等科学计算库对人类健康生活方式进行深度挖掘。系统实现了人群健康画像分析、生活方式影响评估、特定人群风险识别以及生理衰退关联分析等核心功能模块,通过Django构建RESTful API接口为前端Vue框架提供数据服务,并运用Echarts图表库将复杂的健康数据转化为直观的可视化图表。整个系统采用MySQL数据库存储分析结果,支持从原始健康数据采集、大数据处理分析、到最终可视化展示的完整数据流处理链路,为用户提供科学的健康生活方式指导建议和风险预警信息。

基于大数据的人类健康生活方式数据分析与可视化系统-选题背景意义

选题背景 随着现代生活节奏的加快和生活方式的多元化发展,人们的健康状况呈现出复杂多样的特征,传统的健康管理方法已难以满足个性化健康指导的需求。大量的健康监测设备和医疗检测产生了包含年龄、BMI、血压、血糖、胆固醇、饮食习惯、运动水平、睡眠模式等多维度的海量健康数据,这些数据蕴含着丰富的健康规律和生活方式与身体状况之间的关联信息。然而,面对如此庞大且结构复杂的健康数据集,传统的数据处理方法在计算效率和分析深度上都存在明显不足,无法充分挖掘数据背后的价值。大数据技术的快速发展为处理这类大规模健康数据提供了新的解决方案,Hadoop和Spark等分布式计算框架能够高效处理TB级别的健康数据,为深入分析人类生活方式与健康状况的内在联系创造了技术条件,使得基于大数据的健康生活方式分析系统的开发成为可能。 选题意义 本课题的研究在理论和实践层面都具有一定的价值和意义。理论层面,通过运用大数据分析技术深入挖掘健康数据中的潜在规律,能够为健康管理领域提供数据驱动的科学依据,丰富健康生活方式研究的理论基础。实践层面,系统能够帮助用户更好地了解自身健康状况和生活习惯的关联关系,为个人制定合理的生活方式调整方案提供参考。对于相关研究人员和健康管理机构而言,系统提供的数据分析结果可以作为制定健康干预策略的辅助工具。技术层面,本项目将Hadoop、Spark等大数据技术与健康数据分析相结合,为类似的大数据应用项目提供了一个可参考的技术实现方案。教育层面,作为一个毕业设计项目,它为计算机专业学生提供了接触和实践大数据技术的机会,有助于培养学生处理复杂数据问题的能力。当然,作为一个学术项目,本系统在数据规模和算法复杂度上还存在一定局限性,但它为后续更深入的研究和开发奠定了基础。

基于大数据的人类健康生活方式数据分析与可视化系统-技术选型

大数据框架:Hadoop+Spark(本次没用Hive,支持定制) 开发语言:Python+Java(两个版本都支持) 后端框架:Django+Spring Boot(Spring+SpringMVC+Mybatis)(两个版本都支持) 前端:Vue+ElementUI+Echarts+HTML+CSS+JavaScript+jQuery 详细技术点:Hadoop、HDFS、Spark、Spark SQL、Pandas、NumPy 数据库:MySQL

基于大数据的人类健康生活方式数据分析与可视化系统-视频展示

基于大数据的人类健康生活方式数据分析与可视化系统-视频展示

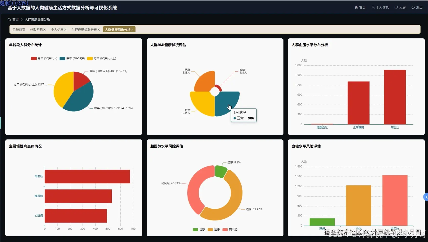
基于大数据的人类健康生活方式数据分析与可视化系统-图片展示

在这里插入图片描述 在这里插入图片描述 在这里插入图片描述 在这里插入图片描述 在这里插入图片描述 在这里插入图片描述 在这里插入图片描述

基于大数据的人类健康生活方式数据分析与可视化系统-代码展示

spark = SparkSession.builder.appName("HealthLifestyleAnalysis").config("spark.sql.adaptive.enabled", "true").config("spark.sql.adaptive.coalescePartitions.enabled", "true").getOrCreate()
def analyze_age_bmi_distribution():
    health_df = spark.read.option("header", "true").option("inferSchema", "true").csv("/data/health/train.csv")
    health_df = health_df.filter(col("Age").isNotNull() & col("BMI").isNotNull())
    health_df = health_df.withColumn("age_group", 
        when(col("Age") < 30, "青年")
        .when(col("Age") < 50, "中年")
        .otherwise("老年"))
    health_df = health_df.withColumn("bmi_category",
        when(col("BMI") < 18.5, "偏瘦")
        .when(col("BMI") < 25, "正常")
        .when(col("BMI") < 30, "超重")
        .otherwise("肥胖"))
    age_bmi_stats = health_df.groupBy("age_group", "bmi_category").count().collect()
    bmi_avg_by_age = health_df.groupBy("age_group").agg(avg("BMI").alias("avg_bmi")).collect()
    age_distribution = health_df.groupBy("age_group").count().collect()
    result_data = []
    for row in age_bmi_stats:
        result_data.append({
            'age_group': row['age_group'],
            'bmi_category': row['bmi_category'],
            'count': row['count']
        })
    for row in bmi_avg_by_age:
        avg_bmi_data = next((item for item in result_data if item['age_group'] == row['age_group']), None)
        if avg_bmi_data:
            avg_bmi_data['avg_bmi'] = round(row['avg_bmi'], 2)
    total_records = health_df.count()
    for item in result_data:
        item['percentage'] = round((item['count'] / total_records) * 100, 2)
    return result_data
def analyze_lifestyle_health_correlation():
    health_df = spark.read.option("header", "true").option("inferSchema", "true").csv("/data/health/train.csv")
    health_df = health_df.filter(col("Diet").isNotNull() & col("Physical_Activity_Level").isNotNull() & col("BMI").isNotNull())
    health_df = health_df.withColumn("blood_pressure_sys", 
        regexp_extract(col("Blood_Pressure"), r"(\d+)/\d+", 1).cast("integer"))
    health_df = health_df.withColumn("blood_pressure_dia",
        regexp_extract(col("Blood_Pressure"), r"\d+/(\d+)", 1).cast("integer"))
    diet_impact = health_df.groupBy("Diet").agg(
        avg("BMI").alias("avg_bmi"),
        avg("Blood_Glucose_Level").alias("avg_glucose"),
        avg("blood_pressure_sys").alias("avg_sys_bp"),
        count("*").alias("sample_count")
    ).collect()
    activity_impact = health_df.groupBy("Physical_Activity_Level").agg(
        avg("BMI").alias("avg_bmi"),
        avg("Cholesterol_Level").alias("avg_cholesterol"),
        avg("blood_pressure_sys").alias("avg_sys_bp"),
        count("*").alias("sample_count")
    ).collect()
    smoking_impact = health_df.groupBy("Smoking_Status").agg(
        avg("BMI").alias("avg_bmi"),
        avg("blood_pressure_sys").alias("avg_sys_bp"),
        avg("Cholesterol_Level").alias("avg_cholesterol"),
        count("*").alias("sample_count")
    ).collect()
    correlation_results = []
    for row in diet_impact:
        correlation_results.append({
            'lifestyle_type': 'diet',
            'category': row['Diet'],
            'avg_bmi': round(row['avg_bmi'], 2),
            'avg_glucose': round(row['avg_glucose'], 2),
            'avg_sys_bp': round(row['avg_sys_bp'], 2),
            'sample_count': row['sample_count']
        })
    for row in activity_impact:
        correlation_results.append({
            'lifestyle_type': 'activity',
            'category': row['Physical_Activity_Level'],
            'avg_bmi': round(row['avg_bmi'], 2),
            'avg_cholesterol': round(row['avg_cholesterol'], 2),
            'avg_sys_bp': round(row['avg_sys_bp'], 2),
            'sample_count': row['sample_count']
        })
    for row in smoking_impact:
        correlation_results.append({
            'lifestyle_type': 'smoking',
            'category': row['Smoking_Status'],
            'avg_bmi': round(row['avg_bmi'], 2),
            'avg_cholesterol': round(row['avg_cholesterol'], 2),
            'avg_sys_bp': round(row['avg_sys_bp'], 2),
            'sample_count': row['sample_count']
        })
    return correlation_results
def generate_health_risk_visualization():
    health_df = spark.read.option("header", "true").option("inferSchema", "true").csv("/data/health/train.csv")
    health_df = health_df.filter(col("Age").isNotNull() & col("Gender").isNotNull() & col("Chronic_Diseases").isNotNull())
    health_df = health_df.withColumn("blood_pressure_sys",
        regexp_extract(col("Blood_Pressure"), r"(\d+)/\d+", 1).cast("integer"))
    health_df = health_df.withColumn("bp_risk_level",
        when(col("blood_pressure_sys") < 120, "正常")
        .when(col("blood_pressure_sys") < 140, "偏高")
        .otherwise("高血压"))
    health_df = health_df.withColumn("glucose_risk_level",
        when(col("Blood_Glucose_Level") < 100, "正常")
        .when(col("Blood_Glucose_Level") < 126, "糖尿病前期")
        .otherwise("糖尿病"))
    health_df = health_df.withColumn("cholesterol_risk_level",
        when(col("Cholesterol_Level") < 200, "理想")
        .when(col("Cholesterol_Level") < 240, "边缘")
        .otherwise("高风险"))
    gender_risk = health_df.groupBy("Gender", "bp_risk_level").count().collect()
    age_glucose_risk = health_df.filter(col("Age") > 40).groupBy("glucose_risk_level").count().collect()
    cholesterol_chronic = health_df.groupBy("cholesterol_risk_level", "Chronic_Diseases").count().collect()
    high_risk_individuals = health_df.filter(
        (col("bp_risk_level") == "高血压") | 
        (col("glucose_risk_level") == "糖尿病") |
        (col("cholesterol_risk_level") == "高风险")
    ).select("Age", "Gender", "BMI", "bp_risk_level", "glucose_risk_level", "cholesterol_risk_level").collect()
    visualization_data = {
        'gender_bp_risk': [{'gender': row['Gender'], 'bp_level': row['bp_risk_level'], 'count': row['count']} for row in gender_risk],
        'age_glucose_risk': [{'glucose_level': row['glucose_risk_level'], 'count': row['count']} for row in age_glucose_risk],
        'cholesterol_chronic': [{'cholesterol_level': row['cholesterol_risk_level'], 'chronic_disease': row['Chronic_Diseases'], 'count': row['count']} for row in cholesterol_chronic],
        'high_risk_count': len(high_risk_individuals),
        'total_population': health_df.count()
    }
    risk_percentage = round((visualization_data['high_risk_count'] / visualization_data['total_population']) * 100, 2)
    visualization_data['risk_percentage'] = risk_percentage
    return visualization_data

基于大数据的人类健康生活方式数据分析与可视化系统-结语

🌟 欢迎:点赞 👍 收藏 ⭐ 评论 📝

👇🏻 精选专栏推荐 👇🏻 欢迎订阅关注!

大数据实战项目

PHP|C#.NET|Golang实战项目

微信小程序|安卓实战项目

Python实战项目

Java实战项目

🍅 ↓↓主页获取源码联系↓↓🍅