三维GIS全流程工具,以编辑、转换、发布一体化

93 阅读3分钟

一、概述

在数字孪生、智慧城市、自然资源管理等领域快速发展的当下,三维GIS技术已成为承载空间信息、实现场景化应用的核心支撑。GISBox作为一款聚焦三维GIS全流程需求的工具,凭借其强大的功能,为行业提供了从数据处理到服务发布的一体化解决方案,大幅降低了三维GIS应用的技术门槛。

二、精细化三维场景编辑

GISBox的三维场景编辑,能够满足不同的空间数据处理需求,助力用户快速构建高保真的三维场景。

在倾斜摄影OSGB数据处理上,GISBox支持选中区域的精准压平扣除,以及倾斜摄影单体化操作。对于地形数据的编辑,GISBox既支持地形起伏的动态调整,满足场景优化的需求;也能实现水面WaterMask的精细化绘制,通过精准定义水域范围与边界,让三维场景中的水文要素更贴合真实地理环境,适用于水利模拟、湿地保护等场景。同时GISBox还支持一键生成建筑模型,并提供灵活的样式配置功能,用户可根据需求调整建筑色彩、高度等参数,快速生成符合项目风格的城市级三维模型。场景编辑中支持SHAPE文件GeoJSON文件的导入,进一步拓展了场景构建的数据范围。

Snipaste_2025-09-17_17-59-15.jpg

三、格式转换与优化

三维GIS领域中,数据格式繁杂(如OSGB、3DTiles、RVT、OBJ等),GISBox通过格式转换与优化能力,实现了不同格式数据的高效流通与质量提升。

1、GISBox支持正向切片转换,如OSGB 格式向 3DTiles 格式的转换,在转换过程中融入两项关键优化:

  • 一是纹理压缩技术,通过减少纹理文件体积,在保证视觉效果的前提下,大幅提升三维模型的加载速度;
  • 二是顶层重建优化,修复原始OSGB模型可能存在的顶层精度偏差,确保转换后的3DTiles模型在大范围场景浏览时仍保持高清晰度。

Snipaste_2025-09-17_18-01-33.jpg

2、GISBox支持反向切片转换,如3DTiles、I3S、S3M等主流切片格式转回OSGB,满足部分场景下对传统OSGB格式的复用需求。

Snipaste_2025-09-17_18-02-44.jpg

3、对于其他软件导出的3DTiles模型,GISBox支持 “再处理优化” ,可针对模型冗余、精度不足等问题进行二次调整,确保数据质量符合项目要求。

Snipaste_2025-09-17_18-03-29.jpg

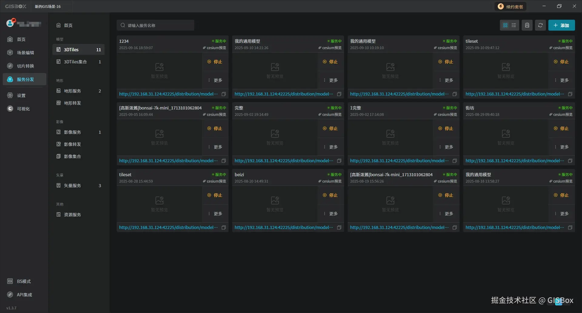
四、一键服务发布

当三维数据完成编辑与优化后,快速部署为可调用的GIS服务,是实现数据价值落地的关键一步。GISBox针对这一需求,内置了强大且免费的GIS服务器,提供一键服务发布功能。发布后生成的服务地址还能直接复制运用到数字孪生项目平台中,如山海鲸可视化。

Snipaste_2025-09-17_18-04-10.jpg

五、总结

从精细化的三维场景编辑,到全链路的格式转换优化,再到便捷的一键服务发布,GISBox为三维GIS领域提供了一款实用、高效的工具,成为企业与开发者的 “得力助手”