从踩坑到高效选型:基于 AI Ping 平台的 20+MaaS 供应商、220 + 模型服务性能(延迟 / 吞吐 / 可靠性):深度评测与大模型选型指南

286 阅读11分钟

从踩坑到高效选型:基于 AI Ping 平台的 20+MaaS 供应商、220 + 模型服务性能(延迟 / 吞吐 / 可靠性):深度评测与大模型选型指南

在这里插入图片描述

前言

大模型选型,我个人前段时间就面临这个问题,我们团队第一次要做智能客服项目,明确要求选 "性价比高、性能稳" 的国内大模型,还特意叮嘱 "别选贵的,但也不能出问题",一开始没经验,翻遍了网上的视频测评、博主推荐 —— 有的博主吹 A 平台 "响应快",结果试用时发现高峰期延迟能飙到 5 秒;有的视频说 B 平台 "性价比拉满",实际调用时频繁掉包,光测试调试就耗了 3 天,最后的结果也不容乐观。

大模型选型根本不是 "看名气、比价格" 这么简单 —— 延迟会不会影响用户体验?高峰期吞吐能不能扛住?不同时段的可靠性稳不稳定?这些看不见的性能指标,才是决定开发成败的关键,但市面上要么是偏向技术参数的 "跑分报告",要么是厂商自己吹的 "性能优势",普通开发者想找份客观又实用的参考,简直像大海捞针。

❌市面上模型供应商众多,开发者该如何快速分辨哪家服务更契合自身业务需求?

❌不同供应商服务质量差异明显,开发者又该依赖什么标准避开 “踩坑” 风险?

❌选型缺乏客观、统一的参考依据,开发者怎样才能高效找到适配的大模型服务,避免试错浪费时间与成本?

于是,我必须出一期博文来重点讲解:AI Ping

AI Ping 功能

清华系企业清程极智正式推出 "AI Ping" 大模型服务性能评测与信息汇总平台,面向全场景大模型使用者提供专业支持,平台以延迟、吞吐、可靠性为三大核心评测指标,通过长周期不间断、高频率多维度、多时段全覆盖的深度测试,形成实时更新的性能榜单,凭借 "视角新颖、贴近用户实际需求、覆盖范围广泛" 三大优势,为技术工作者和非技术工作者在大模型选型阶段提供科学、精准的决策指南。

性能坐标图

AI Ping 涵盖 226 + 模型服务、21 + 供应商,通过 "吞吐 vs. 延迟" 性能坐标图,直观呈现DeepSeek、七牛云等不同模型与供应商的大模型服务表现,可以清晰对比选择不同模型服务。

在这里插入图片描述

AI Ping 大模型服务性能评测平台的性能坐标图,以平均吞吐(tokens/s)为横轴,体现大模型处理 token 的速度;以 P90 首字延迟(s)为纵轴,反映大模型输出首字的延迟情况,同时标注 "低延迟 | 高吞吐" 的理想区域,基于上图呈现的信息,可得出如下分析结论,能为大家在大模型服务性能方面进行选型提供参考:

  • 无问芯穹:位于 “低延迟 | 高吞吐” 区域,说明其在保证低延迟的同时,具备较高的吞吐能力,性能表现出色
  • SophNet:吞吐能力很强,但首字延迟相对高一些
  • 硅基流动:首字延迟较高,且吞吐表现不佳,在这两项指标上处于相对弱势的位置
  • 还有像七牛云等部分大模型:吞吐表现不错,但首字延迟也存在一定提升空间

性能排行

在这里插入图片描述

AI Ping 关于 DeepSeek - V3.1 模型服务的性能排行,从吞吐和延迟两个关键维度展示不同供应商的表现:

吞吐(Throughput):无问芯穹以 110.79 tokens/s 的平均吞吐位居榜首,SophNet、腾讯云等紧随其后,体现这些供应商在模型数据处理效率方面的优势,数值越高,单位时间内处理的 token 数越多,服务效率相对越高

延迟(Latency):蓝耘元生代 P90 首字延迟仅 0.8s,在响应速度上表现最佳;阿里云百炼、七牛云等也处于较低延迟区间,延迟越低,模型生成首字的速度越快,用户等待时间越短,体验更优

整体来看,不同供应商在吞吐和延迟性能上各有优劣,可以结合自身对处理效率和响应速度的需求,参考该排行选择合适的大模型服务供应商。

性价比对比

在这里插入图片描述

对于我来说,AI Ping 的模型探索界面太好用了!想找模型时,可以按照上下文长度、输入输出价格来筛,这样成本和需求能精准对上;中间可以直接选 DeepSeek、Ernie 这些常用的模型系列,不用到处找;下面还把具体模型和参数都列得明明白白,比如 DeepSeek 不同版本的上下文范围、价格啥的,一看就懂,找合适的大模型服务特别高效。

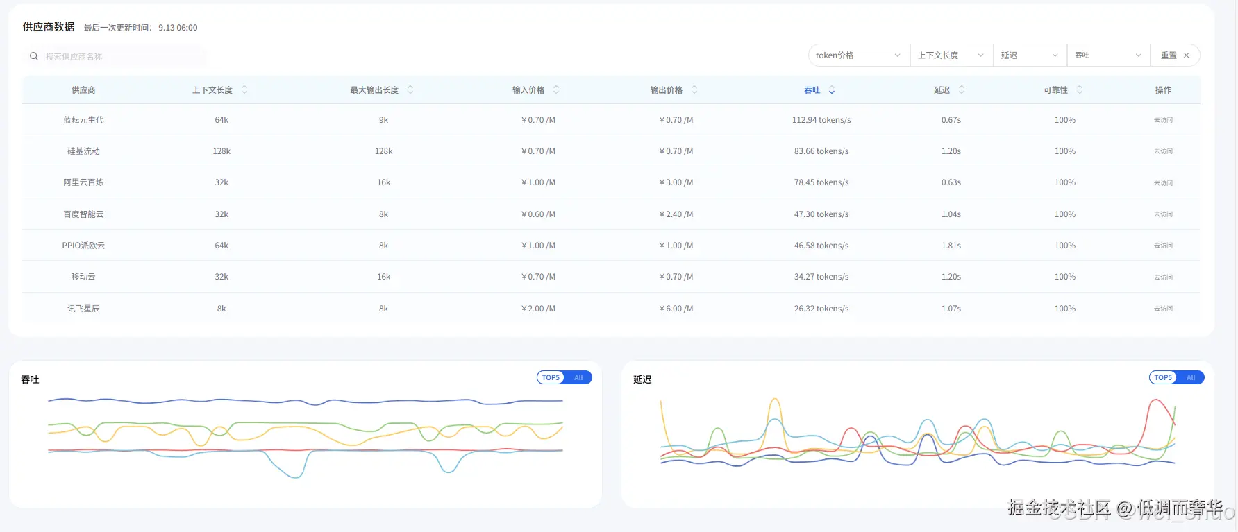
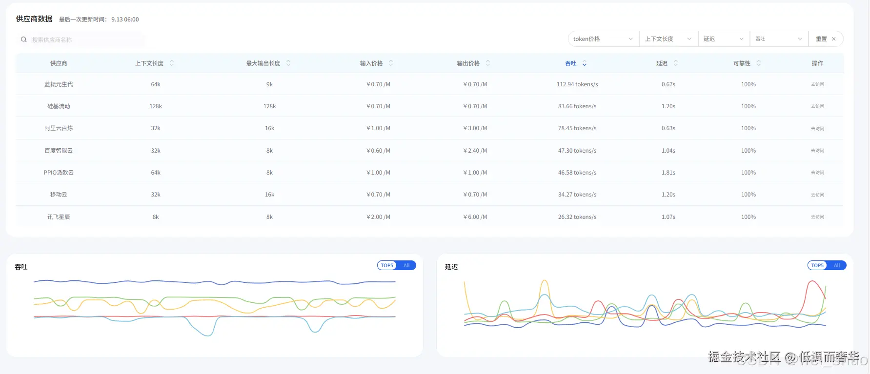
模型供应商分析

大家通过性能坐标图看吞吐和延迟的直观分布、性能排序了解不同供应商表现、性价比对比筛选后,基本能锁定意向大模型。但这还不够,AI Ping 还能深入分析模型供应商。就像图里展示的,能看到大模型官方和供应商版本在上下文、输入输出 tokens 等方面的差异,还能详细对比七牛云、火山方舟等各家供应商的上下文长度、输入输出价格、吞吐、延迟、可靠性这些关键指标,方便开发者从模型适配性、成本、性能等多维度,挑选最契合自身业务场景的供应商合作。

吞吐 - 延迟

在这里插入图片描述

在这里插入图片描述

模型供应商选择分析里,各供应商更详细的数据以折线图直观呈现,这部分内容我特别满意!因为我自己给团队选大模型时,最头疼的就是没法直观看到不同供应商大模型服务的延迟、吞吐这些关键指标随时间的变化,也很难精准对比它们的稳定性。

而且之前看博主测评或者测评文章,要么数据不够多、不够权威,要么对比的模型数量少,参考价值有限,但这些折线图把各供应商的性能数据动态展示出来,还配上详细的最低、最高、平均等数值,能让我清楚知道哪家延迟控制更稳,哪家吞吐效率更高,选起来轻松多了,这正好解决了我最头疼的问题。

大模型如何选型:官方?供应商?

普通开发者及小型团队而言,大模型选型优先考虑服务提供方更具性价比:其低技术门槛、灵活成本、多模型整合能力及本地化支持,能适配小团队有限的技术储备与预算,满足多数快速开发需求;如果业务对某类特定模型的专属性能有强依赖,且团队能承担接口调用成本或基础部署技术,再针对性选择对应模型。

✅模型供应商: 小团队来说特合适,不用上面高深技术、费用灵活,模型类型多,多数快速开发的需求都能满足

✅模型官方:业务必须要某类模型的特殊能力,团队能承担得起调用费或者会基础部署时才选,是有特定高要求时备选

我们团队大模型选型思路

我们团队是小型开发者团队,人力少、资金也不充裕,既没精力去挨个测试不同供应商的大模型服务,也缺乏专业资源去获取全面权威的性能数据,每次选型要么靠朋友推荐,要么看网络上的各种安利,自己去筛选、对比非常繁琐。这次我提供给大家我此次使用 AI Ping 进行大模型选型的思路: "明确需求缩小范围 - 小成本测试部署落地"

AI Ping:明确需求缩小范围

我们在模型选型的过程中,AI Ping 能帮着省不少前中期 "明确需求、缩小范围" 的功夫,这个对于普通开发者团队追求敏捷开发、快速落地的理念是符合的

1、进入 AI Ping 官网,通过查看首页各模型供应商模型 "性能坐标图、性能排行",来大概了解各模型参数

在这里插入图片描述

在这里插入图片描述

2、进行模型类型与倾向的模型系列选择,根据团队情况通过选择上下文长度、输出价格、输入价格,进而缩小模型挑选的范围,挑选出主选和备选方案

在这里插入图片描述

3、查看对比主选与备选方案的模型详细(吞吐、延迟折线图多维度对比),进而选择出符合自己意愿的模型供应商

在这里插入图片描述

关于AI Ping 的个人看法见解

大模型爆发之后,团队大模型选型的任务一直落在我身上,我们团队经历过2次失败的选型,要么费用不合理,要么性价比不高,体验 AI Ping 选大模型的过程中,最直观的感受是它没把开发者当门外汉,也没搞复杂的技术壁垒—— 不像有些测评平台满屏专业术语,也不像厂商宣传只报喜不报忧,它把我们真正关心的 "延迟稳不稳,成本合不合理,能不能扛住业务高峰" 这些问题,都转化成了能直接看、能对比的图表和数据。

比如之前选智能客服模型时,我们最担心 "高峰期掉包",但光靠试用 1-2 小时根本测不出来,而 AI Ping 的 7x24 小时折线图,能清晰看到某供应商在早高峰、夜间不同时段的吞吐波动,连最低值、平均值都标得清清楚楚,不用我们自己花几天蹲点监测;还有价格对比,它直接把 "输入 1000token 多少钱,输出 1000token 多少钱" 列在详情页,不用我们对着各家官网的计费规则算来算去,对我们这种没精力做 "价格核算表" 的小团队太友好了!

更关键核心的一点是它的中立性—— 既不偏向某家大厂,也不吹捧小众品牌,而是把 20 多家供应商、200 多个模型放在同一套标准下比,之前看博主测评时,总遇到 "收了推广费只夸优点" 的情况,比如某模型明明上下文超 2000token 就卡顿,测评里却只字不提;但在 AI Ping 里,这些关键参数都会明确标注,连不同供应商的同一模型版本差异都列出来,帮我避开了不少隐性坑。

对小团队来说,选型最大的痛点不是选不到好模型,而是试错成本太高—— 人力有限,试错一次可能就错过项目 deadline;预算有限,选错一次可能就超了成本,而 AI Ping 相当于帮我们把 "前期调研" 的工作量压缩大半,不用再靠朋友推荐、网络安利 "碰运气",也不用自己搭环境测性能,直接跟着数据选,既省时间又少踩坑,个人认为这大概就是小团队最需要的选型安全感吧。

总结

在这里插入图片描述

最后,毕竟每个团队的业务需求、预算和技术储备都不一样,适合我们的不一定完全适配你,但如果你也在为大模型选型头疼 —— 比如怕踩 "测评吹得好、实际用着糟" 的坑,嫌自己测性能、算成本太费时间,或者想找份客观的参考数据对比供应商,那有兴趣和业务需求的话,大家可以自行去 AI Ping 大模型服务性能评测平台体验下。毕竟好不好用、能不能帮你解决问题,自己上手翻一翻性能坐标图、比一比供应商数据,比听别人说再多都实在!

👉AI Ping 大模型服务性能评测平台体验