Python大数据项目实战:全球用水量可视化分析系统Django框架开发

72 阅读8分钟

🎓 作者:计算机毕设小月哥 | 软件开发专家

🖥️ 简介:8年计算机软件程序开发经验。精通Java、Python、微信小程序、安卓、大数据、PHP、.NET|C#、Golang等技术栈。

🛠️ 专业服务 🛠️

  • 需求定制化开发

  • 源码提供与讲解

  • 技术文档撰写(指导计算机毕设选题【新颖+创新】、任务书、开题报告、文献综述、外文翻译等)

  • 项目答辩演示PPT制作

🌟 欢迎:点赞 👍 收藏 ⭐ 评论 📝

👇🏻 精选专栏推荐 👇🏻 欢迎订阅关注!

大数据实战项目

PHP|C#.NET|Golang实战项目

微信小程序|安卓实战项目

Python实战项目

Java实战项目

🍅 ↓↓主页获取源码联系↓↓🍅

基于大数据的全球用水量数据可视化分析系统-功能介绍

本系统是一个基于大数据技术的全球用水量数据可视化分析平台,采用Hadoop+Spark大数据框架作为核心处理引擎,结合Django后端框架和Vue前端技术栈,实现对全球各国用水数据的深度挖掘与智能分析。系统通过Spark SQL和Pandas、NumPy等数据处理工具,对海量全球用水数据进行清洗、转换和计算,构建了涵盖全球水资源消耗时序演变、各国用水特征对比、水资源稀缺性归因分析、重点国家水资源剖析以及多维指标关联聚类等五大核心分析模块。平台利用Echarts图表库实现丰富的数据可视化效果,包括时间序列图、地理热力图、雷达图、散点图和聚类分析图等多种图表形式,为用户提供直观的数据洞察体验。系统采用MySQL数据库存储处理结果,通过Django REST框架提供标准化API接口,前端基于Vue+ElementUI构建响应式用户界面,实现了大数据处理与现代Web技术的有机融合,为全球水资源管理决策提供了有力的数据支撑工具。

基于大数据的全球用水量数据可视化分析系统-选题背景意义

选题背景 随着全球人口增长和经济发展,水资源供需矛盾日益突出,各国在水资源管理方面面临着前所未有的挑战。全球范围内,不同国家和地区的用水结构、消耗模式以及水资源稀缺程度存在显著差异,传统的数据分析方法已无法满足对海量、多维度用水数据的深度挖掘需求。目前,大多数水资源研究仍依赖于单一国家或地区的小规模数据分析,缺乏全球视角下的系统性研究和比较分析。与此同时,现有的水资源数据分析工具普遍存在处理能力有限、可视化效果单一、缺乏智能分析功能等问题。在大数据技术快速发展的背景下,利用Hadoop、Spark等分布式计算框架处理全球用水数据,结合现代数据可视化技术,构建一个综合性的全球用水量分析系统,成为解决上述问题的有效途径。 选题意义 从技术角度来看,本系统通过整合Hadoop分布式存储和Spark内存计算技术,为大规模用水数据的处理提供了一个相对完整的技术方案,虽然规模有限,但能够展示大数据技术在环境数据分析领域的应用潜力。从实用价值来说,系统能够帮助研究人员和政策制定者更好地理解全球用水模式和趋势变化,为水资源管理决策提供一定的数据参考。教学层面上,该系统整合了当前主流的大数据处理技术栈,可以作为学习大数据应用开发的实践案例,帮助理解从数据采集、处理到可视化展示的完整流程。项目开发过程中涉及的数据清洗、特征工程、聚类分析等技术环节,能够加深对数据科学方法的理解和掌握。尽管作为一个毕业设计项目,其影响范围相对有限,但通过对全球用水数据的系统性分析,仍能为相关领域的研究工作提供一些有益的技术思路和方法借鉴。

基于大数据的全球用水量数据可视化分析系统-技术选型

大数据框架:Hadoop+Spark(本次没用Hive,支持定制) 开发语言:Python+Java(两个版本都支持) 后端框架:Django+Spring Boot(Spring+SpringMVC+Mybatis)(两个版本都支持) 前端:Vue+ElementUI+Echarts+HTML+CSS+JavaScript+jQuery 详细技术点:Hadoop、HDFS、Spark、Spark SQL、Pandas、NumPy 数据库:MySQL

基于大数据的全球用水量数据可视化分析系统-视频展示

基于大数据的全球用水量数据可视化分析系统-视频展示

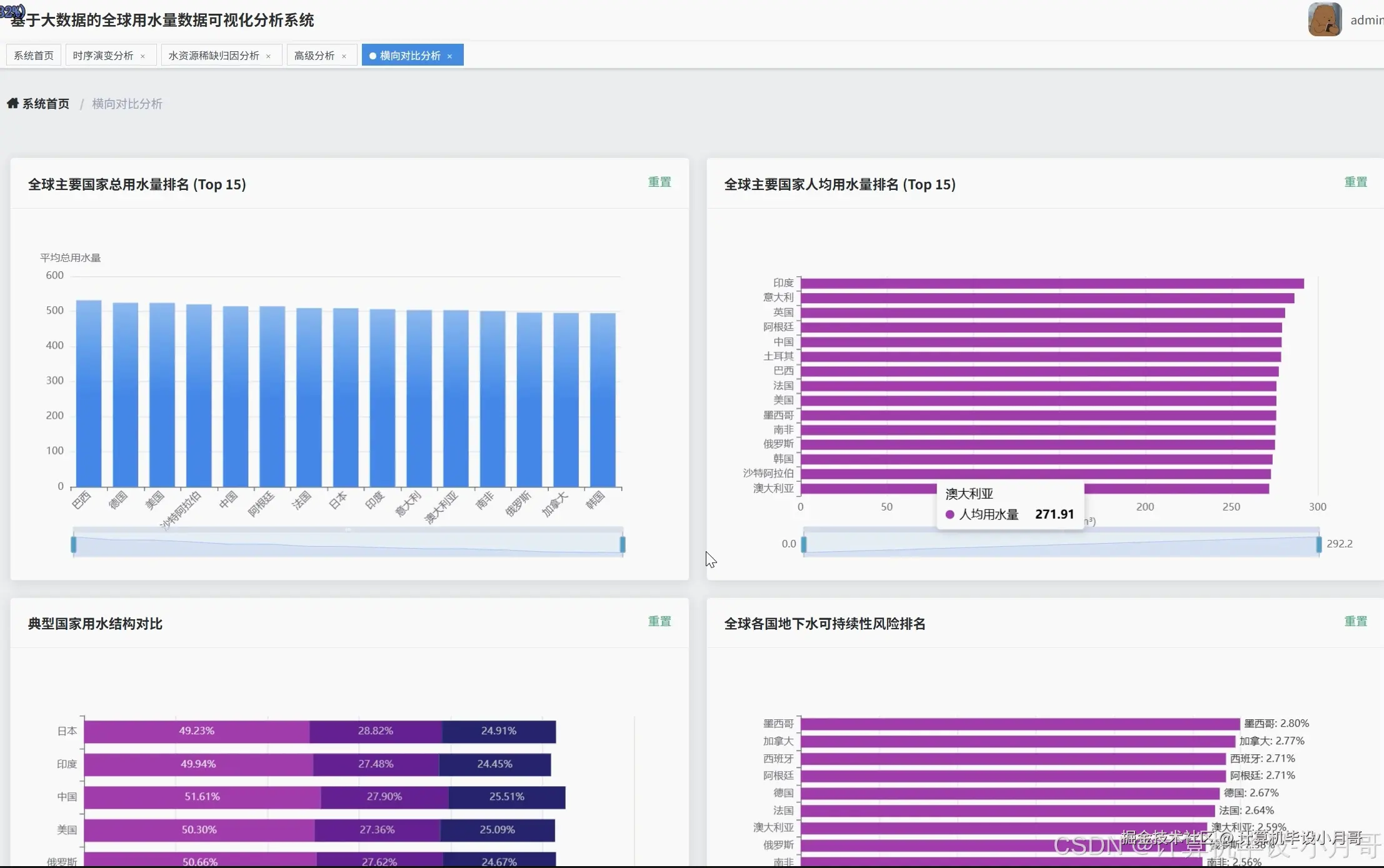
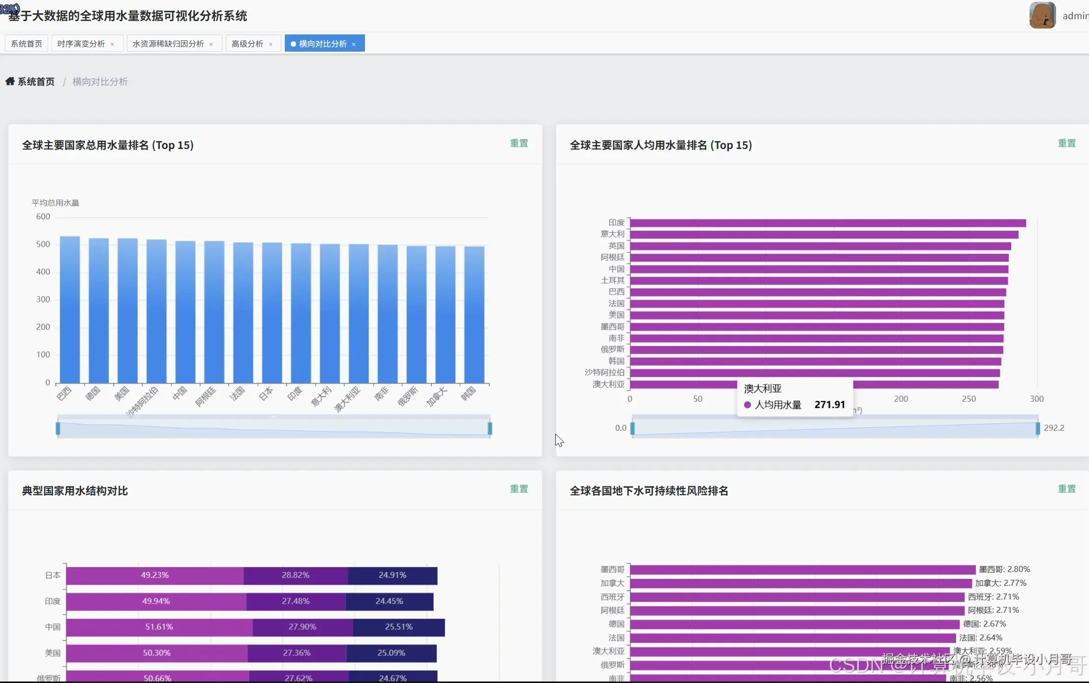
基于大数据的全球用水量数据可视化分析系统-图片展示

在这里插入图片描述 在这里插入图片描述 在这里插入图片描述 在这里插入图片描述 在这里插入图片描述 在这里插入图片描述 在这里插入图片描述 在这里插入图片描述 在这里插入图片描述

基于大数据的全球用水量数据可视化分析系统-代码展示

from pyspark.sql import SparkSession
from pyspark.sql.functions import sum, avg, desc, col, year, count, when
from pyspark.ml.clustering import KMeans
from pyspark.ml.feature import VectorAssembler
from django.http import JsonResponse
from django.views import View
import pandas as pd
import numpy as np
spark = SparkSession.builder.appName("GlobalWaterAnalysis").master("local[*]").getOrCreate()
class GlobalWaterTrendAnalysis(View):
    def post(self, request):
        water_df = spark.read.format("jdbc").option("url", "jdbc:mysql://localhost:3306/water_db").option("driver", "com.mysql.cj.jdbc.Driver").option("dbtable", "global_water_data").option("user", "root").option("password", "password").load()
        yearly_consumption = water_df.groupBy("Year").agg(sum("Total_Water_Consumption").alias("total_consumption"),avg("Per_Capita_Water_Use").alias("avg_per_capita"),avg("Agricultural_Water_Use_Percent").alias("avg_agricultural"),avg("Industrial_Water_Use_Percent").alias("avg_industrial"),avg("Household_Water_Use_Percent").alias("avg_household")).orderBy("Year")
        consumption_trend = yearly_consumption.select("Year", "total_consumption").collect()
        per_capita_trend = yearly_consumption.select("Year", "avg_per_capita").collect()
        structure_trend = yearly_consumption.select("Year", "avg_agricultural", "avg_industrial", "avg_household").collect()
        scarcity_evolution = water_df.groupBy("Year", "Water_Scarcity_Level").agg(count("Country").alias("country_count")).orderBy("Year", "Water_Scarcity_Level").collect()
        balance_trend = water_df.groupBy("Year").agg(avg("Rainfall_Impact").alias("avg_rainfall"),avg("Groundwater_Depletion_Rate").alias("avg_depletion")).orderBy("Year").collect()
        consumption_data = [{"year": row["Year"], "consumption": float(row["total_consumption"])} for row in consumption_trend]
        per_capita_data = [{"year": row["Year"], "per_capita": float(row["avg_per_capita"])} for row in per_capita_trend]
        structure_data = [{"year": row["Year"], "agricultural": float(row["avg_agricultural"]),"industrial": float(row["avg_industrial"]), "household": float(row["avg_household"])} for row in structure_trend]
        scarcity_data = {}
        for row in scarcity_evolution:
            year = row["Year"]
            if year not in scarcity_data:
                scarcity_data[year] = {}
            scarcity_data[year][row["Water_Scarcity_Level"]] = row["country_count"]
        balance_data = [{"year": row["Year"], "rainfall": float(row["avg_rainfall"]), "depletion": float(row["avg_depletion"])} for row in balance_trend]
        return JsonResponse({"consumption_trend": consumption_data, "per_capita_trend": per_capita_data, "structure_evolution": structure_data, "scarcity_evolution": scarcity_data, "balance_trend": balance_data})
class CountryComparisonAnalysis(View):
    def post(self, request):
        water_df = spark.read.format("jdbc").option("url", "jdbc:mysql://localhost:3306/water_db").option("driver", "com.mysql.cj.jdbc.Driver").option("dbtable", "global_water_data").option("user", "root").option("password", "password").load()
        country_total_ranking = water_df.groupBy("Country").agg(avg("Total_Water_Consumption").alias("avg_total_consumption")).orderBy(desc("avg_total_consumption")).limit(20).collect()
        country_per_capita_ranking = water_df.groupBy("Country").agg(avg("Per_Capita_Water_Use").alias("avg_per_capita")).orderBy(desc("avg_per_capita")).limit(20).collect()
        typical_countries = ["China", "United States", "India", "Germany", "Brazil", "Japan"]
        country_structure_comparison = water_df.filter(col("Country").isin(typical_countries)).groupBy("Country").agg(avg("Agricultural_Water_Use_Percent").alias("avg_agricultural"),avg("Industrial_Water_Use_Percent").alias("avg_industrial"),avg("Household_Water_Use_Percent").alias("avg_household")).collect()
        groundwater_risk_ranking = water_df.groupBy("Country").agg(avg("Groundwater_Depletion_Rate").alias("avg_depletion_rate")).orderBy(desc("avg_depletion_rate")).limit(15).collect()
        efficiency_analysis = water_df.groupBy("Country").agg(avg("Per_Capita_Water_Use").alias("avg_per_capita"),avg("Industrial_Water_Use_Percent").alias("avg_industrial_percent"),avg("Total_Water_Consumption").alias("avg_total")).filter(col("avg_total") > 10).collect()
        total_ranking_data = [{"country": row["Country"], "consumption": float(row["avg_total_consumption"])} for row in country_total_ranking]
        per_capita_ranking_data = [{"country": row["Country"], "per_capita": float(row["avg_per_capita"])} for row in country_per_capita_ranking]
        structure_comparison_data = [{"country": row["Country"], "agricultural": float(row["avg_agricultural"]), "industrial": float(row["avg_industrial"]), "household": float(row["avg_household"])} for row in country_structure_comparison]
        risk_ranking_data = [{"country": row["Country"], "depletion_rate": float(row["avg_depletion_rate"])} for row in groundwater_risk_ranking]
        efficiency_data = [{"country": row["Country"], "per_capita": float(row["avg_per_capita"]), "industrial_percent": float(row["avg_industrial_percent"])} for row in efficiency_analysis]
        return JsonResponse({"total_ranking": total_ranking_data, "per_capita_ranking": per_capita_ranking_data, "structure_comparison": structure_comparison_data, "risk_ranking": risk_ranking_data, "efficiency_analysis": efficiency_data})
class CountryClusteringAnalysis(View):
    def post(self, request):
        water_df = spark.read.format("jdbc").option("url", "jdbc:mysql://localhost:3306/water_db").option("driver", "com.mysql.cj.jdbc.Driver").option("dbtable", "global_water_data").option("user", "root").option("password", "password").load()
        country_features = water_df.groupBy("Country").agg(avg("Per_Capita_Water_Use").alias("avg_per_capita"),avg("Agricultural_Water_Use_Percent").alias("avg_agricultural"),avg("Industrial_Water_Use_Percent").alias("avg_industrial"),avg("Household_Water_Use_Percent").alias("avg_household"),avg("Groundwater_Depletion_Rate").alias("avg_depletion")).filter(col("avg_per_capita").isNotNull())
        feature_assembler = VectorAssembler(inputCols=["avg_per_capita", "avg_agricultural", "avg_industrial", "avg_household", "avg_depletion"], outputCol="features")
        feature_vector_df = feature_assembler.transform(country_features)
        kmeans = KMeans(k=4, seed=42, featuresCol="features", predictionCol="cluster")
        kmeans_model = kmeans.fit(feature_vector_df)
        clustered_df = kmeans_model.transform(feature_vector_df)
        cluster_results = clustered_df.select("Country", "avg_per_capita", "avg_agricultural", "avg_industrial", "avg_household", "avg_depletion", "cluster").collect()
        cluster_centers = kmeans_model.clusterCenters()
        correlation_matrix = country_features.select("avg_per_capita", "avg_agricultural", "avg_industrial", "avg_household", "avg_depletion").toPandas().corr()
        scarcity_analysis = water_df.groupBy("Water_Scarcity_Level").agg(avg("Per_Capita_Water_Use").alias("avg_per_capita_by_scarcity"),avg("Agricultural_Water_Use_Percent").alias("avg_agricultural_by_scarcity"),avg("Groundwater_Depletion_Rate").alias("avg_depletion_by_scarcity")).collect()
        clustering_data = [{"country": row["Country"], "per_capita": float(row["avg_per_capita"]), "agricultural": float(row["avg_agricultural"]), "industrial": float(row["avg_industrial"]), "household": float(row["avg_household"]), "depletion": float(row["avg_depletion"]), "cluster": int(row["cluster"])} for row in cluster_results]
        centers_data = [{"center_id": i, "features": [float(x) for x in center]} for i, center in enumerate(cluster_centers)]
        correlation_data = correlation_matrix.to_dict()
        scarcity_analysis_data = [{"scarcity_level": row["Water_Scarcity_Level"], "avg_per_capita": float(row["avg_per_capita_by_scarcity"]), "avg_agricultural": float(row["avg_agricultural_by_scarcity"]), "avg_depletion": float(row["avg_depletion_by_scarcity"])} for row in scarcity_analysis]
        return JsonResponse({"clustering_results": clustering_data, "cluster_centers": centers_data, "correlation_matrix": correlation_data, "scarcity_analysis": scarcity_analysis_data})

基于大数据的全球用水量数据可视化分析系统-结语

🌟 欢迎:点赞 👍 收藏 ⭐ 评论 📝

👇🏻 精选专栏推荐 👇🏻 欢迎订阅关注!

大数据实战项目

PHP|C#.NET|Golang实战项目

微信小程序|安卓实战项目

Python实战项目

Java实战项目

🍅 ↓↓主页获取源码联系↓↓🍅