附源码\基于Spark大数据的超市销售行为分析与预测系统\基于大数据挖掘的超市客户流失预警分析系统

121 阅读5分钟

一、项目开发背景意义

随着零售行业数字化转型的深入发展,超市等零售企业面临着海量销售数据的挑战与机遇。传统的数据统计分析方法已无法满足现代超市对实时、精准、多维度数据分析的需求。超市每日产生的销售交易数据、商品库存数据、客户消费行为数据等呈指数级增长,如何从这些海量数据中挖掘出有价值的商业洞察,成为提升经营效率、优化库存管理、制定精准营销策略的关键。因此,构建一个基于大数据技术的超市销售数据统计分析系统显得尤为重要,该系统能够帮助超市管理者实时掌握销售动态,科学预测市场趋势,提升决策效率和经营水平。

二、项目开发技术

本系统采用了现代化的大数据技术栈,构建了高性能、可扩展的数据分析平台。后端采用Python作为主要开发语言,结合Apache Spark分布式计算框架处理大规模数据集,通过Hadoop生态系统实现海量数据的存储和管理。数据存储层使用MySQL关系型数据库存储结构化数据,确保数据的一致性和可靠性。前端采用Vue.js框架构建响应式用户界面,集成ECharts图表库实现丰富的数据可视化效果,为用户提供直观、交互式的数据展示体验。系统还融合了数据挖掘和机器学习技术,运用聚类分析、关联规则挖掘、预测模型等算法,深度挖掘数据价值。整体架构采用微服务设计模式,确保系统的高可用性、可维护性和扩展性,能够应对不断增长的数据处理需求。

三、项目开发内容

本系统构建了一个全面的超市销售数据分析平台,通过多维度数据挖掘和可视化展示,为超市经营决策提供科学依据。系统整合了销售、库存、客户等多源数据,运用机器学习算法进行深度分析,实现了从数据采集、处理、分析到可视化展示的完整闭环。系统采用模块化设计,涵盖了销售趋势分析、商品关联挖掘、客户行为洞察、库存优化等核心功能,能够满足不同层级管理人员的数据分析需求,为超市的精细化运营提供强有力的技术支撑。

根据系统功能模块分析:

顾客消费行为分析:通过散点图和气泡图分析不同商品的销售表现,识别热销商品和潜力商品。

多样性指数趋势:采用曲线图展示销售数据的多样性变化趋势,帮助了解市场需求变化规律。

客户流失风险分析:运用饼图和环形图直观展示不同风险等级客户的分布情况。

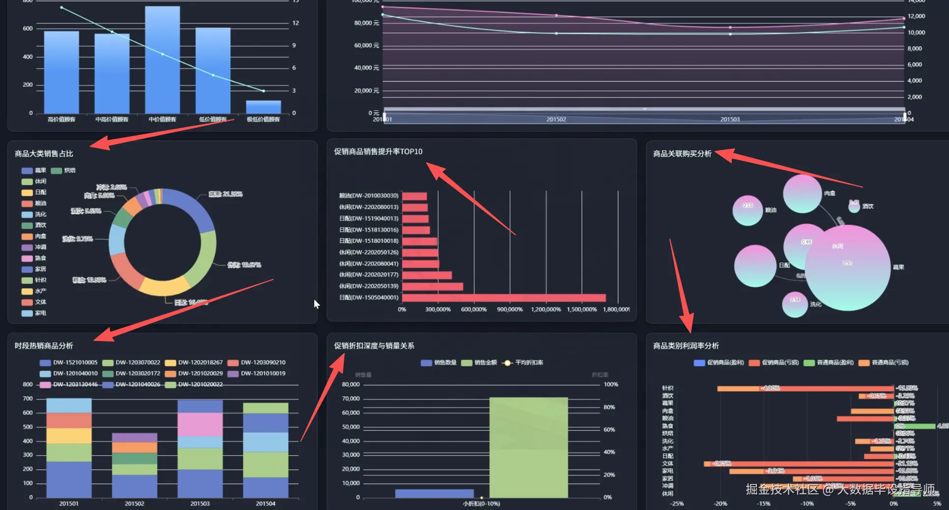
商品大类销售占比:通过多彩饼图清晰展示各商品类别的销售贡献度。

促销商品销售提升率TOP10:使用横向柱状图排列展示促销效果最佳的商品。

商品关联度分析:采用气泡图展示商品间的关联关系,为商品搭配销售提供依据。

时段热销商品分析:通过堆叠柱状图分析不同时段的商品销售情况。

促销折扣度与销量关系:运用散点图和柱状图分析价格策略对销量的影响。

商品类别利润率分析:采用水平条形图展示各类别商品的盈利能力。

价格敏感度分析:通过条形图和折线图分析商品价格变化对销售的影响程度。

四、项目展示

wechat_2025-09-12_194657_831.png

wechat_2025-09-12_194712_283.png

wechat_2025-09-12_194729_812.png

wechat_2025-09-12_194741_096.png

wechat_2025-09-12_194754_555.png

wechat_2025-09-12_194817_186.png

wechat_2025-09-12_194840_240.png

五、项目相关代码

// 商品关联度分析
const correlationChart = echarts.init(document.getElementById('productCorrelation'));

const correlationOption = {
    title: {
        text: '商品关联度分析',
        textStyle: { color: '#333', fontSize: 18 }
    },
    tooltip: {
        formatter: function(params) {
            if (params.dataType === 'edge') {
                return `${params.data.source} → ${params.data.target}<br/>关联度: ${params.data.value}%`;
            }
            return `${params.data.name}<br/>销量: ${params.data.value}件`;
        }
    },
    series: [{
        name: '商品关联',
        type: 'graph',
        layout: 'force',
        symbolSize: function(value) {
            return Math.sqrt(value) * 2;
        },
        roam: true,
        itemStyle: {
            color: function(params) {
                const colors = ['#FF6B6B', '#4ECDC4', '#45B7D1', '#96CEB4', '#FFEAA7', '#DDA0DD', '#98D8C8'];
                return colors[params.dataIndex % colors.length];
            }
        },
        label: {
            show: true,
            fontSize: 10
        },
        edgeSymbol: ['circle', 'arrow'],
        edgeSymbolSize: [4, 10],
        edgeLabel: {
            fontSize: 8
        },
        force: {
            repulsion: 2500,
            edgeLength: [10, 50]
        },
        data: [
            { name: '牛奶', value: 1500, category: 0 },
            { name: '面包', value: 1200, category: 1 },
            { name: '鸡蛋', value: 800, category: 2 },
            { name: '咖啡', value: 600, category: 3 },
            { name: '酸奶', value: 900, category: 4 },
            { name: '麦片', value: 400, category: 5 },
            { name: '蜂蜜', value: 300, category: 6 }
        ],
        links: [
            { source: '牛奶', target: '麦片', value: 85, lineStyle: { width: 5, color: '#FF6B6B' } },
            { source: '面包', target: '牛奶', value: 78, lineStyle: { width: 4, color: '#4ECDC4' } },
            { source: '咖啡', target: '面包', value: 72, lineStyle: { width: 4, color: '#45B7D1' } },
            { source: '鸡蛋', target: '面包', value: 65, lineStyle: { width: 3, color: '#96CEB4' } },
            { source: '酸奶', target: '麦片', value: 58, lineStyle: { width: 3, color: '#FFEAA7' } },
            { source: '蜂蜜', target: '麦片', value: 52, lineStyle: { width: 2, color: '#DDA0DD' } },
            { source: '牛奶', target: '咖啡', value: 45, lineStyle: { width: 2, color: '#98D8C8' } }
        ]
    }]
};

六、最后

更多大数据毕设项目分享、选题分享可以点击下方

大数据项目