使用node-Express框架写一个学校宿舍管理系统练习项目-前后端分离

62 阅读1分钟

今天继续分享一个新的练习项目,是使用node做为后端语言,来写的一个前后端分离项目:学校宿舍管理系统。我们如果想掌握一门编程语言,就是需要大量的练习。所以当我们学习到了一些知识,自己想一下 可以拿学到的知识,做些什么功能。

先来分享一下 这个学校宿舍管理系统使用了哪些技术:

· 语言:Node

· 后端框架:Express框架

·数据库: MySQL 8.0

·前端: Vue2 + Element UI

主要实现的功能:

1.首页

2.学校管理

3.宿舍楼管理

4.宿舍管理

5.学生管理

6.学生调宿

7.学生退宿

8.报修等级

9.宿舍卫生评分

10.违纪记录

11.管理员管理

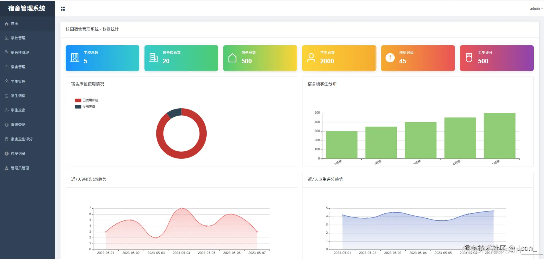
一共11个管理菜单。,接下来分享一下 系统的部分截图页面。

首页:

image.png

学校管理

image.png

学生管理

image.png

卫生评分:

image.png

想更多的了解这个项目,可以获取完整的源码。(非开源项目)www.wwwoop.com/home/Index/…

页面功能还是挺多的,这里就不一一分享了,主要是分享我自己的学习心得和体会,如果你在学习编程语言,希望对你有所帮助。