基于SpringBoot3+Vue3的电影院购票系统、在线购票平台、座位管理系统、影院管理系统、电影评价系统,适用于毕业设计,课程设计

198 阅读8分钟

项目概述

本系统是一套面向电影院和观影用户的智能化购票管理平台,旨在解决传统影院购票服务中存在的效率低、用户体验差、座位管理复杂、缺乏标准化流程与数据分析能力不足等问题。随着现代娱乐消费的数字化转型和用户对便捷购票服务需求的提升,传统的线下购票服务模式已难以满足现代用户对便捷性、实时性和个性化服务的需求。本系统应运而生,致力于通过技术创新推动影院购票服务的全面数字化转型。

系统采用B/S架构与前后端分离模式:前端使用Vue3 + Element Plus构建现代化交互界面,提供流畅的购票体验和可视化座位选择;后端基于Spring Boot3 + MyBatis Plus实现高效业务处理,数据库采用MySQL 8存储核心业务数据。整体架构充分考虑了系统的扩展性、可维护性和安全性。在专业性方面,系统实现了完整的影院业务流程,包括电影信息管理、影厅座位管理、场次排期管理、实时座位状态控制、订单支付流程等核心功能。通过运用JWT身份认证、RBAC权限控制、实时数据同步等技术,实现了标准化的购票流程和智能化的座位管理,为用户提供便捷高效的观影购票服务。

本系统基于RBAC权限控制模型,科学划分为系统管理员、影院管理员、普通用户三类角色。系统管理员负责整体系统管理与运维;影院管理员负责电影排片、场次管理、订单处理与影院运营数据分析;普通用户进行电影浏览、在线购票、订单管理并参与电影评价交流。系统提供电影展示、智能购票、座位管理、订单处理、用户评价、收藏管理等核心功能,并支持基于ECharts的可视化数据分析,实现从电影展示到购票下单再到观影服务的完整闭环服务流程,有效解决了传统影院购票服务中的座位冲突管理、实时库存控制、支付流程复杂和用户体验不佳等关键问题。

👉 演示视频

关联课题

  1. 基于 Spring Boot3 与 Vue3 的电影院购票系统设计与实现
  2. 基于 RBAC 权限模型的影院管理平台设计与实现
  3. 面向观影用户的智能购票与座位选择系统设计与实现
  4. 基于 B/S 架构的影院运营管理系统开发与应用
  5. 基于前后端分离的电影购票与评价平台设计与实现

项目技术栈

  • 架构:B/S结构、MVC软件架构、前后端分离架构
  • 后端:Spring Boot3、MyBatis Plus、JWT、Hutool、RBAC、Lombok
  • 前端:Vue3、ECharts、Element Plus、Axios、Vite、WangEditor
  • 数据库:MySQL
  • 其它:数据可视化分析、多种颜色主题可选

功能模块设计

本系统分为普通用户、影院管理员、系统管理员三种角色,功能划分清晰,业务逻辑完整:

1、用户功能

用户认证模块
  • 注册登录:支持用户账号注册、登录与身份认证
  • 密码管理:支持用户修改登录密码功能
  • 个人资料:查看/修改个人信息
电影浏览模块
  • 首页展示:电影轮播图、热映电影推荐、最新资讯
  • 电影列表:分类筛选、搜索查询、分页浏览
  • 电影详情:电影基本信息、海报、剧情简介、演职员表、用户评分
智能购票模块
  • 影院选择:查看影院信息、选择观影影院
  • 场次选择:按日期查看场次、选择观影时间
  • 座位选择:可视化座位图、实时座位状态、座位类型区分
  • 订单确认:确认购票信息、座位信息、价格计算
  • 模拟支付:支付方式选择、支付确认、取票码生成
订单管理模块
  • 我的订单:订单列表、订单详情、订单状态跟踪
  • 订单操作:订单取消、订单查询、历史订单
  • 取票信息:取票码显示、观影信息确认
互动评价模块
  • 电影评价:观影后评分、评论发布、评价管理
  • 我的评价:个人评价列表、评价编辑、评价删除
  • 购买验证:基于购票记录的评价权限控制
收藏管理模块
  • 电影收藏:收藏喜欢的电影、取消收藏
资讯浏览模块
  • 电影资讯:浏览电影相关资讯信息

2、影院管理员功能

系统认证模块
  • 登录认证:系统的安全访问入口,基于角色的权限验证
工作台模块
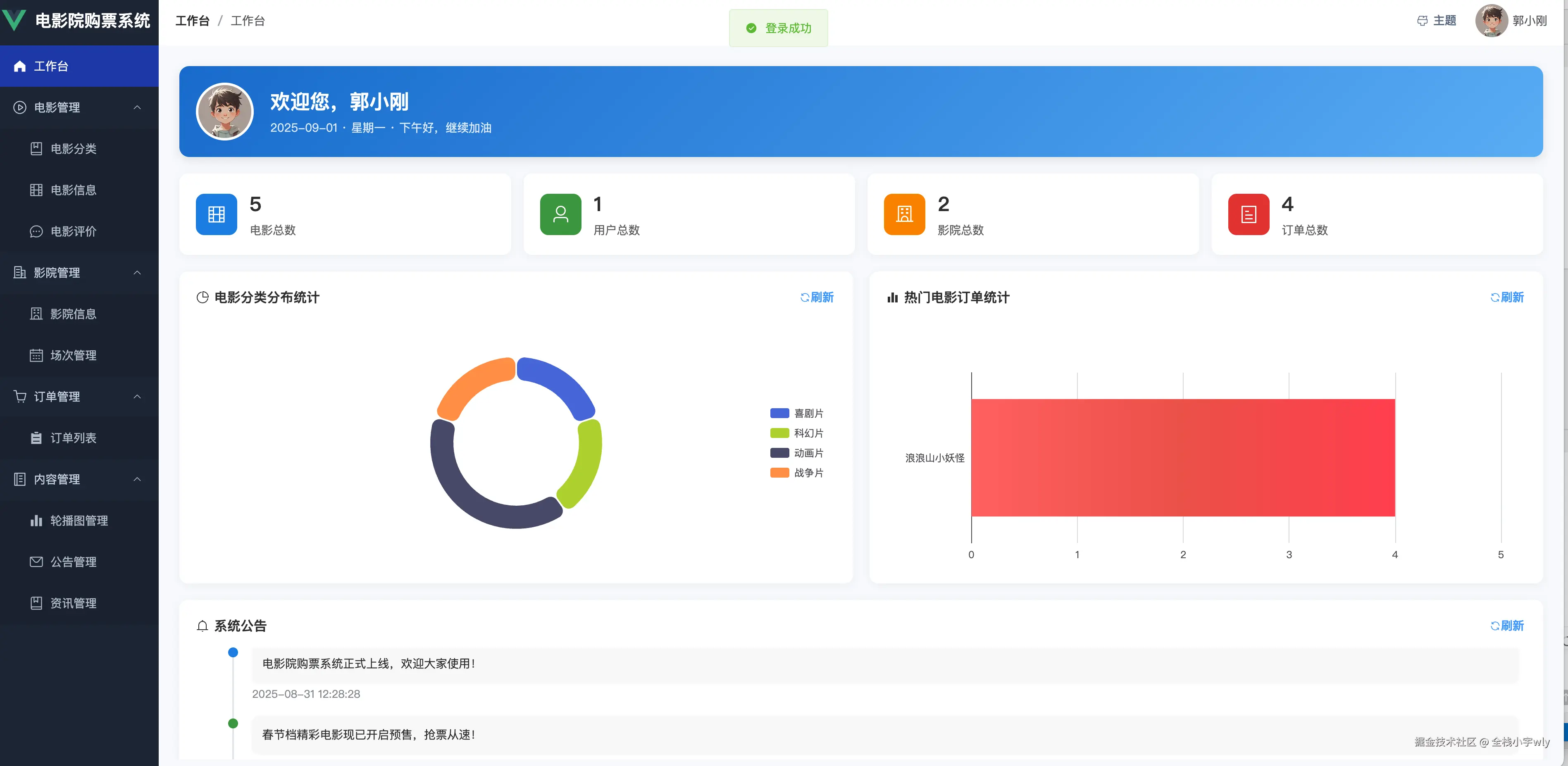
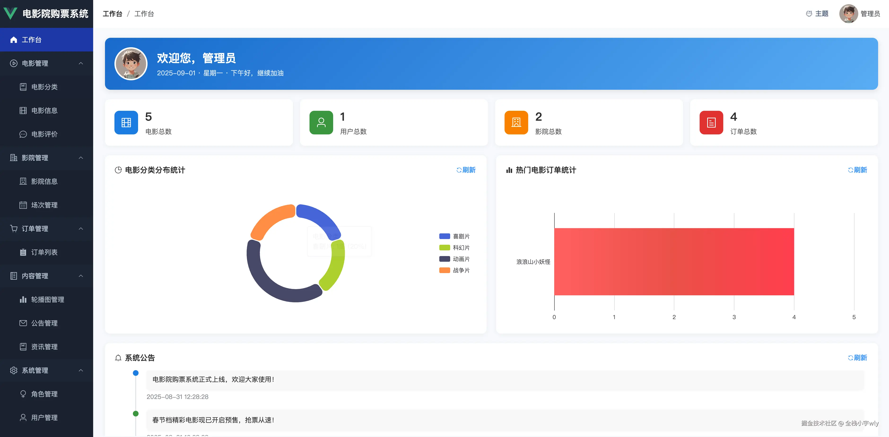
  • 数据概览:基于ECharts的数据可视化分析,查看影院整体运营数据和关键指标
电影管理模块
  • 电影信息:电影基本信息管理、海报上传、信息编辑
  • 电影分类:电影类型分类管理、分类配置
  • 电影状态:上映状态控制、排期管理
  • 电影评价:用户评价审核,对不当评价处理进行隐藏
影院设施管理模块
  • 影院管理:影院基本信息、联系方式、地址管理
  • 影厅管理:影厅信息配置、容量设置、设备信息
  • 座位管理:影厅座位布局设计、座位状态管理、座位类型配置
排片管理模块
  • 场次管理:电影场次安排、时间配置、价格设定
订单处理模块
  • 订单管理:查看所有订单、订单状态管理、订单详情
内容管理模块
  • 资讯管理:发布和管理电影相关的资讯和文章
  • 轮播图管理:发布和管理电影广告轮播图
  • 公告管理:系统公告发布、重要通知管理
个人管理模块
  • 个人资料:查看/修改个人信息
  • 密码管理:支持管理员修改登录密码功能

3、系统管理员功能

管理员拥有影院管理员的所有功能权限,这里只列出系统管理员的特有功能。

系统管理模块
  • 用户管理:支持对普通用户、影院管理员等账号的统一管理
  • 角色管理:支持配置角色与权限,RBAC权限模型实现
  • 菜单管理:支持后台菜单动态分配和权限控制

项目创新点

1、前后端分离开发架构

系统采用Spring Boot3 + Vue3技术栈,采用前后端完全分离开发模式,提高了系统开发效率与维护灵活性,利于后续功能拓展和业务集成。前端使用现代化的Vue3 Composition API,后端采用最新的Spring Boot3框架,确保了技术栈的先进性和可维护性。

2、完整的购票业务闭环

系统实现了从用户电影浏览、场次选择、座位选择、订单生成、支付确认到取票观影的完整购票服务闭环。特别是可视化座位选择和实时库存管理功能的设计,将传统影院购票服务过程数字化,提升了购票服务的标准化和规范化水平。支付流程优化设计,先确认支付再生成订单,确保数据一致性。

3、智能化座位与场次管理

系统提供智能化的影厅座位管理功能,支持可视化座位图设计、座位类型配置、实时座位状态更新等功能。场次管理能够实时统计售票数量,防止超售情况,并支持场次状态的全生命周期管理,包括过期场次自动禁用功能,确保影院资源的合理分配和用户体验的优化。

4、 数据可视化与运营分析

使用ECharts图表库对影院购票系统关键数据进行可视化展示,为管理员提供直观的数据分析支持。包括订单状态分布、电影受欢迎程度等,辅助影院优化排片决策和运营策略制定。

5、基于RBAC的精细化权限控制

系统实现了基于角色的访问控制模型(RBAC),不同角色拥有不同功能权限。结合JWT Token与Vue Router守卫机制,保证了系统安全性与数据隔离性。系统管理员、影院管理员两个角色权限边界清晰,功能模块访问控制精确。支持动态菜单配置和权限细粒度控制。

6、支持多种颜色主题切换

系统提供多种主题风格切换功能,用户可根据个人喜好自由选择界面配色与风格,打造专属的使用体验。通过多样化的界面主题,不仅提升了平台的个性化与趣味性,也让系统在同类产品中更具差异化与独特性。

7、智能购买验证与评价系统

系统创新性地提供了基于购票记录的评价权限验证,只有真实购买过电影票的用户才能对该电影进行评价,有效防止恶意刷分和虚假评价。

项目截图

用户截图

图片图片图片图片图片图片图片图片图片图片图片

影院管理员截图

图片图片图片图片图片图片图片图片

系统管理员截图

图片 图片图片图片

项目源码仓库

gitee.com/fullstack-g…