大数据毕业设计指导:Hadoop+Spark游戏销量分析系统开发教程

80 阅读8分钟

🎓 作者:计算机毕设小月哥 | 软件开发专家

🖥️ 简介:8年计算机软件程序开发经验。精通Java、Python、微信小程序、安卓、大数据、PHP、.NET|C#、Golang等技术栈。

🛠️ 专业服务 🛠️

  • 需求定制化开发

  • 源码提供与讲解

  • 技术文档撰写(指导计算机毕设选题【新颖+创新】、任务书、开题报告、文献综述、外文翻译等)

  • 项目答辩演示PPT制作

🌟 欢迎:点赞 👍 收藏 ⭐ 评论 📝

👇🏻 精选专栏推荐 👇🏻 欢迎订阅关注!

大数据实战项目

PHP|C#.NET|Golang实战项目

微信小程序|安卓实战项目

Python实战项目

Java实战项目

🍅 ↓↓主页获取源码联系↓↓🍅

基于大数据的全球电子游戏销量与评分数据分析系统-功能介绍

基于大数据的全球电子游戏销量与评分数据分析系统是一套综合运用Hadoop分布式存储和Spark大数据处理技术的数据分析平台,专门针对全球电子游戏市场的海量销售数据和评分信息进行深度挖掘与可视化展示。该系统采用Python作为核心开发语言,结合Django框架构建稳定的后端服务架构,前端运用Vue.js配合ElementUI组件库和Echarts图表库打造直观友好的用户交互界面。系统能够处理包含游戏名称、发行年份、平台类型、销售区域、评分数据等多维度的大规模游戏数据集,通过Spark SQL和Pandas、NumPy等数据科学库实现复杂的统计分析算法。核心功能涵盖游戏产业宏观趋势分析、游戏内容与类型深度剖析、平台与区域市场策略分析、发行商竞争力评估以及评分与销量关联性研究五大分析维度,能够为游戏行业从业者、投资机构和研究学者提供基于大数据技术的科学决策支持,同时也为计算机专业学生提供了一个集大数据处理、Web开发和数据可视化于一体的综合性技术实践平台。

基于大数据的全球电子游戏销量与评分数据分析系统-选题背景意义

选题背景 电子游戏产业作为当今全球娱乐经济的重要组成部分,其市场规模和影响力在近年来呈现出爆发式增长态势。随着游戏平台的多样化发展,从传统主机到移动设备,从单机游戏到网络游戏,整个行业生态变得日益复杂多元。与此同时,全球化的游戏发行模式使得不同地区市场呈现出截然不同的消费偏好和文化特色,北美市场偏爱射击类游戏,日本市场钟情角色扮演游戏,而欧洲市场则对策略类游戏情有独钟。游戏评分体系的建立和完善也为行业分析提供了重要的质量评判标准,专业媒体评分与用户评分之间往往存在有趣的差异性。然而,面对如此庞大复杂的多维度数据,传统的数据处理方法已经难以胜任深度分析的需求。大数据技术的成熟发展为解决这一问题提供了新的思路和工具,Hadoop的分布式存储能力和Spark的内存计算优势,使得对海量游戏数据进行实时分析成为可能。 选题意义 本课题的研究意义主要体现在技术实践和应用价值两个层面。在技术层面,该系统为计算机专业学生提供了一个相对完整的大数据技术栈实践机会,从Hadoop分布式文件系统的数据存储,到Spark引擎的并行计算处理,再到Django Web框架的服务端开发,以及Vue.js的前端交互设计,涵盖了现代数据科学项目的主要技术环节。通过真实的游戏行业数据进行分析实践,学生能够深入理解大数据处理的核心原理和实际应用场景。在应用价值方面,该系统产出的分析结果能够为游戏开发商的产品定位提供一定的市场参考,帮助发行商了解不同地区玩家的偏好趋势,为投资机构的项目评估提供基础数据支撑。虽然作为毕业设计项目,其分析深度和数据规模相对有限,但系统设计思路和技术架构具备一定的可扩展性和实用性。该项目也为其他领域的大数据分析系统开发提供了可借鉴的技术方案和实施经验,对推动大数据技术在娱乐产业中的应用具有一定的示范意义。

基于大数据的全球电子游戏销量与评分数据分析系统-技术选型

大数据框架:Hadoop+Spark(本次没用Hive,支持定制) 开发语言:Python+Java(两个版本都支持) 后端框架:Django+Spring Boot(Spring+SpringMVC+Mybatis)(两个版本都支持) 前端:Vue+ElementUI+Echarts+HTML+CSS+JavaScript+jQuery 详细技术点:Hadoop、HDFS、Spark、Spark SQL、Pandas、NumPy 数据库:MySQL

基于大数据的全球电子游戏销量与评分数据分析系统-视频展示

基于大数据的全球电子游戏销量与评分数据分析系统-视频展示

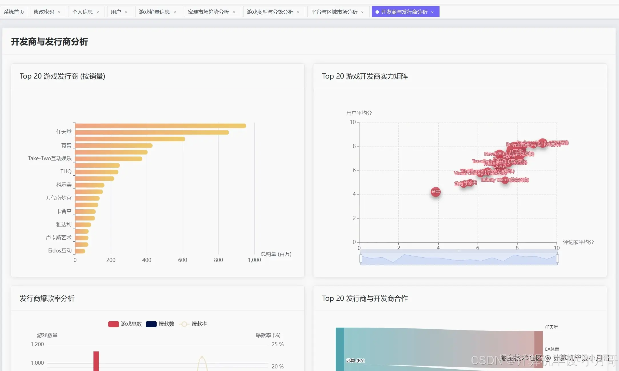
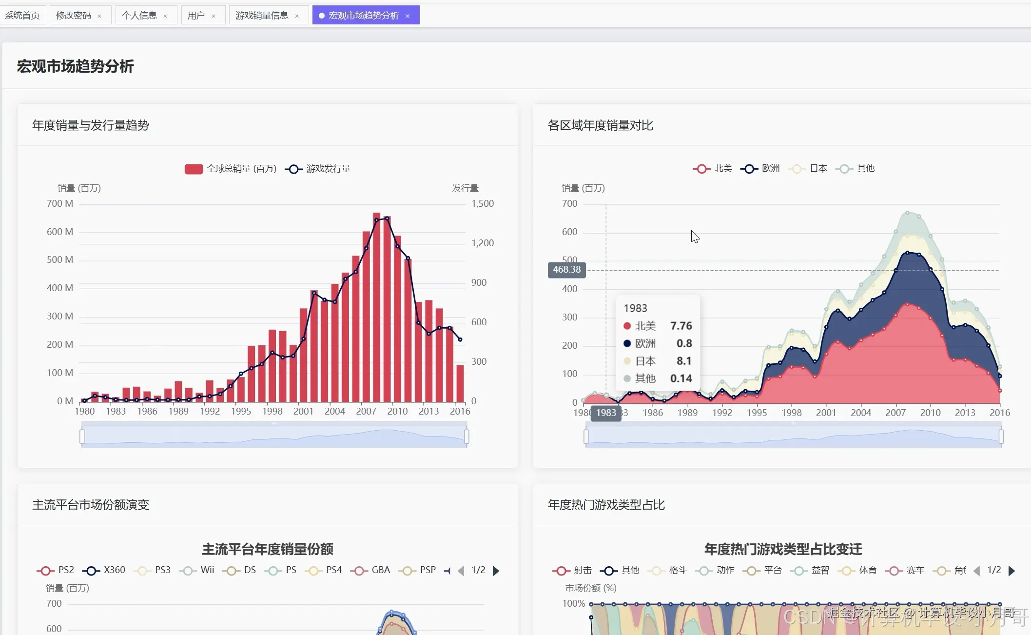
基于大数据的全球电子游戏销量与评分数据分析系统-图片展示

在这里插入图片描述 在这里插入图片描述 在这里插入图片描述 在这里插入图片描述 在这里插入图片描述 在这里插入图片描述 在这里插入图片描述 在这里插入图片描述

基于大数据的全球电子游戏销量与评分数据分析系统-代码展示

from pyspark.sql import SparkSession
from pyspark.sql.functions import col, sum, avg, count, year, when, desc, asc
from pyspark.sql.types import StructType, StructField, StringType, FloatType, IntegerType
import pandas as pd
from scipy.stats import pearsonr
from django.http import JsonResponse
def analyze_annual_game_trends():
    spark = SparkSession.builder.appName("GameTrendAnalysis").config("spark.sql.adaptive.enabled", "true").getOrCreate()
    games_df = spark.read.option("header", "true").option("inferSchema", "true").csv("/data/games_sales.csv")
    games_df = games_df.filter(col("Year_of_Release").isNotNull() & col("Global_Sales").isNotNull())
    games_df = games_df.filter((col("Year_of_Release") >= 1980) & (col("Year_of_Release") <= 2020))
    annual_release_count = games_df.groupBy("Year_of_Release").agg(count("Name").alias("games_released"))
    annual_total_sales = games_df.groupBy("Year_of_Release").agg(sum("Global_Sales").alias("total_sales"))
    annual_avg_sales = games_df.groupBy("Year_of_Release").agg(avg("Global_Sales").alias("avg_sales_per_game"))
    trend_data = annual_release_count.join(annual_total_sales, "Year_of_Release").join(annual_avg_sales, "Year_of_Release")
    trend_data = trend_data.orderBy("Year_of_Release")
    peak_year_releases = trend_data.orderBy(desc("games_released")).first()
    peak_year_sales = trend_data.orderBy(desc("total_sales")).first()
    growth_rate_data = trend_data.collect()
    yearly_growth_rates = []
    for i in range(1, len(growth_rate_data)):
        current_sales = growth_rate_data[i]["total_sales"]
        previous_sales = growth_rate_data[i-1]["total_sales"]
        growth_rate = ((current_sales - previous_sales) / previous_sales) * 100 if previous_sales > 0 else 0
        yearly_growth_rates.append({"year": growth_rate_data[i]["Year_of_Release"], "growth_rate": round(growth_rate, 2)})
    market_maturity_indicator = sum([1 for rate in yearly_growth_rates[-10:] if rate["growth_rate"] < 5]) / 10
    trend_analysis_result = {"annual_trends": [row.asDict() for row in trend_data.collect()], "peak_release_year": peak_year_releases["Year_of_Release"], "peak_sales_year": peak_year_sales["Year_of_Release"], "growth_rates": yearly_growth_rates, "market_maturity_score": round(market_maturity_indicator, 2)}
    spark.stop()
    return trend_analysis_result
def analyze_genre_market_performance():
    spark = SparkSession.builder.appName("GenreAnalysis").config("spark.sql.adaptive.enabled", "true").getOrCreate()
    games_df = spark.read.option("header", "true").option("inferSchema", "true").csv("/data/games_sales.csv")
    games_df = games_df.filter(col("Genre").isNotNull() & col("Global_Sales").isNotNull())
    genre_sales_ranking = games_df.groupBy("Genre").agg(sum("Global_Sales").alias("total_sales"), count("Name").alias("game_count"), avg("Global_Sales").alias("avg_sales_per_game"))
    genre_sales_ranking = genre_sales_ranking.orderBy(desc("total_sales"))
    top_genres = genre_sales_ranking.limit(10).collect()
    regional_genre_analysis = games_df.groupBy("Genre").agg(sum("NA_Sales").alias("north_america_sales"), sum("EU_Sales").alias("europe_sales"), sum("JP_Sales").alias("japan_sales"), sum("Other_Sales").alias("other_regions_sales"))
    regional_preferences = []
    for row in regional_genre_analysis.collect():
        genre = row["Genre"]
        na_sales = row["north_america_sales"] or 0
        eu_sales = row["europe_sales"] or 0
        jp_sales = row["japan_sales"] or 0
        total_regional = na_sales + eu_sales + jp_sales
        if total_regional > 0:
            regional_preferences.append({"genre": genre, "na_percentage": round((na_sales/total_regional)*100, 2), "eu_percentage": round((eu_sales/total_regional)*100, 2), "jp_percentage": round((jp_sales/total_regional)*100, 2)})
    genre_evolution = games_df.filter(col("Year_of_Release").isNotNull()).groupBy("Genre", "Year_of_Release").agg(sum("Global_Sales").alias("yearly_sales"))
    genre_trends = {}
    for row in genre_evolution.collect():
        genre = row["Genre"]
        if genre not in genre_trends:
            genre_trends[genre] = []
        genre_trends[genre].append({"year": row["Year_of_Release"], "sales": row["yearly_sales"]})
    market_concentration = sum([row["total_sales"] for row in top_genres[:3]]) / sum([row["total_sales"] for row in genre_sales_ranking.collect()])
    genre_analysis_result = {"top_genres_ranking": [{"genre": row["Genre"], "total_sales": row["total_sales"], "game_count": row["game_count"], "avg_sales": round(row["avg_sales_per_game"], 2)} for row in top_genres], "regional_preferences": regional_preferences, "genre_evolution_trends": genre_trends, "market_concentration_ratio": round(market_concentration, 3)}
    spark.stop()
    return genre_analysis_result
def analyze_rating_sales_correlation():
    spark = SparkSession.builder.appName("CorrelationAnalysis").config("spark.sql.adaptive.enabled", "true").getOrCreate()
    games_df = spark.read.option("header", "true").option("inferSchema", "true").csv("/data/games_sales.csv")
    valid_data = games_df.filter(col("Critic_Score").isNotNull() & col("User_Score").isNotNull() & col("Global_Sales").isNotNull())
    valid_data = valid_data.filter((col("Critic_Score") > 0) & (col("User_Score") > 0) & (col("Global_Sales") > 0))
    correlation_data = valid_data.select("Critic_Score", "User_Score", "Global_Sales").collect()
    critic_scores = [row["Critic_Score"] for row in correlation_data]
    user_scores = [float(row["User_Score"]) * 10 for row in correlation_data]
    global_sales = [row["Global_Sales"] for row in correlation_data]
    critic_sales_correlation, critic_p_value = pearsonr(critic_scores, global_sales)
    user_sales_correlation, user_p_value = pearsonr(user_scores, global_sales)
    critic_user_correlation, critic_user_p_value = pearsonr(critic_scores, user_scores)
    high_score_low_sales = valid_data.filter((col("Critic_Score") >= 85) & (col("Global_Sales") <= 1.0))
    low_score_high_sales = valid_data.filter((col("Critic_Score") <= 60) & (col("Global_Sales") >= 3.0))
    undervalued_games = high_score_low_sales.select("Name", "Critic_Score", "User_Score", "Global_Sales").orderBy(desc("Critic_Score")).limit(10)
    overperforming_games = low_score_high_sales.select("Name", "Critic_Score", "User_Score", "Global_Sales").orderBy(desc("Global_Sales")).limit(10)
    score_distribution = valid_data.selectExpr("CASE WHEN Critic_Score >= 90 THEN 'Exceptional' WHEN Critic_Score >= 80 THEN 'Great' WHEN Critic_Score >= 70 THEN 'Good' WHEN Critic_Score >= 60 THEN 'Average' ELSE 'Poor' END as score_category", "Global_Sales").groupBy("score_category").agg(avg("Global_Sales").alias("avg_sales"), count("*").alias("game_count"))
    sales_performance_by_rating = score_distribution.orderBy(desc("avg_sales")).collect()
    outlier_analysis = {"high_score_low_sales_count": high_score_low_sales.count(), "low_score_high_sales_count": low_score_high_sales.count(), "undervalued_gems": [row.asDict() for row in undervalued_games.collect()], "commercial_surprises": [row.asDict() for row in overperforming_games.collect()]}
    correlation_result = {"critic_sales_correlation": round(critic_sales_correlation, 4), "user_sales_correlation": round(user_sales_correlation, 4), "critic_user_correlation": round(critic_user_correlation, 4), "statistical_significance": {"critic_sales_p_value": round(critic_p_value, 6), "user_sales_p_value": round(user_p_value, 6)}, "sales_by_rating_category": [{"category": row["score_category"], "avg_sales": round(row["avg_sales"], 2), "game_count": row["game_count"]} for row in sales_performance_by_rating], "outlier_analysis": outlier_analysis}
    spark.stop()
    return correlation_result

基于大数据的全球电子游戏销量与评分数据分析系统-结语

🌟 欢迎:点赞 👍 收藏 ⭐ 评论 📝

👇🏻 精选专栏推荐 👇🏻 欢迎订阅关注!

大数据实战项目

PHP|C#.NET|Golang实战项目

微信小程序|安卓实战项目

Python实战项目

Java实战项目

🍅 ↓↓主页获取源码联系↓↓🍅