GitHub上最受欢迎的大数据毕设项目:婚姻状况数据分析与可视化系统技术解析

73 阅读7分钟

💖💖作者:计算机编程小央姐 💙💙个人简介:曾长期从事计算机专业培训教学,本人也热爱上课教学,语言擅长Java、微信小程序、Python、Golang、安卓Android等,开发项目包括大数据、深度学习、网站、小程序、安卓、算法。平常会做一些项目定制化开发、代码讲解、答辩教学、文档编写、也懂一些降重方面的技巧。平常喜欢分享一些自己开发中遇到的问题的解决办法,也喜欢交流技术,大家有技术代码这一块的问题可以问我! 💛💛想说的话:感谢大家的关注与支持! 💜💜

💕💕文末获取源码

@TOC

婚姻状况数据分析与可视化系统技术解析-系统功能介绍

本系统是一个基于大数据技术架构的婚姻状况数据分析与可视化平台,采用Hadoop+Spark分布式计算框架对我国2000-2020年间的婚姻状况数据进行深度挖掘和分析。系统运用Python作为主要开发语言,结合Django后端框架构建RESTful API服务,前端采用Vue+ElementUI+Echarts技术栈实现数据的交互式可视化展示。核心技术涵盖HDFS分布式存储、Spark SQL大数据查询处理、Pandas和NumPy进行数据预处理,通过MySQL数据库管理元数据和用户信息。系统实现了婚姻状况总体结构与变迁分析、基于年龄维度的婚姻状况深度剖析、基于性别维度的婚姻状况差异化研究、婚姻模式变迁的深度挖掘等四大核心分析维度,共计18个具体分析功能点,每个分析点都能生成独立的CSV数据文件和对应的可视化图表,支持热力图、柱状图、折线图、饼图等多种图表类型,为研究我国婚姻状况变迁趋势提供了全面的数据支撑和直观的可视化展示平台。

婚姻状况数据分析与可视化系统技术解析-系统技术介绍

大数据框架:Hadoop+Spark(本次没用Hive,支持定制) 开发语言:Python+Java(两个版本都支持) 后端框架:Django+Spring Boot(Spring+SpringMVC+Mybatis)(两个版本都支持) 前端:Vue+ElementUI+Echarts+HTML+CSS+JavaScript+jQuery 详细技术点:Hadoop、HDFS、Spark、Spark SQL、Pandas、NumPy 数据库:MySQL

婚姻状况数据分析与可视化系统技术解析-系统背景意义

随着社会经济发展和人们生活观念的转变,我国婚姻状况呈现出显著的变迁特征,晚婚、不婚、离婚等现象日益普遍,传统的婚姻模式正在发生深刻变化。人口普查和相关统计数据显示,不同年龄段、不同性别群体的婚姻选择呈现出差异化趋势,这些变化不仅反映了个体价值观念的转变,也折射出社会结构、经济条件、文化观念等多重因素的综合影响。面对海量的婚姻状况统计数据,传统的数据处理和分析方法已难以满足深度挖掘的需求,迫切需要运用大数据技术手段来处理和分析这些复杂的多维度数据。大数据技术在数据存储、计算处理、模式识别等方面的优势,为深入分析婚姻状况变迁规律提供了新的技术路径,通过构建基于Hadoop+Spark的大数据分析平台,能够更好地揭示婚姻状况数据中蕴含的深层次规律和发展趋势。 从技术角度来看,本课题将大数据处理技术应用于社会统计数据分析领域,探索了Hadoop分布式存储和Spark内存计算在人口统计数据处理中的应用模式,为类似的社会数据分析项目提供了技术参考和实施经验。通过构建完整的数据分析流程,从数据清洗、特征工程到可视化展示,形成了一套相对完整的大数据分析解决方案。从应用角度来看,系统生成的分析结果可以为相关研究机构和政策制定部门提供数据支撑,帮助了解我国婚姻状况的演变趋势和群体差异特征。从学习实践角度来看,本课题涉及大数据处理、数据挖掘、数据可视化等多个技术领域,通过实际项目开发加深了对这些技术的理解和掌握,提升了综合运用多种技术解决复杂问题的能力。虽然作为毕业设计项目,其影响范围相对有限,但通过真实数据的处理和分析,展现了大数据技术在社会科学研究中的应用潜力,为后续更深入的研究工作奠定了基础。

婚姻状况数据分析与可视化系统技术解析-系统演示视频

演示视频

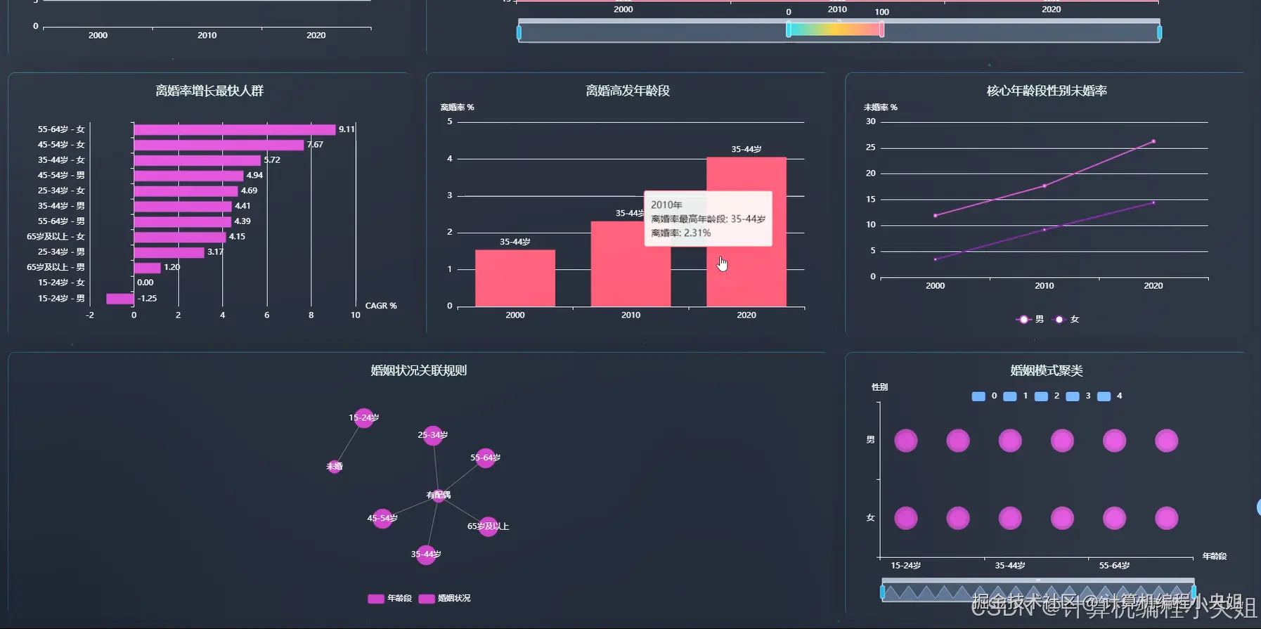
婚姻状况数据分析与可视化系统技术解析-系统演示图片

在这里插入图片描述 在这里插入图片描述 在这里插入图片描述 在这里插入图片描述 在这里插入图片描述 在这里插入图片描述 在这里插入图片描述

婚姻状况数据分析与可视化系统技术解析-系统部分代码

from pyspark.sql import SparkSession

from pyspark.sql.functions import col, sum, count, when, desc, asc, avg, max, min

from pyspark.ml.clustering import KMeans

from pyspark.ml.feature import VectorAssembler

from pyspark.sql.types import StructType, StructField, StringType, IntegerType, DoubleType

import pandas as pd

import numpy as np

from django.http import JsonResponse

from django.views import View

import json

def analyze_marriage_trend_by_year():

    spark = SparkSession.builder.appName("MarriageAnalysis").config("spark.sql.adaptive.enabled", "true").getOrCreate()

    df = spark.read.format("csv").option("header", "true").option("inferSchema", "true").load("hdfs://localhost:9000/marriage_data/marriage_status.csv")

    df_grouped = df.groupBy("record_year", "state").agg(sum("pop").alias("total_population"))

    yearly_total = df.groupBy("record_year").agg(sum("pop").alias("year_total"))

    df_with_percentage = df_grouped.join(yearly_total, "record_year")

    df_with_percentage = df_with_percentage.withColumn("percentage", (col("total_population") / col("year_total")) * 100)

    result_df = df_with_percentage.select("record_year", "state", "total_population", "percentage").orderBy("record_year", desc("percentage"))

    marriage_trend_data = []

    for row in result_df.collect():

        marriage_trend_data.append({

            "year": row["record_year"],

            "marriage_state": row["state"],

            "population": row["total_population"],

            "percentage": round(row["percentage"], 2)

        })

    pandas_df = pd.DataFrame(marriage_trend_data)

    pandas_df.to_csv("marriage_trend_analysis.csv", index=False, encoding="utf-8")

    pivot_data = pandas_df.pivot(index="year", columns="marriage_state", values="percentage").fillna(0)

    chart_data = []

    for year in pivot_data.index:

        year_data = {"year": int(year)}

        for state in pivot_data.columns:

            year_data[state] = float(pivot_data.loc[year, state])

        chart_data.append(year_data)

    spark.stop()

    return {"status": "success", "data": chart_data, "total_records": len(marriage_trend_data)}

def analyze_age_gender_marriage_distribution():

    spark = SparkSession.builder.appName("AgeGenderMarriageAnalysis").config("spark.sql.adaptive.enabled", "true").getOrCreate()

    df = spark.read.format("csv").option("header", "true").option("inferSchema", "true").load("hdfs://localhost:9000/marriage_data/marriage_status.csv")

    df_2020 = df.filter(col("record_year") == 2020)

    age_conditions = [

        (col("age").between(15, 24), "青年(15-24)"),

        (col("age").between(25, 39), "成年(25-39)"),

        (col("age").between(40, 59), "中年(40-59)"),

        (col("age") >= 60, "老年(60+)")

    ]

    df_with_age_group = df_2020

    for condition, label in age_conditions:

        df_with_age_group = df_with_age_group.withColumn("age_group", when(condition, label).otherwise(col("age_group")))

    df_analysis = df_with_age_group.groupBy("age_group", "gender", "state").agg(sum("pop").alias("population"))

    total_by_age_gender = df_with_age_group.groupBy("age_group", "gender").agg(sum("pop").alias("total_pop"))

    df_with_ratio = df_analysis.join(total_by_age_gender, ["age_group", "gender"])

    df_with_ratio = df_with_ratio.withColumn("ratio", (col("population") / col("total_pop")) * 100)

    result_data = df_with_ratio.select("age_group", "gender", "state", "population", "ratio").orderBy("age_group", "gender", desc("ratio"))

    age_gender_analysis = []

    for row in result_data.collect():

        age_gender_analysis.append({

            "age_group": row["age_group"],

            "gender": row["gender"],

            "marriage_state": row["state"],

            "population": row["population"],

            "ratio": round(row["ratio"], 2)

        })

    analysis_df = pd.DataFrame(age_gender_analysis)

    analysis_df.to_csv("age_gender_marriage_distribution.csv", index=False, encoding="utf-8")

    heatmap_data = analysis_df[analysis_df["marriage_state"] == "未婚"].pivot(index="age_group", columns="gender", values="ratio").fillna(0)

    heatmap_result = []

    for i, age_group in enumerate(heatmap_data.index):

        for j, gender in enumerate(heatmap_data.columns):

            heatmap_result.append([i, j, float(heatmap_data.loc[age_group, gender])])

    spark.stop()

    return {"status": "success", "heatmap_data": heatmap_result, "categories": {"age_groups": list(heatmap_data.index), "genders": list(heatmap_data.columns)}}

def perform_marriage_pattern_clustering():

    spark = SparkSession.builder.appName("MarriagePatternClustering").config("spark.sql.adaptive.enabled", "true").getOrCreate()

    df = spark.read.format("csv").option("header", "true").option("inferSchema", "true").load("hdfs://localhost:9000/marriage_data/marriage_status.csv")

    age_conditions = [

        (col("age").between(15, 24), "青年"),

        (col("age").between(25, 39), "成年"),

        (col("age").between(40, 59), "中年"),

        (col("age") >= 60, "老年")

    ]

    df_with_age_group = df

    for condition, label in age_conditions:

        df_with_age_group = df_with_age_group.withColumn("age_group", when(condition, label).otherwise(col("age_group")))

    df_grouped = df_with_age_group.groupBy("record_year", "gender", "age_group", "state").agg(sum("pop").alias("population"))

    total_by_group = df_with_age_group.groupBy("record_year", "gender", "age_group").agg(sum("pop").alias("total_population"))

    df_with_percentage = df_grouped.join(total_by_group, ["record_year", "gender", "age_group"])

    df_with_percentage = df_with_percentage.withColumn("percentage", (col("population") / col("total_population")) * 100)

    df_pivot = df_with_percentage.groupBy("record_year", "gender", "age_group").pivot("state").agg(avg("percentage")).fillna(0)

    feature_cols = ["未婚", "有配偶", "离婚", "丧偶"]

    assembler = VectorAssembler(inputCols=feature_cols, outputCol="features")

    df_features = assembler.transform(df_pivot)

    kmeans = KMeans(k=4, seed=42, featuresCol="features", predictionCol="cluster")

    model = kmeans.fit(df_features)

    df_clustered = model.transform(df_features)

    cluster_results = []

    for row in df_clustered.collect():

        cluster_results.append({

            "year": row["record_year"],

            "gender": row["gender"],

            "age_group": row["age_group"],

            "cluster": int(row["cluster"]),

            "unmarried_rate": round(row["未婚"], 2),

            "married_rate": round(row["有配偶"], 2),

            "divorced_rate": round(row["离婚"], 2),

            "widowed_rate": round(row["丧偶"], 2)

        })

    clustering_df = pd.DataFrame(cluster_results)

    clustering_df.to_csv("marriage_pattern_clustering.csv", index=False, encoding="utf-8")

    cluster_centers = model.clusterCenters()

    center_analysis = []

    for i, center in enumerate(cluster_centers):

        center_analysis.append({

            "cluster_id": i,

            "pattern_description": f"模式{i+1}",

            "unmarried_avg": round(float(center[0]), 2),

            "married_avg": round(float(center[1]), 2),

            "divorced_avg": round(float(center[2]), 2),

            "widowed_avg": round(float(center[3]), 2)

        })

    spark.stop()

    return {"status": "success", "cluster_data": cluster_results, "cluster_centers": center_analysis, "total_samples": len(cluster_results)}

婚姻状况数据分析与可视化系统技术解析-结语

💟💟如果大家有任何疑虑,欢迎在下方位置详细交流。