基于SpringBoot3+Vue3的心理健康预约系统、心理测评系统、医生预约管理系统、心理圈子社交平台,适用于毕业设计、课程设计学习

156 阅读7分钟

项目概述

本系统是一套面向高校和医疗机构的智能化心理健康预约管理平台,旨在解决传统心理健康服务中存在的效率低、成本高、缺乏标准化评估与数据分析能力不足等问题。随着现代社会心理健康问题的日益突出和数字化医疗服务需求的提升,传统的线下心理咨询服务模式已难以满足现代用户对便捷性、专业性和个性化服务的需求。本系统应运而生,致力于通过技术创新推动心理健康服务的数字化转型。

系统采用B/S架构与前后端分离模式:前端使用Vue3 + Element Plus构建现代化交互界面,后端基于Spring Boot3 + MyBatis Plus实现高效业务处理,数据库采用MySQL 8存储核心数据。整体架构充分考虑了系统的扩展性、可维护性和安全性。在专业性方面,系统集成了多种国际标准化心理测评量表,包括William Zung于1971年编制的焦虑自评量表(SAS)和抑郁自评量表(SDS)、Cohen等人开发的压力感知量表(PSS)以及心理韧性量表等专业评估工具。通过运用李克特量表计分方法、反向计分处理技术和专业评分标准,实现了标准化的心理状态评估和智能化的专业报告生成,为用户提供科学准确的心理健康评估服务。

本系统基于RBAC权限控制模型,科学划分为管理员、心理医生、普通用户三类角色。管理员负责系统管理与运维;心理医生负责预约管理、心理测评分析与咨询服务;普通用户进行心理测评、医生预约并参与心理圈子交流。系统提供心理测评、预约管理、圈子社交、健康资讯等核心功能,并支持基于ECharts的可视化数据分析,实现从心理评估到预约咨询再到社区支持的完整闭环服务流程,有效解决了传统心理健康服务中的预约冲突管理、标准化评估缺失、服务质量跟踪困难和用户社区支持不足等关键问题。

👉 演示视频

关联课题

  1. 基于 Spring Boot3 与 Vue3 的心理健康预约系统设计与实现
  2. 基于 RBAC 权限模型的心理健康服务平台设计与实现
  3. 面向高校的心理测评与预约咨询系统设计与实现
  4. 基于 B/S 架构的智能化心理健康管理系统开发与应用
  5. 基于前后端分离的心理健康服务与社区支持平台设计与实现

项目技术栈

  • 架构:B/S结构、MVC软件架构、前后端分离架构
  • 后端:Spring Boot3、MyBatis Plus、JWT、Hutool、RBAC、Lombok
  • 前端:Vue3、ECharts、Element Plus、Axios、Vite、WangEditor
  • 数据库:MySQL
  • 其它:数据可视化分析、多种颜色主题可选

功能模块设计

系统分为普通用户、心理医生、系统管理员三种角色,功能划分清晰,业务逻辑完整:

用户功能

  • 注册登录:支持用户账号注册、登录与身份认证。
  • 心理测试:查看可参加的测评、进入测评答题、提交测评。
  • 医生预约:支持在线进行预约医生。
  • 我的预约:查看预约列表、评价预约、查看预约详情。
  • 我的测评:查看个人测评列表、测评详情、打印测评。
  • 心理圈子:查看圈子动态、发布动态、发布评论等操作。
  • 我的圈子:管理自己发布的圈子。
  • 健康资讯:浏览健康资讯信息。
  • 个人资料:查看/修改个人信息。
  • 修改密码:支持用户修改登录密码功能。

心理医生功能

  • 登录认证:系统的安全访问入口,基于角色的权限验证。
  • 工作台:查看个人咨询统计、预约统计、测评分析等运营数据。
  • 测评分类:管理心理测评的分类信息。
  • 测评题目:管理心理测评题目库,支持不同量表的题目维护。
  • 测评试卷:创建和管理心理测评试卷,配置测评时间和规则。
  • 我的预约:查看和管理个人的预约安排。
  • 咨询记录:查看所有咨询记录、治疗方案和用户测评。
  • 健康资讯:发布和管理心理健康相关的专业资讯和文章。
  • 个人资料:查看/修改个人信息。
  • 修改密码:支持用户修改登录密码功能。

管理员功能

  • 登录认证: 系统的安全访问入口,拥有最高管理权限。
  • 工作台: 查看系统整体运营数据和关键指标。
  • 测评分类:管理心理测评的分类信息。
  • 测评题目:管理心理测评题目库,支持不同量表的题目维护。
  • 测评试卷:创建和管理心理测评试卷,配置测评时间和规则。
  • 咨询记录:查看所有咨询记录、治疗方案和用户测评。
  • 健康资讯:发布和管理心理健康相关的专业资讯和文章。
  • 用户管理:支持对用户、心理医生等账号的统一管理。
  • 角色管理:支持配置角色与权限。
  • 菜单管理:支持后台菜单动态分配。
  • 公告管理:支持发布考试公告与通知。
  • 个人资料:查看/修改个人信息。
  • 修改密码:支持用户修改登录密码功能。

项目创新点

  1. 前后端分离开发架构

系统采用 SpringBoot3 + Vue3 技术栈,采用前后端完全分离开发模式,提高了系统开发效率与维护灵活性,利于后续功能拓展和业务集成。

  1. 基于心理健康的"互助社区生态"

通过引入心理圈子功能,创新性地将心理健康互助、经验分享与专业咨询融合,打造一个兼具专业支持与社区互助的综合平台。

  1. 专业化心理测评系统
  • 标准化量表:集成多种国际标准心理测评量表(SAS、SDS、PSS、心理韧性量表等)
  • 智能评分算法:基于不同量表的专业评分算法,自动生成测评结果和等级评估
  • 个性化报告:生成详细的心理测评报告,包含各维度得分和专业建议
  • 趋势追踪:支持多次测评结果对比,追踪心理状态变化趋势
  1. 智能预约管理系统
  • 时间冲突检测:自动检测预约时间冲突,避免重复预约
  • 预约状态流转:完整的预约生命周期管理(待确认→已确认→已完成→已取消)
  • 取消时限控制:智能控制预约取消时限(提前24小时),保护医生时间
  • 费用管理:集成咨询费用管理和支付状态跟踪
  1. 数据可视化与运营分析

使用 ECharts 图表库对心理预约系统平台关键数据进行数据可视化展示,辅助医生与管理员优化运营需求。

  1. 基于RBAC的精细化权限控制

系统实现了基于角色的访问控制模型(RBAC),不同角色拥有不同功能权限。结合 JWT Token 与 Vue Router 守卫机制,保证了系统安全性与数据隔离性。

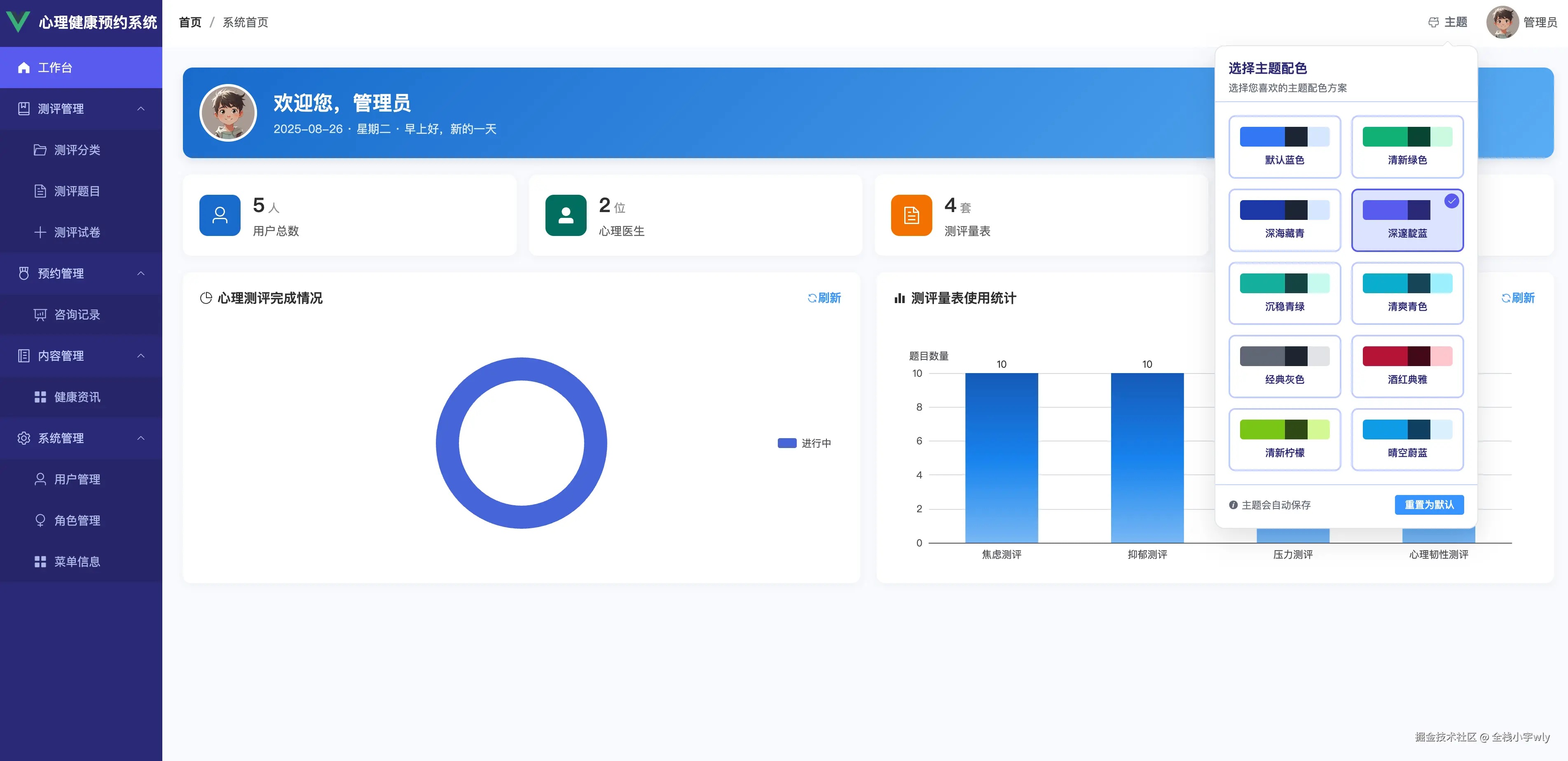
  1. 支持多种颜色主题切换

系统提供多种主题风格切换功能,用户可根据个人喜好自由选择界面配色与风格,打造专属的使用体验。通过多样化的界面主题,不仅提升了平台的个性化与趣味性,也让系统在同类产品中更具差异化与独特性。

项目功能截图

1. 患者截图

图片 图片 图片 图片 图片 图片 图片 图片 图片 图片 图片 图片 图片

2. 医生截图

图片 图片 图片 图片 图片 图片

3. 管理员截图

图片 图片 图片 图片

项目源码仓库

gitee.com/fullstack-g…