大数据技术不会用?全国饮品门店可视化分析系统手把手教你掌握Spark核心技能

78 阅读8分钟

🎓 作者:计算机毕设小月哥 | 软件开发专家

🖥️ 简介:8年计算机软件程序开发经验。精通Java、Python、微信小程序、安卓、大数据、PHP、.NET|C#、Golang等技术栈。

🛠️ 专业服务 🛠️

  • 需求定制化开发

  • 源码提供与讲解

  • 技术文档撰写(指导计算机毕设选题【新颖+创新】、任务书、开题报告、文献综述、外文翻译等)

  • 项目答辩演示PPT制作

🌟 欢迎:点赞 👍 收藏 ⭐ 评论 📝

👇🏻 精选专栏推荐 👇🏻 欢迎订阅关注!

大数据实战项目

PHP|C#.NET|Golang实战项目

微信小程序|安卓实战项目

Python实战项目

Java实战项目

🍅 ↓↓主页获取源码联系↓↓🍅

基于大数据的全国饮品门店数据可视化分析系统-功能介绍

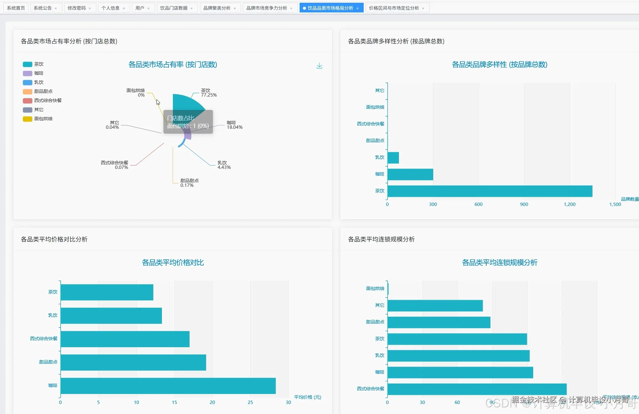
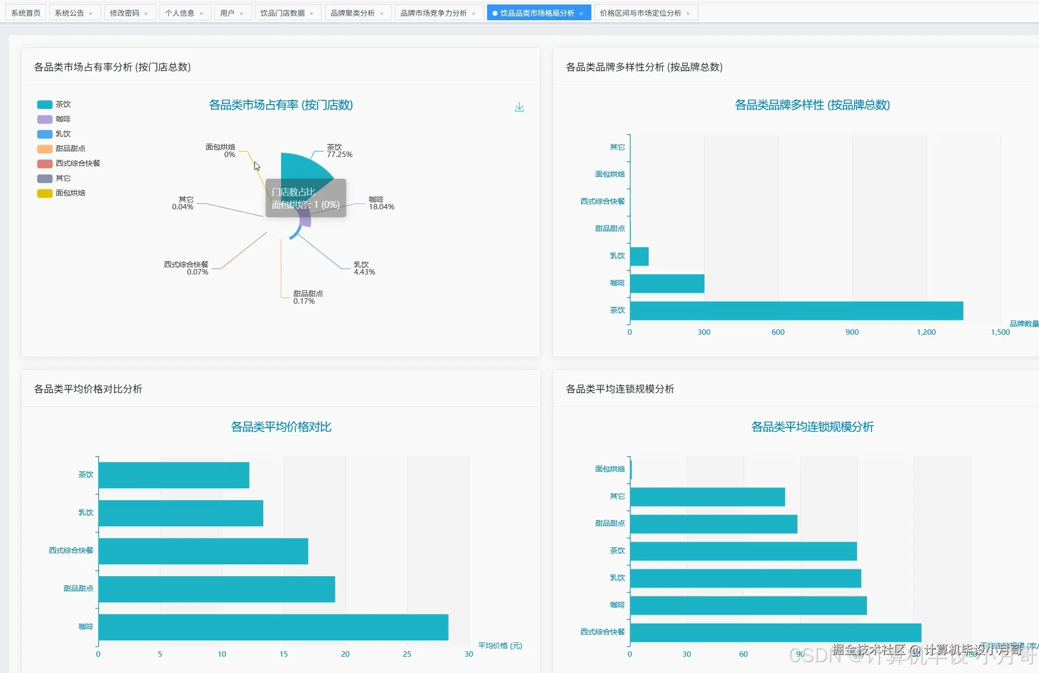
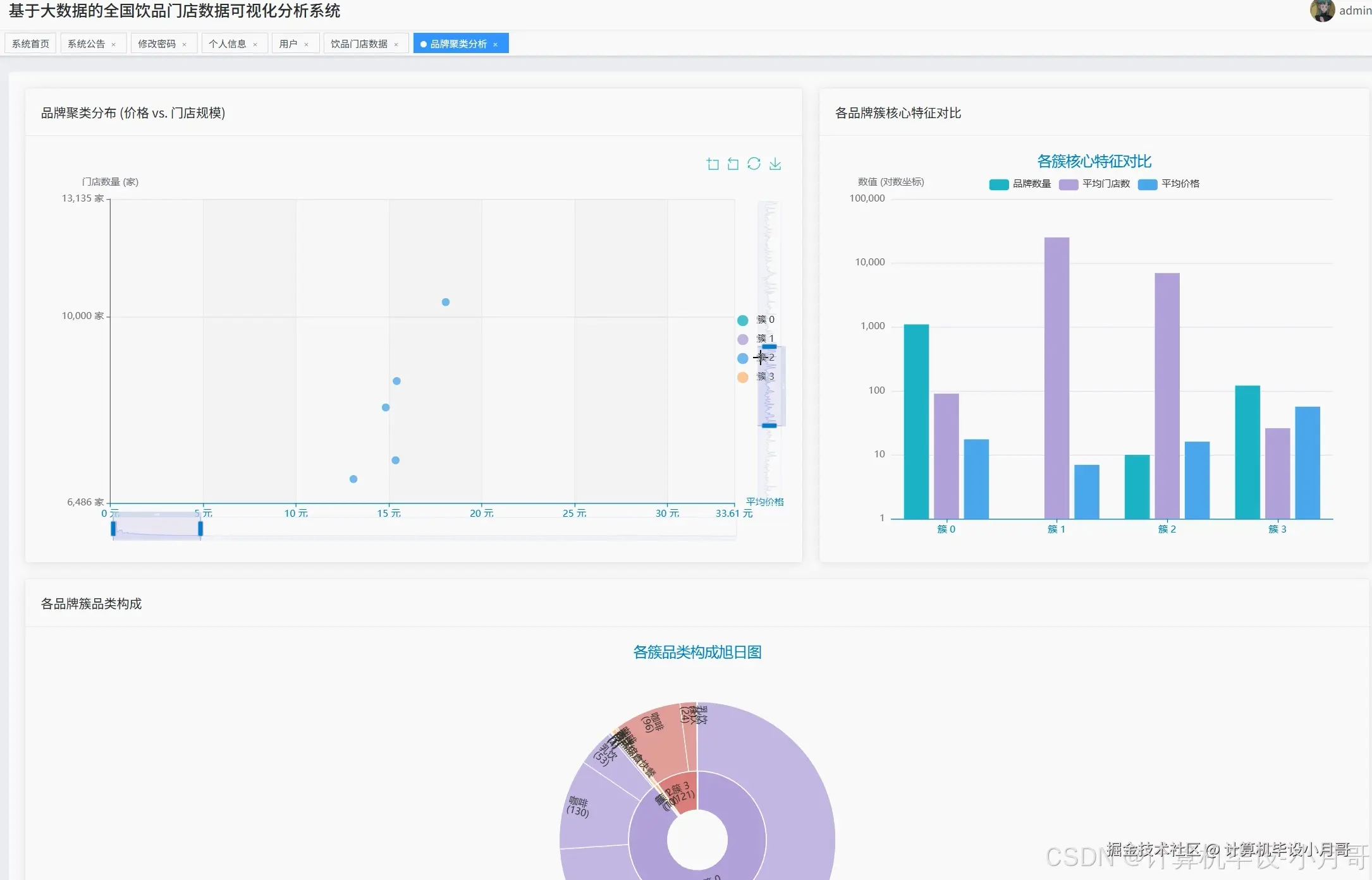
本系统是一个基于大数据技术的全国饮品门店数据可视化分析系统,采用Hadoop+Spark作为核心大数据处理框架,通过Python语言结合Django后端框架进行开发,前端运用Vue+ElementUI+Echarts实现数据的动态可视化展示。系统主要功能涵盖品牌市场竞争力分析、饮品品类市场格局分析、价格区间与市场定位分析以及品牌发展潜力与聚类分析四大核心模块。在品牌竞争力分析方面,系统能够统计全国饮品品牌门店数量排行、分析高端与亲民品牌定位、生成品牌命名云图以及探索价格与门店规模的关联性。品类市场格局分析模块通过计算各品类市场占有率、品牌多样性、平均价格对比和连锁规模来全面解析市场结构。价格区间分析功能将品牌按价格带和门店规模进行分级统计,深入剖析茶饮、咖啡等核心品类的内部竞争格局。聚类分析模块运用K-Means机器学习算法,基于价格和规模两个维度对品牌进行科学分类,识别出不同发展模式的品牌群体,为市场策略制定提供数据支撑。

基于大数据的全国饮品门店数据可视化分析系统-选题背景意义

选题背景

随着消费升级和生活方式的转变,我国饮品行业呈现出快速发展的态势,从传统的茶饮店到现代化的咖啡连锁、奶茶品牌,各类饮品门店如雨后春笋般涌现在全国各大城市的街头巷尾。这一现象背后折射出消费者对饮品品质、品牌体验和个性化需求的日益增长。然而,随着市场竞争的加剧,不同品牌之间的发展轨迹和市场表现呈现出显著差异,有的品牌能够在短时间内实现全国布局,有的则仅能在特定区域内发展,还有一些品牌虽然定位高端但门店扩张速度相对缓慢。这种复杂多样的市场格局使得传统的数据分析方法难以应对海量、多维度的门店数据处理需求。面对全国范围内数以万计的饮品门店数据,如何运用现代大数据技术进行有效的数据挖掘、统计分析和可视化展示,成为了一个具有实际应用价值的技术课题。 选题意义 从技术应用角度来看,本课题将Hadoop、Spark等大数据技术与饮品行业的实际业务场景相结合,为大数据技术在传统服务业中的应用提供了一个具体的实践案例。通过构建完整的数据处理流水线,从数据采集、存储到分析、可视化的全流程技术实现,能够加深对分布式计算、内存计算等大数据核心概念的理解和掌握。从行业分析价值来说,系统通过多维度的数据分析为饮品行业的市场研究提供了新的思路和方法,品牌方可以通过价格定位分析、市场占有率统计等功能了解自身在行业中的位置,投资者也能够借助聚类分析等功能识别具有发展潜力的品牌类型。从学术研究意义来考虑,本课题探索了机器学习算法在商业数据分析中的应用,特别是K-Means聚类算法在品牌分类方面的实践,为后续相关研究提供了方法参考。当然,作为一个本科毕业设计项目,其意义主要体现在技术学习和实践能力培养方面,通过完整的系统开发过程,能够提升大数据技术栈的实际应用能力。

基于大数据的全国饮品门店数据可视化分析系统-技术选型

大数据框架:Hadoop+Spark(本次没用Hive,支持定制) 开发语言:Python+Java(两个版本都支持) 后端框架:Django+Spring Boot(Spring+SpringMVC+Mybatis)(两个版本都支持) 前端:Vue+ElementUI+Echarts+HTML+CSS+JavaScript+jQuery 详细技术点:Hadoop、HDFS、Spark、Spark SQL、Pandas、NumPy 数据库:MySQL

基于大数据的全国饮品门店数据可视化分析系统-视频展示

基于大数据的全国饮品门店数据可视化分析系统-视频展示

基于大数据的全国饮品门店数据可视化分析系统-图片展示

在这里插入图片描述 在这里插入图片描述 在这里插入图片描述 在这里插入图片描述 在这里插入图片描述 在这里插入图片描述 在这里插入图片描述

基于大数据的全国饮品门店数据可视化分析系统-代码展示

from pyspark.sql import SparkSession
from pyspark.ml.clustering import KMeans
from pyspark.ml.feature import VectorAssembler
from pyspark.sql.functions import col, desc, asc, sum, avg, count, split, explode, regexp_replace
import jieba
from collections import Counter
import pandas as pd
import numpy as np

spark = SparkSession.builder.appName("DrinkStoreAnalysis").config("spark.sql.adaptive.enabled", "true").getOrCreate()
df = spark.read.option("header", "true").option("inferSchema", "true").csv("hdfs://localhost:9000/drink_data/stores.csv")

def brand_competition_analysis():
    top_brands_by_count = df.select("name", "store_count").orderBy(desc("store_count")).limit(10)
    top_brands_by_price = df.select("name", "avg_price").orderBy(desc("avg_price")).limit(10)
    bottom_brands_by_price = df.filter(col("avg_price") > 0).select("name", "avg_price").orderBy(asc("avg_price")).limit(10)
    brand_names = df.select("name").collect()
    all_words = []
    for row in brand_names:
        words = jieba.cut(row.name)
        all_words.extend([word for word in words if len(word) > 1])
    word_counts = Counter(all_words)
    word_cloud_data = word_counts.most_common(50)
    price_scale_corr = df.select("avg_price", "store_count").filter((col("avg_price") > 0) & (col("store_count") > 0))
    correlation_data = price_scale_corr.toPandas()
    correlation_coefficient = correlation_data['avg_price'].corr(correlation_data['store_count'])
    regression_analysis = np.polyfit(correlation_data['avg_price'], correlation_data['store_count'], 1)
    high_price_low_scale = df.filter((col("avg_price") > 30) & (col("store_count") < 100)).count()
    low_price_high_scale = df.filter((col("avg_price") < 15) & (col("store_count") > 500)).count()
    market_segments = {
        'premium_niche': high_price_low_scale,
        'value_chain': low_price_high_scale,
        'correlation': correlation_coefficient,
        'trend_slope': regression_analysis[0]
    }
    brand_performance_score = df.select("name", "avg_price", "store_count").withColumn("performance_score", col("avg_price") * col("store_count") / 100)
    top_performers = brand_performance_score.orderBy(desc("performance_score")).limit(20)
    return {
        'top_brands_count': top_brands_by_count.collect(),
        'top_brands_price': top_brands_by_price.collect(),
        'bottom_brands_price': bottom_brands_by_price.collect(),
        'word_cloud': word_cloud_data,
        'market_analysis': market_segments,
        'top_performers': top_performers.collect()
    }

def category_market_analysis():
    category_market_share = df.groupBy("type").agg(sum("store_count").alias("total_stores")).orderBy(desc("total_stores"))
    total_stores_all = df.agg(sum("store_count").alias("grand_total")).collect()[0].grand_total
    category_share_percent = category_market_share.withColumn("market_share_percent", col("total_stores") / total_stores_all * 100)
    category_brand_diversity = df.groupBy("type").agg(count("name").alias("brand_count")).orderBy(desc("brand_count"))
    category_avg_price = df.filter(col("avg_price") > 0).groupBy("type").agg(avg("avg_price").alias("avg_category_price")).orderBy(desc("avg_category_price"))
    category_avg_scale = df.groupBy("type").agg(avg("store_count").alias("avg_store_count")).orderBy(desc("avg_store_count"))
    tea_brands = df.filter(col("type") == "茶饮")
    coffee_brands = df.filter(col("type") == "咖啡")
    tea_analysis = tea_brands.select("name", "avg_price", "store_count").orderBy(desc("store_count"))
    coffee_analysis = coffee_brands.select("name", "avg_price", "store_count").orderBy(desc("store_count"))
    category_competition_index = df.groupBy("type").agg((count("name") / sum("store_count")).alias("competition_density")).orderBy(desc("competition_density"))
    market_maturity = df.groupBy("type").agg((sum("store_count") / count("name")).alias("avg_expansion_rate")).orderBy(desc("avg_expansion_rate"))
    dominant_categories = category_market_share.filter(col("total_stores") > 10000)
    emerging_categories = category_brand_diversity.filter((col("brand_count") > 5) & (col("brand_count") < 20))
    return {
        'market_share': category_share_percent.collect(),
        'brand_diversity': category_brand_diversity.collect(),
        'avg_pricing': category_avg_price.collect(),
        'avg_scaling': category_avg_scale.collect(),
        'tea_leaders': tea_analysis.limit(10).collect(),
        'coffee_leaders': coffee_analysis.limit(10).collect(),
        'competition_index': category_competition_index.collect(),
        'market_maturity': market_maturity.collect(),
        'dominant_segments': dominant_categories.collect(),
        'emerging_segments': emerging_categories.collect()
    }

def price_positioning_clustering():
    feature_data = df.select("name", "type", "avg_price", "store_count").filter((col("avg_price") > 0) & (col("store_count") > 0))
    assembler = VectorAssembler(inputCols=["avg_price", "store_count"], outputCol="features")
    feature_vector = assembler.transform(feature_data)
    kmeans = KMeans(k=4, seed=42, featuresCol="features", predictionCol="cluster")
    model = kmeans.fit(feature_vector)
    clustered_data = model.transform(feature_vector)
    cluster_centers = model.clusterCenters()
    cluster_analysis = clustered_data.groupBy("cluster").agg(
        avg("avg_price").alias("avg_cluster_price"),
        avg("store_count").alias("avg_cluster_scale"),
        count("name").alias("brands_in_cluster")
    ).orderBy("cluster")
    cluster_category_dist = clustered_data.groupBy("cluster", "type").agg(count("name").alias("type_count")).orderBy("cluster", desc("type_count"))
    price_segments = [
        (0, 10, "budget"),
        (10, 20, "mainstream"), 
        (20, 30, "premium"),
        (30, 100, "luxury")
    ]
    scale_segments = [
        (1, 50, "local"),
        (51, 500, "regional"),
        (501, 2000, "national"),
        (2001, 10000, "mega")
    ]
    price_distribution = {}
    scale_distribution = {}
    for min_price, max_price, segment in price_segments:
        count = feature_data.filter((col("avg_price") >= min_price) & (col("avg_price") < max_price)).count()
        price_distribution[segment] = count
    for min_scale, max_scale, segment in scale_segments:
        count = feature_data.filter((col("store_count") >= min_scale) & (col("store_count") < max_scale)).count()
        scale_distribution[segment] = count
    strategic_groups = clustered_data.select("cluster", "name", "type", "avg_price", "store_count").orderBy("cluster", desc("store_count"))
    outlier_detection = clustered_data.filter((col("avg_price") > 50) | (col("store_count") > 5000))
    return {
        'cluster_centers': cluster_centers,
        'cluster_stats': cluster_analysis.collect(),
        'category_distribution': cluster_category_dist.collect(),
        'price_segments': price_distribution,
        'scale_segments': scale_distribution,
        'strategic_groups': strategic_groups.collect(),
        'market_outliers': outlier_detection.collect(),
        'clustered_brands': clustered_data.collect()
    }

基于大数据的全国饮品门店数据可视化分析系统-结语

🌟 欢迎:点赞 👍 收藏 ⭐ 评论 📝

👇🏻 精选专栏推荐 👇🏻 欢迎订阅关注!

大数据实战项目

PHP|C#.NET|Golang实战项目

微信小程序|安卓实战项目

Python实战项目

Java实战项目

🍅 ↓↓主页获取源码联系↓↓🍅