基于SpringBoot3+Vue3的在线医院预约系统、医生预约管理系统、医院科室管理系统、患者预约平台、医疗信息管理系统,适用于毕业设计、课程设计学习

131 阅读7分钟

项目概述

本系统是一套面向医疗机构和患者的智能化在线医院预约管理平台,旨在解决传统医疗服务中存在的预约效率低、资源配置不合理、患者就医体验差等问题。随着现代社会数字化医疗服务需求的提升和互联网+医疗健康政策的推进,传统的线下挂号预约模式已难以满足现代患者对便捷性、高效性和个性化医疗服务的需求。本系统应运而生,致力于通过技术创新推动医疗服务的数字化转型。

系统采用B/S架构与前后端分离模式:前端使用Vue3 + Element Plus构建现代化交互界面,后端基于Spring Boot3 + MyBatis Plus实现高效业务处理,数据库采用MySQL 8存储核心数据。整体架构充分考虑了系统的扩展性、可维护性和安全性。在医疗业务方面,系统集成了完整的医院管理体系,包括科室管理、医生信息管理、排班管理、预约管理等核心功能模块,并支持诊疗记录管理、住院管理、基础数据管理等扩展功能,为医院和患者提供全方位的数字化医疗服务支持。

本系统基于RBAC权限控制模型,科学划分为管理员、医生、患者三类角色。管理员负责系统管理与医院运营管理;医生负责预约接诊、诊疗服务与医疗记录管理;患者进行在线挂号、预约医生并参与患者社区交流。系统提供科室展示、医生预约、预约管理、诊疗记录、患者社区、健康资讯等核心功能,并支持基于ECharts的可视化数据分析,实现从在线挂号到预约就诊再到诊疗记录的完整医疗服务闭环,有效解决了传统医疗服务中的预约冲突管理、医生资源合理配置、服务质量跟踪困难和患者就医体验提升等关键问题。

👉 演示视频

关联课题

  1. 基于 Spring Boot3 与 Vue3 的在线医院预约系统设计与实现
  2. 基于 RBAC 权限模型的医疗预约服务平台设计与实现
  3. 面向医疗机构的医生排班与预约管理系统设计与实现
  4. 基于 B/S 架构的智能化医院信息管理系统开发与应用
  5. 基于前后端分离的医疗预约服务与患者社区平台设计与实现

项目技术栈

  • 架构:B/S结构、MVC软件架构、前后端分离架构
  • 后端:Spring Boot3、MyBatis Plus、JWT、Hutool、RBAC、Lombok
  • 前端:Vue3、ECharts、Element Plus、Axios、Vite、WangEditor
  • 数据库:MySQL
  • 其它:数据可视化分析、多种颜色主题可选

功能模块设计

本系统分为患者、医生、管理员三种角色,功能划分清晰,业务逻辑完整:

用户功能

  • 用户注册登录:支持患者账号注册、登录与身份认证。

  • 首页:查看医院基本信息、联系方式、营业时间等。

  • 在线挂号:浏览医院科室信息,查看科室详情和医生数量。

  • 预约挂号:选择科室医生,查看医生详细信息(职称、专长、评分、挂号费),在线预约挂号。

  • 我的预约:查看预约记录列表、预约状态管理、预约详情展示。

  • 患者社区:查看社区动态、发布动态、发布评论、点赞互动等操作。

  • 我的圈子:管理自己发布的社区动态和参与的圈子。

  • 健康资讯:浏览医疗健康资讯信息和专业文章。

  • 个人资料:查看/修改个人信息、上传头像。

  • 修改密码:支持患者修改登录密码功能。

医生功能

  • 登录认证:系统的安全访问入口,基于角色的权限验证。

  • 工作台:查看个人预约统计、诊疗数据等运营数据。

  • 我的预约:查看和管理个人的预约安排,处理患者预约请求。

  • 诊疗记录:管理诊疗记录,进行步骤式诊疗流程(病史采集、体格检查、辅助检查、诊断开药、完成诊疗)。

  • 住院管理:管理住院患者信息、病房分配、住院记录等。

  • 健康资讯:发布和管理医疗健康相关的专业资讯和文章。

  • 个人资料:查看/修改个人信息和医生专业信息。

  • 修改密码:支持医生修改登录密码功能。

管理员功能

  • 登录认证:系统的安全访问入口,拥有最高管理权限。

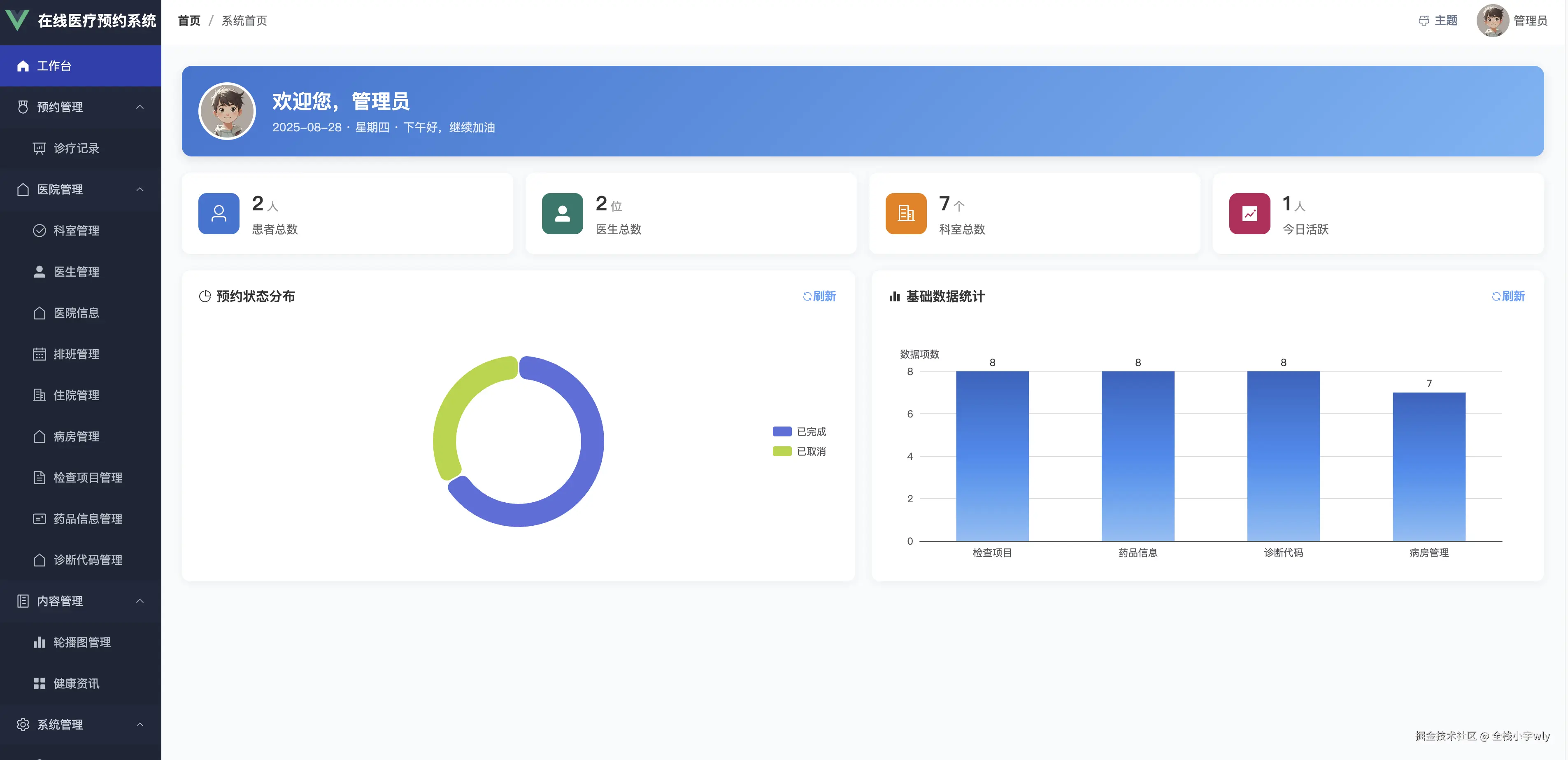
  • 工作台:查看系统整体运营数据和关键指标(患者总数、医生总数、科室总数、今日活跃用户等)。

  • 科室管理:科室基本信息维护、状态管理、医生数量统计

  • 医生管理:医生基本信息维护、科室关联管理、专业信息管理

  • 排班管理:医生工作时间安排、预约限额设置、排班冲突检查

  • 医院信息:医院基本信息维护、联系方式和营业时间管理

  • 住院管理:查看住院患者信息、病房分配、住院记录等

  • 病房管理:管理病房信息、病房状态、病房费用等

  • 检查项目管理:检查项目信息维护、状态管理

  • 药品信息管理:药品信息维护、状态管理

  • 诊断代码管理:诊断代码信息维护、状态管理

  • 用户管理:支持对患者、医生等账号的统一管理

  • 角色管理:支持配置角色与权限

  • 菜单管理:支持后台菜单动态分配

  • 健康资讯:发布和管理医疗健康相关资讯

  • 轮播图管理:管理首页轮播图内容

  • 诊疗记录:查看所有诊疗记录、治疗方案和患者信息

  • 个人资料:查看/修改个人信息。

  • 修改密码:支持管理员修改登录密码功能。

项目创新点

  1. 前后端分离开发架构

系统采用Spring Boot3 + Vue3技术栈,采用前后端完全分离开发模式,提高了系统开发效率与维护灵活性,利于后续功能拓展和业务集成。前端使用现代化的Vue3 Composition API,后端采用最新的Spring Boot3框架,确保了技术栈的先进性和可维护性。

  1. 完整的医疗业务闭环

系统实现了从患者在线挂号、医生排班管理、预约确认、到诊疗服务、诊疗记录管理的完整医疗服务闭环。特别是医生端的步骤式诊疗流程设计,将传统医疗诊疗过程数字化,提升了医疗服务的标准化和规范化水平。

  1. 智能化排班与预约管理

系统提供智能化的医生排班管理功能,支持时间段配置、预约限额设置、冲突检查等功能。预约系统能够实时统计预约数量,防止超额预约,并支持预约状态的全生命周期管理。

  1. 基于医疗场景的"患者社区生态"

通过引入患者社区功能,创新性地将医疗健康互助、经验分享与专业医疗服务融合,打造一个兼具专业医疗支持与患者互助的综合平台,提升了患者就医体验和医患互动。

  1. 数据可视化与运营分析

使用ECharts图表库对医院预约系统关键数据进行可视化展示,为医生和管理员提供直观的数据分析支持。包括预约状态分布、医生工作量统计、系统运营指标等,辅助医院优化运营决策。

  1. 基于RBAC的精细化权限控制

系统实现了基于角色的访问控制模型(RBAC),不同角色拥有不同功能权限。结合JWT Token与Vue Router守卫机制,保证了系统安全性与数据隔离性。管理员、医生、患者三个角色权限边界清晰,功能模块访问控制精确。

  1. 支持多种颜色主题切换

系统提供多种主题风格切换功能,用户可根据个人喜好自由选择界面配色与风格,打造专属的使用体验。通过多样化的界面主题,不仅提升了平台的个性化与趣味性,也让系统在同类产品中更具差异化与独特性。

项目功能截图

患者截图

图片图片图片

图片

图片

图片

图片

图片

图片

图片

医生截图

图片图片

图片

图片

图片

图片

管理员截图

图片

图片

图片

图片

图片

图片

图片

图片

图片

项目源码仓库

gitee.com/fullstack-g…