当系统遭遇突袭?智能IT应急平台上演“教科书级救援”

120 阅读4分钟

在数字化业务高度依赖 IT 系统支撑的背景下,近期,因消息队列积压、资源过载、消费者处理能力不足等 IT 系统突发故障导致的业务中断事件频发,不仅造成直接经济损失,更严重冲击企业服务口碑与用户信任。

2023 年,中国某知名商业银行部分网点及线上渠道突发系统故障:因通讯异常导致交易链路阻塞,全国多地线下网点出现取款业务中断、开户功能受限等问题,线上转账接口响应失败率飙升至 35%。这一故障直接影响数百万客户的日常金融操作,银行客服热线排队时长超 1 小时,部分网点工作人员在大雪天无奈劝离等待客户。运维团队紧急启动跨部门协同处置,历经 3.5 小时才完成系统修复并逐步恢复业务,此次中断直接造成业务损失超 600 万元,当日客户投诉量环比激增 210%。

2024 年 2 月 20 日凌晨 3 时,国内某知名物流科技服务商的运单管理系统陷入瘫痪:因运单消息生产速度远超消费能力,且应用副本数仅配置 2 个、消费者处理线程不足,系统核心接口响应超时突破 3000ms。故障导致全国 500 余个物流网点无法同步运单数据,货物分拣作业全面停滞,近 200 万件包裹中转时效受影响,业务恢复耗时超 7 小时,间接引发合作商家物流赔付成本增加超 500 万元。

深夜惊魂:三重故障连环暴击业务系统

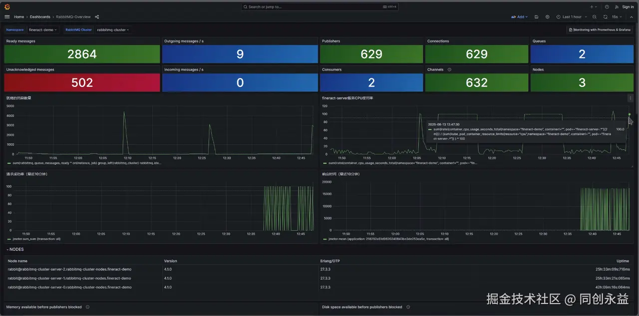
“消息队列积压2万+条、CPU飙升至100%、接口响应超时2000ms”——当监控大屏跳出刺眼告警,多数运维团队可能陷入慌乱。

近日~~一场红蓝攻防演练中~~~~,~~同创IStorM ITEMS智能IT应急平台却上演了一场教科书级的救援,从系统濒临崩溃到满血复活仅用小于10 分钟,远低于预设的16分钟RTO目标。

从“被动救火”到“主动免疫”:智能应急四步战法

面对红方模拟的“混沌攻击”,IT应急平台通过“评估-排查-决策-处置”全流程自动化,展现出超越人工的应急响应能力:

  1. 30秒锁定风险边界

告警触发瞬间,系统自动生成可视化拓扑图,标注受影响的MQ集群、应用节点及业务链路,同步输出影响评估报告:“核心交易接口响应延迟,波及支付、订单模块,事件等级P1”。

  1. 5分钟定位 故障

整合监控数据与日志分析:

  • MQ消息积压峰值7.6万条
  • 应用副本数 ~~1 ~~3个,消费者数量不足
  • CPU持续满负荷运行

智能诊断引擎快速定位元凶: “消息生产速度远超消费能力,导致系统雪崩”

  1. 1分钟匹配最优方案

基于2000+历史故障案例知识库,平台自动匹配解决方案:

“扩容应用副本至8个,提升消费者 并发 处理能力”

方案附带执行步骤、风险提示及过往成功案例。

  1. 5分钟执行救援指令
  • 自动生成K8s扩容工单,审批流一键通过
  • 调用Scale接口将副本数从3→9,实时监控资源调度
  • 拓扑图动态更新:消费者数量从3→27,消息积压量以每分钟1万条的速度下降

数据见证:从崩溃边缘到指标归一

  • MQ 消息 积压:76000条→0(12分钟清零)
  • CPU使用率:100%→18%
  • 接口响应时间:2000ms→180ms

整个过程无需人工编写命令,平台全程自动化处置,验证了“故障注入→智能诊断→自动恢复”的闭环能力。

不止于“救急”:构建系统级韧性免疫系统

这场演练揭示了智能应急平台的核心价值——它不仅是“故障灭火器”,更是系统的“智能免疫系统”

  • 事前:通过混沌演练提前暴露隐患(如本次发现的“消费者配置不足”)

  • 事中:全流程智能化、自动化缩短MTTR,降低人工依赖

  • 事后:自动沉淀案例至知识库,持续优化决策模型

当业务系统面临未知风险,当故障突袭防不胜防,智能应急平台正成为企业数字化转型的“幕后守护者”——让系统更稳定,让运维更从容。