数据分析类毕设如何体现大数据技术?基于Hadoop生态的人体体能活动能量消耗分析系统给你答案

82 阅读12分钟

💖💖作者:计算机毕业设计小明哥

💙💙个人简介:曾长期从事计算机专业培训教学,本人也热爱上课教学,语言擅长Java、微信小程序、Python、Golang、安卓Android等,开发项目包括大数据、深度学习、网站、小程序、安卓、算法。平常会做一些项目定制化开发、代码讲解、答辩教学、文档编写、也懂一些降重方面的技巧。平常喜欢分享一些自己开发中遇到的问题的解决办法,也喜欢交流技术,大家有技术代码这一块的问题可以问我!

💛💛想说的话:感谢大家的关注与支持!

💜💜

大数据实战项目

网站实战项目

安卓/小程序实战项目

深度学习实战项目

💕💕文末获取源码

人体体能活动能量消耗分析系统-系统功能

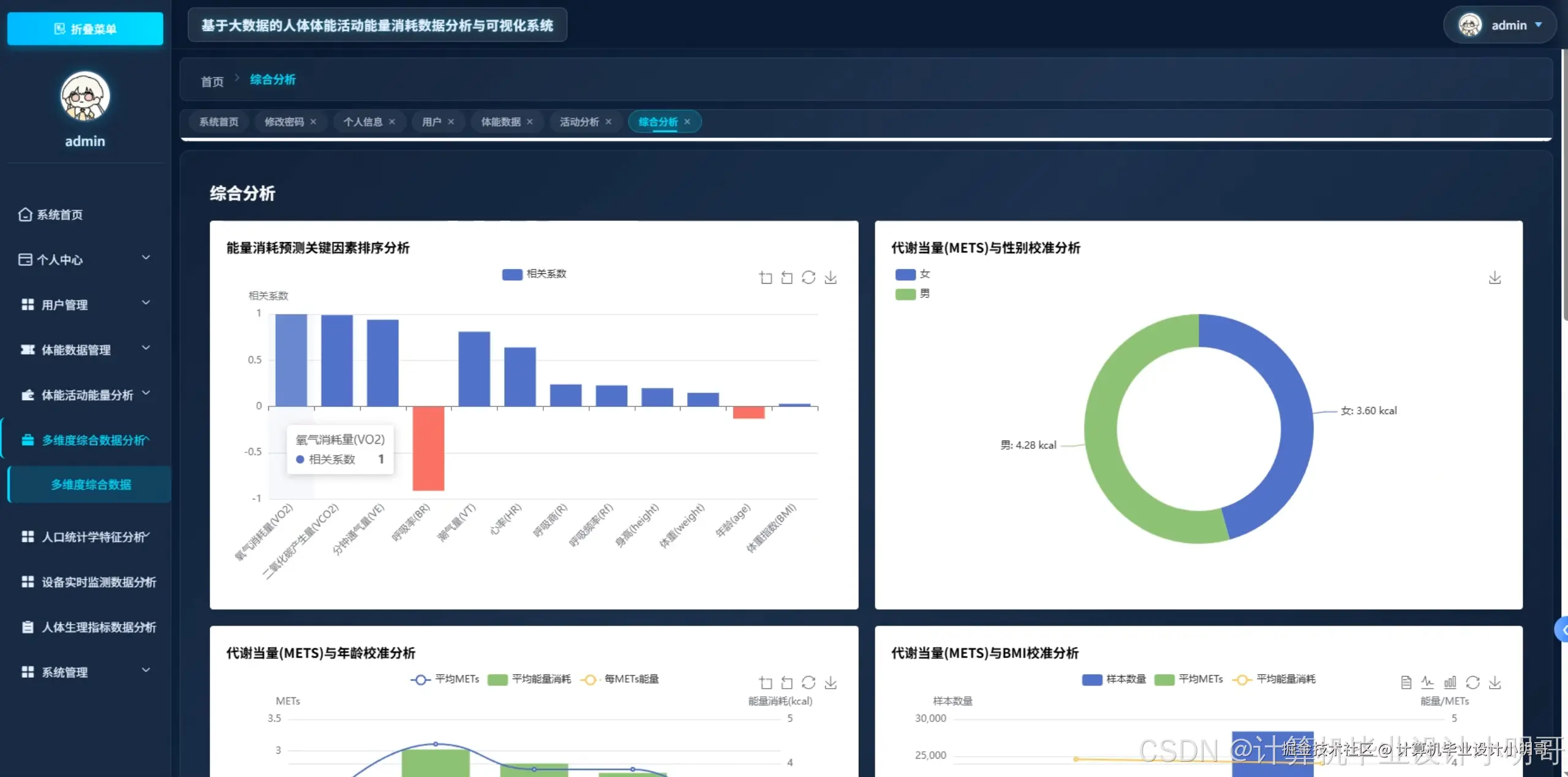
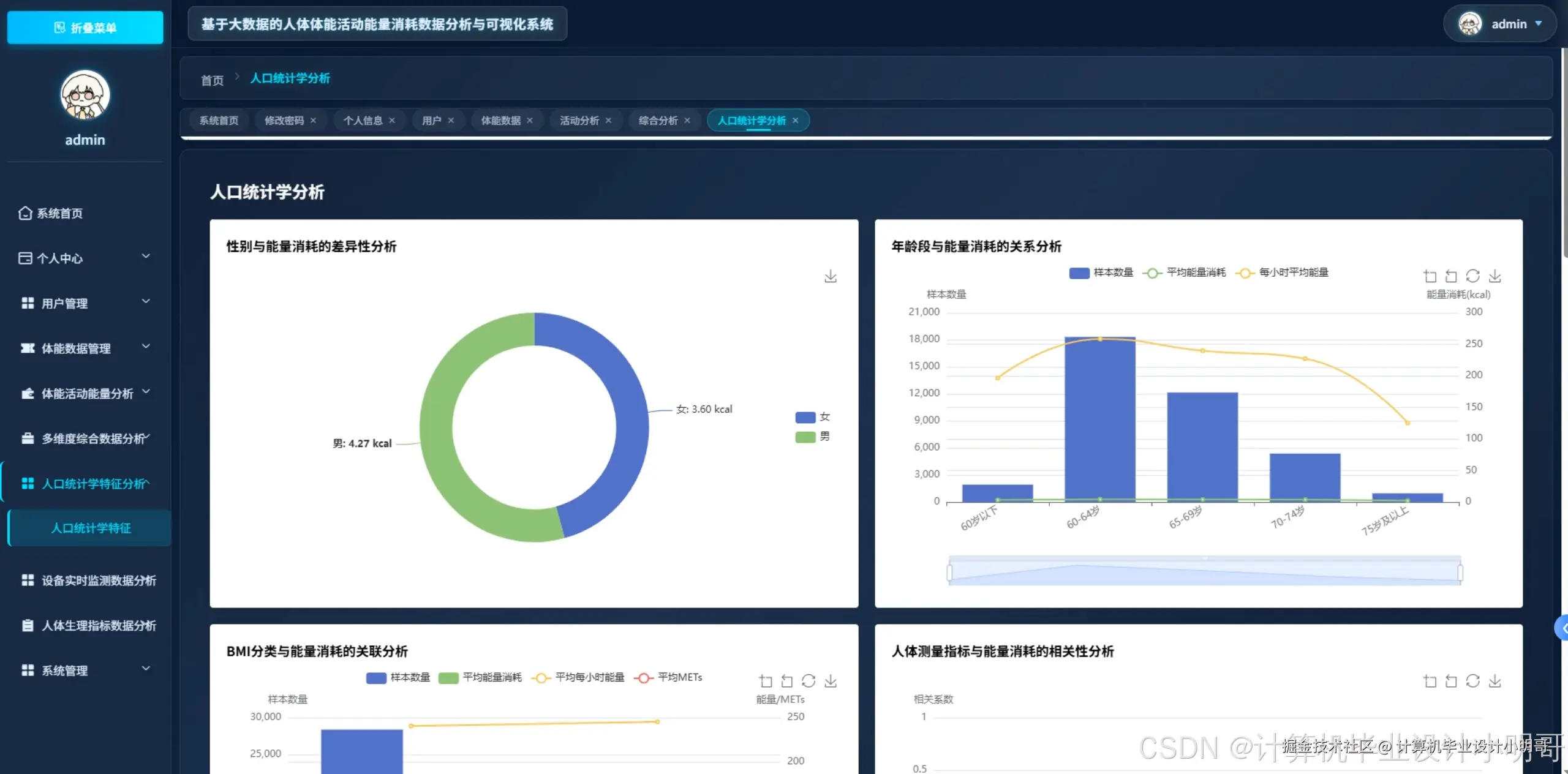
基于大数据的人体体能活动能量消耗数据分析与可视化系统是一套综合运用Hadoop+Spark大数据生态技术的专业数据分析平台,该系统采用Python开发语言结合Django后端框架,前端使用Vue+ElementUI+Echarts技术栈实现交互式数据可视化界面。系统核心功能围绕EEHPA人体体能数据集展开深度分析,通过Hadoop分布式存储架构和Spark+Spark SQL大数据处理引擎,实现对海量人体生理指标数据的高效计算与分析。系统具备七大核心分析模块:首先通过基础人口统计学分析,深入探索性别、年龄段、BMI分类等人口特征与能量消耗的关联规律,运用Pandas和NumPy进行精确的统计计算和相关性分析;其次构建活动类型与能量消耗特征分析体系,对比静态与动态活动的能量消耗差异,分析不同强度活动的能量消耗梯度变化;第三层面聚焦生理指标关联分析,深入研究心率、呼吸指标、氧脉冲、呼吸商等核心生理参数与能量消耗的相关性模式;最终通过多维因素综合分析,构建能量消耗预测模型,实现关键因素排序、生理指标特征谱构建、代谢当量校准等高级分析功能。整个系统基于MySQL数据库存储,通过HDFS分布式文件系统管理大规模数据集,利用Spark SQL实现复杂查询和统计分析,最终通过Echarts图表库呈现丰富的数据可视化效果,为人体体能研究和健康管理提供科学的数据支撑和决策依据。

人体体能活动能量消耗分析系统-技术选型

大数据框架:Hadoop+Spark(本次没用Hive,支持定制)

开发语言:Python+Java(两个版本都支持)

后端框架:Django+Spring Boot(Spring+SpringMVC+Mybatis)(两个版本都支持)

前端:Vue+ElementUI+Echarts+HTML+CSS+JavaScript+jQuery

详细技术点:Hadoop、HDFS、Spark、Spark SQL、Pandas、NumPy

数据库:MySQL

人体体能活动能量消耗分析系统-背景意义

选题背景 随着"健康中国2030"战略的深入推进,人体体能活动与健康管理领域正迎来前所未有的发展机遇。中国体育科学学会发布了《健康成年人身体活动能量消耗参考值》(T/CSSS 002—2023)团体标准,该团体标准给出了中国健康成年人常见身体活动能量消耗参考值,适用于中国18岁~64岁健康成年人群常见身体活动能量消耗值的估算。与此同时,我国医疗健康大数据产业规模不断扩大,从2015年的18.67亿元增长至2021年的212.56亿元,年均复合增长率约为50%,初步统计2022年我国医疗大数据的市场规模约增加至301.36亿元。在政策层面,健康医疗大数据是国家重要的基础性战略资源,是未来健康医疗服务发展的重要趋势。传统的人体体能数据分析大多停留在小样本统计或单机处理阶段,面对日益增长的海量生理监测数据,亟需运用大数据技术构建更加科学、精准的分析体系,以满足个性化健康管理和精准运动指导的实际需求。 选题意义 基于大数据的人体体能活动能量消耗数据分析与可视化系统的构建具有重要的理论价值和实践意义。从理论研究角度来看,该系统通过整合Hadoop分布式存储和Spark大数据计算框架,能够处理传统方法难以应对的大规模生理数据集,为运动生理学、健康管理学等学科提供更加深入的数据洞察和科学依据,有助于揭示人体能量代谢的复杂规律和个体差异特征。从实际应用层面分析,系统能够为健康管理机构、体育科研单位和医疗保健行业提供精准的能量消耗评估工具,帮助制定个性化的运动处方和健康干预方案,特别是在老龄化社会背景下,为中老年人群的健康监测提供科学支撑。对于技术发展而言,该系统探索了大数据技术在生命科学领域的创新应用,通过多维度生理指标的关联分析和可视化展示,为可穿戴设备、智能健康监测等新兴产业提供了技术参考和数据模型,推动了健康大数据产业的技术进步和商业化发展,真正体现了科技服务民生、数据赋能健康的时代价值。

人体体能活动能量消耗分析系统-演示视频

系统-演示视频

人体体能活动能量消耗分析系统-演示图片

在这里插入图片描述 在这里插入图片描述 在这里插入图片描述 在这里插入图片描述 在这里插入图片描述 在这里插入图片描述 在这里插入图片描述 在这里插入图片描述 在这里插入图片描述 在这里插入图片描述 在这里插入图片描述 在这里插入图片描述 在这里插入图片描述 在这里插入图片描述 在这里插入图片描述

人体体能活动能量消耗分析系统-代码展示

def analyze_gender_energy_consumption(request):
   try:
       spark = SparkSession.builder.appName("GenderEnergyAnalysis").getOrCreate()
       df = spark.read.option("header", "true").option("inferSchema", "true").csv("hdfs://localhost:9000/data/eehpa_dataset.csv")
       df.createOrReplaceTempView("energy_data")
       gender_stats = spark.sql("""
           SELECT gender, 
                  COUNT(*) as sample_count,
                  ROUND(AVG(EEm), 2) as avg_energy,
                  ROUND(STDDEV(EEm), 2) as std_energy,
                  ROUND(MIN(EEm), 2) as min_energy,
                  ROUND(MAX(EEm), 2) as max_energy,
                  ROUND(PERCENTILE_APPROX(EEm, 0.5), 2) as median_energy
           FROM energy_data 
           WHERE gender IS NOT NULL AND EEm IS NOT NULL
           GROUP BY gender
           ORDER BY avg_energy DESC
       """).collect()
       age_gender_analysis = spark.sql("""
           SELECT gender,
                  CASE 
                      WHEN age < 30 THEN '20-29岁'
                      WHEN age < 40 THEN '30-39岁'
                      WHEN age < 50 THEN '40-49岁'
                      WHEN age < 60 THEN '50-59岁'
                      ELSE '60岁以上'
                  END as age_group,
                  ROUND(AVG(EEm), 2) as avg_energy,
                  COUNT(*) as count
           FROM energy_data
           WHERE gender IS NOT NULL AND age IS NOT NULL AND EEm IS NOT NULL
           GROUP BY gender, age_group
           ORDER BY gender, avg_energy DESC
       """).collect()
       bmi_gender_analysis = spark.sql("""
           SELECT gender,
                  CASE 
                      WHEN bmi < 18.5 THEN '偏瘦'
                      WHEN bmi < 25 THEN '正常'
                      WHEN bmi < 30 THEN '超重'
                      ELSE '肥胖'
                  END as bmi_category,
                  ROUND(AVG(EEm), 2) as avg_energy,
                  ROUND(AVG(weight), 2) as avg_weight,
                  ROUND(AVG(height), 2) as avg_height,
                  COUNT(*) as sample_size
           FROM energy_data
           WHERE gender IS NOT NULL AND bmi IS NOT NULL AND EEm IS NOT NULL
           GROUP BY gender, bmi_category
           HAVING COUNT(*) >= 10
           ORDER BY gender, avg_energy DESC
       """).collect()
       correlation_analysis = spark.sql("""
           SELECT gender,
                  ROUND(CORR(weight, EEm), 3) as weight_energy_corr,
                  ROUND(CORR(height, EEm), 3) as height_energy_corr,
                  ROUND(CORR(bmi, EEm), 3) as bmi_energy_corr,
                  ROUND(CORR(age, EEm), 3) as age_energy_corr
           FROM energy_data
           WHERE gender IS NOT NULL AND weight IS NOT NULL AND height IS NOT NULL 
                 AND bmi IS NOT NULL AND age IS NOT NULL AND EEm IS NOT NULL
           GROUP BY gender
       """).collect()
       result_data = {
           'gender_basic_stats': [row.asDict() for row in gender_stats],
           'age_gender_distribution': [row.asDict() for row in age_gender_analysis],
           'bmi_gender_analysis': [row.asDict() for row in bmi_gender_analysis],
           'correlation_matrix': [row.asDict() for row in correlation_analysis]
       }
       for stats in result_data['gender_basic_stats']:
           energy_efficiency = stats['avg_energy'] / (stats['sample_count'] / 1000)
           stats['energy_efficiency_index'] = round(energy_efficiency, 3)
       spark.stop()
       return JsonResponse({'status': 'success', 'data': result_data})
   except Exception as e:
       return JsonResponse({'status': 'error', 'message': str(e)})

def analyze_activity_energy_patterns(request):
   try:
       spark = SparkSession.builder.appName("ActivityEnergyAnalysis").getOrCreate()
       df = spark.read.option("header", "true").option("inferSchema", "true").csv("hdfs://localhost:9000/data/eehpa_dataset.csv")
       df.createOrReplaceTempView("activity_data")
       activity_comparison = spark.sql("""
           SELECT original_activity_labels as activity_type,
                  COUNT(*) as frequency,
                  ROUND(AVG(EEm), 2) as avg_energy,
                  ROUND(STDDEV(EEm), 2) as std_energy,
                  ROUND(AVG(METS), 2) as avg_mets,
                  ROUND(MIN(EEm), 2) as min_energy,
                  ROUND(MAX(EEm), 2) as max_energy,
                  ROUND(PERCENTILE_APPROX(EEm, 0.25), 2) as q1_energy,
                  ROUND(PERCENTILE_APPROX(EEm, 0.75), 2) as q3_energy
           FROM activity_data
           WHERE original_activity_labels IS NOT NULL AND EEm IS NOT NULL
           GROUP BY original_activity_labels
           HAVING COUNT(*) >= 50
           ORDER BY avg_energy DESC
       """).collect()
       static_dynamic_comparison = spark.sql("""
           SELECT 
               CASE 
                   WHEN LOWER(original_activity_labels) LIKE '%sitting%' 
                        OR LOWER(original_activity_labels) LIKE '%lying%'
                        OR LOWER(original_activity_labels) LIKE '%resting%' THEN '静态活动'
                   ELSE '动态活动'
               END as activity_category,
               COUNT(*) as total_samples,
               ROUND(AVG(EEm), 2) as avg_energy_consumption,
               ROUND(AVG(HR), 2) as avg_heart_rate,
               ROUND(AVG(VO2), 2) as avg_oxygen_consumption,
               ROUND(AVG(METS), 2) as avg_metabolic_equivalent
           FROM activity_data
           WHERE original_activity_labels IS NOT NULL AND EEm IS NOT NULL 
                 AND HR IS NOT NULL AND VO2 IS NOT NULL
           GROUP BY activity_category
       """).collect()
       intensity_gradient_analysis = spark.sql("""
           SELECT original_activity_labels,
                  CASE 
                      WHEN METS < 3 THEN '低强度'
                      WHEN METS < 6 THEN '中强度'
                      ELSE '高强度'
                  END as intensity_level,
                  COUNT(*) as sample_count,
                  ROUND(AVG(EEm), 2) as avg_energy,
                  ROUND(AVG(HR), 2) as avg_hr,
                  ROUND(AVG(VO2), 2) as avg_vo2,
                  ROUND(AVG(VCO2), 2) as avg_vco2
           FROM activity_data
           WHERE original_activity_labels IS NOT NULL AND METS IS NOT NULL AND EEm IS NOT NULL
           GROUP BY original_activity_labels, intensity_level
           HAVING COUNT(*) >= 20
           ORDER BY original_activity_labels, avg_energy DESC
       """).collect()
       gender_activity_difference = spark.sql("""
           SELECT original_activity_labels,
                  gender,
                  COUNT(*) as participant_count,
                  ROUND(AVG(EEm), 2) as avg_energy,
                  ROUND(AVG(weight), 2) as avg_weight,
                  ROUND(AVG(bmi), 2) as avg_bmi,
                  ROUND(STDDEV(EEm), 2) as energy_std_dev
           FROM activity_data
           WHERE original_activity_labels IS NOT NULL AND gender IS NOT NULL 
                 AND EEm IS NOT NULL AND weight IS NOT NULL
           GROUP BY original_activity_labels, gender
           HAVING COUNT(*) >= 15
           ORDER BY original_activity_labels, gender
       """).collect()
       bmi_activity_efficiency = spark.sql("""
           SELECT original_activity_labels,
                  CASE 
                      WHEN bmi < 18.5 THEN '偏瘦'
                      WHEN bmi < 25 THEN '正常'
                      WHEN bmi < 30 THEN '超重'
                      ELSE '肥胖'
                  END as bmi_category,
                  COUNT(*) as sample_size,
                  ROUND(AVG(EEm), 2) as avg_energy_consumption,
                  ROUND(AVG(EEm/weight), 4) as energy_per_kg,
                  ROUND(AVG(METS), 2) as avg_mets_value,
                  ROUND(CORR(bmi, EEm), 3) as bmi_energy_correlation
           FROM activity_data
           WHERE original_activity_labels IS NOT NULL AND bmi IS NOT NULL 
                 AND EEm IS NOT NULL AND weight IS NOT NULL
           GROUP BY original_activity_labels, bmi_category
           HAVING COUNT(*) >= 10
           ORDER BY original_activity_labels, avg_energy_consumption DESC
       """).collect()
       analysis_results = {
           'activity_energy_ranking': [row.asDict() for row in activity_comparison],
           'static_vs_dynamic': [row.asDict() for row in static_dynamic_comparison],
           'intensity_gradients': [row.asDict() for row in intensity_gradient_analysis],
           'gender_activity_patterns': [row.asDict() for row in gender_activity_difference],
           'bmi_activity_efficiency': [row.asDict() for row in bmi_activity_efficiency]
       }
       for activity in analysis_results['activity_energy_ranking']:
           efficiency_score = (activity['avg_energy'] * activity['avg_mets']) / (activity['std_energy'] + 1)
           activity['efficiency_score'] = round(efficiency_score, 3)
       spark.stop()
       return JsonResponse({'status': 'success', 'data': analysis_results})
   except Exception as e:
       return JsonResponse({'status': 'error', 'message': str(e)})

def analyze_physiological_energy_correlation(request):
   try:
       spark = SparkSession.builder.appName("PhysiologicalEnergyAnalysis").getOrCreate()
       df = spark.read.option("header", "true").option("inferSchema", "true").csv("hdfs://localhost:9000/data/eehpa_dataset.csv")
       df.createOrReplaceTempView("physio_data")
       heart_rate_correlation = spark.sql("""
           SELECT 
               CASE 
                   WHEN HR < 60 THEN '心率过缓(<60)'
                   WHEN HR < 100 THEN '正常心率(60-100)'
                   WHEN HR < 120 THEN '轻度心动过速(100-120)'
                   WHEN HR < 150 THEN '中度心动过速(120-150)'
                   ELSE '重度心动过速(>150)'
               END as hr_category,
               COUNT(*) as sample_count,
               ROUND(AVG(HR), 2) as avg_heart_rate,
               ROUND(AVG(EEm), 2) as avg_energy_consumption,
               ROUND(STDDEV(EEm), 2) as energy_std_dev,
               ROUND(CORR(HR, EEm), 4) as hr_energy_correlation,
               ROUND(AVG(VO2), 2) as avg_oxygen_uptake,
               ROUND(AVG(VCO2), 2) as avg_carbon_dioxide_output
           FROM physio_data
           WHERE HR IS NOT NULL AND EEm IS NOT NULL AND VO2 IS NOT NULL AND VCO2 IS NOT NULL
           GROUP BY hr_category
           ORDER BY avg_heart_rate
       """).collect()
       respiratory_indicators_analysis = spark.sql("""
           SELECT 
               ROUND(AVG(VO2), 3) as avg_vo2,
               ROUND(AVG(VCO2), 3) as avg_vco2,
               ROUND(AVG(VE), 3) as avg_ve,
               ROUND(AVG(EEm), 2) as avg_energy,
               ROUND(CORR(VO2, EEm), 4) as vo2_energy_corr,
               ROUND(CORR(VCO2, EEm), 4) as vco2_energy_corr,
               ROUND(CORR(VE, EEm), 4) as ve_energy_corr,
               ROUND(CORR(VO2, VCO2), 4) as vo2_vco2_corr,
               COUNT(*) as total_observations
           FROM physio_data
           WHERE VO2 IS NOT NULL AND VCO2 IS NOT NULL AND VE IS NOT NULL AND EEm IS NOT NULL
       """).collect()
       oxygen_pulse_analysis = spark.sql("""
           SELECT 
               CASE 
                   WHEN `VO2.HR` < 10 THEN '低氧脉冲(<10)'
                   WHEN `VO2.HR` < 15 THEN '正常氧脉冲(10-15)'
                   WHEN `VO2.HR` < 20 THEN '高氧脉冲(15-20)'
                   ELSE '极高氧脉冲(>20)'
               END as oxygen_pulse_category,
               COUNT(*) as frequency,
               ROUND(AVG(`VO2.HR`), 3) as avg_oxygen_pulse,
               ROUND(AVG(EEm), 2) as avg_energy_expenditure,
               ROUND(AVG(HR), 2) as avg_heart_rate,
               ROUND(CORR(`VO2.HR`, EEm), 4) as oxygen_pulse_energy_corr,
               ROUND(AVG(VO2), 3) as avg_vo2_value
           FROM physio_data
           WHERE `VO2.HR` IS NOT NULL AND EEm IS NOT NULL AND HR IS NOT NULL AND VO2 IS NOT NULL
           GROUP BY oxygen_pulse_category
           ORDER BY avg_oxygen_pulse
       """).collect()
       respiratory_quotient_analysis = spark.sql("""
           SELECT original_activity_labels,
                  ROUND(AVG(R), 4) as avg_respiratory_quotient,
                  ROUND(STDDEV(R), 4) as rq_standard_deviation,
                  ROUND(AVG(EEm), 2) as avg_energy_consumption,
                  ROUND(CORR(R, EEm), 4) as rq_energy_correlation,
                  COUNT(*) as measurement_count,
                  ROUND(MIN(R), 4) as min_rq,
                  ROUND(MAX(R), 4) as max_rq,
                  CASE 
                      WHEN AVG(R) < 0.7 THEN '主要脂肪代谢'
                      WHEN AVG(R) < 0.85 THEN '混合代谢'
                      ELSE '主要糖类代谢'
                  END as metabolic_substrate
           FROM physio_data
           WHERE R IS NOT NULL AND EEm IS NOT NULL AND original_activity_labels IS NOT NULL
           GROUP BY original_activity_labels
           HAVING COUNT(*) >= 25
           ORDER BY avg_respiratory_quotient DESC
       """).collect()
       cardiac_output_analysis = spark.sql("""
           SELECT 
               CASE 
                   WHEN Qt < 5 THEN '心输出量偏低(<5L/min)'
                   WHEN Qt < 8 THEN '心输出量正常(5-8L/min)'
                   WHEN Qt < 12 THEN '心输出量偏高(8-12L/min)'
                   ELSE '心输出量极高(>12L/min)'
               END as cardiac_output_range,
               COUNT(*) as observation_count,
               ROUND(AVG(Qt), 2) as avg_cardiac_output,
               ROUND(AVG(SV), 2) as avg_stroke_volume,
               ROUND(AVG(EEm), 2) as avg_energy_expenditure,
               ROUND(CORR(Qt, EEm), 4) as qt_energy_correlation,
               ROUND(CORR(SV, EEm), 4) as sv_energy_correlation,
               ROUND(AVG(HR), 2) as avg_heart_rate_in_group
           FROM physio_data
           WHERE Qt IS NOT NULL AND SV IS NOT NULL AND EEm IS NOT NULL AND HR IS NOT NULL
           GROUP BY cardiac_output_range
           ORDER BY avg_cardiac_output
       """).collect()
       ventilatory_equivalent_analysis = spark.sql("""
           SELECT 
               ROUND(AVG(`VE.VO2`), 2) as avg_ve_vo2_ratio,
               ROUND(AVG(`VE.VCO2`), 2) as avg_ve_vco2_ratio,
               ROUND(AVG(EEm), 2) as avg_energy_consumption,
               ROUND(CORR(`VE.VO2`, EEm), 4) as ve_vo2_energy_corr,
               ROUND(CORR(`VE.VCO2`, EEm), 4) as ve_vco2_energy_corr,
               ROUND(STDDEV(`VE.VO2`), 2) as ve_vo2_std_dev,
               ROUND(STDDEV(`VE.VCO2`), 2) as ve_vco2_std_dev,
               COUNT(*) as total_measurements,
               CASE 
                   WHEN AVG(`VE.VO2`) > 35 THEN '通气效率偏低'
                   WHEN AVG(`VE.VO2`) > 25 THEN '通气效率正常'
                   ELSE '通气效率较高'
               END as ventilatory_efficiency_status
           FROM physio_data
           WHERE `VE.VO2` IS NOT NULL AND `VE.VCO2` IS NOT NULL AND EEm IS NOT NULL
       """).collect()
       comprehensive_results = {
           'heart_rate_energy_patterns': [row.asDict() for row in heart_rate_correlation],
           'respiratory_correlations': [row.asDict() for row in respiratory_indicators_analysis],
           'oxygen_pulse_efficiency': [row.asDict() for row in oxygen_pulse_analysis],
           'respiratory_quotient_metabolism': [row.asDict() for row in respiratory_quotient_analysis],
           'cardiac_output_relationships': [row.asDict() for row in cardiac_output_analysis],
           'ventilatory_equivalent_analysis': [row.asDict() for row in ventilatory_equivalent_analysis]
       }
       for hr_pattern in comprehensive_results['heart_rate_energy_patterns']:
           cardiac_efficiency = hr_pattern['avg_energy_consumption'] / hr_pattern['avg_heart_rate']
           hr_pattern['cardiac_efficiency_index'] = round(cardiac_efficiency, 4)
       for rq_data in comprehensive_results['respiratory_quotient_metabolism']:
           metabolic_efficiency = rq_data['avg_energy_consumption'] / (rq_data['avg_respiratory_quotient'] * 100)
           rq_data['metabolic_efficiency_score'] = round(metabolic_efficiency, 3)
       spark.stop()
       return JsonResponse({'status': 'success', 'data': comprehensive_results})
   except Exception as e:
       return JsonResponse({'status': 'error', 'message': str(e)})

人体体能活动能量消耗分析系统-结语

💕💕

大数据实战项目

网站实战项目

安卓/小程序实战项目

深度学习实战项目

💟💟如果大家有任何疑虑,欢迎在下方位置详细交流,也可以在主页联系我。