大数据毕业设计选题推荐:基于北京市医保药品数据分析系统,Hadoop+Spark技术详解

57 阅读8分钟

🍊作者:计算机毕设匠心工作室

🍊简介:毕业后就一直专业从事计算机软件程序开发,至今也有8年工作经验。擅长Java、Python、微信小程序、安卓、大数据、PHP、.NET|C#、Golang等。

擅长:按照需求定制化开发项目、 源码、对代码进行完整讲解、文档撰写、ppt制作。

🍊心愿:点赞 👍 收藏 ⭐评论 📝

👇🏻 精彩专栏推荐订阅 👇🏻 不然下次找不到哟~

Java实战项目

Python实战项目

微信小程序|安卓实战项目

大数据实战项目

PHP|C#.NET|Golang实战项目

🍅 ↓↓文末获取源码联系↓↓🍅

基于大数据的北京市医保药品数据分析系统-功能介绍

基于大数据的北京市医保药品数据分析系统是一款专门针对首都地区医保药品目录进行深度数据挖掘和智能分析的综合性平台。该系统采用Hadoop+Spark大数据技术架构作为核心引擎,结合Django后端框架和Vue前端技术,构建了从数据存储、处理到可视化展示的完整技术链路。系统主要围绕药品核心属性分布、生产企业市场格局、医保报销限制策略、中药配方颗粒专题以及基于机器学习算法的药品关联聚类等五个核心维度展开分析,通过Spark SQL进行大规模数据查询和统计计算,运用Pandas、NumPy等Python科学计算库实现复杂的数据处理逻辑,并借助Echarts图表库将分析结果以直观的可视化图表形式呈现给用户。整个系统不仅能够处理海量的医保药品数据,还能挖掘出药品属性间的潜在关联规律,为医保政策制定、药企市场分析和患者用药指导提供数据支撑,展现了大数据技术在医疗保障领域的实际应用价值。

基于大数据的北京市医保药品数据分析系统-选题背景意义

选题背景 随着我国医疗卫生体制改革的深入推进和人口老龄化趋势的加速发展,医疗保障制度作为社会保障体系的重要组成部分,其管理的复杂性和数据量呈现出爆炸式增长态势。北京市作为国家首都和医疗资源最为集中的超大型城市,其医保药品目录涵盖了数万种不同类型、不同厂商生产的药品,这些药品在医保等级、报销比例、使用限制等方面存在着复杂的分类和管理规则。传统的数据分析方法已经难以应对如此庞大且多维度的药品数据处理需求,医保管理部门迫切需要借助大数据技术来深入挖掘药品数据中蕴含的规律和趋势。与此同时,药品生产企业也需要通过数据分析来了解自身产品在医保市场中的竞争地位,患者和医疗机构则希望能够更清晰地掌握不同药品的报销政策和使用限制。在这样的背景下,构建一个基于大数据技术的医保药品数据分析系统显得尤为重要和迫切。 选题意义 本课题的研究和实现具有多重现实意义,能够在一定程度上为相关领域提供有益的技术探索和应用参考。从技术角度来看,该系统将Hadoop分布式存储、Spark大数据计算引擎与传统Web开发技术有机结合,为大数据技术在医疗保障领域的应用提供了一个具体的实践案例,有助于验证大数据技术处理复杂医疗数据的可行性和有效性。从应用角度来说,系统通过对医保药品数据的多维度分析,能够为医保管理部门提供一些数据支撑,帮助其更好地了解药品目录的构成特征和潜在问题,为政策优化提供参考依据。对于药品生产企业而言,系统分析的市场竞争格局和产品布局策略信息,可以在一定程度上帮助企业了解自身在医保市场中的地位。对于医疗机构和患者来说,系统提供的药品报销限制和使用条件分析,能够为合理用药和就医选择提供一些信息参考。当然,作为一个毕业设计项目,本系统的主要价值还是在于技术学习和实践探索,为大数据技术的进一步应用积累经验。

基于大数据的北京市医保药品数据分析系统-技术选型

大数据框架:Hadoop+Spark(本次没用Hive,支持定制) 开发语言:Python+Java(两个版本都支持) 后端框架:Django+Spring Boot(Spring+SpringMVC+Mybatis)(两个版本都支持) 前端:Vue+ElementUI+Echarts+HTML+CSS+JavaScript+jQuery 详细技术点:Hadoop、HDFS、Spark、Spark SQL、Pandas、NumPy 数据库:MySQL

基于大数据的北京市医保药品数据分析系统-视频展示

基于大数据的北京市医保药品数据分析系统-视频展示

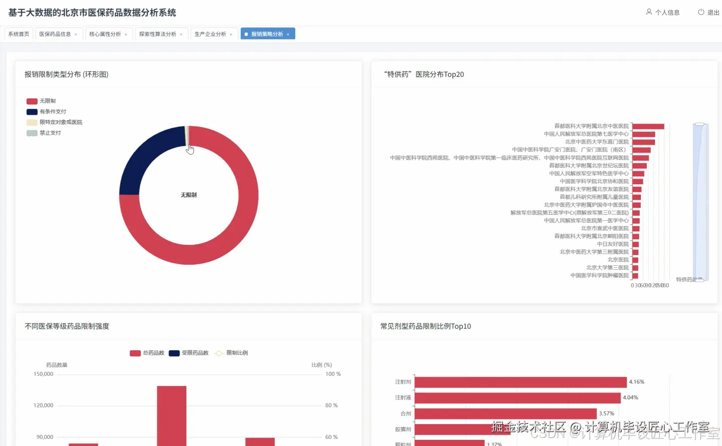
基于大数据的北京市医保药品数据分析系统-图片展示

在这里插入图片描述 在这里插入图片描述 在这里插入图片描述 在这里插入图片描述 在这里插入图片描述 在这里插入图片描述 在这里插入图片描述 在这里插入图片描述

基于大数据的北京市医保药品数据分析系统-代码展示

from pyspark.sql import SparkSession
from pyspark.sql.functions import col, count, avg, desc, when, regexp_extract
from pyspark.ml.feature import VectorAssembler, StandardScaler
from pyspark.ml.clustering import KMeans
from django.http import JsonResponse
import pandas as pd
import numpy as np
from collections import Counter
import re

spark = SparkSession.builder.appName("MedicalInsuranceDrugAnalysis").config("spark.sql.adaptive.enabled", "true").config("spark.sql.adaptive.coalescePartitions.enabled", "true").getOrCreate()

def drug_core_attribute_analysis(request):
    df = spark.read.format("jdbc").option("url", "jdbc:mysql://localhost:3306/medical_insurance").option("driver", "com.mysql.cj.jdbc.Driver").option("dbtable", "drug_info").option("user", "root").option("password", "123456").load()
    insurance_level_stats = df.groupBy("medical_insurance_level").agg(count("*").alias("drug_count"), avg("self_payment_ratio").alias("avg_self_payment")).orderBy(desc("drug_count"))
    insurance_level_result = insurance_level_stats.collect()
    level_distribution = {}
    for row in insurance_level_result:
        level_distribution[row['medical_insurance_level']] = {'count': row['drug_count'], 'avg_self_payment': float(row['avg_self_payment']) if row['avg_self_payment'] else 0}
    dosage_form_stats = df.groupBy("drug_dosage_form").agg(count("*").alias("form_count")).orderBy(desc("form_count")).limit(20)
    dosage_form_result = dosage_form_stats.collect()
    form_distribution = {row['drug_dosage_form']: row['form_count'] for row in dosage_form_result}
    fixed_ratio_drugs = df.filter(col("fixed_ratio_payment_flag") == "是").count()
    total_drugs = df.count()
    fixed_ratio_percentage = (fixed_ratio_drugs / total_drugs) * 100 if total_drugs > 0 else 0
    high_frequency_drugs = df.groupBy("registration_name").agg(count("*").alias("frequency")).orderBy(desc("frequency")).limit(30)
    frequency_result = high_frequency_drugs.collect()
    high_freq_list = [{'drug_name': row['registration_name'], 'frequency': row['frequency']} for row in frequency_result]
    self_payment_analysis = df.groupBy("medical_insurance_level").agg(avg("self_payment_ratio").alias("avg_ratio"), count("*").alias("drug_count")).collect()
    payment_analysis = {row['medical_insurance_level']: {'avg_ratio': float(row['avg_ratio']) if row['avg_ratio'] else 0, 'count': row['drug_count']} for row in self_payment_analysis}
    result_data = {'level_distribution': level_distribution, 'form_distribution': form_distribution, 'fixed_ratio_percentage': round(fixed_ratio_percentage, 2), 'high_frequency_drugs': high_freq_list, 'payment_analysis': payment_analysis}
    return JsonResponse({'status': 'success', 'data': result_data})

def enterprise_market_analysis(request):
    df = spark.read.format("jdbc").option("url", "jdbc:mysql://localhost:3306/medical_insurance").option("driver", "com.mysql.cj.jdbc.Driver").option("dbtable", "drug_info").option("user", "root").option("password", "123456").load()
    enterprise_filtered = df.filter(col("manufacturer_name") != "无").filter(col("manufacturer_name").isNotNull())
    market_share_stats = enterprise_filtered.groupBy("manufacturer_name").agg(count("*").alias("drug_count")).orderBy(desc("drug_count")).limit(20)
    market_share_result = market_share_stats.collect()
    enterprise_ranking = [{'enterprise_name': row['manufacturer_name'], 'drug_count': row['drug_count']} for row in market_share_result]
    top_enterprises = [row['manufacturer_name'] for row in market_share_result[:10]]
    top_enterprise_filter = enterprise_filtered.filter(col("manufacturer_name").isin(top_enterprises))
    product_strategy = top_enterprise_filter.groupBy("manufacturer_name", "medical_insurance_level").agg(count("*").alias("level_count")).collect()
    strategy_analysis = {}
    for row in product_strategy:
        enterprise = row['manufacturer_name']
        if enterprise not in strategy_analysis:
            strategy_analysis[enterprise] = {}
        strategy_analysis[enterprise][row['medical_insurance_level']] = row['level_count']
    dosage_specialization = top_enterprise_filter.groupBy("manufacturer_name", "drug_dosage_form").agg(count("*").alias("form_count")).collect()
    specialization_analysis = {}
    for row in dosage_specialization:
        enterprise = row['manufacturer_name']
        if enterprise not in specialization_analysis:
            specialization_analysis[enterprise] = {}
        specialization_analysis[enterprise][row['drug_dosage_form']] = row['form_count']
    missing_manufacturer = df.filter((col("manufacturer_name") == "无") | col("manufacturer_name").isNull()).count()
    total_drugs = df.count()
    missing_percentage = (missing_manufacturer / total_drugs) * 100 if total_drugs > 0 else 0
    market_concentration = sum([row['drug_count'] for row in market_share_result[:5]]) / total_drugs * 100 if total_drugs > 0 else 0
    result_data = {'enterprise_ranking': enterprise_ranking, 'product_strategy': strategy_analysis, 'dosage_specialization': specialization_analysis, 'missing_manufacturer_percentage': round(missing_percentage, 2), 'market_concentration_top5': round(market_concentration, 2)}
    return JsonResponse({'status': 'success', 'data': result_data})

def reimbursement_restriction_analysis(request):
    df = spark.read.format("jdbc").option("url", "jdbc:mysql://localhost:3306/medical_insurance").option("driver", "com.mysql.cj.jdbc.Driver").option("dbtable", "drug_info").option("user", "root").option("password", "123456").load()
    restriction_df = df.select("reimbursement_restriction", "medical_insurance_level", "drug_dosage_form").filter(col("reimbursement_restriction").isNotNull())
    hospital_restricted_pattern = r"仅限(.+?)使用"
    hospital_restricted = restriction_df.filter(col("reimbursement_restriction").rlike("仅限.+使用"))
    hospital_names = hospital_restricted.select(regexp_extract(col("reimbursement_restriction"), hospital_restricted_pattern, 1).alias("hospital_name")).filter(col("hospital_name") != "")
    hospital_stats = hospital_names.groupBy("hospital_name").agg(count("*").alias("drug_count")).orderBy(desc("drug_count")).limit(15)
    hospital_result = hospital_stats.collect()
    hospital_distribution = [{'hospital_name': row['hospital_name'], 'drug_count': row['drug_count']} for row in hospital_result]
    restriction_categories = restriction_df.withColumn("restriction_type", when(col("reimbursement_restriction").rlike("仅限"), "指定医院使用").when(col("reimbursement_restriction").rlike("工伤保险"), "工伤保险支付").when(col("reimbursement_restriction").rlike("无限制"), "无限制").otherwise("其他限制"))
    restriction_stats = restriction_categories.groupBy("restriction_type").agg(count("*").alias("count")).collect()
    restriction_distribution = {row['restriction_type']: row['count'] for row in restriction_stats}
    level_restriction = restriction_categories.groupBy("medical_insurance_level", "restriction_type").agg(count("*").alias("count")).collect()
    level_restriction_analysis = {}
    for row in level_restriction:
        level = row['medical_insurance_level']
        if level not in level_restriction_analysis:
            level_restriction_analysis[level] = {}
        level_restriction_analysis[level][row['restriction_type']] = row['count']
    dosage_restriction = restriction_categories.groupBy("drug_dosage_form", "restriction_type").agg(count("*").alias("count")).collect()
    dosage_restriction_analysis = {}
    for row in dosage_restriction:
        dosage = row['drug_dosage_form']
        if dosage not in dosage_restriction_analysis:
            dosage_restriction_analysis[dosage] = {}
        dosage_restriction_analysis[dosage][row['restriction_type']] = row['count']
    total_restricted = restriction_df.filter(~col("reimbursement_restriction").rlike("无限制")).count()
    total_drugs = restriction_df.count()
    restriction_ratio = (total_restricted / total_drugs) * 100 if total_drugs > 0 else 0
    result_data = {'hospital_distribution': hospital_distribution, 'restriction_type_distribution': restriction_distribution, 'level_restriction_analysis': level_restriction_analysis, 'dosage_restriction_analysis': dosage_restriction_analysis, 'overall_restriction_ratio': round(restriction_ratio, 2)}
    return JsonResponse({'status': 'success', 'data': result_data})

基于大数据的北京市医保药品数据分析系统-结语

👇🏻 精彩专栏推荐订阅 👇🏻 不然下次找不到哟~

Java实战项目

Python实战项目

微信小程序|安卓实战项目

大数据实战项目

PHP|C#.NET|Golang实战项目

🍅 主页获取源码联系🍅