导师从不告诉你的大数据毕设选题内幕:医用消耗选品系统为何备受青睐?

53 阅读8分钟

🎓 作者:计算机毕设小月哥 | 软件开发专家

🖥️ 简介:8年计算机软件程序开发经验。精通Java、Python、微信小程序、安卓、大数据、PHP、.NET|C#、Golang等技术栈。

🛠️ 专业服务 🛠️

  • 需求定制化开发

  • 源码提供与讲解

  • 技术文档撰写(指导计算机毕设选题【新颖+创新】、任务书、开题报告、文献综述、外文翻译等)

  • 项目答辩演示PPT制作

🌟 欢迎:点赞 👍 收藏 ⭐ 评论 📝

👇🏻 精选专栏推荐 👇🏻 欢迎订阅关注!

大数据实战项目

PHP|C#.NET|Golang实战项目

微信小程序|安卓实战项目

Python实战项目

Java实战项目

🍅 ↓↓主页获取源码联系↓↓🍅

基于大数据的国家医用消耗选品采集数据可视化分析系统-功能介绍

《基于大数据的国家医用消耗选品采集数据可视化分析系统》是一个专门针对医疗器械集中采购数据进行深度挖掘与智能分析的综合性平台。该系统充分发挥Hadoop分布式存储架构的优势,结合Spark大数据计算引擎的强大处理能力,对海量医用耗材采购信息进行高效采集、清洗与分析。系统采用Django后端框架构建稳定的数据处理服务,通过Spark SQL实现复杂的多维度数据查询,利用Pandas和NumPy进行精确的统计计算。前端采用Vue+ElementUI打造现代化的用户交互界面,集成Echarts图表库实现丰富的数据可视化展示。系统核心功能涵盖价格水平与影响因素分析、市场竞争格局分析、产品特性与技术趋势分析以及人工关节类耗材专题分析四大维度,通过对医用耗材的价格分布、品牌集中度、材质应用、注册趋势等关键指标进行深入挖掘,为医疗机构的采购决策提供科学依据,同时为相关监管部门制定行业政策提供数据支撑,实现医用耗材采购的透明化、规范化和智能化管理。

基于大数据的国家医用消耗选品采集数据可视化分析系统-选题背景意义

选题背景 随着国家医疗体制改革的不断深入和医疗保障体系的持续完善,医用耗材集中采购已成为控制医疗成本、保障医疗质量的重要举措。国家医保局自成立以来,大力推进高值医用耗材集中带量采购工作,覆盖心脏介入、骨科植入、眼科晶体等多个重点领域。然而,面对种类繁多、技术复杂的医用耗材产品,传统的人工统计分析方式已难以满足精细化管理的需求。医用耗材市场信息分散、数据量庞大,且涉及价格、材质、生产企业、注册信息等多个维度,这些数据蕴含着丰富的市场规律和采购规律。同时,医疗机构在选择耗材产品时往往缺乏全面的市场信息参考,容易出现选择偏差或成本控制不当的问题。因此,迫切需要运用现代信息技术手段,特别是大数据分析技术,对医用耗材相关数据进行系统性收集、整理和分析,为采购决策提供科学的数据支撑。 选题意义 本研究通过构建基于大数据技术的医用消耗选品分析系统,能够为医疗行业的信息化发展贡献一定的技术实践经验。该系统运用Hadoop和Spark等成熟的大数据处理技术,可以有效处理医用耗材采购过程中产生的海量数据,通过多维度的数据分析帮助医疗机构更好地了解市场行情和产品特性。从实际应用角度来看,系统能够为医院采购部门提供价格对比分析、品牌竞争态势评估等功能,在一定程度上辅助采购人员做出更加合理的选择。对于医用耗材生产企业而言,系统生成的市场分析报告可以帮助企业了解自身产品在市场中的定位,为产品策略调整提供参考。从技术发展意义来说,该项目将大数据分析技术与医疗健康领域相结合,为计算机专业学生提供了一个较为完整的大数据项目实践案例,有助于加深对Hadoop生态系统和数据可视化技术的理解。虽然作为毕业设计项目,其影响范围相对有限,但通过对真实业务场景的模拟和技术实现,仍然具备一定的学习价值和参考意义。

基于大数据的国家医用消耗选品采集数据可视化分析系统-技术选型

大数据框架:Hadoop+Spark(本次没用Hive,支持定制) 开发语言:Python+Java(两个版本都支持) 后端框架:Django+Spring Boot(Spring+SpringMVC+Mybatis)(两个版本都支持) 前端:Vue+ElementUI+Echarts+HTML+CSS+JavaScript+jQuery 详细技术点:Hadoop、HDFS、Spark、Spark SQL、Pandas、NumPy 数据库:MySQL

基于大数据的国家医用消耗选品采集数据可视化分析系统-视频展示

基于大数据的国家医用消耗选品采集数据可视化分析系统-视频展示

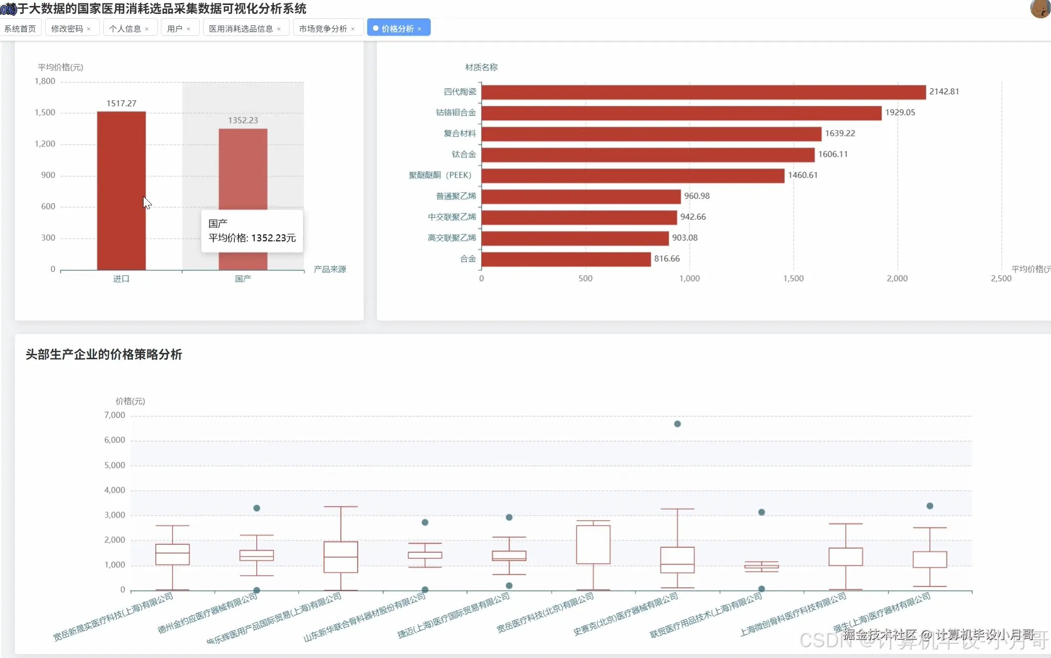
基于大数据的国家医用消耗选品采集数据可视化分析系统-图片展示

在这里插入图片描述 在这里插入图片描述 在这里插入图片描述 在这里插入图片描述 在这里插入图片描述 在这里插入图片描述 在这里插入图片描述 在这里插入图片描述

基于大数据的国家医用消耗选品采集数据可视化分析系统-代码展示

from pyspark.sql import SparkSession
from pyspark.sql.functions import col, count, avg, sum, desc, asc
import pandas as pd
import numpy as np

spark = SparkSession.builder.appName("MedicalSuppliesAnalysis").config("spark.sql.adaptive.enabled", "true").getOrCreate()

def price_analysis_processing(df_spark):
    """价格水平与影响因素分析核心处理函数"""
    price_distribution = df_spark.select("价格").describe()
    price_by_category = df_spark.groupBy("产品分类").agg(
        avg("价格").alias("平均价格"),
        count("价格").alias("产品数量")
    ).orderBy(desc("平均价格"))
    domestic_import_price = df_spark.groupBy("产品来源").agg(
        avg("价格").alias("平均价格"),
        count("*").alias("产品总数")
    )
    material_price_impact = df_spark.groupBy("材质名称").agg(
        avg("价格").alias("平均价格"),
        count("*").alias("使用频次")
    ).filter(col("使用频次") > 5).orderBy(desc("平均价格"))
    top_enterprises = df_spark.groupBy("生产企业").agg(
        count("*").alias("产品数量")
    ).orderBy(desc("产品数量")).limit(10)
    enterprise_price_strategy = df_spark.join(
        top_enterprises.select("生产企业"), 
        on="生产企业", 
        how="inner"
    ).groupBy("生产企业").agg(
        avg("价格").alias("平均价格"),
        min("价格").alias("最低价格"),
        max("价格").alias("最高价格")
    )
    price_quartiles = df_spark.select("价格").approxQuantile("价格", [0.25, 0.5, 0.75], 0.1)
    high_price_products = df_spark.filter(col("价格") > price_quartiles[2])
    category_material_price = df_spark.groupBy("产品分类", "材质名称").agg(
        avg("价格").alias("平均价格"),
        count("*").alias("产品数量")
    ).filter(col("产品数量") > 3)
    return {
        "price_distribution": price_distribution,
        "price_by_category": price_by_category, 
        "domestic_import": domestic_import_price,
        "material_impact": material_price_impact,
        "enterprise_strategy": enterprise_price_strategy
    }

def market_competition_analysis(df_spark):
    """市场竞争格局分析核心处理函数"""
    market_concentration = df_spark.groupBy("生产企业").agg(
        count("*").alias("产品数量")
    ).withColumn("市场份额", col("产品数量") * 100.0 / df_spark.count()).orderBy(desc("产品数量"))
    top20_enterprises = market_concentration.limit(20)
    domestic_import_share = df_spark.groupBy("产品来源").agg(
        count("*").alias("产品数量")
    ).withColumn("份额占比", col("产品数量") * 100.0 / df_spark.count())
    top5_enterprises = market_concentration.select("生产企业").limit(5)
    enterprise_category_layout = df_spark.join(
        top5_enterprises, 
        on="生产企业", 
        how="inner"
    ).groupBy("生产企业", "产品分类").agg(
        count("*").alias("产品数量")
    ).orderBy("生产企业", desc("产品数量"))
    key_category_competition = df_spark.filter(col("产品分类") == "人工关节类").groupBy("生产企业").agg(
        count("*").alias("关节类产品数量")
    ).orderBy(desc("关节类产品数量"))
    herfindahl_index_data = market_concentration.select("市场份额").collect()
    hhi_value = sum([row["市场份额"]**2 for row in herfindahl_index_data])
    monopoly_categories = df_spark.groupBy("产品分类").agg(
        count("生产企业").alias("企业数量"),
        count("*").alias("产品总数")
    ).withColumn("集中度指标", col("产品总数") / col("企业数量")).orderBy(desc("集中度指标"))
    cross_category_enterprises = df_spark.groupBy("生产企业").agg(
        countDistinct("产品分类").alias("涉及分类数"),
        count("*").alias("总产品数")
    ).filter(col("涉及分类数") > 3).orderBy(desc("涉及分类数"))
    return {
        "concentration": top20_enterprises,
        "domestic_import": domestic_import_share,
        "layout": enterprise_category_layout,
        "competition": key_category_competition,
        "hhi": hhi_value,
        "monopoly": monopoly_categories
    }

def product_technology_trend_analysis(df_spark):
    """产品特性与技术趋势分析核心处理函数"""
    category_composition = df_spark.groupBy("产品分类").agg(
        count("*").alias("产品数量")
    ).withColumn("占比", col("产品数量") * 100.0 / df_spark.count()).orderBy(desc("产品数量"))
    registration_trend = df_spark.groupBy("注册年份").agg(
        count("*").alias("新增注册数量")
    ).orderBy("注册年份")
    recent_registrations = registration_trend.filter(col("注册年份") >= 2020)
    material_popularity = df_spark.groupBy("材质名称").agg(
        count("*").alias("应用产品数")
    ).orderBy(desc("应用产品数"))
    dominant_materials = material_popularity.limit(15)
    innovation_speed_comparison = df_spark.groupBy("产品来源", "注册年份").agg(
        count("*").alias("年度新增数量")
    ).orderBy("注册年份", "产品来源")
    recent_innovation = innovation_speed_comparison.filter(col("注册年份") >= 2018)
    technology_evolution = df_spark.filter(col("注册年份").isNotNull()).groupBy("注册年份").agg(
        countDistinct("材质名称").alias("材质种类数"),
        count("*").alias("产品总数")
    ).withColumn("材质多样性", col("材质种类数") / col("产品总数")).orderBy("注册年份")
    emerging_materials = df_spark.filter(col("注册年份") >= 2022).groupBy("材质名称").agg(
        count("*").alias("新兴应用数")
    ).filter(col("新兴应用数") > 2).orderBy(desc("新兴应用数"))
    category_innovation_rate = df_spark.groupBy("产品分类", "注册年份").agg(
        count("*").alias("年度产品数")
    ).filter(col("注册年份") >= 2020).groupBy("产品分类").agg(
        sum("年度产品数").alias("近年新增总数")
    ).orderBy(desc("近年新增总数"))
    return {
        "composition": category_composition,
        "trend": registration_trend,
        "materials": dominant_materials,
        "innovation": recent_innovation,
        "evolution": technology_evolution,
        "emerging": emerging_materials
    }

基于大数据的国家医用消耗选品采集数据可视化分析系统-结语

🌟 欢迎:点赞 👍 收藏 ⭐ 评论 📝

👇🏻 精选专栏推荐 👇🏻 欢迎订阅关注!

大数据实战项目

PHP|C#.NET|Golang实战项目

微信小程序|安卓实战项目

Python实战项目

Java实战项目

🍅 ↓↓主页获取源码联系↓↓🍅