传统数据分析vs大数据处理:Hadoop+Spark构建药品采集可视化系统的惊人差距

73 阅读8分钟

🎓 作者:计算机毕设小月哥 | 软件开发专家

🖥️ 简介:8年计算机软件程序开发经验。精通Java、Python、微信小程序、安卓、大数据、PHP、.NET|C#、Golang等技术栈。

🛠️ 专业服务 🛠️

  • 需求定制化开发

  • 源码提供与讲解

  • 技术文档撰写(指导计算机毕设选题【新颖+创新】、任务书、开题报告、文献综述、外文翻译等)

  • 项目答辩演示PPT制作

🌟 欢迎:点赞 👍 收藏 ⭐ 评论 📝

👇🏻 精选专栏推荐 👇🏻 欢迎订阅关注!

大数据实战项目

PHP|C#.NET|Golang实战项目

微信小程序|安卓实战项目

Python实战项目

Java实战项目

🍅 ↓↓主页获取源码联系↓↓🍅

基于大数据的国家药品采集药品数据可视化分析系统-功能介绍

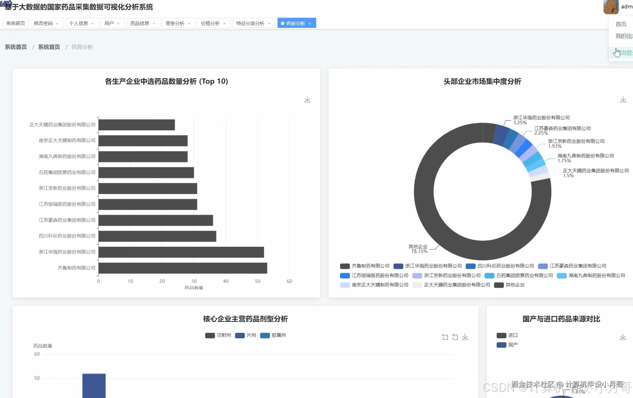
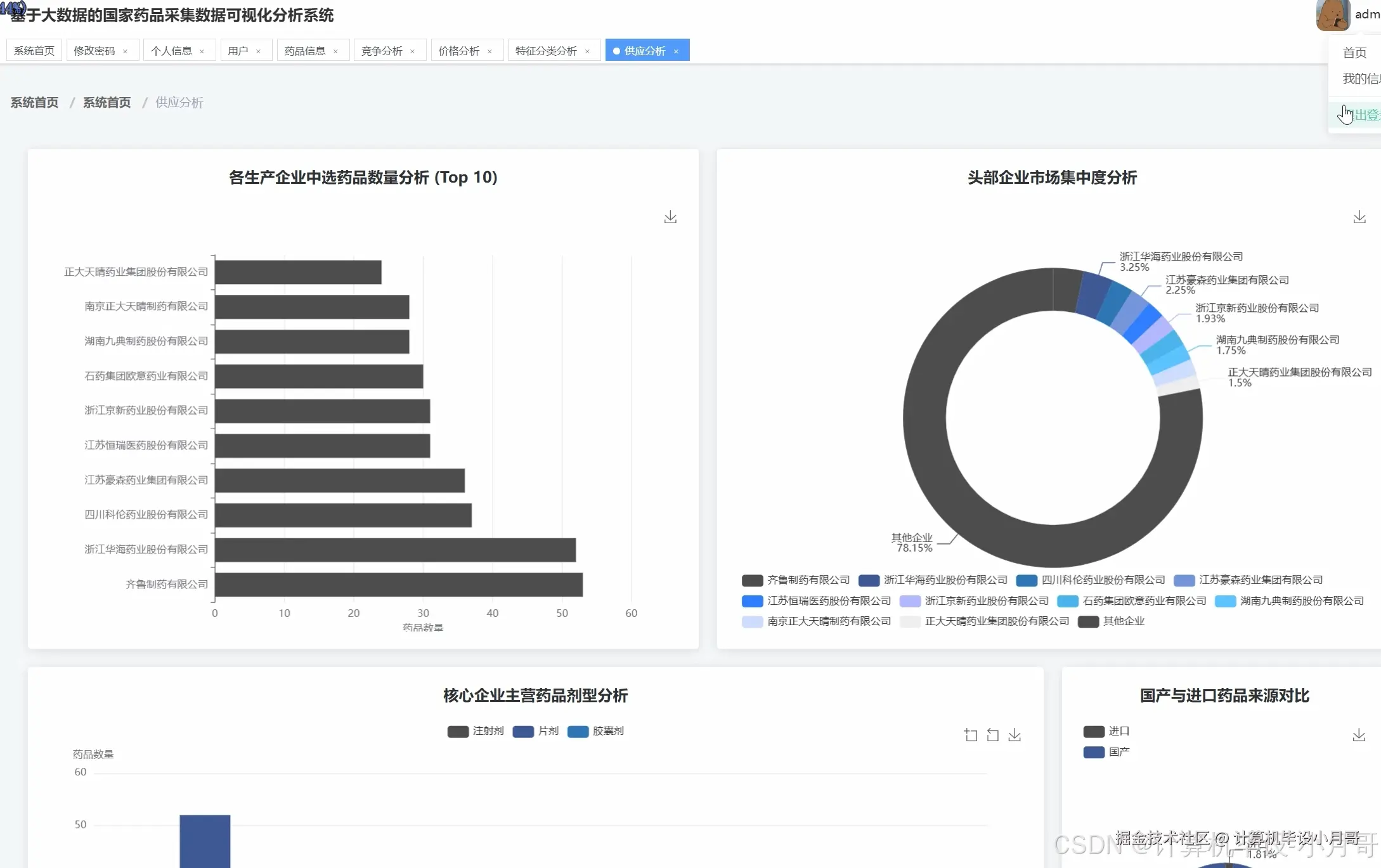
《基于大数据的国家药品采集药品数据可视化分析系统》是一套集成Hadoop分布式存储、Spark大数据计算引擎、Django后端框架以及Vue+ElementUI+Echarts前端技术栈的综合性数据分析平台。系统采用HDFS作为底层数据存储,通过Spark SQL对海量药品采集数据进行高效处理和分析,结合Pandas、NumPy等Python数据科学库实现复杂的统计计算。前端采用Vue框架构建响应式界面,集成ElementUI组件库提升用户交互体验,通过Echarts图表库将分析结果以直观的可视化形式呈现。系统核心功能涵盖药品价格多维分析、供应结构与厂商分析、药品特征分类分析以及同类药品竞争效益分析四大维度,能够对药品单位价格分布、生产企业市场份额、剂型规格统计、同药不同厂价格对比等关键指标进行深度挖掘,为相关部门的决策提供数据支撑。整个系统架构充分体现了大数据技术在医药领域数据分析中的应用价值,通过分布式计算显著提升了大规模数据处理的效率和准确性。

基于大数据的国家药品采集药品数据可视化分析系统-选题背景意义

选题背景 随着国家药品集中采购政策的深入推进,药品采购数据呈现出规模庞大、结构复杂、更新频繁的特点。传统的数据处理方式已难以满足对海量药品信息进行实时分析和深度挖掘的需求。药品集采涉及价格、厂商、剂型、规格等多维度信息,这些数据之间存在复杂的关联关系,需要运用大数据技术进行综合分析才能揭示其内在规律。当前医药行业数字化转型加速,药品监管部门和医疗机构对数据可视化分析工具的需求日益迫切,希望通过直观的图表展示快速掌握药品市场动态。同时,现有的药品数据分析系统多采用传统的单机处理模式,面对日益增长的数据量时处理效率低下,分析结果的时效性和准确性都受到影响。在这样的背景下,构建一套基于大数据技术的药品采集数据分析系统,能够有效解决数据处理能力不足的问题,为药品集采决策提供更加科学的数据支撑。 选题意义 本课题的研究具有一定的理论探索价值和实践应用意义。从理论层面来看,系统将大数据处理技术与医药领域的具体业务场景相结合,探索了Hadoop+Spark技术栈在药品数据分析中的应用模式,为大数据技术在垂直行业的落地提供了参考案例。通过构建完整的数据处理流程,验证了分布式计算在提升数据分析效率方面的可行性,丰富了大数据技术应用的理论基础。从实践角度而言,系统能够为药品集采相关工作提供便利的数据分析工具,帮助相关人员快速了解药品价格分布、厂商竞争格局、市场供应结构等关键信息。可视化分析结果有助于发现药品采购中的潜在问题,为制定更加合理的采购策略提供数据依据。作为一个毕业设计项目,本系统也体现了将所学的大数据理论知识转化为实际应用的能力,通过完整的系统开发过程,加深了对分布式计算、数据可视化、前后端协同等技术的理解和掌握,为今后从事相关工作奠定了基础。

基于大数据的国家药品采集药品数据可视化分析系统-技术选型

大数据框架:Hadoop+Spark(本次没用Hive,支持定制) 开发语言:Python+Java(两个版本都支持) 后端框架:Django+Spring Boot(Spring+SpringMVC+Mybatis)(两个版本都支持) 前端:Vue+ElementUI+Echarts+HTML+CSS+JavaScript+jQuery 详细技术点:Hadoop、HDFS、Spark、Spark SQL、Pandas、NumPy 数据库:MySQL

基于大数据的国家药品采集药品数据可视化分析系统-视频展示

基于大数据的国家药品采集药品数据可视化分析系统-视频展示

基于大数据的国家药品采集药品数据可视化分析系统-图片展示

在这里插入图片描述 在这里插入图片描述 在这里插入图片描述 在这里插入图片描述 在这里插入图片描述 在这里插入图片描述 在这里插入图片描述 在这里插入图片描述 在这里插入图片描述 在这里插入图片描述

基于大数据的国家药品采集药品数据可视化分析系统-代码展示

from pyspark.sql import SparkSession
from pyspark.sql.functions import col, avg, count, sum, desc, asc, when, isnan, isnull
from pyspark.sql.types import StructType, StructField, StringType, DoubleType, IntegerType
import pandas as pd
import numpy as np
from django.http import JsonResponse
import json

spark = SparkSession.builder.appName("DrugAnalysisSystem").config("spark.sql.adaptive.enabled", "true").config("spark.sql.adaptive.coalescePartitions.enabled", "true").getOrCreate()

def drug_price_distribution_analysis():
    drug_df = spark.read.option("header", "true").option("inferSchema", "true").csv("hdfs://localhost:9000/drug_data/drug_collection.csv")
    drug_df = drug_df.filter(col("unit_price").isNotNull() & (col("unit_price") > 0))
    drug_df = drug_df.withColumn("price_range", when(col("unit_price") <= 10, "0-10元").when((col("unit_price") > 10) & (col("unit_price") <= 50), "10-50元").when((col("unit_price") > 50) & (col("unit_price") <= 200), "50-200元").otherwise("200元以上"))
    price_stats = drug_df.select("unit_price").describe().collect()
    price_distribution = drug_df.groupBy("price_range").agg(count("*").alias("drug_count"), avg("unit_price").alias("avg_price")).orderBy("avg_price")
    high_price_drugs = drug_df.select("generic_name", "manufacturer", "unit_price").orderBy(desc("unit_price")).limit(20)
    dosage_price_analysis = drug_df.groupBy("standard_dosage_form").agg(avg("unit_price").alias("avg_price"), count("*").alias("drug_count")).filter(col("drug_count") >= 5).orderBy(desc("avg_price"))
    price_correlation = drug_df.select("price", "unit_price").toPandas()
    correlation_coeff = np.corrcoef(price_correlation["price"], price_correlation["unit_price"])[0,1]
    result_data = {
        "price_stats": [row.asDict() for row in price_stats],
        "price_distribution": [row.asDict() for row in price_distribution.collect()],
        "high_price_drugs": [row.asDict() for row in high_price_drugs.collect()],
        "dosage_price_analysis": [row.asDict() for row in dosage_price_analysis.collect()],
        "correlation_coefficient": float(correlation_coeff) if not np.isnan(correlation_coeff) else 0.0
    }
    return JsonResponse(result_data, safe=False)

def manufacturer_supply_structure_analysis():
    drug_df = spark.read.option("header", "true").option("inferSchema", "true").csv("hdfs://localhost:9000/drug_data/drug_collection.csv")
    drug_df = drug_df.filter(col("manufacturer").isNotNull() & (col("manufacturer") != ""))
    manufacturer_stats = drug_df.groupBy("manufacturer").agg(count("*").alias("drug_count")).orderBy(desc("drug_count"))
    top_manufacturers = manufacturer_stats.limit(10)
    total_drugs = drug_df.count()
    top_10_count = top_manufacturers.agg(sum("drug_count").alias("top_10_total")).collect()[0]["top_10_total"]
    market_concentration = {"top_10_share": (top_10_count / total_drugs) * 100, "others_share": ((total_drugs - top_10_count) / total_drugs) * 100}
    top_5_manufacturers = manufacturer_stats.limit(5).select("manufacturer").collect()
    top_5_names = [row["manufacturer"] for row in top_5_manufacturers]
    manufacturer_dosage_analysis = drug_df.filter(col("manufacturer").isin(top_5_names)).groupBy("manufacturer", "standard_dosage_form").agg(count("*").alias("dosage_count")).orderBy("manufacturer", desc("dosage_count"))
    drug_df = drug_df.withColumn("source_type", when(col("manufacturer").rlike(".*有限公司.*|.*股份.*|.*集团.*"), "国产").otherwise("进口"))
    source_distribution = drug_df.groupBy("source_type").agg(count("*").alias("count")).collect()
    source_stats = {row["source_type"]: row["count"] for row in source_distribution}
    total_count = sum(source_stats.values())
    source_percentage = {k: (v / total_count) * 100 for k, v in source_stats.items()}
    result_data = {
        "manufacturer_ranking": [row.asDict() for row in top_manufacturers.collect()],
        "market_concentration": market_concentration,
        "top_manufacturer_dosage": [row.asDict() for row in manufacturer_dosage_analysis.collect()],
        "source_distribution": source_stats,
        "source_percentage": source_percentage
    }
    return JsonResponse(result_data, safe=False)

def drug_competition_cost_analysis():
    drug_df = spark.read.option("header", "true").option("inferSchema", "true").csv("hdfs://localhost:9000/drug_data/drug_collection.csv")
    drug_df = drug_df.filter(col("generic_name").isNotNull() & col("manufacturer").isNotNull() & col("unit_price").isNotNull())
    generic_manufacturer_count = drug_df.groupBy("generic_name").agg(count("manufacturer").alias("manufacturer_count"), avg("unit_price").alias("avg_unit_price")).filter(col("manufacturer_count") > 1).orderBy(desc("manufacturer_count"))
    top_competitive_drugs = generic_manufacturer_count.limit(10)
    sample_drug = top_competitive_drugs.first()["generic_name"]
    same_drug_price_comparison = drug_df.filter(col("generic_name") == sample_drug).select("manufacturer", "unit_price", "standard_dosage_form").orderBy("unit_price")
    drug_df = drug_df.withColumn("cost_per_mg", when(col("standard_dose_mg").isNotNull() & (col("standard_dose_mg") > 0), col("unit_price") / col("standard_dose_mg")).otherwise(None))
    cost_effectiveness_analysis = drug_df.filter(col("cost_per_mg").isNotNull()).select("generic_name", "manufacturer", "standard_dose_mg", "unit_price", "cost_per_mg").orderBy("generic_name", "cost_per_mg")
    top_manufacturers_list = drug_df.groupBy("manufacturer").agg(count("*").alias("drug_count")).orderBy(desc("drug_count")).limit(10).select("manufacturer").collect()
    manufacturer_names = [row["manufacturer"] for row in top_manufacturers_list]
    manufacturer_dosage_matrix = drug_df.filter(col("manufacturer").isin(manufacturer_names)).groupBy("manufacturer", "standard_dosage_form").agg(count("*").alias("count")).collect()
    matrix_data = {}
    for row in manufacturer_dosage_matrix:
        manufacturer = row["manufacturer"]
        dosage_form = row["standard_dosage_form"]
        count = row["count"]
        if manufacturer not in matrix_data:
            matrix_data[manufacturer] = {}
        matrix_data[manufacturer][dosage_form] = count
    result_data = {
        "competitive_drugs_ranking": [row.asDict() for row in top_competitive_drugs.collect()],
        "same_drug_price_comparison": [row.asDict() for row in same_drug_price_comparison.collect()],
        "cost_effectiveness_analysis": [row.asDict() for row in cost_effectiveness_analysis.limit(50).collect()],
        "manufacturer_dosage_matrix": matrix_data,
        "sample_drug_name": sample_drug
    }
    return JsonResponse(result_data, safe=False)

基于大数据的国家药品采集药品数据可视化分析系统-结语

🌟 欢迎:点赞 👍 收藏 ⭐ 评论 📝

👇🏻 精选专栏推荐 👇🏻 欢迎订阅关注!

大数据实战项目

PHP|C#.NET|Golang实战项目

微信小程序|安卓实战项目

Python实战项目

Java实战项目

🍅 ↓↓主页获取源码联系↓↓🍅