Python大数据毕设选题:瑞幸咖啡全国门店数据分析系统技术实现指南|计算机毕设|毕业设计|系统|项目实战|

81 阅读7分钟

前言

💖💖作者:计算机程序员小杨 💙💙个人简介:我是一名计算机相关专业的从业者,擅长Java、微信小程序、Python、Golang、安卓Android等多个IT方向。会做一些项目定制化开发、代码讲解、答辩教学、文档编写、也懂一些降重方面的技巧。热爱技术,喜欢钻研新工具和框架,也乐于通过代码解决实际问题,大家有技术代码这一块的问题可以问我! 💛💛想说的话:感谢大家的关注与支持! 💕💕文末获取源码联系 计算机程序员小杨 💜💜 网站实战项目 安卓/小程序实战项目 大数据实战项目 深度学习实战项目 计算机毕业设计选题 💜💜

一.开发工具简介

大数据框架:Hadoop+Spark(本次没用Hive,支持定制) 开发语言:Python+Java(两个版本都支持) 后端框架:Django+Spring Boot(Spring+SpringMVC+Mybatis)(两个版本都支持) 前端:Vue+ElementUI+Echarts+HTML+CSS+JavaScript+jQuery 详细技术点:Hadoop、HDFS、Spark、Spark SQL、Pandas、NumPy 数据库:MySQL

二.系统内容简介

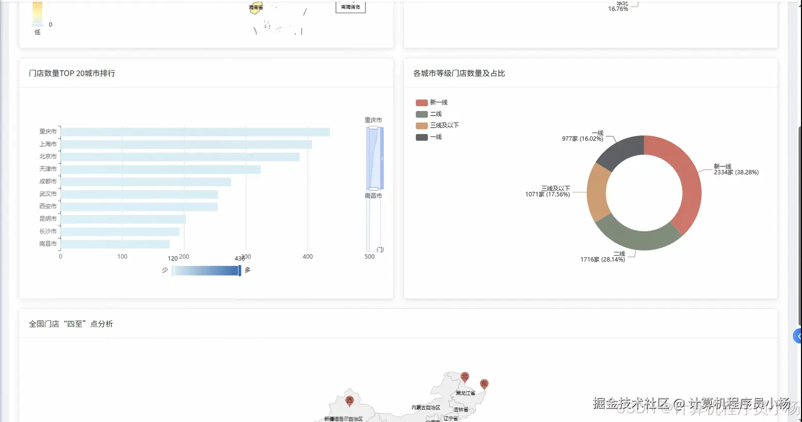
基于大数据的瑞幸咖啡全国门店数据可视化分析系统是一个综合运用Hadoop+Spark大数据技术栈的企业级数据分析平台。该系统采用Python作为主要开发语言,后端基于Django框架构建RESTful API接口,前端运用Vue+ElementUI+Echarts技术实现交互式数据可视化界面。系统核心技术架构包含Hadoop分布式文件系统HDFS进行海量门店数据存储,Spark及Spark SQL引擎负责大数据计算与分析处理,结合Pandas、NumPy等数据科学库完成复杂的统计运算。功能模块涵盖系统首页展示、用户权限管理、瑞幸咖啡门店信息管理、多维度数据可视化大屏、核心市场竞争力深度分析、门店选址价值评估模型、全国宏观战略布局分析以及店铺运营特征挖掘等八大核心业务场景。系统通过MySQL数据库存储结构化数据,运用大数据技术处理瑞幸咖啡全国数千家门店的经营数据,为企业决策提供科学的数据支撑和可视化展示平台。

三.系统功能演示

Python大数据毕设选题:瑞幸咖啡全国门店数据分析系统技术实现指南|计算机毕设|毕业设计|系统|项目实战|

四.系统界面展示

在这里插入图片描述 在这里插入图片描述 在这里插入图片描述 在这里插入图片描述 在这里插入图片描述 在这里插入图片描述 在这里插入图片描述 在这里插入图片描述

五.系统源码展示


from pyspark.sql import SparkSession
from pyspark.sql.functions import col, count, sum, avg, max, min, desc, asc
import pandas as pd
import numpy as np
from django.http import JsonResponse
from django.views.decorators.http import require_http_methods
import json

spark = SparkSession.builder.appName("LuckinCoffeeAnalysis").config("spark.sql.adaptive.enabled", "true").config("spark.sql.adaptive.coalescePartitions.enabled", "true").getOrCreate()

@require_http_methods(["GET"])
def market_competition_analysis(request):
    store_df = spark.read.format("jdbc").option("url", "jdbc:mysql://localhost:3306/luckin_coffee").option("driver", "com.mysql.cj.jdbc.Driver").option("dbtable", "store_info").option("user", "root").option("password", "password").load()
    competitor_df = spark.read.format("jdbc").option("url", "jdbc://localhost:3306/luckin_coffee").option("driver", "com.mysql.cj.jdbc.Driver").option("dbtable", "competitor_info").option("user", "root").option("password", "password").load()
    sales_df = spark.read.format("jdbc").option("url", "jdbc://localhost:3306/luckin_coffee").option("driver", "com.mysql.cj.jdbc.Driver").option("dbtable", "sales_data").option("user", "root").option("password", "password").load()
    store_sales = store_df.join(sales_df, store_df.store_id == sales_df.store_id, "inner")
    city_performance = store_sales.groupBy("city").agg(count("store_id").alias("store_count"), sum("monthly_sales").alias("total_sales"), avg("monthly_sales").alias("avg_sales")).orderBy(desc("total_sales"))
    market_share_data = city_performance.join(competitor_df, "city", "left").withColumn("market_share", col("total_sales") / (col("total_sales") + col("competitor_sales")) * 100)
    competitive_strength = market_share_data.withColumn("competition_level", when(col("market_share") >= 60, "强势").when(col("market_share") >= 40, "均势").otherwise("劣势"))
    growth_trend = store_sales.groupBy("city", "quarter").agg(sum("monthly_sales").alias("quarterly_sales")).withColumn("growth_rate", (col("quarterly_sales") - lag("quarterly_sales").over(Window.partitionBy("city").orderBy("quarter"))) / lag("quarterly_sales").over(Window.partitionBy("city").orderBy("quarter")) * 100)
    regional_analysis = competitive_strength.join(growth_trend.groupBy("city").agg(avg("growth_rate").alias("avg_growth_rate")), "city", "left")
    threat_assessment = regional_analysis.withColumn("threat_level", when((col("market_share") < 50) & (col("avg_growth_rate") < 5), "高风险").when((col("market_share") >= 50) & (col("avg_growth_rate") >= 10), "低风险").otherwise("中等风险"))
    result_data = threat_assessment.select("city", "store_count", "total_sales", "avg_sales", "market_share", "competition_level", "avg_growth_rate", "threat_level").toPandas()
    competitive_metrics = {"total_cities": len(result_data), "dominant_cities": len(result_data[result_data['competition_level'] == '强势']), "balanced_cities": len(result_data[result_data['competition_level'] == '均势']), "weak_cities": len(result_data[result_data['competition_level'] == '劣势']), "high_risk_cities": len(result_data[result_data['threat_level'] == '高风险']), "average_market_share": result_data['market_share'].mean(), "top_performing_city": result_data.nlargest(1, 'total_sales')['city'].values[0]}
    return JsonResponse({"status": "success", "data": result_data.to_dict('records'), "metrics": competitive_metrics})

@require_http_methods(["POST"])
def store_location_value_analysis(request):
    request_data = json.loads(request.body)
    target_location = request_data.get('location_data', {})
    store_df = spark.read.format("jdbc").option("url", "jdbc://localhost:3306/luckin_coffee").option("driver", "com.mysql.cj.jdbc.Driver").option("dbtable", "store_info").option("user", "root").option("password", "password").load()
    location_df = spark.read.format("jdbc").option("url", "jdbc://localhost:3306/luckin_coffee").option("driver", "com.mysql.cj.jdbc.Driver").option("dbtable", "location_factors").option("user", "root").option("password", "password").load()
    demographic_df = spark.read.format("jdbc").option("url", "jdbc://localhost:3306/luckin_coffee").option("driver", "com.mysql.cj.jdbc.Driver").option("dbtable", "demographic_data").option("user", "root").option("password", "password").load()
    combined_data = store_df.join(location_df, "location_id", "inner").join(demographic_df, "area_code", "inner")
    foot_traffic_score = combined_data.withColumn("traffic_score", col("daily_foot_traffic") / 1000 * 0.3 + col("peak_hour_traffic") / 500 * 0.2)
    accessibility_score = combined_data.withColumn("access_score", col("subway_distance") * (-0.1) + col("bus_stops_nearby") * 0.15 + col("parking_spaces") * 0.05)
    demographic_score = combined_data.withColumn("demo_score", col("population_density") / 10000 * 0.25 + col("average_income") / 100000 * 0.2 + col("age_group_25_40_ratio") * 0.3)
    competition_density = combined_data.groupBy("area_code").agg(count("store_id").alias("store_density"), avg("competitor_distance").alias("avg_competitor_distance"))
    competition_score = competition_density.withColumn("comp_score", when(col("avg_competitor_distance") > 500, 0.8).when(col("avg_competitor_distance") > 300, 0.6).when(col("avg_competitor_distance") > 100, 0.4).otherwise(0.2))
    comprehensive_score = combined_data.join(competition_score, "area_code", "left").withColumn("final_score", col("traffic_score") + col("access_score") + col("demo_score") + col("comp_score"))
    location_ranking = comprehensive_score.withColumn("location_grade", when(col("final_score") >= 3.5, "A级").when(col("final_score") >= 2.8, "B级").when(col("final_score") >= 2.0, "C级").otherwise("D级"))
    risk_factors = location_ranking.withColumn("risk_level", when((col("competitor_distance") < 200) & (col("rent_cost") > 50000), "高风险").when((col("foot_traffic_consistency") < 0.7) | (col("seasonal_variation") > 0.4), "中风险").otherwise("低风险"))
    investment_roi = risk_factors.withColumn("expected_roi", col("final_score") * col("average_income") / col("rent_cost") * 0.001)
    optimal_locations = investment_roi.filter(col("final_score") >= 3.0).select("location_id", "address", "final_score", "location_grade", "risk_level", "expected_roi", "traffic_score", "access_score", "demo_score", "comp_score")
    result_pandas = optimal_locations.toPandas()
    location_insights = {"total_analyzed_locations": len(result_pandas), "grade_a_locations": len(result_pandas[result_pandas['location_grade'] == 'A级']), "low_risk_locations": len(result_pandas[result_pandas['risk_level'] == '低风险']), "average_score": result_pandas['final_score'].mean(), "highest_roi_location": result_pandas.nlargest(1, 'expected_roi')['address'].values[0] if len(result_pandas) > 0 else "无"}
    return JsonResponse({"status": "success", "analysis_result": result_pandas.to_dict('records'), "insights": location_insights})

@require_http_methods(["GET"])
def store_operation_feature_analysis(request):
    store_df = spark.read.format("jdbc").option("url", "jdbc://localhost:3306/luckin_coffee").option("driver", "com.mysql.cj.jdbc.Driver").option("dbtable", "store_info").option("user", "root").option("password", "password").load()
    operation_df = spark.read.format("jdbc").option("url", "jdbc://localhost:3306/luckin_coffee").option("driver", "com.mysql.cj.jdbc.Driver").option("dbtable", "operation_data").option("user", "root").option("password", "password").load()
    customer_df = spark.read.format("jdbc").option("url", "jdbc://localhost:3306/luckin_coffee").option("driver", "com.mysql.cj.jdbc.Driver").option("dbtable", "customer_behavior").option("user", "root").option("password", "password").load()
    operational_metrics = store_df.join(operation_df, "store_id", "inner").join(customer_df, "store_id", "inner")
    efficiency_analysis = operational_metrics.withColumn("sales_per_sqm", col("monthly_sales") / col("store_area")).withColumn("sales_per_employee", col("monthly_sales") / col("employee_count")).withColumn("customer_conversion_rate", col("actual_customers") / col("potential_customers") * 100)
    time_pattern_analysis = operational_metrics.groupBy("store_id", "hour").agg(avg("hourly_sales").alias("avg_hourly_sales"), count("customer_visits").alias("visit_frequency")).withColumn("peak_performance", when(col("hour").between(7, 10) | col("hour").between(14, 16), col("avg_hourly_sales") * 1.2).otherwise(col("avg_hourly_sales")))
    seasonal_trends = operational_metrics.groupBy("store_id", "month").agg(sum("monthly_sales").alias("monthly_total"), avg("daily_customers").alias("avg_daily_customers")).withColumn("seasonal_factor", col("monthly_total") / avg("monthly_total").over(Window.partitionBy("store_id")))
    product_performance = operational_metrics.groupBy("store_id", "product_category").agg(sum("category_sales").alias("category_total"), avg("category_margin").alias("avg_margin")).withColumn("profit_contribution", col("category_total") * col("avg_margin") / 100)
    customer_loyalty = operational_metrics.withColumn("repeat_customer_ratio", col("repeat_customers") / col("total_customers") * 100).withColumn("average_order_value", col("monthly_sales") / col("total_orders")).withColumn("customer_lifetime_value", col("average_order_value") * col("visit_frequency_per_month") * 12)
    operational_excellence = efficiency_analysis.join(customer_loyalty, "store_id", "inner").withColumn("operational_score", col("sales_per_employee") / 1000 * 0.3 + col("customer_conversion_rate") * 0.25 + col("repeat_customer_ratio") * 0.25 + col("sales_per_sqm") / 100 * 0.2)
    performance_clustering = operational_excellence.withColumn("performance_tier", when(col("operational_score") >= 80, "优秀").when(col("operational_score") >= 60, "良好").when(col("operational_score") >= 40, "一般").otherwise("待改进"))
    best_practices = performance_clustering.filter(col("performance_tier") == "优秀").select("store_id", "store_name", "operational_score", "sales_per_employee", "customer_conversion_rate", "repeat_customer_ratio", "average_order_value").orderBy(desc("operational_score"))
    improvement_opportunities = performance_clustering.filter(col("performance_tier").isin("一般", "待改进")).withColumn("improvement_priority", when(col("customer_conversion_rate") < 20, "客户转化").when(col("repeat_customer_ratio") < 30, "客户忠诚度").when(col("sales_per_employee") < 50000, "人员效率").otherwise("综合提升"))
    feature_summary = best_practices.toPandas()
    operation_insights = {"total_stores_analyzed": operational_excellence.count(), "excellent_stores": best_practices.count(), "stores_need_improvement": improvement_opportunities.count(), "average_operational_score": operational_excellence.agg(avg("operational_score")).collect()[0][0], "top_performer": feature_summary.nlargest(1, 'operational_score')['store_name'].values[0] if len(feature_summary) > 0 else "无"}
    return JsonResponse({"status": "success", "feature_analysis": feature_summary.to_dict('records'), "insights": operation_insights})









六.系统文档展示

结束

💛💛想说的话:感谢大家的关注与支持! 💕💕文末获取源码联系 计算机程序员小杨 💜💜 网站实战项目 安卓/小程序实战项目 大数据实战项目 深度学习实战项目 计算机毕业设计选题 💜💜