2025年大数据技术风口:基于Hadoop+Spark的国际运动员数据分析系统开发

81 阅读6分钟

💖💖作者:计算机毕业设计小途 💙💙个人简介:曾长期从事计算机专业培训教学,本人也热爱上课教学,语言擅长Java、微信小程序、Python、Golang、安卓Android等,开发项目包括大数据、深度学习、网站、小程序、安卓、算法。平常会做一些项目定制化开发、代码讲解、答辩教学、文档编写、也懂一些降重方面的技巧。平常喜欢分享一些自己开发中遇到的问题的解决办法,也喜欢交流技术,大家有技术代码这一块的问题可以问我! 💛💛想说的话:感谢大家的关注与支持! 💜💜 网站实战项目 安卓/小程序实战项目 大数据实战项目 深度学习实战项目

@TOC

国际顶尖运动员比赛生涯数据分析与可视化系统介绍

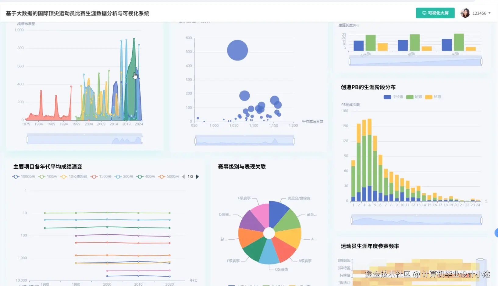
《基于大数据的国际顶尖运动员比赛生涯数据分析与可视化系统》是一套采用Hadoop+Spark大数据处理框架构建的综合性数据分析平台,专门针对国际顶尖运动员的比赛生涯进行深度数据挖掘与智能化分析。该系统基于Python+Django或Java+SpringBoot双技术栈架构,前端采用Vue+ElementUI+Echarts技术栈实现交互界面和数据可视化展示,后端利用Hadoop分布式文件系统HDFS进行海量运动数据存储,通过Spark和Spark SQL引擎实现高效的数据处理与分析计算,结合Pandas、NumPy等科学计算库进行数据预处理和统计分析,数据持久化采用MySQL数据库管理。系统核心功能包括运动员群体分析模块,能够对不同项目、不同国家的运动员进行横向对比分析;比赛环境因素分析模块,深入研究气候、场地、时间等环境变量对运动员表现的影响;运动员巅峰分析模块,通过大数据算法识别运动员职业生涯的黄金时期和技术特点;选手生涯轨迹分析模块,追踪运动员从新人到退役的完整职业发展路径;同时配备大屏可视化功能,通过Echarts图表库实现数据的多维度动态展示,为体育科学研究、运动员选拔培养以及竞技分析提供科学的数据支撑和决策依据。

国际顶尖运动员比赛生涯数据分析与可视化系统演示视频

演示视频

国际顶尖运动员比赛生涯数据分析与可视化系统演示图片

比赛环境因素分析.png

登陆界面.png

数据大屏.png

选手生涯轨迹分析.png

用户列表.png

运动员巅峰分析.png

运动员群体分析.png

国际顶尖运动员比赛生涯数据分析与可视化系统代码展示

from pyspark.sql import SparkSession
from pyspark.sql.functions import *
from pyspark.sql.types import *
import pandas as pd
import numpy as np
from datetime import datetime
from django.http import JsonResponse

spark = SparkSession.builder.appName("AthleteDataAnalysis").config("spark.sql.adaptive.enabled", "true").config("spark.sql.adaptive.coalescePartitions.enabled", "true").getOrCreate()

def athlete_group_analysis(request):
   athlete_df = spark.read.format("jdbc").option("url", "jdbc:mysql://localhost:3306/athlete_db").option("dbtable", "athlete_info").option("user", "root").option("password", "password").load()
   performance_df = spark.read.format("jdbc").option("url", "jdbc:mysql://localhost:3306/athlete_db").option("dbtable", "performance_data").option("user", "root").option("password", "password").load()
   joined_df = athlete_df.join(performance_df, "athlete_id")
   country_analysis = joined_df.groupBy("country", "sport_type").agg(avg("score").alias("avg_score"), count("*").alias("total_matches"), max("score").alias("max_score"), min("score").alias("min_score"))
   age_group_df = joined_df.withColumn("age_group", when(col("age") < 20, "青年组").when(col("age") < 30, "成年组").otherwise("老将组"))
   age_analysis = age_group_df.groupBy("age_group", "sport_type").agg(avg("score").alias("avg_score"), stddev("score").alias("score_stddev"))
   gender_analysis = joined_df.groupBy("gender", "sport_type").agg(avg("score").alias("avg_score"), count("*").alias("participation_count"))
   experience_df = joined_df.withColumn("experience_level", when(col("career_years") < 3, "新手").when(col("career_years") < 8, "经验丰富").otherwise("资深"))
   experience_analysis = experience_df.groupBy("experience_level", "sport_type").agg(avg("score").alias("avg_score"), avg("career_years").alias("avg_career_years"))
   sport_popularity = joined_df.groupBy("sport_type").agg(countDistinct("athlete_id").alias("athlete_count"), avg("score").alias("sport_avg_score")).orderBy(desc("athlete_count"))
   country_stats = country_analysis.collect()
   age_stats = age_analysis.collect()
   gender_stats = gender_analysis.collect()
   experience_stats = experience_analysis.collect()
   sport_stats = sport_popularity.collect()
   result_data = {"country_analysis": [row.asDict() for row in country_stats], "age_analysis": [row.asDict() for row in age_stats], "gender_analysis": [row.asDict() for row in gender_stats], "experience_analysis": [row.asDict() for row in experience_stats], "sport_popularity": [row.asDict() for row in sport_stats]}
   return JsonResponse({"status": "success", "data": result_data})

def competition_environment_analysis(request):
   env_df = spark.read.format("jdbc").option("url", "jdbc:mysql://localhost:3306/athlete_db").option("dbtable", "competition_environment").option("user", "root").option("password", "password").load()
   performance_df = spark.read.format("jdbc").option("url", "jdbc:mysql://localhost:3306/athlete_db").option("dbtable", "performance_data").option("user", "root").option("password", "password").load()
   env_performance_df = env_df.join(performance_df, "match_id")
   weather_analysis = env_performance_df.groupBy("weather_condition", "sport_type").agg(avg("score").alias("avg_score"), count("*").alias("match_count"), stddev("score").alias("score_variance"))
   venue_analysis = env_performance_df.groupBy("venue_type", "sport_type").agg(avg("score").alias("avg_score"), max("score").alias("best_score"), min("score").alias("worst_score"))
   time_df = env_performance_df.withColumn("time_period", when(hour("match_time") < 12, "上午").when(hour("match_time") < 18, "下午").otherwise("晚上"))
   time_analysis = time_df.groupBy("time_period", "sport_type").agg(avg("score").alias("avg_score"), count("*").alias("frequency"))
   season_df = env_performance_df.withColumn("season", when(month("match_date").between(3, 5), "春季").when(month("match_date").between(6, 8), "夏季").when(month("match_date").between(9, 11), "秋季").otherwise("冬季"))
   season_analysis = season_df.groupBy("season", "sport_type").agg(avg("score").alias("avg_score"), count("*").alias("seasonal_matches"))
   altitude_df = env_performance_df.withColumn("altitude_level", when(col("altitude") < 500, "低海拔").when(col("altitude") < 1500, "中海拔").otherwise("高海拔"))
   altitude_analysis = altitude_df.groupBy("altitude_level", "sport_type").agg(avg("score").alias("avg_score"), avg("altitude").alias("avg_altitude"))
   temperature_df = env_performance_df.withColumn("temp_range", when(col("temperature") < 10, "低温").when(col("temperature") < 25, "适温").otherwise("高温"))
   temperature_analysis = temperature_df.groupBy("temp_range", "sport_type").agg(avg("score").alias("avg_score"), avg("temperature").alias("avg_temp"))
   weather_stats = weather_analysis.collect()
   venue_stats = venue_analysis.collect()
   time_stats = time_analysis.collect()
   season_stats = season_analysis.collect()
   altitude_stats = altitude_analysis.collect()
   temp_stats = temperature_analysis.collect()
   env_result = {"weather_impact": [row.asDict() for row in weather_stats], "venue_impact": [row.asDict() for row in venue_stats], "time_impact": [row.asDict() for row in time_stats], "season_impact": [row.asDict() for row in season_stats], "altitude_impact": [row.asDict() for row in altitude_stats], "temperature_impact": [row.asDict() for row in temp_stats]}
   return JsonResponse({"status": "success", "data": env_result})

def athlete_peak_analysis(request):
   career_df = spark.read.format("jdbc").option("url", "jdbc:mysql://localhost:3306/athlete_db").option("dbtable", "athlete_career").option("user", "root").option("password", "password").load()
   performance_df = spark.read.format("jdbc").option("url", "jdbc:mysql://localhost:3306/athlete_db").option("dbtable", "performance_data").option("user", "root").option("password", "password").load()
   athlete_performance = career_df.join(performance_df, "athlete_id")
   rolling_avg_df = athlete_performance.withColumn("career_month", months_between(col("match_date"), col("career_start_date")))
   window_spec = Window.partitionBy("athlete_id").orderBy("career_month").rowsBetween(-5, 5)
   rolling_performance = rolling_avg_df.withColumn("rolling_avg_score", avg("score").over(window_spec))
   peak_identification = rolling_performance.groupBy("athlete_id").agg(max("rolling_avg_score").alias("peak_score"), first("sport_type").alias("sport_type"), first("athlete_name").alias("name"))
   peak_timing_df = rolling_performance.join(peak_identification.select("athlete_id", "peak_score"), "athlete_id")
   peak_timing = peak_timing_df.filter(col("rolling_avg_score") == col("peak_score")).select("athlete_id", "career_month", "peak_score", "sport_type", "name")
   age_peak_df = peak_timing.join(career_df.select("athlete_id", "birth_date", "career_start_date"), "athlete_id")
   age_at_peak = age_peak_df.withColumn("peak_age", round((months_between(date_add(col("career_start_date"), (col("career_month") * 30).cast("int")), col("birth_date")) / 12), 1))
   sport_peak_stats = age_at_peak.groupBy("sport_type").agg(avg("peak_age").alias("avg_peak_age"), avg("career_month").alias("avg_peak_timing"), count("*").alias("athlete_count"))
   decline_analysis = rolling_performance.join(peak_timing.select("athlete_id", "career_month").withColumnRenamed("career_month", "peak_month"), "athlete_id")
   decline_df = decline_analysis.filter(col("career_month") > col("peak_month")).groupBy("athlete_id").agg((max("rolling_avg_score") - min("rolling_avg_score")).alias("decline_rate"))
   consistency_analysis = rolling_performance.groupBy("athlete_id").agg(stddev("rolling_avg_score").alias("performance_consistency"), avg("rolling_avg_score").alias("career_avg"))
   longevity_df = athlete_performance.groupBy("athlete_id").agg((max("career_month") - min("career_month")).alias("career_length_months"), countDistinct("match_date").alias("total_competitions"))
   peak_stats = sport_peak_stats.collect()
   peak_timing_stats = peak_timing.collect()
   consistency_stats = consistency_analysis.collect()
   longevity_stats = longevity_df.collect()
   peak_result = {"sport_peak_analysis": [row.asDict() for row in peak_stats], "individual_peaks": [row.asDict() for row in peak_timing_stats], "consistency_metrics": [row.asDict() for row in consistency_stats], "career_longevity": [row.asDict() for row in longevity_stats]}
   return JsonResponse({"status": "success", "data": peak_result})

国际顶尖运动员比赛生涯数据分析与可视化系统文档展示

文档.png

💖💖作者:计算机毕业设计小途 💙💙个人简介:曾长期从事计算机专业培训教学,本人也热爱上课教学,语言擅长Java、微信小程序、Python、Golang、安卓Android等,开发项目包括大数据、深度学习、网站、小程序、安卓、算法。平常会做一些项目定制化开发、代码讲解、答辩教学、文档编写、也懂一些降重方面的技巧。平常喜欢分享一些自己开发中遇到的问题的解决办法,也喜欢交流技术,大家有技术代码这一块的问题可以问我! 💛💛想说的话:感谢大家的关注与支持! 💜💜 网站实战项目 安卓/小程序实战项目 大数据实战项目 深度学习实战项目