如何快速建站 | 云服务器配置+公网ip部署网站全流程详解

823 阅读11分钟

在互联网时代,几乎每一个项目或品牌都离不开一个对外的门户网站。
网站不仅是信息展示的窗口,更是用户获取服务的入口。但对很多用户而言,建站往往伴随着一系列痛点:

  • 服务器选择难:云服务器需要备案,流程复杂,作为小白,也不知道哪种云服务器好,什么样的服务器最适合我的业务等问题。
  • 系统环境配置繁琐:Linux服务器需要操作命令行对于非专业人员并不友好,学习成本高,新手容易出错,对于小企业或者个体户而言,专门找一个运维人员并不划算。
  • 网站安全问题多:黑客攻击、恶意请求、SSL 证书配置等,让你无从下手。

本文章将详解从云服务器配置到网站部署以及安全配置全流程,不管你是运维小白还是初级站长都能快速建站并对网站安全有一个全新的理解


1. 配置云服务器

想要让公网用户访问你的网站,需要把你的服务器绑定域名或者公网ip部署,而部署网站的第一步,就是拥有一台云服务器。这里推荐使用 浪浪云,原因如下:

  • 免备案:香港服务器无需备案,买完就能直接用。
  • 性价比高:同配置的云服务器价格仅为阿里云的 1/23。
  • 硬件优秀:采用铂金 8255 CPU,性能稳定。
  • 公网ip:提供公网ip,无需另外收费。
  • 网络优势:CN2 优质回国线路,延迟低、访问快。

1.png

打开浪浪云官网首页,选择【弹性云服务器2.png

云服务器配置如下:

  • 地域:香港
  • 线路节点:香港 · 大埔 · CN2通用型
  • 计算规格:2核2G (可根据自己的实际需求进行选择,默认最低是2核2G)
  • 存储模式:系统盘-40G , 数据盘-10G(数据盘10G及以下不收费)
  • 公网ip:默认分配一个
  • 带宽上限:根据实际需求选择即可
  • 登录凭证推荐使用自定义密码
  • 公共镜像:推荐使用Ubuntu或者Debian (为什么推荐Linux?因为Linux轻量、稳定、安全。拥有丰富的软件生态和社区支持。符合大多数主流建站程序的环境要求)
  • 购买时长、数量:根据实际需求选择即可

上述配置选择完毕后提交即可 3.png

云服务器搭建完成后,打开浪浪云控制台,便可以看到你的云服务器所有相关信息以及运行状态,接下来安装Yops运维面板 4.png


2. 安装Yops运维面板

通过Linux操作系统的服务器部署网站时,很多用户会觉得命令行操作复杂、配置步骤繁琐,尤其是对小白用户来说,一旦遇到报错,排查起来非常费时。运维面板的作用就是把这些繁琐的命令行操作,转化为可视化的界面,让用户像操作软件一样管理服务器。
通过Yops运维面板,不仅可以快速完成环境安装、网站部署、数据库管理等常见任务,还能同时管理多台服务器,避免反复切换和手动维护。对于开发者和站长来说,它极大地降低了学习成本和运维门槛。

通过浪浪云提供的在线SSH工具连接服务器,你也可以通过本地终端工具SSH连接,命令如下:

ssh 用户名@ip:端口   #端口如果是22,无需输入

5.png

选择在线远程连接

6.png

连接服务器以后,在命令行执行以下命令,安装Yops运维面板:

sudo bash -c "$(curl -sSL https://download.yops.cn/package/install.sh)"

7.png 在弹出的安装指引设置服务器时区(根据云服务器实际所在时区设置即可),如果你的云服务器没有数据库且首次安装Yops运维面板直接选择本机安装即可,随后输入运维面板登录密码即可 8.png 等待片刻以后,显示以下信息则为安装成功 9.png 访问入口打开Yops运维面板登录页面,输入初始账号、密码登录即可 10.png

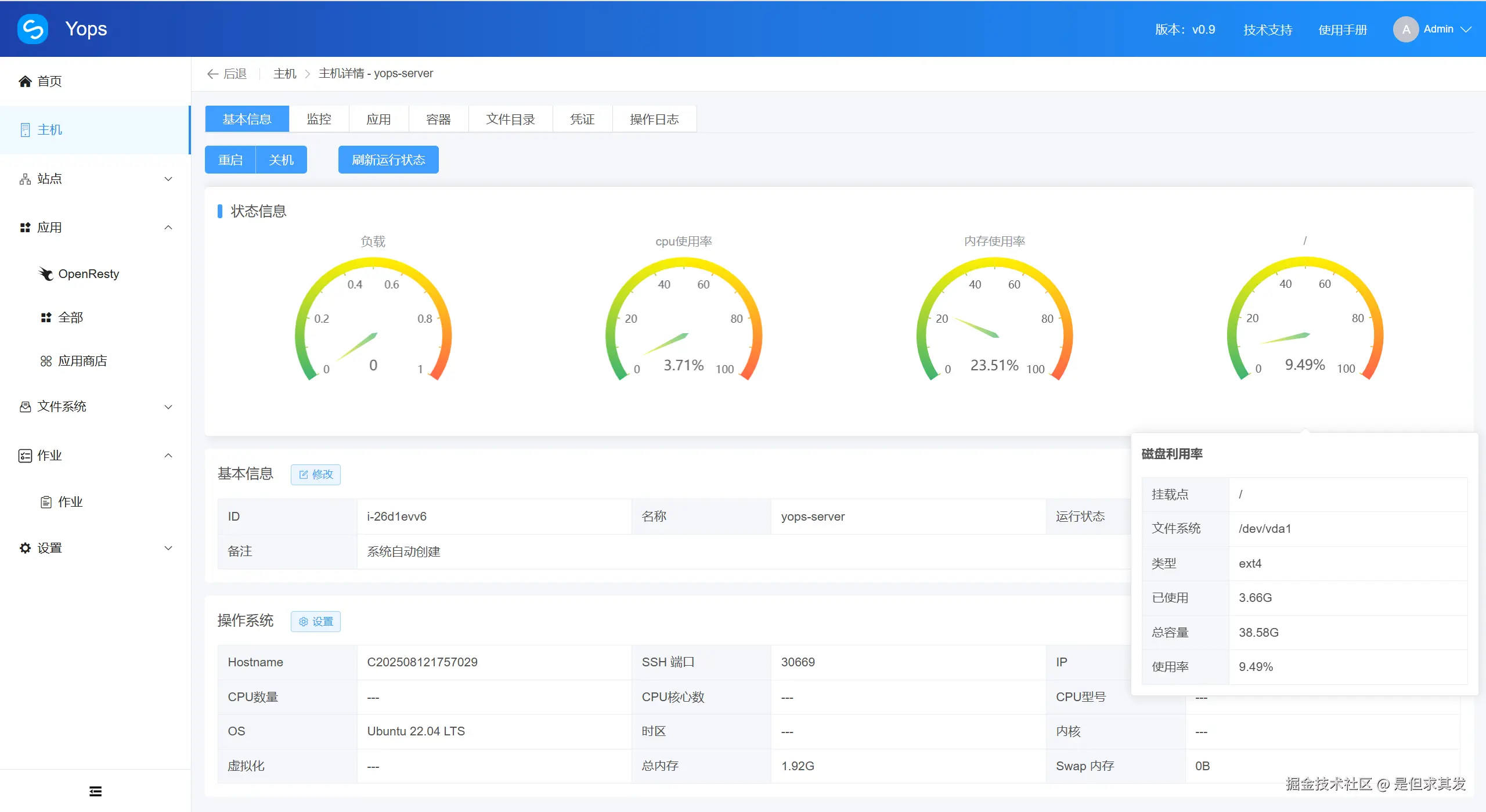
成功登录Yops运维面板后,如果显示你的主机健康等级为警告,这是因为Yops运维面板是通过SSH隧道对你的服务器进行连接的,默认端口是22,而我们云服务器的SSH隧道端口是其他,所以我们需要对SSH端口进行修改即可 11.png 打开主机详情页的凭证模块,点击【修改SSH端口12.png 将SSH端口修改为实际的SSH端口并保存即可 13.png 随后回到主机基本信息刷新运行状态 14.png 即可监控服务器所有的状态信息以及对服务器做任意操作了 15.png


3. 部署网站

打开Yops运维面板的应用商店,给服务器安装 Openresty 应用 16.png 应用安装过程会在作业模块显示安装日志以及安装是否成功,待日志显示安装成功即可正式开始建站 18.png 打开站点模块,点击【新增】站点 19.png Yops的站点提供四种站点类型,届时可根据自己的实际需求进行选择即可,本教程演示部署静态网站到公网ip 20.png 所以我选择静态网站的站点类型,填入以下信息:

  • 域名(填入公网ip即可)
  • 站点代号(也就是网站目录名,可自定义)
  • 要部署的Openresty也就是网站部署的云服务器

以上信息填写完毕后,点击创建 24.png

站点新建完毕以后,接下来上传网站项目代码文件 25.png 直接打开新建站点的文件管理模块,默认就是网站目录,把代码文件上传到index目录下 26.png Yops运维面板支持上传文件或文件夹,还支持在线解压或者压缩 27.png 所有文件上传完毕后,就可以直接访问公网ip看到属于你的网站了 28.png 访问网站,以上就是通过云服务器和Yops运维面板把网站部署到公网ip的全过程了 30.png 如果你的网站首页不是index.html文件,只需要在站点配置界面,把默认文档改为你实际的文件并保存即可 29.png


4. 网站安全:从防护到加密一应俱全

网站部署完成,后续的网站安全防护才是重中之重。常见的网站攻击有黑客入侵、恶意扫描、DDoS 攻击、SQL注入等,甚至是弱口令登录,都会对网站的稳定性造成威胁。Yops运维面板内置的安全模块,可以帮助你快速配置负载均衡、反向代理、SSL证书、防火墙、WAF(Web 应用防火墙)、站点目录监控、备份、一键恢复等安全策略。

26-1.png 借助Yops运维面板可视化的安全模块,能够一目了然地查看并设置各种防护措施,让网站长期稳定和安全的运行,避免因漏洞或攻击而导致的业务中断。

Yops运维面板提供的WAF安全设置,安全措施非常齐全,最重要的还是 免费使用 ,包括:

🔹 CC 防护(Challenge Collapsar 防护)

作用:限制某个 IP 在短时间内对网站发起过多请求,避免服务器被恶意刷流量。

防护目的

  • 防止 CC 攻击(一种模拟正常用户频繁刷新页面的 DDoS 攻击)。
  • 避免服务器 CPU、带宽、数据库被恶意消耗,导致网站卡顿或宕机。
  • 可通过设置 QPS 限制(每秒请求数)、访问频率阈值等方式实现。

35.png

🔹 IP 黑白名单

作用:直接控制特定 IP 地址是否能访问网站。

防护目的

  • IP 黑名单:拦截恶意攻击者的固定 IP,例如发起过 SQL 注入、爆破的来源。
  • IP 白名单:只允许可信 IP 访问敏感系统(比如公司内网 IP 才能访问后台)。
  • 能快速、简单地隔离部分攻击流量。

34.png Yops的WAF安全设置 拦截效果 33.png

🔹 URL 黑白名单

作用:指定哪些 URL 请求允许访问(白名单),哪些禁止访问(黑名单)。

防护目的

  • 阻止攻击者访问敏感路径(例如 /admin//phpmyadmin//etc/passwd 等)。
  • 限制非法接口调用,只允许正常业务 API 请求通过。
  • 可有效防护暴力破解后台、目录扫描等攻击。

36.png

🔹 Cookie 黑名单

作用:检测请求中是否包含被列入黑名单的恶意 Cookie 值,若发现则阻止请求。

防护目的

  • 防御攻击者伪造 Cookie 进行会话劫持。
  • 阻止一些恶意植入的 Cookie 参数(如脚本注入、异常长的值导致的溢出攻击)。
  • 防护跨站脚本攻击(XSS)和部分 CSRF 攻击。

37.png

🔹 GET/POST 参数校验

作用:对请求中的 GET/POST 参数进行合法性检查,防止恶意输入。

防护目的

  • 拦截 SQL 注入(如 id=1 OR 1=1)。
  • 拦截 跨站脚本(XSS) (如 <script>alert(1)</script>)。
  • 防止上传超长或畸形参数导致的 缓冲区溢出
  • 阻止通过 HTTP 参数污染来绕过验证的攻击。

38.png

39.png

🔹 User-Agent 过滤

作用:检测请求头中的 User-Agent 字段,根据规则决定放行或拦截。

防护目的

  • 阻止常见扫描器(如 sqlmapnmap)发起的探测。
  • 限制恶意爬虫或采集工具的访问(如 Scrapy、curl)。
  • 只允许合法浏览器或自定义客户端访问。

40.png

🔹 文件拓展名黑名单

作用:禁止上传或访问指定类型的文件后缀。

防护目的

  • 阻止攻击者上传恶意脚本文件(如 .php.jsp.aspx)。
  • 防御木马、WebShell 的上传和执行。
  • 避免通过上传脚本执行命令或接管服务器。

41.png


5. 文件监控

作用:对站点目录进行实时/定时监控,记录文件的新增、修改、删除等操作;同时在每次操作后自动备份,支持一键恢复。

目的

  • 防止网站被篡改:黑客即使入侵修改了网页(挂马、篡改内容),也能通过监控发现异常。
  • 快速回滚:如果误操作(例如误删了配置文件/源码),可以一键恢复到备份6版本。
  • 安全审计:记录操作日志,便于追踪是谁、在什么时候动过哪些文件。

创建文件监控计划 42.png 文件监控变动记录以及备份列表 47.png 👉 简单说,就是 “网站的黑匣子 + 撤销键” ,既能发现问题,也能随时恢复。


6. 站点配置

🔹 监听信息

作用:设置站点对外提供服务的端口(如 80、443 或自定义端口)。

目的

  • 控制访问入口,避免被攻击者探测到多余端口。
  • 支持多个站点服务共存(不同端口对应不同服务)。

31.png 除了80端口,其他监听端口号都需要在ip后面加上端口号才能访问 32.png

🔹 负载均衡

作用:将用户请求分发到多台服务器上。

目的

  • 提高网站并发处理能力(分流压力)。
  • 增强网站稳定性(某台宕机时,其它服务器可继续工作)。
  • 提升用户访问速度(就近分配请求)。

负载.png

🔹 SSL 配置

作用:为站点配置 SSL/TLS 证书,实现 HTTPS 加密访问,Yops运维面板的SSL配置功能不仅支持在线上传证书、公钥和私钥,还支持 自动续签,免去手动更新的麻烦,让 HTTPS 一直在线。

目的

  • 防止数据在传输过程中被窃听或篡改。
  • 提升网站可信度(浏览器显示安全锁 🔒)。
  • 符合安全合规(搜索引擎对 HTTPS 站点更友好)。

ssl.png

🔹 反向代理

作用:让 Web 服务器代理客户端请求,转发到后端真实服务器处理。

目的

  • 隐藏后端真实 IP,增强安全性。
  • 缓存静态内容,提升访问速度。
  • 负载分担,结合多台后端服务器实现高可用。

反代.png


总结

浪浪云的免备案高性价比服务器,结合 Yops 面板的一键化操作,不仅让新手能够快速上手、轻松完成建站流程,也让有经验的开发者大幅节省运维时间,避免了繁琐的命令操作。与此同时,Yops 内置的安全模块(防火墙、SSL、端口限制等)也让网站在高效部署的同时,安全性得到全面保障。

建站的核心,其实就是 稳定、快速、安全。而浪浪云 + Yops 运维面板的组合,正好把这些要素完整覆盖,让个人网站、小型项目乃至企业站点都能更专业、更可靠。

👉 Yops运维面板快速访问链接:www.yops.cn