零基础也能做大数据毕设!深圳房产大数据分析系统Python+Java双版本任选

85 阅读8分钟

💖💖作者:计算机毕业设计小明哥

💙💙个人简介:曾长期从事计算机专业培训教学,本人也热爱上课教学,语言擅长Java、微信小程序、Python、Golang、安卓Android等,开发项目包括大数据、深度学习、网站、小程序、安卓、算法。平常会做一些项目定制化开发、代码讲解、答辩教学、文档编写、也懂一些降重方面的技巧。平常喜欢分享一些自己开发中遇到的问题的解决办法,也喜欢交流技术,大家有技术代码这一块的问题可以问我!

💛💛想说的话:感谢大家的关注与支持!

💜💜

大数据实战项目

网站实战项目

安卓/小程序实战项目

深度学习实战项目

💕💕文末获取源码

深圳房产大数据分析系统-系统功能

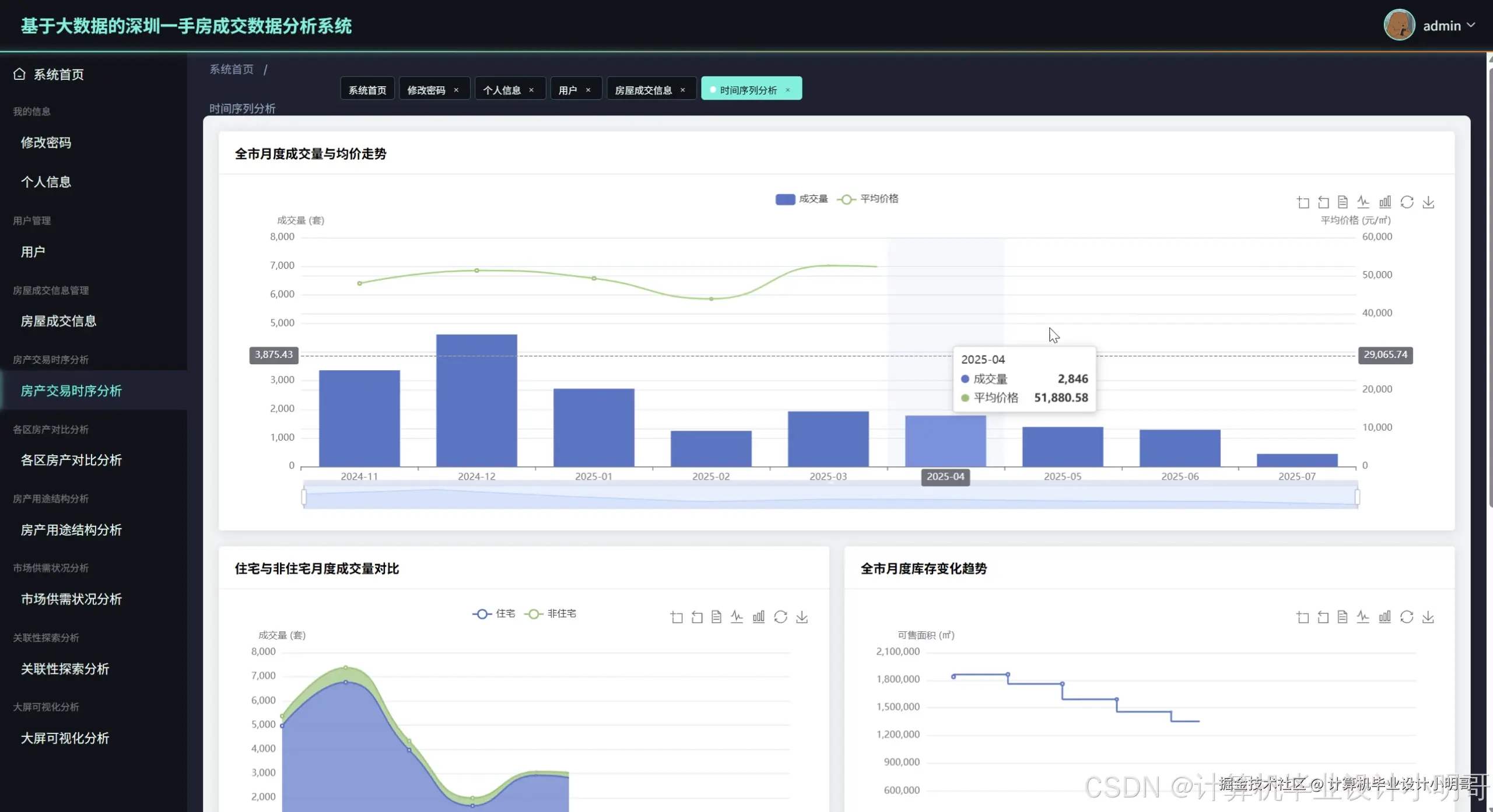
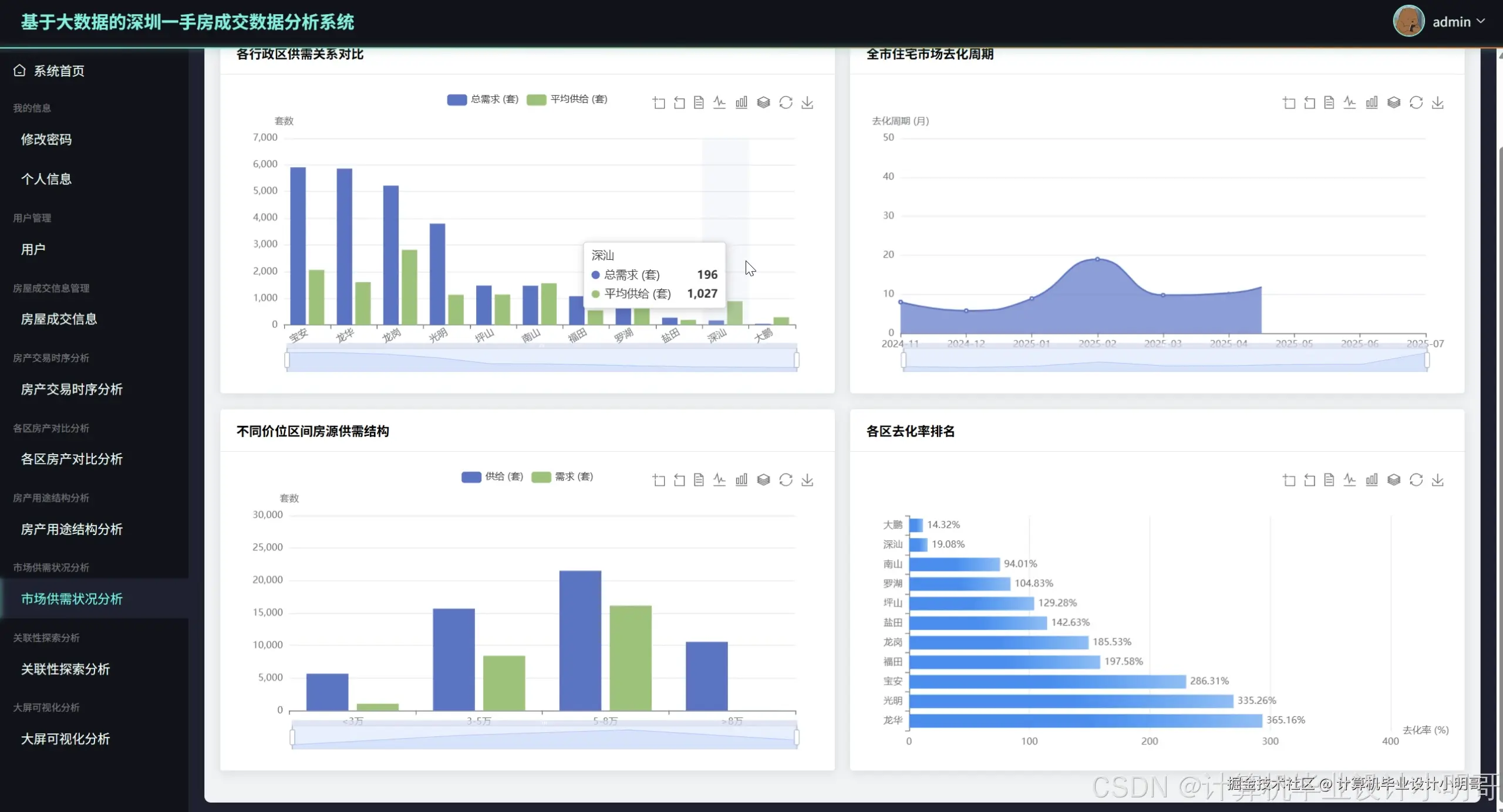
基于大数据的深圳一手房成交数据分析系统是一套集数据采集、存储、处理与可视化分析于一体的综合性房地产市场分析平台,该系统采用Hadoop分布式存储架构配合Spark大数据处理引擎,能够高效处理海量的深圳房产成交数据,通过HDFS实现数据的可靠存储,利用Spark SQL进行复杂的数据查询与统计分析。系统提供Python和Java两套开发版本,后端分别基于Django框架和Spring Boot框架构建,前端采用Vue.js配合ElementUI组件库打造现代化的用户界面,通过Echarts图表库实现丰富的数据可视化展示效果。系统核心功能涵盖深圳房产市场总体时间趋势分析,包括全市月度成交量与均价走势、住宅与非住宅成交量对比、库存变化趋势及市场活跃度分析;各行政区房地产市场空间对比分析,实现各区成交量排名、住宅均价对比、主流户型面积统计及库存压力评估;不同用途房产市场结构分析,深入剖析住宅、商业、办公等物业类型的成交占比与价格差异;市场供需关系与去化能力分析,通过量化指标评估各区域供需平衡状况和去化周期;以及房价驱动因素关联性探索,运用数据挖掘技术分析价量关系、区域房价稳定性等深层次市场规律,为用户提供全方位、多维度的深圳房产市场洞察分析服务。

深圳房产大数据分析系统-技术选型

大数据框架:Hadoop+Spark(本次没用Hive,支持定制)

开发语言:Python+Java(两个版本都支持)

后端框架:Django+Spring Boot(Spring+SpringMVC+Mybatis)(两个版本都支持)

前端:Vue+ElementUI+Echarts+HTML+CSS+JavaScript+jQuery

详细技术点:Hadoop、HDFS、Spark、Spark SQL、Pandas、NumPy

数据库:MySQL

深圳房产大数据分析系统-背景意义选题背景

当前深圳房地产市场正处于政策调整与市场复苏的关键节点,2024年深圳新建商品房销售面积838.7万平方米,同比增长7.0%,市场呈现止跌回稳的积极势头。更为引人注目的是,2024年深圳楼市共售出超10万套住宅,同比上涨49%,新房住宅成交量达到37972套,同比增长20.1%,创下近3年新高。面对如此庞大且快速变化的房产交易数据,传统的数据分析方法已经难以满足对市场深层次规律的挖掘需求。深圳作为国内一线城市的代表,其房地产市场数据具有复杂的时空特征和多维度关联性,包含着丰富的市场信息与投资价值。与此同时,随着大数据技术在各行各业的广泛应用,运用Hadoop、Spark等分布式计算框架来处理和分析房地产海量数据已成为行业发展的必然趋势,这为深入理解市场规律、预测价格走势、辅助决策提供了强有力的技术支撑。 选题意义 基于大数据的深圳一手房成交数据分析系统具有重要的现实意义和应用价值。对于购房者而言,该系统能够提供全面的市场信息透明度,帮助他们准确把握各区域的成交量排名、住宅均价对比、主流户型面积等关键指标,从而做出更加理性和科学的购房决策,避免盲目跟风或信息不对称导致的投资失误。对于房地产开发商和投资机构来说,系统提供的市场供需关系分析、去化周期估算、价量关系探索等功能,能够帮助他们精准掌握市场脉搏,优化项目定位和营销策略,降低投资风险并提高资金使用效率。对于政府部门而言,系统的多维度数据分析能力为房地产政策制定提供了数据支撑,通过监控各区域库存压力、成交趋势变化等指标,有助于及时调整调控政策,维护市场健康稳定发展。从技术角度来看,该系统集成了Hadoop分布式存储、Spark大数据处理、机器学习算法等先进技术,为大数据在房地产行业的深度应用提供了完整的解决方案,推动了传统房产分析向智能化、精准化方向转型升级。

深圳房产大数据分析系统-演示视频

系统-演示视频

深圳房产大数据分析系统-演示图片

在这里插入图片描述 在这里插入图片描述 在这里插入图片描述 在这里插入图片描述 在这里插入图片描述 在这里插入图片描述 在这里插入图片描述 在这里插入图片描述 在这里插入图片描述

深圳房产大数据分析系统-代码展示

def analyze_monthly_price_volume_trend():
    spark = SparkSession.builder.appName("MonthlyTrend").getOrCreate()
    df = spark.sql("SELECT * FROM shenzhen_housing_data WHERE district != '全市'")
    monthly_df = df.withColumn("year_month", date_format(col("date"), "yyyy-MM"))
    monthly_stats = monthly_df.groupBy("year_month").agg(
        sum("transaction_volume").alias("total_volume"),
        avg("avg_price").alias("avg_price"),
        sum("transaction_area").alias("total_area")
    ).orderBy("year_month")
    monthly_stats = monthly_stats.withColumn(
        "weighted_avg_price", 
        col("total_area") / col("total_volume")
    )
    price_change_df = monthly_stats.withColumn(
        "price_change_rate",
        (col("weighted_avg_price") - lag("weighted_avg_price").over(
            Window.orderBy("year_month")
        )) / lag("weighted_avg_price").over(Window.orderBy("year_month"))
    )
    volume_change_df = price_change_df.withColumn(
        "volume_change_rate",
        (col("total_volume") - lag("total_volume").over(
            Window.orderBy("year_month")
        )) / lag("total_volume").over(Window.orderBy("year_month"))
    )
    trend_analysis = volume_change_df.withColumn(
        "market_trend",
        when((col("price_change_rate") > 0.05) & (col("volume_change_rate") > 0.1), "强势上涨")
        .when((col("price_change_rate") > 0) & (col("volume_change_rate") > 0), "温和上涨")
        .when((col("price_change_rate") < -0.05) & (col("volume_change_rate") < -0.1), "快速下跌")
        .otherwise("盘整震荡")
    )
    correlation_data = trend_analysis.select("price_change_rate", "volume_change_rate").na.drop()
    price_volume_corr = correlation_data.stat.corr("price_change_rate", "volume_change_rate")
    result_data = trend_analysis.collect()
    trend_summary = {
        "monthly_data": [row.asDict() for row in result_data],
        "price_volume_correlation": price_volume_corr,
        "market_health_score": calculate_market_health_score(result_data)
    }
    return trend_summary

def analyze_district_market_comparison():
    spark = SparkSession.builder.appName("DistrictComparison").getOrCreate()
    housing_df = spark.sql("SELECT * FROM shenzhen_housing_data WHERE district != '全市' AND usage = '住宅'")
    district_volume_rank = housing_df.groupBy("district").agg(
        sum("transaction_volume").alias("total_volume"),
        avg("avg_price").alias("district_avg_price"),
        sum("transaction_area").alias("total_area"),
        avg("available_units").alias("avg_inventory")
    ).orderBy(desc("total_volume"))
    district_price_analysis = district_volume_rank.withColumn(
        "weighted_price",
        col("total_area") / col("total_volume")
    ).withColumn(
        "price_level",
        when(col("weighted_price") >= 80000, "高价区")
        .when(col("weighted_price") >= 50000, "中高价区")
        .when(col("weighted_price") >= 30000, "中价区")
        .otherwise("低价区")
    )
    avg_unit_size_df = housing_df.filter(col("transaction_volume") > 0).withColumn(
        "unit_avg_size", col("transaction_area") / col("transaction_volume")
    ).groupBy("district").agg(avg("unit_avg_size").alias("avg_unit_size"))
    district_comprehensive = district_price_analysis.join(
        avg_unit_size_df, on="district", how="left"
    )
    district_comprehensive = district_comprehensive.withColumn(
        "estimated_total_price",
        col("weighted_price") * col("avg_unit_size")
    )
    inventory_pressure = district_comprehensive.withColumn(
        "inventory_pressure_level",
        when(col("avg_inventory") / col("total_volume") > 12, "高库存压力")
        .when(col("avg_inventory") / col("total_volume") > 6, "中等库存压力")
        .otherwise("低库存压力")
    )
    market_heat_index = inventory_pressure.withColumn(
        "market_heat_index",
        (col("total_volume") * 0.4 + (100000 - col("weighted_price")) / 1000 * 0.3 + 
         (20 - col("avg_inventory") / col("total_volume")) * 0.3)
    )
    district_ranking = market_heat_index.orderBy(desc("market_heat_index"))
    comprehensive_analysis = district_ranking.collect()
    return {
        "district_rankings": [row.asDict() for row in comprehensive_analysis],
        "market_insights": generate_district_insights(comprehensive_analysis)
    }

def analyze_supply_demand_balance():
    spark = SparkSession.builder.appName("SupplyDemandAnalysis").getOrCreate()
    market_df = spark.sql("SELECT * FROM shenzhen_housing_data WHERE district != '全市'")
    supply_demand_df = market_df.groupBy("district", "usage").agg(
        sum("transaction_volume").alias("demand_volume"),
        avg("available_units").alias("supply_volume"),
        sum("available_area").alias("total_supply_area"),
        sum("transaction_area").alias("total_demand_area")
    )
    supply_demand_ratio = supply_demand_df.withColumn(
        "supply_demand_ratio",
        col("supply_volume") / col("demand_volume")
    ).withColumn(
        "market_balance_status",
        when(col("supply_demand_ratio") > 15, "供过于求")
        .when(col("supply_demand_ratio") > 8, "供需平衡")
        .when(col("supply_demand_ratio") > 3, "供应偏紧")
        .otherwise("供不应求")
    )
    residential_data = supply_demand_ratio.filter(col("usage") == "住宅")
    monthly_residential = market_df.filter(col("usage") == "住宅").withColumn(
        "year_month", date_format(col("date"), "yyyy-MM")
    ).groupBy("year_month").agg(
        sum("transaction_volume").alias("monthly_sales"),
        avg("available_units").alias("monthly_inventory")
    )
    digestion_cycle = monthly_residential.withColumn(
        "months_to_clear",
        col("monthly_inventory") / col("monthly_sales")
    ).withColumn(
        "market_risk_level",
        when(col("months_to_clear") > 18, "高风险")
        .when(col("months_to_clear") > 12, "中等风险")
        .when(col("months_to_clear") > 6, "低风险")
        .otherwise("健康状态")
    )
    price_segment_analysis = market_df.filter(col("usage") == "住宅").withColumn(
        "price_segment",
        when(col("avg_price") >= 80000, "豪宅市场")
        .when(col("avg_price") >= 50000, "改善市场")
        .when(col("avg_price") >= 30000, "刚需市场")
        .otherwise("保障房市场")
    ).groupBy("price_segment").agg(
        sum("transaction_volume").alias("segment_demand"),
        sum("available_units").alias("segment_supply")
    ).withColumn(
        "segment_supply_demand_ratio",
        col("segment_supply") / col("segment_demand")
    )
    district_clearance_rate = supply_demand_ratio.withColumn(
        "theoretical_clearance_rate",
        col("demand_volume") / (col("supply_volume") + col("demand_volume"))
    ).orderBy(desc("theoretical_clearance_rate"))
    analysis_results = {
        "supply_demand_balance": supply_demand_ratio.collect(),
        "digestion_analysis": digestion_cycle.collect(),
        "price_segment_analysis": price_segment_analysis.collect(),
        "district_clearance_ranking": district_clearance_rate.collect()
    }
    return analysis_results

深圳房产大数据分析系统-结语

💕💕

大数据实战项目

网站实战项目

安卓/小程序实战项目

深度学习实战项目

💟💟如果大家有任何疑虑,欢迎在下方位置详细交流,也可以在主页联系我。