2026届大数据毕业设计推荐:基于Hadoop+Spark的星巴克全国门店数据可视化分析系统

109 阅读7分钟

💖💖作者:IT跃迁谷毕设展 💙💙个人简介:曾长期从事计算机专业培训教学,本人也热爱上课教学,语言擅长Java、微信小程序、Python、Golang、安卓Android等,开发项目包括大数据、深度学习、网站、小程序、安卓、算法。平常会做一些项目定制化开发、代码讲解、答辩教学、文档编写、也懂一些降重方面的技巧。平常喜欢分享一些自己开发中遇到的问题的解决办法,也喜欢交流技术,大家有技术代码这一块的问题可以问我! 💛💛想说的话:感谢大家的关注与支持! 💜💜 Java实战项目集 微信小程序实战项目集 Python实战项目集 安卓Android实战项目集 大数据实战项目集

💕💕文末获取源码

@TOC

星巴克全国门店数据可视化分析系统-功能介绍

基于Hadoop+Spark的星巴克全国门店数据可视化分析系统是一个综合运用大数据技术栈的数据分析平台,该系统以星巴克在全国范围内的门店数据为研究对象,通过Hadoop分布式文件系统存储海量门店信息,利用Spark强大的内存计算能力进行数据处理和分析。系统采用Python作为开发语言,后端基于Django框架构建RESTful API接口,前端使用Vue+ElementUI+Echarts技术栈实现交互式数据可视化界面。核心功能涵盖全国门店宏观分布格局分析、门店经营表现与服务质量评估、门店细分及选址策略研究、品牌战略与特殊门店深度分析,通过Spark SQL进行复杂的数据查询和统计分析,结合Pandas和NumPy进行数据清洗和预处理,最终通过Echarts图表库将分析结果以直观的可视化形式展现,为企业决策提供数据支撑。

星巴克全国门店数据可视化分析系统-选题背景意义

随着数字化转型的深入推进,零售连锁企业面临着海量门店数据的管理和分析挑战,传统的数据处理方式已无法满足大规模、多维度的数据分析需求。星巴克作为全球知名的咖啡连锁品牌,在中国市场拥有数千家门店,这些门店分布在不同城市、不同商圈,承载着丰富的地理位置、经营数据、消费者评价等信息。如何有效整合和分析这些分散的门店数据,挖掘其中蕴含的商业价值,成为企业运营决策的重要课题。传统的关系型数据库和单机处理模式在面对如此庞大的数据量时显得力不从心,而大数据技术的兴起为解决这一问题提供了新的思路。Hadoop作为成熟的分布式存储解决方案,能够有效存储和管理海量非结构化数据,而Spark凭借其内存计算的优势,可以大幅提升数据处理和分析的效率。在这样的技术背景下,构建一个基于大数据技术栈的门店数据分析系统,不仅能够解决实际的业务问题,也为相关技术的学习和实践提供了良好的载体。 从技术学习角度来看,本系统的开发过程能够系统性地掌握大数据技术栈的核心组件和应用场景,通过实际项目的实践,深入理解Hadoop分布式文件系统的存储原理、Spark内存计算的处理机制,以及前后端分离架构的设计思想。从实际应用价值来说,该系统能够为零售连锁企业提供门店布局优化的数据参考,通过分析不同地区的门店密度、消费水平、服务质量等指标,帮助企业制定更加精准的市场策略和选址决策。从数据分析方法论的角度,系统展示了如何运用大数据技术进行多维度的商业分析,包括地理空间分析、相关性分析、聚类分析等方法的具体应用,为类似的商业数据分析项目提供了可参考的技术方案。虽然作为毕业设计项目,系统在数据规模和复杂度上相对有限,但其体现的技术思路和分析方法对于理解现代数据驱动的商业决策模式具有一定的参考价值。

星巴克全国门店数据可视化分析系统-技术选型

大数据框架:Hadoop+Spark(本次没用Hive,支持定制) 开发语言:Python+Java(两个版本都支持) 后端框架:Django+Spring Boot(Spring+SpringMVC+Mybatis)(两个版本都支持) 前端:Vue+ElementUI+Echarts+HTML+CSS+JavaScript+jQuery 详细技术点:Hadoop、HDFS、Spark、Spark SQL、Pandas、NumPy 数据库:MySQL

星巴克全国门店数据可视化分析系统-视频展示

演示视频

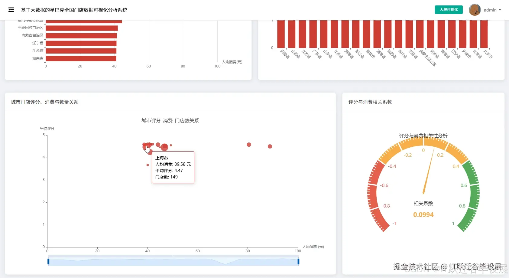
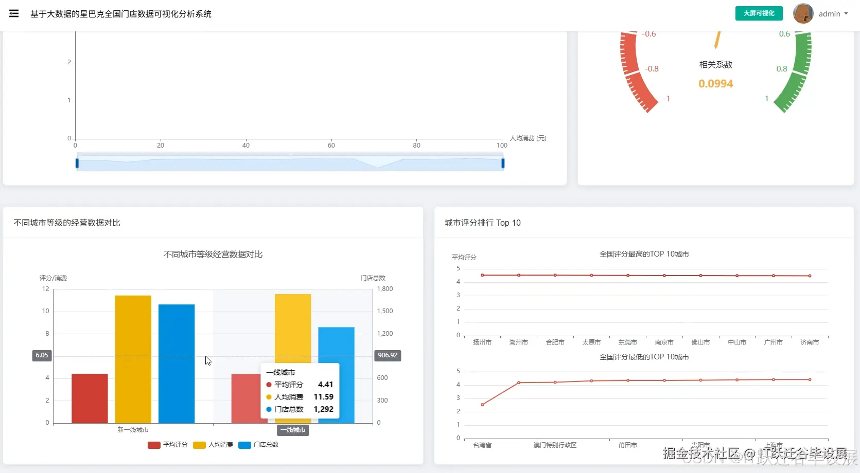
星巴克全国门店数据可视化分析系统-图片展示

在这里插入图片描述 在这里插入图片描述 在这里插入图片描述

在这里插入图片描述 在这里插入图片描述 在这里插入图片描述 在这里插入图片描述 在这里插入图片描述 在这里插入图片描述

星巴克全国门店数据可视化分析系统-代码展示

from pyspark.sql import SparkSession
from pyspark.sql.functions import col, count, avg, desc, asc
from pyspark.ml.clustering import KMeans
from pyspark.ml.feature import VectorAssembler
import pandas as pd
import numpy as np
from django.http import JsonResponse

spark = SparkSession.builder.appName("StarbucksAnalysis").master("local[*]").getOrCreate()

def province_store_distribution_analysis(request):
    df = spark.read.option("header", "true").option("inferSchema", "true").csv("hdfs://localhost:9000/starbucks/store_data.csv")
    cleaned_df = df.filter(col("province").isNotNull() & (col("province") != ""))
    province_counts = cleaned_df.groupBy("province").agg(count("*").alias("store_count")).orderBy(desc("store_count"))
    total_stores = cleaned_df.count()
    province_stats = province_counts.withColumn("percentage", (col("store_count") / total_stores * 100).cast("decimal(5,2)"))
    top_provinces = province_stats.limit(10).collect()
    bottom_provinces = province_stats.orderBy(asc("store_count")).limit(10).collect()
    result_data = {
        "total_stores": total_stores,
        "top_provinces": [{"province": row.province, "count": row.store_count, "percentage": float(row.percentage)} for row in top_provinces],
        "bottom_provinces": [{"province": row.province, "count": row.store_count, "percentage": float(row.percentage)} for row in bottom_provinces]
    }
    economic_zones = {
        "京津冀": ["北京市", "天津市", "河北省"],
        "长三角": ["上海市", "江苏省", "浙江省", "安徽省"],
        "珠三角": ["广东省"]
    }
    zone_analysis = {}
    for zone_name, provinces in economic_zones.items():
        zone_df = cleaned_df.filter(col("province").isin(provinces))
        zone_count = zone_df.count()
        zone_analysis[zone_name] = {"count": zone_count, "percentage": round(zone_count / total_stores * 100, 2)}
    result_data["economic_zones"] = zone_analysis
    return JsonResponse(result_data)

def rating_consumption_correlation_analysis(request):
    df = spark.read.option("header", "true").option("inferSchema", "true").csv("hdfs://localhost:9000/starbucks/store_data.csv")
    valid_data = df.filter((col("rating").isNotNull()) & (col("per_capita_consumption").isNotNull()) & (col("rating") > 0) & (col("per_capita_consumption") > 0))
    city_stats = valid_data.groupBy("city").agg(avg("rating").alias("avg_rating"), avg("per_capita_consumption").alias("avg_consumption"), count("*").alias("store_count")).filter(col("store_count") >= 5)
    pandas_df = city_stats.toPandas()
    correlation_coefficient = np.corrcoef(pandas_df['avg_rating'], pandas_df['avg_consumption'])[0, 1]
    high_rating_cities = city_stats.orderBy(desc("avg_rating")).limit(15).collect()
    high_consumption_cities = city_stats.orderBy(desc("avg_consumption")).limit(15).collect()
    rating_ranges = [(4.5, 5.0), (4.0, 4.5), (3.5, 4.0), (3.0, 3.5)]
    range_analysis = []
    for min_rating, max_rating in rating_ranges:
        range_df = city_stats.filter((col("avg_rating") >= min_rating) & (col("avg_rating") < max_rating))
        range_count = range_df.count()
        range_avg_consumption = range_df.agg(avg("avg_consumption")).collect()[0][0] if range_count > 0 else 0
        range_analysis.append({"range": f"{min_rating}-{max_rating}", "city_count": range_count, "avg_consumption": round(float(range_avg_consumption) if range_avg_consumption else 0, 2)})
    result = {"correlation_coefficient": round(correlation_coefficient, 4), "high_rating_cities": [{"city": row.city, "rating": round(row.avg_rating, 2), "consumption": round(row.avg_consumption, 2)} for row in high_rating_cities], "high_consumption_cities": [{"city": row.city, "rating": round(row.avg_rating, 2), "consumption": round(row.avg_consumption, 2)} for row in high_consumption_cities], "rating_range_analysis": range_analysis}
    return JsonResponse(result)

def city_store_clustering_analysis(request):
    city_name = request.GET.get('city', '上海市')
    df = spark.read.option("header", "true").option("inferSchema", "true").csv("hdfs://localhost:9000/starbucks/store_data.csv")
    city_stores = df.filter(col("city") == city_name).filter((col("longitude").isNotNull()) & (col("latitude").isNotNull()))
    if city_stores.count() < 10:
        return JsonResponse({"error": "城市门店数量不足,无法进行聚类分析"})
    assembler = VectorAssembler(inputCols=["longitude", "latitude"], outputCol="features")
    feature_df = assembler.transform(city_stores)
    optimal_k = min(int(city_stores.count() / 10), 8)
    kmeans = KMeans(k=optimal_k, seed=42, featuresCol="features", predictionCol="cluster")
    model = kmeans.fit(feature_df)
    predictions = model.transform(feature_df)
    cluster_stats = predictions.groupBy("cluster").agg(count("*").alias("store_count"), avg("longitude").alias("center_lng"), avg("latitude").alias("center_lat"), avg("rating").alias("avg_rating"), avg("per_capita_consumption").alias("avg_consumption"))
    cluster_results = cluster_stats.collect()
    store_details = predictions.select("store_name", "longitude", "latitude", "cluster", "rating", "per_capita_consumption").collect()
    cluster_analysis = []
    for cluster in cluster_results:
        cluster_stores = [{"name": store.store_name, "lng": store.longitude, "lat": store.latitude, "rating": store.rating, "consumption": store.per_capita_consumption} for store in store_details if store.cluster == cluster.cluster]
        cluster_info = {"cluster_id": cluster.cluster, "store_count": cluster.store_count, "center_longitude": round(cluster.center_lng, 6), "center_latitude": round(cluster.center_lat, 6), "avg_rating": round(cluster.avg_rating, 2) if cluster.avg_rating else 0, "avg_consumption": round(cluster.avg_consumption, 2) if cluster.avg_consumption else 0, "stores": cluster_stores}
        cluster_analysis.append(cluster_info)
    result = {"city": city_name, "total_stores": city_stores.count(), "cluster_count": optimal_k, "clusters": cluster_analysis}
    return JsonResponse(result)

星巴克全国门店数据可视化分析系统-结语

💕💕 Java实战项目集 微信小程序实战项目集 Python实战项目集 安卓Android实战项目集 大数据实战项目集 💟💟如果大家有任何疑虑,欢迎在下方位置详细交流。