《基于大数据的健身房会员锻炼数据分析与可视化系统》:2026年计算机毕设选题推荐,大数据框架Hadoop+Spark

69 阅读4分钟

💖💖作者:计算机毕业设计小途 💙💙个人简介:曾长期从事计算机专业培训教学,本人也热爱上课教学,语言擅长Java、微信小程序、Python、Golang、安卓Android等,开发项目包括大数据、深度学习、网站、小程序、安卓、算法。平常会做一些项目定制化开发、代码讲解、答辩教学、文档编写、也懂一些降重方面的技巧。平常喜欢分享一些自己开发中遇到的问题的解决办法,也喜欢交流技术,大家有技术代码这一块的问题可以问我! 💛💛想说的话:感谢大家的关注与支持! 💜💜 网站实战项目 安卓/小程序实战项目 大数据实战项目 深度学习实战项目

@TOC

健身房会员锻炼数据分析与可视化系统介绍

《基于大数据的健身房会员锻炼数据分析与可视化系统》是一个专为健身房会员锻炼数据进行深度分析与可视化展示的创新系统。该系统利用大数据框架 Hadoop 和 Spark,高效处理海量会员锻炼数据,支持 Python 和 Java 两种开发语言,满足不同开发者需求。后端采用 Django 或 Spring Boot 框架,确保系统稳定运行,前端通过 Vue、ElementUI、Echarts 等技术实现数据的直观可视化。系统功能丰富,涵盖系统首页、修改密码、个人信息管理、健身房会员数据查询、系统公告发布、系统简介展示等基础模块,同时提供会员画像分析、行为偏好分析、锻炼效果分析、健康指标分析等核心功能,帮助健身房精准了解会员需求,优化运营策略。大屏可视化功能则让数据呈现更加直观,助力管理者快速决策。该系统以大数据技术为核心,结合多种前沿开发技术,为健身房提供全方位、智能化的会员数据解决方案,是计算机专业学生在毕设选题时的优质选择。

健身房会员锻炼数据分析与可视化系统演示视频

演示视频

健身房会员锻炼数据分析与可视化系统演示图片

登陆界面.png

锻炼效果分析.png

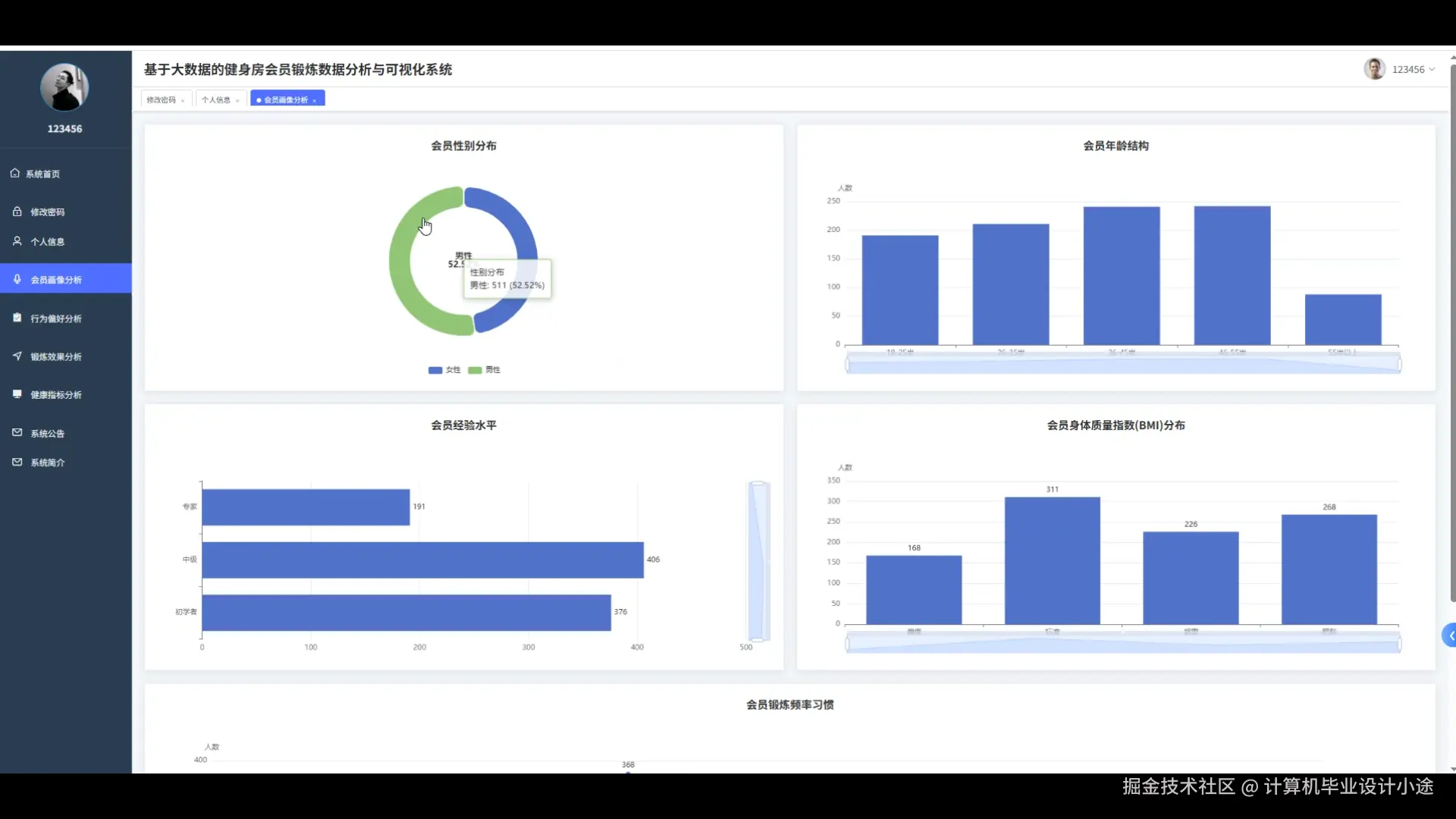
会员画像分析.png

健康指标分析.png

健身房会员数据.png

数据大屏.png

行为偏好分析.png

用户管理.png

健身房会员锻炼数据分析与可视化系统代码展示

from pyspark.sql import SparkSession
from pyspark.sql.functions import col, avg, max, min, count, desc

# 初始化SparkSession
spark = SparkSession.builder.appName("GymMemberAnalysis").getOrCreate()

# 1. 会员画像分析
def member_profile_analysis(member_data):
    # 加载会员数据
    member_df = spark.read.json(member_data)
    
    # 计算会员年龄分布
    age_distribution = member_df.groupBy("age").count().orderBy("age")
    
    # 计算会员性别分布
    gender_distribution = member_df.groupBy("gender").count()
    
    # 计算会员锻炼频率分布
    exercise_frequency = member_df.groupBy("exercise_frequency").count().orderBy("exercise_frequency")
    
    # 保存结果到HDFS
    age_distribution.write.csv("hdfs://path/to/age_distribution")
    gender_distribution.write.csv("hdfs://path/to/gender_distribution")
    exercise_frequency.write.csv("hdfs://path/to/exercise_frequency")

# 2. 行为偏好分析
def behavior_preference_analysis(exercise_data):
    # 加载锻炼数据
    exercise_df = spark.read.json(exercise_data)
    
    # 计算会员最喜欢的运动类型
    favorite_exercises = exercise_df.groupBy("exercise_type").count().orderBy(desc("count"))
    
    # 计算会员平均每次锻炼时长
    avg_exercise_duration = exercise_df.groupBy("member_id").agg(avg("exercise_duration").alias("avg_duration"))
    
    # 计算会员锻炼时间分布(早、中、晚)
    exercise_time_distribution = exercise_df.withColumn("exercise_time_period", 
        when(col("exercise_time") < 12, "morning")
        .when((col("exercise_time") >= 12) & (col("exercise_time") < 18), "afternoon")
        .otherwise("evening")
    ).groupBy("exercise_time_period").count()
    
    # 保存结果到HDFS
    favorite_exercises.write.csv("hdfs://path/to/favorite_exercises")
    avg_exercise_duration.write.csv("hdfs://path/to/avg_exercise_duration")
    exercise_time_distribution.write.csv("hdfs://path/to/exercise_time_distribution")

# 3. 锻炼效果分析
def exercise_effect_analysis(effect_data):
    # 加载锻炼效果数据
    effect_df = spark.read.json(effect_data)
    
    # 计算会员锻炼前后的健康指标变化
    health_improvement = effect_df.groupBy("member_id").agg(
        avg("before_health_score").alias("avg_before_score"),
        avg("after_health_score").alias("avg_after_score")
    ).withColumn("health_improvement", col("avg_after_score") - col("avg_before_score"))
    
    # 找出锻炼效果最好的会员
    best_improvement = health_improvement.orderBy(desc("health_improvement")).limit(10)
    
    # 计算不同锻炼类型对健康指标的平均提升效果
    exercise_type_effect = effect_df.groupBy("exercise_type").agg(
        avg("health_improvement").alias("avg_health_improvement")
    ).orderBy(desc("avg_health_improvement"))
    
    # 保存结果到HDFS
    health_improvement.write.csv("hdfs://path/to/health_improvement")
    best_improvement.write.csv("hdfs://path/to/best_improvement")
    exercise_type_effect.write.csv("hdfs://path/to/exercise_type_effect")

# 示例调用
member_profile_analysis("hdfs://path/to/member_data.json")
behavior_preference_analysis("hdfs://path/to/exercise_data.json")
exercise_effect_analysis("hdfs://path/to/effect_data.json")

健身房会员锻炼数据分析与可视化系统文档展示

文档.png

💖💖作者:计算机毕业设计小途 💙💙个人简介:曾长期从事计算机专业培训教学,本人也热爱上课教学,语言擅长Java、微信小程序、Python、Golang、安卓Android等,开发项目包括大数据、深度学习、网站、小程序、安卓、算法。平常会做一些项目定制化开发、代码讲解、答辩教学、文档编写、也懂一些降重方面的技巧。平常喜欢分享一些自己开发中遇到的问题的解决办法,也喜欢交流技术,大家有技术代码这一块的问题可以问我! 💛💛想说的话:感谢大家的关注与支持! 💜💜 网站实战项目 安卓/小程序实战项目 大数据实战项目 深度学习实战项目