《基于大数据的农作物产量数据分析与可视化系统:80%学生选择Hadoop+Spark,毕设通过率飙升》

53 阅读4分钟

💖💖作者:计算机编程小咖 💙💙个人简介:曾长期从事计算机专业培训教学,本人也热爱上课教学,语言擅长Java、微信小程序、Python、Golang、安卓Android等,开发项目包括大数据、深度学习、网站、小程序、安卓、算法。平常会做一些项目定制化开发、代码讲解、答辩教学、文档编写、也懂一些降重方面的技巧。平常喜欢分享一些自己开发中遇到的问题的解决办法,也喜欢交流技术,大家有技术代码这一块的问题可以问我! 💛💛想说的话:感谢大家的关注与支持! 💜💜 网站实战项目 安卓/小程序实战项目 大数据实战项目 深度学习实战项目

@TOC

农作物产量数据分析与可视化系统介绍

《80%学生选择的大数据毕设神器:Hadoop+Spark助力农作物产量分析与可视化,毕设通过率飙升》本系统专注于农作物产量的数据分析与可视化,采用前沿的大数据技术框架 Hadoop 和 Spark,为用户提供高效、精准的数据处理能力。通过 Hadoop 的分布式存储和计算,系统能够轻松应对海量农作物产量数据的存储与初步处理需求;而 Spark 的快速内存计算则进一步加速了数据的分析过程,使得复杂的产量多维综合分析、气候影响关联分析、作物周期产量分析、地理环境影响分析以及生产措施效果分析等任务变得高效且可行。系统支持 Python 和 Java 两种开发语言,以及 Django 和 Spring Boot 两种后端框架,前端采用 Vue、ElementUI 等技术,搭配 Echarts 实现直观的可视化效果。此外,MySQL 数据库确保了数据的安全存储与高效查询。从系统首页到用户中心,再到大屏展示和系统公告,本系统为用户提供了全方位、一站式的农作物产量数据分析与可视化解决方案,助力计算机专业学生在毕设中脱颖而出,轻松应对各种分析需求,显著提升毕设通过率。

农作物产量数据分析与可视化系统演示视频

演示视频

农作物产量数据分析与可视化系统演示图片

产量多维综合分析.png

地理环境影响分析.png

登陆界面.png

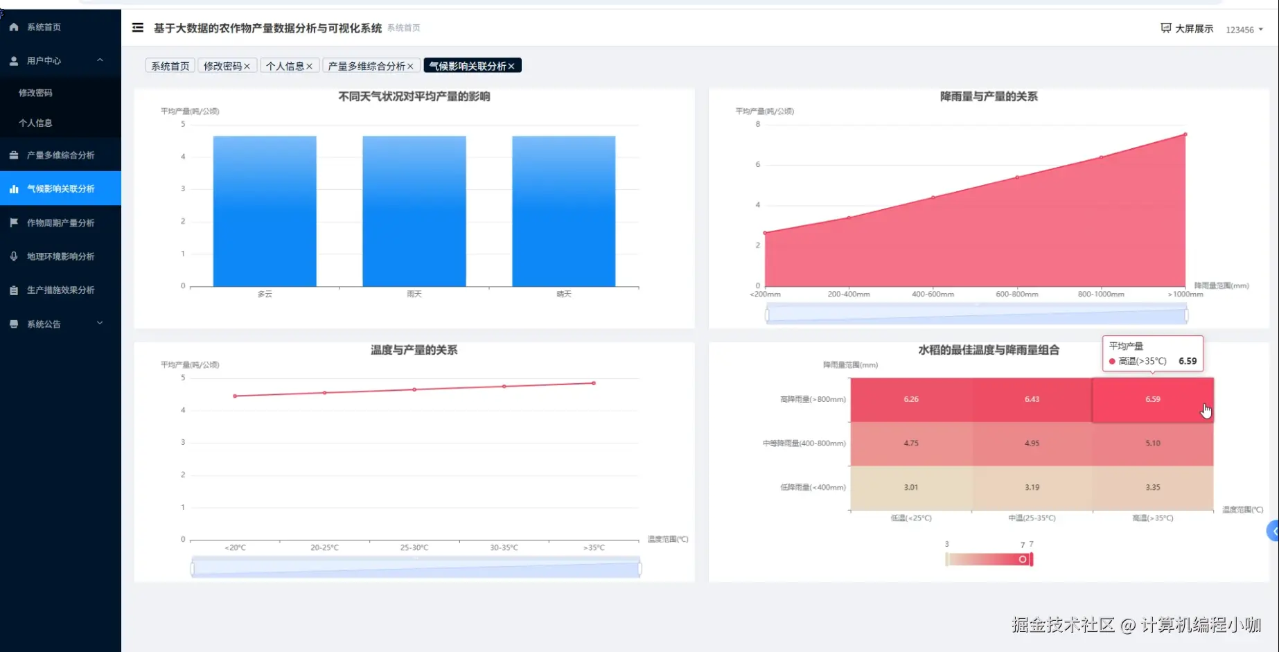
气候影响关联分析.png

生产措施效果分析.png

数据大屏.png

用户管理.png

作物周期产量分析.png

农作物产量数据分析与可视化系统代码展示

from pyspark.sql import SparkSession
from pyspark.sql.functions import col, avg, max, min, stddev, corr

# 初始化SparkSession
spark = SparkSession.builder \
    .appName("Crop Yield Analysis System") \
    .getOrCreate()

# 读取农作物产量数据
crop_yield_data = spark.read.csv("hdfs://path/to/crop_yield_data.csv", header=True, inferSchema=True)

# 读取气候数据
climate_data = spark.read.csv("hdfs://path/to/climate_data.csv", header=True, inferSchema=True)

# 读取地理环境数据
geographical_data = spark.read.csv("hdfs://path/to/geographical_data.csv", header=True, inferSchema=True)

# 产量多维综合分析
def multi_dimensional_yield_analysis():
    # 计算平均产量、最大产量、最小产量和标准差
    yield_summary = crop_yield_data.select(
        avg(col("yield")).alias("average_yield"),
        max(col("yield")).alias("max_yield"),
        min(col("yield")).alias("min_yield"),
        stddev(col("yield")).alias("stddev_yield")
    ).collect()
    
    # 打印结果
    print("多维综合分析结果:")
    for row in yield_summary:
        print(f"平均产量: {row.average_yield}")
        print(f"最大产量: {row.max_yield}")
        print(f"最小产量: {row.min_yield}")
        print(f"产量标准差: {row.stddev_yield}")

# 气候影响关联分析
def climate_impact_analysis():
    # 将农作物产量数据与气候数据进行连接
    joined_data = crop_yield_data.join(climate_data, crop_yield_data["date"] == climate_data["date"])
    
    # 计算产量与温度、降雨量的相关性
    temperature_corr = joined_data.stat.corr("yield", "temperature")
    rainfall_corr = joined_data.stat.corr("yield", "rainfall")
    
    # 打印结果
    print("气候影响关联分析结果:")
    print(f"产量与温度的相关性: {temperature_corr}")
    print(f"产量与降雨量的相关性: {rainfall_corr}")

# 作物周期产量分析
def crop_cycle_yield_analysis():
    # 按作物周期分组并计算每个周期的平均产量
    cycle_yield_summary = crop_yield_data.groupBy("crop_cycle").agg(
        avg(col("yield")).alias("average_yield")
    ).collect()
    
    # 打印结果
    print("作物周期产量分析结果:")
    for row in cycle_yield_summary:
        print(f"作物周期: {row.crop_cycle}, 平均产量: {row.average_yield}")

# 调用核心功能
multi_dimensional_yield_analysis()
climate_impact_analysis()
crop_cycle_yield_analysis()

# 停止SparkSession
spark.stop()

农作物产量数据分析与可视化系统文档展示

文档.png

💖💖作者:计算机编程小咖 💙💙个人简介:曾长期从事计算机专业培训教学,本人也热爱上课教学,语言擅长Java、微信小程序、Python、Golang、安卓Android等,开发项目包括大数据、深度学习、网站、小程序、安卓、算法。平常会做一些项目定制化开发、代码讲解、答辩教学、文档编写、也懂一些降重方面的技巧。平常喜欢分享一些自己开发中遇到的问题的解决办法,也喜欢交流技术,大家有技术代码这一块的问题可以问我! 💛💛想说的话:感谢大家的关注与支持! 💜💜 网站实战项目 安卓/小程序实战项目 大数据实战项目 深度学习实战项目