从零开始搭建大数据系统,还是直接用《基于大数据的全国饮品门店数据可视化分析系统》?结果大不同!

68 阅读3分钟

💖💖作者:计算机毕业设计小途 💙💙个人简介:曾长期从事计算机专业培训教学,本人也热爱上课教学,语言擅长Java、微信小程序、Python、Golang、安卓Android等,开发项目包括大数据、深度学习、网站、小程序、安卓、算法。平常会做一些项目定制化开发、代码讲解、答辩教学、文档编写、也懂一些降重方面的技巧。平常喜欢分享一些自己开发中遇到的问题的解决办法,也喜欢交流技术,大家有技术代码这一块的问题可以问我! 💛💛想说的话:感谢大家的关注与支持! 💜💜 网站实战项目 安卓/小程序实战项目 大数据实战项目 深度学习实战项目

@TOC

全国饮品门店数据可视化分析系统介绍

《基于大数据的全国饮品门店数据可视化分析系统》是一款专为计算机专业学生设计的高效毕设项目。该系统基于强大的大数据框架 Hadoop 和 Spark 构建,支持 Python 和 Java 两种开发语言,以及 Django 和 Spring Boot 两种后端框架,前端则采用 Vue、ElementUI、Echarts 等主流技术,确保系统的高性能和易用性。系统具备丰富的功能模块,包括系统首页、个人中心、用户管理、饮品门店数据管理、全国饮品门店数据大屏等,能够实现品牌聚类关联分析、品牌竞争力分析、品类市场格局分析、价格与规模分析等多种数据分析功能。通过 MySQL 数据库存储数据,结合 Hadoop 的分布式存储和 Spark 的高效计算能力,系统能够快速处理海量数据,为用户提供直观、准确的数据可视化展示。无论是初学者还是有一定基础的学生,都能通过这个系统快速掌握大数据技术在实际项目中的应用,轻松完成高质量的毕设项目。

全国饮品门店数据可视化分析系统演示视频

演示视频

全国饮品门店数据可视化分析系统演示图片

登陆界面.png

价格与规模分析.png

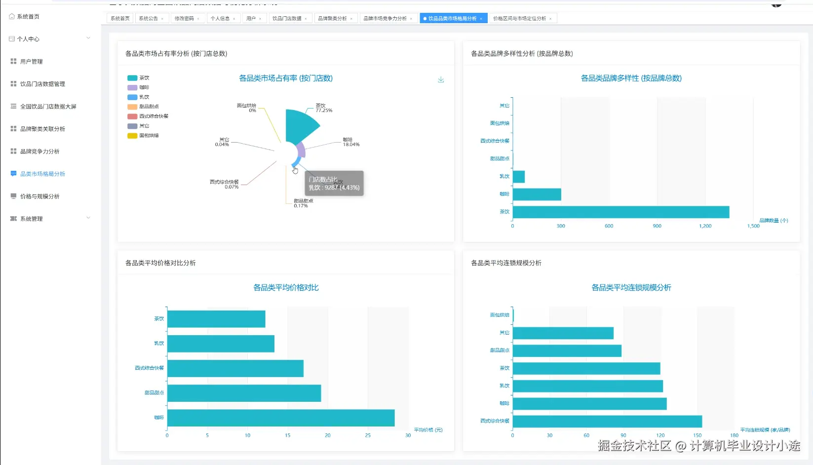
品类市场格局分析.png

品牌竞争力分析.png

品牌聚类关联分析.png

全国饮品门店数据管理.png

数据大屏.png

用户管理.png

全国饮品门店数据可视化分析系统代码展示

from pyspark.sql import SparkSession
from pyspark.sql.functions import col, avg, count, max, min, sum, desc, asc

# 初始化 SparkSession
spark = SparkSession.builder \
    .appName("National Beverage Store Data Analysis") \
    .getOrCreate()

# 读取饮品门店数据
df = spark.read.csv("hdfs://path/to/beverage_store_data.csv", header=True, inferSchema=True)

# 核心功能1:品牌竞争力分析
# 计算每个品牌的平均销售额和门店数量
brand_competitiveness = df.groupBy("brand").agg(
    avg("sales").alias("avg_sales"),
    count("store_id").alias("store_count")
).orderBy(desc("avg_sales"))

# 核心功能2:品类市场格局分析
# 计算每个品类的总销售额和门店数量
category_market_share = df.groupBy("category").agg(
    sum("sales").alias("total_sales"),
    countDistinct("store_id").alias("unique_store_count")
).orderBy(desc("total_sales"))

# 核心功能3:价格与规模分析
# 计算不同价格区间的门店数量和平均销售额
price_scale_analysis = df.withColumn("price_range", 
    when(col("price") < 10, "Low")
    .when((col("price") >= 10) & (col("price") < 50), "Medium")
    .otherwise("High")
).groupBy("price_range").agg(
    count("store_id").alias("store_count"),
    avg("sales").alias("avg_sales")
).orderBy(asc("price_range"))

# 展示结果
brand_competitiveness.show()
category_market_share.show()
price_scale_analysis.show()

# 停止 SparkSession
spark.stop()

全国饮品门店数据可视化分析系统文档展示

文档.png

💖💖作者:计算机毕业设计小途 💙💙个人简介:曾长期从事计算机专业培训教学,本人也热爱上课教学,语言擅长Java、微信小程序、Python、Golang、安卓Android等,开发项目包括大数据、深度学习、网站、小程序、安卓、算法。平常会做一些项目定制化开发、代码讲解、答辩教学、文档编写、也懂一些降重方面的技巧。平常喜欢分享一些自己开发中遇到的问题的解决办法,也喜欢交流技术,大家有技术代码这一块的问题可以问我! 💛💛想说的话:感谢大家的关注与支持! 💜💜 网站实战项目 安卓/小程序实战项目 大数据实战项目 深度学习实战项目