计算机毕设选题:基于大数据技术的健身房会员分析可视化系统详解

94 阅读9分钟

🍊作者:计算机毕设匠心工作室

🍊简介:毕业后就一直专业从事计算机软件程序开发,至今也有8年工作经验。擅长Java、Python、微信小程序、安卓、大数据、PHP、.NET|C#、Golang等。

擅长:按照需求定制化开发项目、 源码、对代码进行完整讲解、文档撰写、ppt制作。

🍊心愿:点赞 👍 收藏 ⭐评论 📝

👇🏻 精彩专栏推荐订阅 👇🏻 不然下次找不到哟~

Java实战项目

Python实战项目

微信小程序|安卓实战项目

大数据实战项目

PHP|C#.NET|Golang实战项目

🍅 ↓↓文末获取源码联系↓↓🍅

基于大数据的健身房会员锻炼数据分析与可视化系统-功能介绍

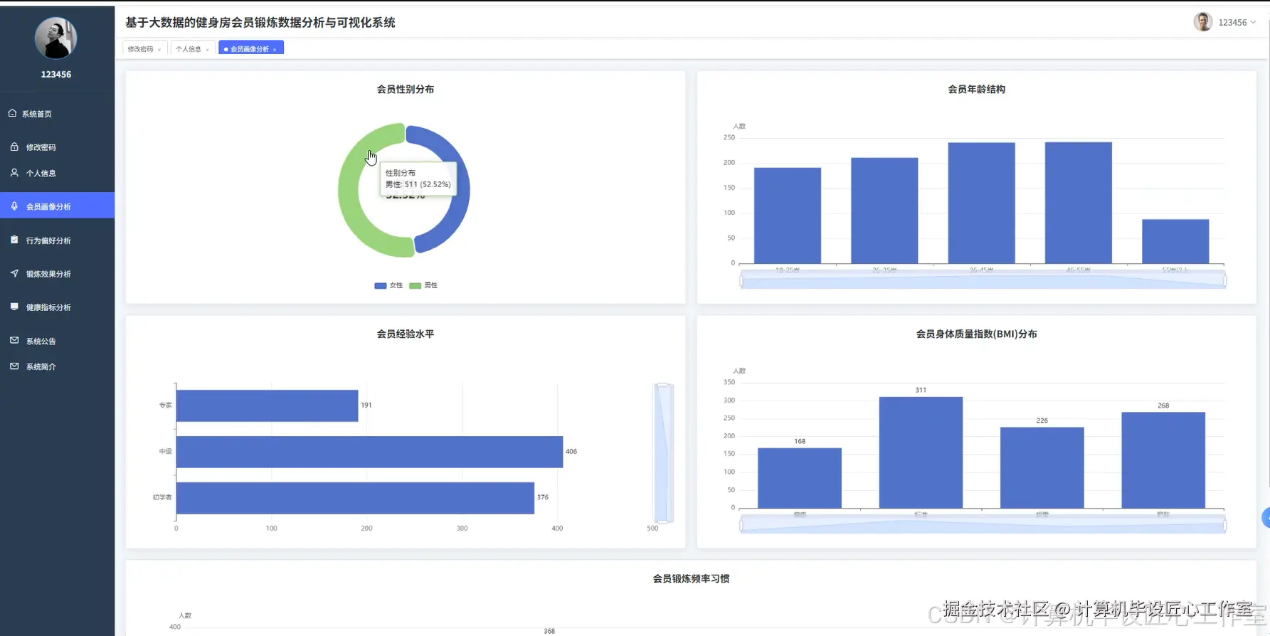
基于大数据技术的健身房会员分析可视化系统是一个集数据采集、处理、分析和可视化于一体的综合性平台。该系统采用Hadoop分布式文件系统作为数据存储基础,利用Spark大数据处理框架对健身房会员的锻炼数据进行深度挖掘和分析。系统通过Python和Java双语言支持,结合Django和Spring Boot框架构建稳定的后端服务,前端采用Vue框架配合ElementUI组件库和Echarts图表库实现直观的数据可视化展示。系统核心功能涵盖会员基本画像分析、健身行为偏好分析、锻炼效果与健康关联分析以及锻炼效率与强度分析四个维度,能够从性别分布、年龄结构、经验水平、BMI指数、锻炼频率等多个角度构建完整的会员画像,同时通过分析不同锻炼类型的受欢迎度、卡路里消耗效率、心率强度等指标,为健身房提供科学的运营决策支持和个性化的会员服务建议。

基于大数据的健身房会员锻炼数据分析与可视化系统-选题背景意义

选题背景 随着现代社会生活节奏的加快和健康意识的不断提升,健身行业迎来了快速发展的黄金时期,健身房作为重要的运动场所承载着越来越多人的健身需求。传统健身房在会员管理和服务优化方面主要依靠人工统计和经验判断,面对日益增长的会员数量和多样化的健身需求,这种粗放式的管理模式已经无法满足精细化运营的要求。会员的锻炼习惯、身体状况、运动偏好等数据蕴含着巨大的价值,但由于缺乏有效的技术手段进行深度挖掘,导致许多有价值的信息被忽略。同时,健身房经营者在制定课程安排、器械配置、营销策略等决策时往往缺乏数据支撑,难以做出最优选择。大数据技术的成熟为解决这些问题提供了新的思路,通过对海量会员数据的收集、存储、处理和分析,能够发现隐藏在数据背后的规律和趋势,为健身房的智能化管理提供技术支撑。 选题意义 本课题的研究具有一定的理论价值和实践意义。从理论角度来看,将大数据分析技术应用于健身行业,探索了传统服务业与现代信息技术融合的新模式,丰富了大数据在垂直领域的应用案例,对相关技术的推广和发展具有参考价值。从实践角度分析,该系统能够帮助健身房管理者更好地了解会员构成和需求特点,通过数据驱动的方式优化资源配置,比如根据不同锻炼类型的受欢迎程度合理安排课程时间和教练资源,根据会员的年龄和经验水平设计更有针对性的健身方案。对会员而言,系统提供的个性化分析报告能够帮助他们更科学地制定锻炼计划,通过对比分析发现自身的不足和改进空间,提升健身效果。作为一个毕业设计项目,该系统也为学生提供了将理论知识应用于实际场景的机会,通过完整的系统开发过程,能够加深对大数据技术栈的理解和掌握,提升综合技术能力和项目实践经验。

基于大数据的健身房会员锻炼数据分析与可视化系统-技术选型

大数据框架:Hadoop+Spark(本次没用Hive,支持定制) 开发语言:Python+Java(两个版本都支持) 后端框架:Django+Spring Boot(Spring+SpringMVC+Mybatis)(两个版本都支持) 前端:Vue+ElementUI+Echarts+HTML+CSS+JavaScript+jQuery 详细技术点:Hadoop、HDFS、Spark、Spark SQL、Pandas、NumPy 数据库:MySQL

基于大数据的健身房会员锻炼数据分析与可视化系统-视频展示

基于大数据的健身房会员锻炼数据分析与可视化系统-视频展示

基于大数据的健身房会员锻炼数据分析与可视化系统-图片展示

在这里插入图片描述 在这里插入图片描述 在这里插入图片描述 在这里插入图片描述 在这里插入图片描述 在这里插入图片描述 在这里插入图片描述 在这里插入图片描述 在这里插入图片描述 在这里插入图片描述

XX基于大数据的健身房会员锻炼数据分析与可视化系统-代码展示

from pyspark.sql import SparkSession
from pyspark.sql.functions import *
from pyspark.sql.types import *
import pandas as pd
import numpy as np
from django.http import JsonResponse
from django.views.decorators.csrf import csrf_exempt
import json

spark = SparkSession.builder.appName("GymMemberAnalysis").master("local[*]").config("spark.sql.adaptive.enabled", "true").config("spark.sql.adaptive.coalescePartitions.enabled", "true").getOrCreate()

@csrf_exempt
def member_profile_analysis(request):
    if request.method == 'POST':
        try:
            data = json.loads(request.body)
            file_path = data.get('file_path', '/data/gym_members_data.csv')
            df = spark.read.option("header", "true").option("inferSchema", "true").csv(file_path)
            df.createOrReplaceTempView("gym_members")
            gender_dist = spark.sql("SELECT Gender, COUNT(*) as count FROM gym_members GROUP BY Gender ORDER BY count DESC")
            gender_result = gender_dist.collect()
            gender_data = [{"gender": row.Gender, "count": row.count, "percentage": round(row.count * 100.0 / df.count(), 2)} for row in gender_result]
            age_ranges = spark.sql("""
                SELECT 
                    CASE 
                        WHEN Age BETWEEN 18 AND 25 THEN '18-25岁'
                        WHEN Age BETWEEN 26 AND 35 THEN '26-35岁'
                        WHEN Age BETWEEN 36 AND 45 THEN '36-45岁'
                        WHEN Age BETWEEN 46 AND 55 THEN '46-55岁'
                        ELSE '55岁以上'
                    END as age_group,
                    COUNT(*) as count
                FROM gym_members 
                GROUP BY age_group 
                ORDER BY count DESC
            """)
            age_result = age_ranges.collect()
            age_data = [{"age_group": row.age_group, "count": row.count} for row in age_result]
            experience_dist = spark.sql("""
                SELECT 
                    CASE Experience_Level
                        WHEN 1 THEN '初学者'
                        WHEN 2 THEN '中级'
                        WHEN 3 THEN '专家'
                    END as level,
                    COUNT(*) as count
                FROM gym_members 
                GROUP BY Experience_Level 
                ORDER BY Experience_Level
            """)
            exp_result = experience_dist.collect()
            exp_data = [{"level": row.level, "count": row.count} for row in exp_result]
            bmi_categories = spark.sql("""
                SELECT 
                    CASE 
                        WHEN BMI < 18.5 THEN '偏瘦'
                        WHEN BMI BETWEEN 18.5 AND 24.9 THEN '标准'
                        WHEN BMI BETWEEN 25.0 AND 29.9 THEN '超重'
                        ELSE '肥胖'
                    END as bmi_category,
                    COUNT(*) as count,
                    ROUND(AVG(BMI), 2) as avg_bmi
                FROM gym_members 
                GROUP BY bmi_category 
                ORDER BY avg_bmi
            """)
            bmi_result = bmi_categories.collect()
            bmi_data = [{"category": row.bmi_category, "count": row.count, "avg_bmi": row.avg_bmi} for row in bmi_result]
            frequency_dist = spark.sql("SELECT `Workout_Frequency (days/week)` as frequency, COUNT(*) as count FROM gym_members GROUP BY frequency ORDER BY frequency")
            freq_result = frequency_dist.collect()
            freq_data = [{"frequency": row.frequency, "count": row.count} for row in freq_result]
            result = {"gender_distribution": gender_data, "age_structure": age_data, "experience_levels": exp_data, "bmi_distribution": bmi_data, "workout_frequency": freq_data, "total_members": df.count()}
            return JsonResponse({"status": "success", "data": result})
        except Exception as e:
            return JsonResponse({"status": "error", "message": str(e)})
    return JsonResponse({"status": "error", "message": "Invalid request method"})

@csrf_exempt
def workout_preference_analysis(request):
    if request.method == 'POST':
        try:
            data = json.loads(request.body)
            file_path = data.get('file_path', '/data/gym_members_data.csv')
            df = spark.read.option("header", "true").option("inferSchema", "true").csv(file_path)
            df.createOrReplaceTempView("gym_members")
            workout_popularity = spark.sql("SELECT Workout_Type, COUNT(*) as count FROM gym_members GROUP BY Workout_Type ORDER BY count DESC")
            popularity_result = workout_popularity.collect()
            popularity_data = [{"workout_type": row.Workout_Type, "count": row.count, "percentage": round(row.count * 100.0 / df.count(), 2)} for row in popularity_result]
            gender_preference = spark.sql("""
                SELECT Gender, Workout_Type, COUNT(*) as count
                FROM gym_members 
                GROUP BY Gender, Workout_Type 
                ORDER BY Gender, count DESC
            """)
            gender_pref_result = gender_preference.collect()
            gender_pref_data = {}
            for row in gender_pref_result:
                if row.Gender not in gender_pref_data:
                    gender_pref_data[row.Gender] = []
                gender_pref_data[row.Gender].append({"workout_type": row.Workout_Type, "count": row.count})
            age_preference = spark.sql("""
                SELECT 
                    CASE 
                        WHEN Age BETWEEN 18 AND 25 THEN '18-25岁'
                        WHEN Age BETWEEN 26 AND 35 THEN '26-35岁'
                        WHEN Age BETWEEN 36 AND 45 THEN '36-45岁'
                        WHEN Age BETWEEN 46 AND 55 THEN '46-55岁'
                        ELSE '55岁以上'
                    END as age_group,
                    Workout_Type,
                    COUNT(*) as count
                FROM gym_members 
                GROUP BY age_group, Workout_Type 
                ORDER BY age_group, count DESC
            """)
            age_pref_result = age_preference.collect()
            age_pref_data = {}
            for row in age_pref_result:
                if row.age_group not in age_pref_data:
                    age_pref_data[row.age_group] = []
                age_pref_data[row.age_group].append({"workout_type": row.Workout_Type, "count": row.count})
            exp_preference = spark.sql("""
                SELECT 
                    CASE Experience_Level
                        WHEN 1 THEN '初学者'
                        WHEN 2 THEN '中级'
                        WHEN 3 THEN '专家'
                    END as level,
                    Workout_Type,
                    COUNT(*) as count
                FROM gym_members 
                GROUP BY Experience_Level, Workout_Type 
                ORDER BY Experience_Level, count DESC
            """)
            exp_pref_result = exp_preference.collect()
            exp_pref_data = {}
            for row in exp_pref_result:
                if row.level not in exp_pref_data:
                    exp_pref_data[row.level] = []
                exp_pref_data[row.level].append({"workout_type": row.Workout_Type, "count": row.count})
            duration_dist = spark.sql("""
                SELECT 
                    CASE 
                        WHEN `Session_Duration (hours)` <= 1.0 THEN '0-1小时'
                        WHEN `Session_Duration (hours)` <= 1.5 THEN '1-1.5小时'
                        ELSE '1.5小时以上'
                    END as duration_range,
                    COUNT(*) as count,
                    ROUND(AVG(`Session_Duration (hours)`), 2) as avg_duration
                FROM gym_members 
                GROUP BY duration_range 
                ORDER BY avg_duration
            """)
            duration_result = duration_dist.collect()
            duration_data = [{"duration_range": row.duration_range, "count": row.count, "avg_duration": row.avg_duration} for row in duration_result]
            result = {"workout_popularity": popularity_data, "gender_preferences": gender_pref_data, "age_preferences": age_pref_data, "experience_preferences": exp_pref_data, "duration_distribution": duration_data}
            return JsonResponse({"status": "success", "data": result})
        except Exception as e:
            return JsonResponse({"status": "error", "message": str(e)})
    return JsonResponse({"status": "error", "message": "Invalid request method"})

@csrf_exempt
def workout_efficiency_analysis(request):
    if request.method == 'POST':
        try:
            data = json.loads(request.body)
            file_path = data.get('file_path', '/data/gym_members_data.csv')
            df = spark.read.option("header", "true").option("inferSchema", "true").csv(file_path)
            df = df.withColumn("calories_per_hour", col("Calories_Burned") / col("Session_Duration (hours)"))
            df.createOrReplaceTempView("gym_members")
            calorie_efficiency = spark.sql("""
                SELECT Workout_Type, 
                       ROUND(AVG(Calories_Burned), 2) as avg_calories,
                       ROUND(AVG(calories_per_hour), 2) as avg_calories_per_hour,
                       COUNT(*) as sample_count
                FROM gym_members 
                GROUP BY Workout_Type 
                ORDER BY avg_calories_per_hour DESC
            """)
            efficiency_result = calorie_efficiency.collect()
            efficiency_data = [{"workout_type": row.Workout_Type, "avg_calories": row.avg_calories, "avg_calories_per_hour": row.avg_calories_per_hour, "sample_count": row.sample_count} for row in efficiency_result]
            frequency_fat_relation = spark.sql("""
                SELECT `Workout_Frequency (days/week)` as frequency,
                       ROUND(AVG(Fat_Percentage), 2) as avg_fat_percentage,
                       COUNT(*) as member_count
                FROM gym_members 
                GROUP BY frequency 
                ORDER BY frequency
            """)
            freq_fat_result = frequency_fat_relation.collect()
            freq_fat_data = [{"frequency": row.frequency, "avg_fat_percentage": row.avg_fat_percentage, "member_count": row.member_count} for row in freq_fat_result]
            duration_heart_relation = spark.sql("""
                SELECT 
                    CASE 
                        WHEN `Session_Duration (hours)` <= 1.0 THEN '0-1小时'
                        WHEN `Session_Duration (hours)` <= 1.5 THEN '1-1.5小时'
                        ELSE '1.5小时以上'
                    END as duration_range,
                    ROUND(AVG(Resting_BPM), 2) as avg_resting_bpm,
                    ROUND(AVG(`Avg_BPM`), 2) as avg_workout_bpm,
                    COUNT(*) as member_count
                FROM gym_members 
                GROUP BY duration_range 
                ORDER BY avg_resting_bpm
            """)
            duration_heart_result = duration_heart_relation.collect()
            duration_heart_data = [{"duration_range": row.duration_range, "avg_resting_bpm": row.avg_resting_bpm, "avg_workout_bpm": row.avg_workout_bpm, "member_count": row.member_count} for row in duration_heart_result]
            experience_results = spark.sql("""
                SELECT 
                    CASE Experience_Level
                        WHEN 1 THEN '初学者'
                        WHEN 2 THEN '中级'
                        WHEN 3 THEN '专家'
                    END as level,
                    ROUND(AVG(Fat_Percentage), 2) as avg_fat_percentage,
                    ROUND(AVG(Resting_BPM), 2) as avg_resting_bpm,
                    ROUND(AVG(calories_per_hour), 2) as avg_efficiency,
                    COUNT(*) as member_count
                FROM gym_members 
                GROUP BY Experience_Level 
                ORDER BY Experience_Level
            """)
            exp_results = experience_results.collect()
            exp_data = [{"level": row.level, "avg_fat_percentage": row.avg_fat_percentage, "avg_resting_bpm": row.avg_resting_bpm, "avg_efficiency": row.avg_efficiency, "member_count": row.member_count} for row in exp_results]
            gender_efficiency = spark.sql("""
                SELECT Gender,
                       ROUND(AVG(calories_per_hour), 2) as avg_calories_per_hour,
                       ROUND(AVG(`Avg_BPM`), 2) as avg_workout_intensity,
                       COUNT(*) as member_count
                FROM gym_members 
                GROUP BY Gender 
                ORDER BY avg_calories_per_hour DESC
            """)
            gender_eff_result = gender_efficiency.collect()
            gender_eff_data = [{"gender": row.Gender, "avg_calories_per_hour": row.avg_calories_per_hour, "avg_workout_intensity": row.avg_workout_intensity, "member_count": row.member_count} for row in gender_eff_result]
            result = {"calorie_efficiency": efficiency_data, "frequency_fat_relation": freq_fat_data, "duration_heart_relation": duration_heart_data, "experience_comparison": exp_data, "gender_efficiency": gender_eff_data}
            return JsonResponse({"status": "success", "data": result})
        except Exception as e:
            return JsonResponse({"status": "error", "message": str(e)})
    return JsonResponse({"status": "error", "message": "Invalid request method"})

基于大数据的健身房会员锻炼数据分析与可视化系统-结语

👇🏻 精彩专栏推荐订阅 👇🏻 不然下次找不到哟~

Java实战项目

Python实战项目

微信小程序|安卓实战项目

大数据实战项目

PHP|C#.NET|Golang实战项目

🍅 主页获取源码联系🍅