Grafana【部署 01】可视化工具 Grafana 8.2.0 专业版安装配置及使用(SHA256完整性验证+Greenplum数据源添加+仪表盘测试)

173 阅读3分钟

1. Why

最近参与的数据中台项目,需要直观展示接入数据的情况,项目使用了传统的 Oracle、MySQL 数据库,也使用了分布式数据库 Greenplum 和时序数据库 Influxdb,想要同时展示这些类型的数据源,可以自己写查询语句和前端,当然也可以借助可视化工具,Grafana 就同时支持以上数据源。 在这里插入图片描述在这里插入图片描述 官网对 Grafana 的简单介绍:

Dashboard anything. Observe everything. Query, visualize, alert on, and understand your data no matter where it’s stored. With Grafana you can create, explore and share all of your data through beautiful, flexible dashboards.

翻译:

仪表盘观察一切 查询、可视化、告警和理解您的数据,无论它存储在哪里。 使用 Grafana,您可以通过创建漂亮、灵活的仪表板探索和共享所有数据。

Grafana 官网 有安装及配置说明,以下内容均根据官网的说明进行安装与配置。

Red Hat, CentOS, RHEL, and Fedora(64 Bit)

SHA256: 156751cbe5350d8a360c6961aae2158ea9ecf5a8199063ad89b5ed9b22e29970

wget https://dl.grafana.com/enterprise/release/grafana-enterprise-8.2.0-1.x86_64.rpm
sudo yum install grafana-enterprise-8.2.0-1.x86_64.rpm

我是下载后安装的 grafana-enterprise-8.2.0-1.x86_64.rpm 这里先验证一下下载文件是否完整:

[root@tcloud grafana]# sha256sum grafana-enterprise-8.2.0-1.x86_64.rpm
156751cbe5350d8a360c6961aae2158ea9ecf5a8199063ad89b5ed9b22e29970  grafana-enterprise-8.2.0-1.x86_64.rpm

2. 安装

不同环境有不同的安装方法,官网都有说明:

yum install grafana-enterprise-8.2.0-1.x86_64.rpm

3. 配置

官网的配置说明:

在这里插入图片描述 配置文件 /etc/grafana/grafana.ini 可以修改默认配置,这个配置文件的内容是很多的,由于我的云服务器 localhost 映射的并非服务器的内网地址,这里要进行修改。

[root@tcloud ~]# vim /etc/grafana/grafana.ini
# 修改内容
#################################### Server ####################################
# The public facing domain name used to access grafana from a browser;
domain = tcloud

4. 启动及验证

:one: 通过系统调用启动【本次使用】

[root@tcloud ~]# service grafana-server start
Starting grafana-server (via systemctl):                   [  OK  ]
# Grafana 会去读取默认的配置文件/etc/grafana/grafana.ini
# 日志会记录在 /var/log/grafana/grafana.log 文件内

:two: 二进制方式启动

# 查询安装位置
[root@tcloud ~]# find / -name '*grafana*'

# 启动
/usr/sbin/grafana-server web --config /etc/grafana/grafana.ini
# 如果不加 --config 参数 Grafana 默认会去读 conf/custom.ini 配置文件 

web页面登录(账号密码均为 admin 首次登录需要进行密码修改)

在这里插入图片描述 登录成功:

在这里插入图片描述

5. 增加GP数据源

Configuration >> Data sources >> Add data source

在这里插入图片描述 查看支持的数据源发现并没有Greenplum:

在这里插入图片描述 115 种数据源确实不包含 Greenplum 但是有与它一脉相连的 PostgreSQL 我们测试一下:

在这里插入图片描述 填写Greenplum数据库信息,这里要注意 TLS/SSL Mode,选择 disable 否则报错:

db query error: pq: SSL is not enabled on the server

在这里插入图片描述

保存并测试数据库链接: 在这里插入图片描述

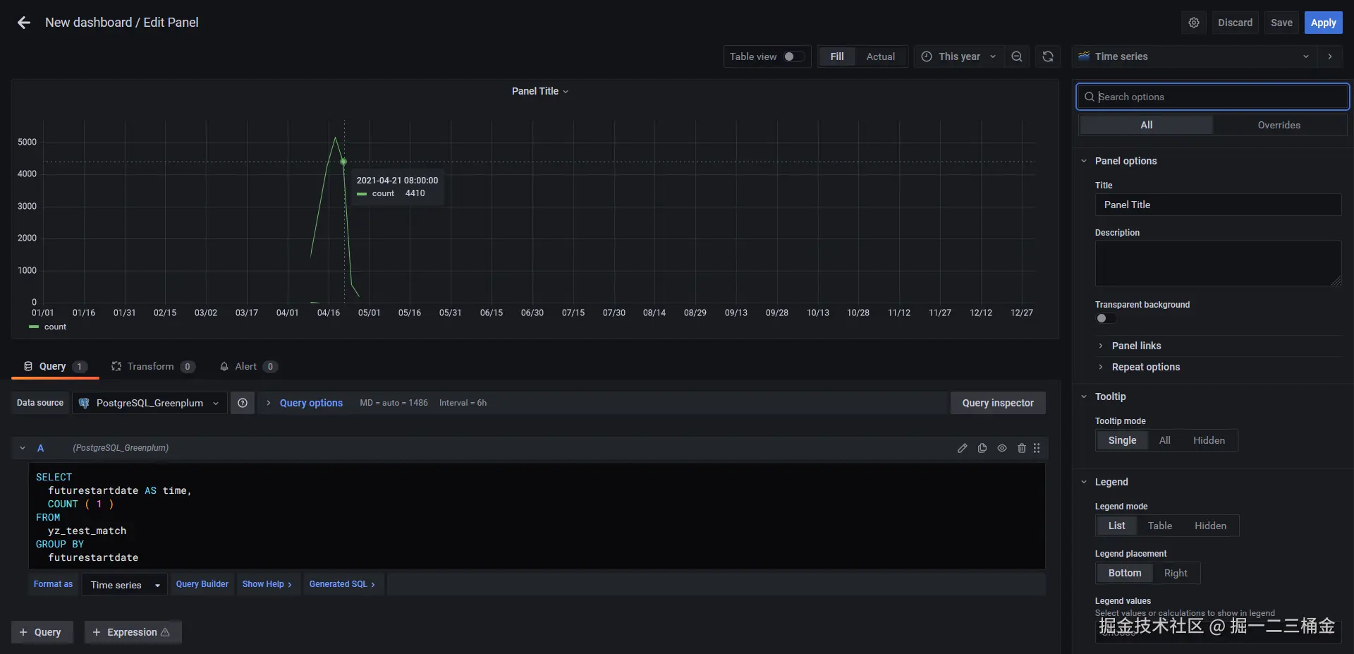
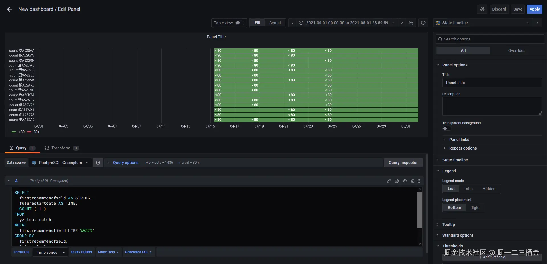
6. 添加仪表盘简单测试

对仪表盘数据集进行配置(类似于Tableau、永洪、帆软等可视化工具,这里不再详细说)Grafana 可以配置查询筛选条件,也可以自己写SQL,很灵活:

在这里插入图片描述 在这里插入图片描述

7. 小小的总结

本文介绍了Grafana的部署与使用过程。项目需要展示多种数据库(Oracle、MySQL、Greenplum、Influxdb)的数据,选择Grafana作为可视化工具。详细说明了在CentOS系统下的安装步骤、配置文件修改(如调整domain设置)及启动方式。重点演示了如何添加Greenplum数据源(通过PostgreSQL连接)和创建仪表盘,包括解决SSL连接问题。最后指出Grafana需依赖time字段进行数据筛选的特点,整体操作流程简洁高效。

Grafana 的安装和配置并不复杂,它的使用也跟大多数的可视化工具类似,但是 Grafana 需要一个 time 字段进行数据筛选,这点儿在没有时间字段的数据集里就需要进行特殊处理。