《基于大数据的学生系统:从普通分析到精准洞察的惊人转变》

52 阅读4分钟

💖💖作者:计算机毕业设计小途 💙💙个人简介:曾长期从事计算机专业培训教学,本人也热爱上课教学,语言擅长Java、微信小程序、Python、Golang、安卓Android等,开发项目包括大数据、深度学习、网站、小程序、安卓、算法。平常会做一些项目定制化开发、代码讲解、答辩教学、文档编写、也懂一些降重方面的技巧。平常喜欢分享一些自己开发中遇到的问题的解决办法,也喜欢交流技术,大家有技术代码这一块的问题可以问我! 💛💛想说的话:感谢大家的关注与支持! 💜💜 网站实战项目 安卓/小程序实战项目 大数据实战项目 深度学习实战项目

@TOC

学生生活习惯与成绩数据分析系统介绍

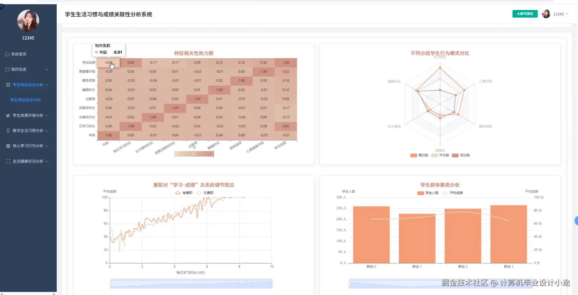
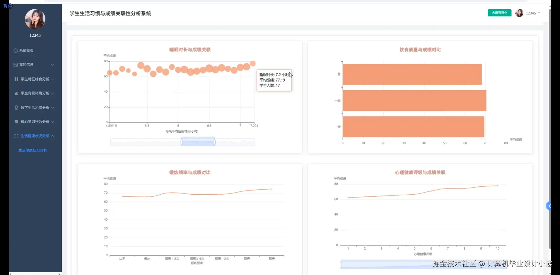
《基于大数据的学生生活习惯与成绩关联性的数据分析与可视化系统》是一款专为教育领域设计的高效数据分析工具。该系统利用先进的大数据框架 Hadoop 和 Spark,能够快速处理海量学生数据,支持定制化需求。在开发语言上,系统提供 Python 和 Java 两种版本,分别搭配 Django 和 Spring Boot 后端框架,满足不同开发者的技术偏好。前端采用 Vue、ElementUI 等技术,结合 Echarts 实现数据可视化,搭配 HTML、CSS 和 JavaScript,确保用户界面友好且交互流畅。 系统功能强大,涵盖系统首页、用户管理、个人信息管理、生活习惯与成绩数据管理等基础模块,同时提供学生特征综合分析、学生背景环境分析、数字生活习惯分析、核心学习行为分析和生活健康状况分析等深度分析功能。通过大屏可视化功能,用户可以直观地查看分析结果,快速洞察学生生活习惯与成绩之间的关联性。数据库采用 MySQL,确保数据存储的稳定性和安全性。无论是教育研究者还是教育管理者,都可以通过本系统高效地进行数据分析,为教育决策提供有力支持。

学生生活习惯与成绩数据分析系统演示视频

演示视频

学生生活习惯与成绩数据分析系统演示图片

登陆界面.png

核心学习行为分析.png

生活健康状况分析.png

数据大屏.png

数字生活习惯分析.png

学生背景环境分析.png

学生特征综合分析.png

学生生活习惯与成绩数据分析系统代码展示

# 学生生活习惯与成绩数据管理
def manage_student_data(request):
    if request.method == 'POST':
        student_id = request.POST.get('student_id')
        habit_data = request.POST.get('habit_data')
        score_data = request.POST.get('score_data')
        
        # 保存数据到数据库
        student = Student.objects.get(id=student_id)
        student.habit_data = habit_data
        student.score_data = score_data
        student.save()
        
        return JsonResponse({'status': 'success', 'message': 'Data saved successfully'})
    elif request.method == 'GET':
        student_id = request.GET.get('student_id')
        student = Student.objects.get(id=student_id)
        data = {
            'student_id': student.id,
            'habit_data': student.habit_data,
            'score_data': student.score_data
        }
        return JsonResponse(data)

# 学生特征综合分析
def analyze_student_features(request):
    if request.method == 'GET':
        student_id = request.GET.get('student_id')
        student = Student.objects.get(id=student_id)
        
        # 分析生活习惯和成绩之间的关联性
        habit_data = json.loads(student.habit_data)
        score_data = json.loads(student.score_data)
        
        # 示例分析:计算平均成绩和平均睡眠时间的关联
        avg_sleep = sum(habit_data['sleep_hours']) / len(habit_data['sleep_hours'])
        avg_score = sum(score_data['scores']) / len(score_data['scores'])
        
        correlation = np.corrcoef(avg_sleep, avg_score)[0, 1]
        
        analysis_result = {
            'student_id': student.id,
            'average_sleep': avg_sleep,
            'average_score': avg_score,
            'correlation': correlation
        }
        
        return JsonResponse(analysis_result)

# 大屏可视化
def dashboard_visualization(request):
    if request.method == 'GET':
        # 获取所有学生的数据
        students = Student.objects.all()
        data = []
        
        for student in students:
            habit_data = json.loads(student.habit_data)
            score_data = json.loads(student.score_data)
            
            # 提取关键数据用于可视化
            avg_sleep = sum(habit_data['sleep_hours']) / len(habit_data['sleep_hours'])
            avg_score = sum(score_data['scores']) / len(score_data['scores'])
            
            data.append({
                'student_id': student.id,
                'average_sleep': avg_sleep,
                'average_score': avg_score
            })
        
        # 返回数据用于前端可视化
        return JsonResponse({'data': data})

学生生活习惯与成绩数据分析系统文档展示

文档.png

💖💖作者:计算机毕业设计小途 💙💙个人简介:曾长期从事计算机专业培训教学,本人也热爱上课教学,语言擅长Java、微信小程序、Python、Golang、安卓Android等,开发项目包括大数据、深度学习、网站、小程序、安卓、算法。平常会做一些项目定制化开发、代码讲解、答辩教学、文档编写、也懂一些降重方面的技巧。平常喜欢分享一些自己开发中遇到的问题的解决办法,也喜欢交流技术,大家有技术代码这一块的问题可以问我! 💛💛想说的话:感谢大家的关注与支持! 💜💜 网站实战项目 安卓/小程序实战项目 大数据实战项目 深度学习实战项目