《3种大数据技术:Hadoop、Spark、MySQL,构建校园霸凌分析系统》

63 阅读3分钟

💖💖作者:计算机毕业设计小途 💙💙个人简介:曾长期从事计算机专业培训教学,本人也热爱上课教学,语言擅长Java、微信小程序、Python、Golang、安卓Android等,开发项目包括大数据、深度学习、网站、小程序、安卓、算法。平常会做一些项目定制化开发、代码讲解、答辩教学、文档编写、也懂一些降重方面的技巧。平常喜欢分享一些自己开发中遇到的问题的解决办法,也喜欢交流技术,大家有技术代码这一块的问题可以问我! 💛💛想说的话:感谢大家的关注与支持! 💜💜 网站实战项目 安卓/小程序实战项目 大数据实战项目 深度学习实战项目

@TOC

校园霸凌数据可视化分析系统介绍

《基于大数据的校园霸凌数据可视化分析系统》是一款专为校园环境设计的智能分析工具,旨在通过先进的大数据技术,深入挖掘和分析校园霸凌现象的相关数据。本系统采用强大的大数据框架 Hadoop 和 Spark,能够高效处理海量数据,支持定制化需求,无需依赖 Hive 即可实现灵活的数据处理。系统支持两种主流开发语言 Python 和 Java,分别搭配 Django 和 Spring Boot 后端框架,满足不同技术背景用户的需求。前端采用 Vue、ElementUI、Echarts 等技术,结合 HTML、CSS 和 JavaScript,打造直观易用的交互界面。系统功能丰富,涵盖系统首页、个人中心、用户管理、霸凌状态分析、霸凌影响分析、人口统计分析、体重与霸凌分析以及数据大屏等模块,通过 MySQL 数据库存储数据,利用 Pandas、NumPy 等工具进行数据处理和分析,全方位呈现校园霸凌数据的可视化结果,为校园安全管理提供有力支持。

校园霸凌数据可视化分析系统演示视频

演示视频

校园霸凌数据可视化分析系统演示图片

霸凌影响分析.png

霸凌状态分析.png

登陆界面.png

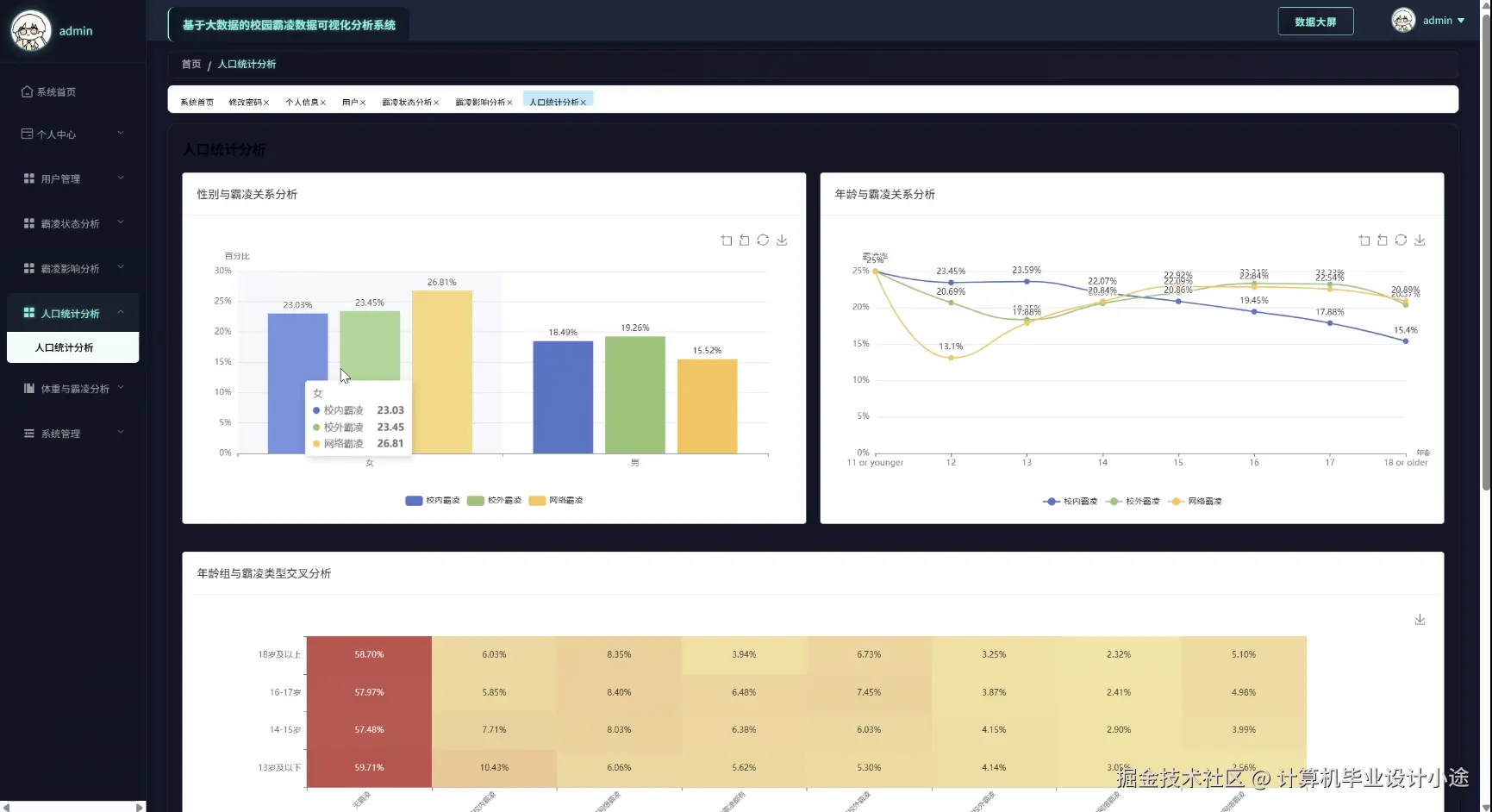
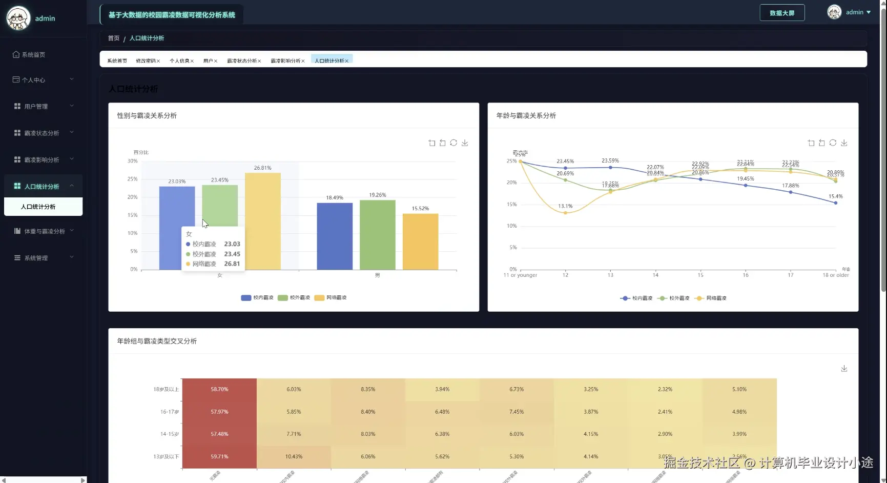
人口统计分析.png

数据大屏.png

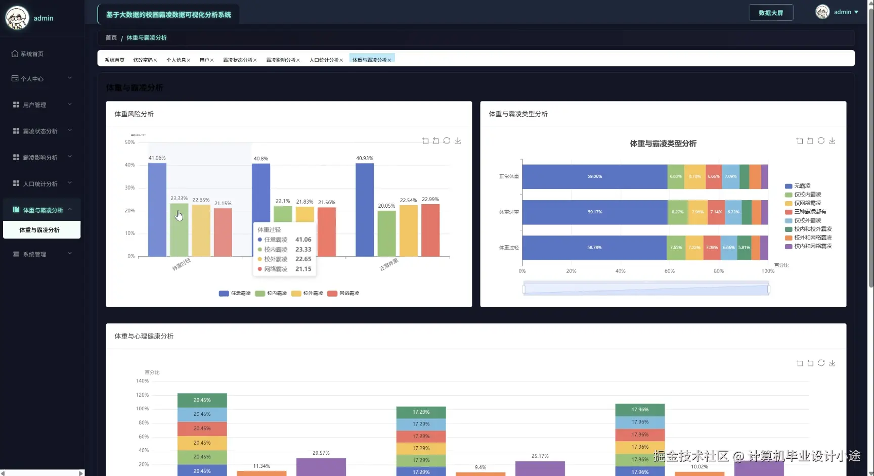
体重与霸凌分析.png

用户管理.png

校园霸凌数据可视化分析系统代码展示

public Map<String, Integer> analyzeBullyingStatus(String startDate, String endDate) {

    // 查询数据库获取霸凌状态数据

    List<BullyingStatus> bullyingData = bullyingStatusRepository.findByDateBetween(startDate, endDate);

    // 统计不同类型的霸凌事件数量

    Map<String, Integer> bullyingTypes = new HashMap<>();

    for (BullyingStatus data : bullyingData) {

        String type = data.getBullyingType();

        bullyingTypes.put(type, bullyingTypes.getOrDefault(type, 0) + 1);

    }

    return bullyingTypes;

}

public Map<String, Object> analyzeBullyingImpact(String eventId) {

    // 查询该霸凌事件的影响范围

    List<BullyingImpact> impactData = bullyingImpactRepository.findByEventId(eventId);

    // 分析影响,统计受影响的学生数量和程度

    Set<String> affectedStudents = new HashSet<>();

    Map<String, Integer> impactLevels = new HashMap<>();

    impactLevels.put("low", 0);

    impactLevels.put("medium", 0);

    impactLevels.put("high", 0);

    for (BullyingImpact data : impactData) {

        affectedStudents.add(data.getStudentId());

        impactLevels.put(data.getImpactLevel(), impactLevels.get(data.getImpactLevel()) + 1);

    }

    Map<String, Object> impactResult = new HashMap<>();

    impactResult.put("affectedStudentsCount", affectedStudents.size());

    impactResult.put("impactLevels", impactLevels);

    return impactResult;

}

public Map<String, Object> analyzePopulationStatistics() {

    // 查询人口统计数据

    List<PopulationStatistics> populationData = populationStatisticsRepository.findAll();

    // 按性别、年级等维度统计

    Map<String, Integer> genderCount = new HashMap<>();

    genderCount.put("male", 0);

    genderCount.put("female", 0);

    Map<String, Integer> gradeCount = new HashMap<>();

    for (PopulationStatistics data : populationData) {

        genderCount.put(data.getGender(), genderCount.get(data.getGender()) + 1);

        gradeCount.put(data.getGrade(), gradeCount.getOrDefault(data.getGrade(), 0) + 1);

    }

    Map<String, Object> statisticsResult = new HashMap<>();

    statisticsResult.put("genderCount", genderCount);

    statisticsResult.put("gradeCount", gradeCount);

    return statisticsResult;

}

校园霸凌数据可视化分析系统文档展示

文档.png

💖💖作者:计算机毕业设计小途 💙💙个人简介:曾长期从事计算机专业培训教学,本人也热爱上课教学,语言擅长Java、微信小程序、Python、Golang、安卓Android等,开发项目包括大数据、深度学习、网站、小程序、安卓、算法。平常会做一些项目定制化开发、代码讲解、答辩教学、文档编写、也懂一些降重方面的技巧。平常喜欢分享一些自己开发中遇到的问题的解决办法,也喜欢交流技术,大家有技术代码这一块的问题可以问我! 💛💛想说的话:感谢大家的关注与支持! 💜💜 网站实战项目 安卓/小程序实战项目 大数据实战项目 深度学习实战项目