还在为编程效率发愁?字节跳动Trae如何让你秒变“代码大师“!

776 阅读19分钟

🏆本文收录于「滚雪球学SpringBoot」(全网一个名)专栏,希望能够助你一臂之力,帮你早日登顶实现财富自由🚀;同时,欢迎大家关注&&收藏&&订阅!持续更新中,up!up!up!!

🌟 前言:AI编程时代的"破局者"

  说起编程,我想大部分程序员朋友都有过这样的经历:盯着屏幕发呆半天,就为了实现一个看似简单的功能;面对复杂的业务逻辑,脑子里一团浆糊,不知道从何下手;更别提那些让人头疼的bug调试了,简直是噩梦!😭

  不过话说回来,随着AI技术的飞速发展,编程这件事儿似乎正在发生翻天覆地的变化。当Cursor、Copilot这些AI编程工具在海外火得一塌糊涂的时候,咱们国内的开发者却只能"望洋兴叹"——要么汉化麻烦,要么动不动就被封号,真的是让人欲哭无泪啊!🥲

  就在这个时候,字节跳动出手了!他们推出了一款专为中文开发者打造的AI编程神器——Trae。这家伙不仅完全免费,还内置了Claude 3.7和GPT-4o这样的顶级AI模型,简直就是程序员的"及时雨"!

🚀 Trae的推出背景与技术理念:AI编程的"本土化"革命

💡 为什么是现在?为什么是字节?

  讲真,Trae的出现可以说是恰逢其时。在这个AI编程工具在国外"卷疯了"的时代,国内开发者却面临着诸多痛点。我记得之前用Cursor的时候,光是汉化就折腾了我半天,更别提那些莫名其妙的封号问题了!😤

  字节跳动显然洞察到了这个市场空白。作为一家深谙中文互联网生态的公司,他们太明白中文开发者的需求了。Trae不仅支持原生中文,界面全面中文化,更重要的是,它集成了Claude 3.7和GPT-4o等主流AI模型,完全免费使用!

🎯 技术理念:真正的"AI原生"

  什么叫AI原生?简单来说,就是从底层架构开始,就完全围绕AI能力来设计。传统的IDE是先有编辑器,再加上AI插件;而Trae是AI原生集成开发环境(IDE),致力于打造"真正能干活"的智能编程助手。

  这种设计理念的差别,就像是给汽车加个马鞍,和重新设计一辆车的区别——前者是改良,后者是革命!🚗

// 传统编程方式:我们需要一步一步地写
function createLoginForm() {
    // 创建表单元素
    const form = document.createElement('form');
    // 添加输入框
    const usernameInput = document.createElement('input');
    usernameInput.type = 'text';
    usernameInput.placeholder = '用户名';
    // ... 更多繁琐的代码
}

// Trae方式:直接告诉AI你的需求
// "请帮我创建一个带有用户名密码的登录表单,包含基本的验证功能,用Java语言"
// AI自动生成完整的、高质量的代码!

具体操作截图展示如下:

而且还会自动询问我们,是否生成自动测试脚本,我们只需要点击运行即可,如果不想要测试,直接点。

而且还会自动生成一个README.md,详细的项目说明文档,包含编译和运行指南,真是绝绝子!

最后,会总结性的告知你,此次会话中所产生的文件及相关功能特性、使用教程等,真是太方便了吧。

💻 如何通过AI工具优化开发者的编程思维:从"手工作坊"到"智能工厂"

🧠 思维转变一:从"怎么实现"到"想要什么"

  传统编程时,我们的脑子里想的都是:这个功能要用什么算法?需要几个循环?变量怎么命名?哎呀,头都大了!😵‍💫

  但有了Trae之后,思维模式完全变了!你只需要告诉它你想要什么,剩下的交给AI就行了。这种转变,我个人觉得就像是从"手工制作"升级到了"工业生产"!

# 传统思维:我需要实现一个排序算法
def bubble_sort(arr):
    n = len(arr)
    for i in range(n):
        for j in range(0, n-i-1):
            if arr[j] > arr[j+1]:
                arr[j], arr[j+1] = arr[j+1], arr[j]
    return arr

# Trae思维:直接描述需求
# "帮我实现一个高效的排序功能,能处理大量数据。用Java语言"
# AI会根据具体场景选择最合适的算法!

具体操作截图展示如下:

🎨 思维转变二:从"代码堆砌"到"架构设计"

  Trae的Builder模式可以帮助开发者根据需求从零开始构建项目,生成完整的项目代码。这意味着我们可以把更多精力放在架构设计和业务逻辑上,而不是纠结于具体的代码实现。

  说实话,这种感觉就像是从"搬砖工人"升级成了"建筑师"!你不用再亲自搬每一块砖,而是专注于设计整栋大楼的结构。太爽了!🏗️

🔄 思维转变三:从"单打独斗"到"人机协作"

  以前写代码,完全是一个人的战斗。现在有了Trae,感觉就像是有了一个超级厉害的编程搭档!它不仅能帮你写代码,还能帮你调试、优化,甚至提供架构建议。

  这种协作模式,让我想起了《钢铁侠》里的贾维斯——一个真正懂你的AI助手!🦾

📚 实际案例:开发者在Trae上的编程思路改变

🎮 案例一:从零开始的游戏开发

  我有个朋友小李,之前想做个简单的贪吃蛇游戏,光是游戏逻辑就写了一个星期,还bug一堆。后来用了Trae,简直不敢相信!

  只需要在网上找一张贪吃蛇图片,让AI看图写代码,贪吃蛇游戏就这么生成了,可以通过键盘操作直接开玩游戏!

// Trae生成的贪吃蛇核心逻辑示例
class SnakeGame {
    constructor() {
        this.canvas = document.getElementById('gameCanvas');
        this.ctx = this.canvas.getContext('2d');
        this.snake = [{x: 200, y: 200}];
        this.direction = {x: 20, y: 0};
        this.food = this.generateFood();
        this.score = 0;
    }
    
    // AI自动生成的完整游戏逻辑
    update() {
        const head = {
            x: this.snake[0].x + this.direction.x,
            y: this.snake[0].y + this.direction.y
        };
        
        // 边界检测、食物检测、碰撞检测等
        // 所有复杂逻辑AI都帮你考虑到了!
    }
}

  小李感慨地说:"以前写游戏,我得考虑碰撞检测、边界处理、得分计算等等,现在只需要告诉AI我想要什么,它就能给我一个完整的、可运行的游戏!"

具体操作截图展示如下:

🛒 案例二:电商项目的快速原型

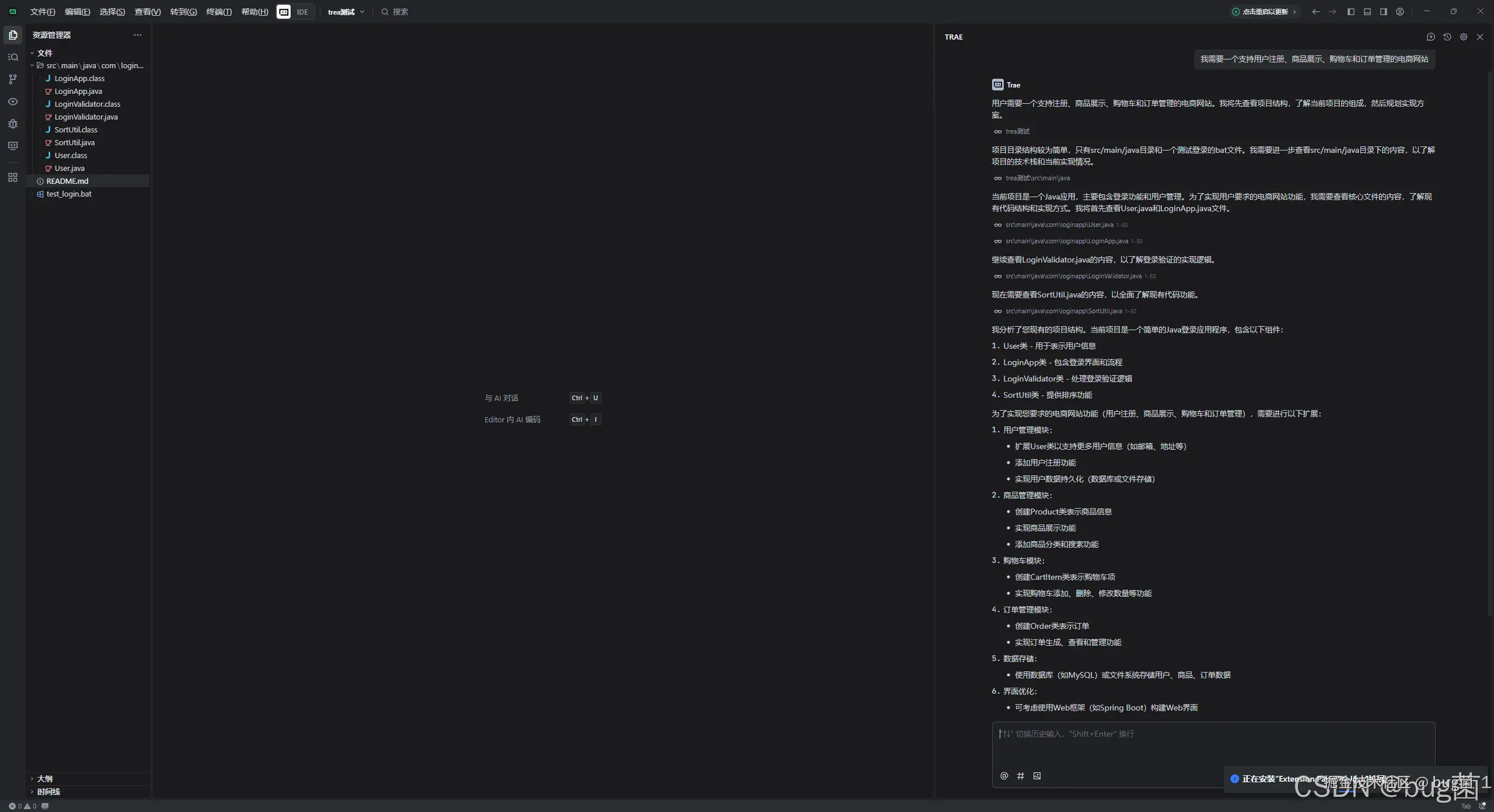
  另一个案例更夸张!我认识的一个创业者小王,想验证一个电商创意,需要快速搭建一个原型。使用Trae快速创建在线商城原型,自动生成前后端代码,验证功能需求。

  小王只是简单描述了需求:"我需要一个支持用户注册、商品展示、购物车和订单管理的电商网站",然后...

// Trae自动生成的电商项目结构
project/
├── frontend/
│   ├── components/
│   │   ├── ProductList.jsx
│   │   ├── ShoppingCart.jsx
│   │   └── UserAuth.jsx
│   └── pages/
│       ├── Home.jsx
│       └── Checkout.jsx
├── backend/
│   ├── models/
│   │   ├── User.js
│   │   └── Product.js
│   ├── routes/
│   │   ├── auth.js
│   │   └── products.js
│   └── server.js
└── database/
    └── init.sql

// 每个文件都有完整的、可运行的代码!

  小王兴奋地告诉我:"以前这样一个项目,我至少需要一个月才能搭建出基本框架,现在几个小时就有了一个完整的可运行原型!"

具体操作截图展示如下:

🎨 案例三:UI设计图转代码的魔法

  最让我印象深刻的是设计师小张的经历。她是个UI设计师,不太懂代码,但经常需要和开发团队沟通设计实现。Trae的突破性Image-to-Code功能支持直接上传UI设计图生成前端代码,输入Figma导出的登录页设计图,Trae在12秒内输出React+Tailwind组件代码,布局还原度达92%!

  小张激动地说:"以前我只能画设计图,然后祈祷开发同学能理解我的意图。现在我可以直接把设计图给Trae,它就能生成对应的代码,我甚至可以自己调整细节!"

// 从设计图自动生成的React组件
const LoginForm = () => {
    return (
        <div className="min-h-screen flex items-center justify-center bg-gray-50">
            <div className="max-w-md w-full space-y-8">
                <div className="text-center">
                    <h2 className="mt-6 text-3xl font-extrabold text-gray-900">
                        登录到您的账户
                    </h2>
                </div>
                <form className="mt-8 space-y-6">
                    {/* AI根据设计图精确还原的表单元素 */}
                    <input
                        type="email"
                        className="relative block w-full px-3 py-2 border border-gray-300 rounded-md"
                        placeholder="邮箱地址"
                    />
                    {/* 更多UI元素... */}
                </form>
            </div>
        </div>
    );
};

🎯 Trae的核心功能解析:让AI成为你的"编程搭档"

🤖 Chat模式:你的私人编程顾问

  Chat模式用户可以在对话框中提问代码问题或寻求代码优化建议,AI会基于自然语言生成解答或提供优化方案。这就像是有了一个24小时在线的资深程序员朋友!

  我经常在写代码的时候遇到这样的情况:知道要实现什么功能,但不知道最佳实践是什么。有了Trae的Chat模式,这些问题统统不是问题!

# 向Trae提问:如何优化这个函数的性能?
def slow_function(data_list):
    result = []
    for item in data_list:
        if some_complex_condition(item):
            result.append(process_item(item))
    return result

# Trae会建议使用列表推导式或者生成器表达式
def optimized_function(data_list):
    return [process_item(item) for item in data_list 
            if some_complex_condition(item)]

具体操作截图展示如下:

🏗️ Builder模式:AI项目管理大师

  Trae的Builder功能可以说是它最强大的亮点之一了。在Builder模式下,可以完成从零开始开发一个完整的项目。这个功能真的是太强了!

  想象一下,你只需要说:"我想做一个博客系统",然后Trae就会:

  1. 🎯 分析需求,制定开发计划
  2. 📁 创建项目结构
  3. 💻 生成前后端代码
  4. 🗄️ 设计数据库结构
  5. 🚀 部署到云平台

  这种感觉,就像是有了一个超级靠谱的项目经理加全栈开发团队!

🎨 多模态能力:看图说话的AI

  开发者可以上传图像,Trae会精准理解图像内容,并结合其强大的AI功能自动生成相关代码或优化现有代码。这个功能简直是设计师和开发者之间的"翻译官"!

  不管是UI设计稿、流程图,还是错误截图,Trae都能理解并提供相应的代码解决方案。这种多模态交互能力,让编程变得更加直观和高效。

🔥 Solo模式:一人能顶一个团队的黑科技

  说到Trae最令人震撼的功能,那绝对是TRAE SOLO:AI自动开发工程师,SOLO模式支持高度自动化开发,AI自动规划并执行从需求理解、代码生成、测试到成果预览和部署的全流程!

  我第一次体验SOLO模式的时候,真的是被震撼到了!在SOLO模式下输入"搭建影评网站",AI自动生成PRD文档→拆解任务→编写React前端+Node后端→调试部署到Vercel。实测1小时完成含数据库交互的博客系统,全程无需手写代码!

# SOLO模式的工作流程
用户输入: "搭建一个影评网站"

AI自动执行:
[✅] 生成产品需求文档(PRD)
[✅] 设计系统架构
[✅] 创建数据库模型
[✅] 开发React前端界面
[✅] 构建Node.js后端API
[✅] 集成用户认证系统
[✅] 实现评论功能
[✅] 部署到Vercel平台
[✅] 配置域名和SSL

结果: 一个完整可用的影评网站!

  这种能力,已经不是简单的"代码生成"了,而是真正的"AI工程师"!它能独立完成整个项目的开发周期,这在以前简直是不可想象的!

具体操作截图展示如下:

🌍 技术架构深度解析:为什么Trae如此强大?

🧠 多模型融合:集百家之长

  Trae集成了Claude 3.7和GPT-4o等主流AI模型(国内版为豆包大模型和DeepSeek模型)。这种多模型融合的策略非常聪明!

  不同的AI模型有不同的优势:

  • Claude 3.7:在代码生成和逻辑推理方面表现出色
  • GPT-4o:在创意和复杂问题解决方面有优势
  • 豆包模型:对中文理解更加精准
  • DeepSeek:在数学和算法方面表现突出

  Trae会根据不同的任务类型,自动选择最适合的模型,这就像是有了一个"AI天团"为你服务!

🔗 MCP协议:工具生态的连接器

  通过MCP(Model Context Protocol)集成多种外部工具,智能体可灵活调用资源,自定义执行流程与任务方式。这个协议可以说是Trae技术架构的核心亮点!

  MCP协议让Trae不再是一个孤立的编程工具,而是可以连接整个开发生态的平台。它可以调用:

  • 📚 文档查询工具
  • 🌐 API接口
  • 🗄️ 数据库连接
  • ☁️ 云服务平台
  • 🧪 测试框架
// MCP协议示例:AI可以自动调用外部工具
class TraeAI {
    async buildProject(requirement) {
        // 自动调用文档查询工具
        const docs = await this.mcp.queryDocumentation(requirement);
        
        // 自动调用代码生成工具
        const code = await this.mcp.generateCode(docs, requirement);
        
        // 自动调用测试工具
        const testResults = await this.mcp.runTests(code);
        
        // 自动调用部署工具
        const deployment = await this.mcp.deploy(code);
        
        return { code, testResults, deployment };
    }
}

🎛️ 自定义规则系统:让AI按你的习惯工作

  用户可自定义工作规则,指定AI的行为准则,让AI按照偏好和需求参与具体任务流程。这个功能真的是太贴心了!

  每个程序员都有自己的编码习惯和风格偏好。Trae的规则系统让你可以"训练"AI按照你的方式工作:

# Trae规则配置示例
coding_style:
  - "优先使用函数式编程风格"
  - "变量命名采用驼峰命名法"
  - "每个函数必须有完整的文档注释"
  - "错误处理必须使用try-catch包装"

project_structure:
  - "组件文件放在components目录下"
  - "工具函数放在utils目录下"
  - "API接口放在services目录下"

code_quality:
  - "代码覆盖率必须达到80%以上"
  - "函数复杂度不能超过10"
  - "每行代码长度不超过100字符"

💡 AI如何为编程带来创新思维:从"工具"到"伙伴"

🚀 创新思维一:从解决问题到发现问题

  传统的编程工具只是帮我们解决已知的问题,但Trae的AI能力让它可以主动发现潜在的问题!比如:

# 你写的代码
def calculate_total(items):
    total = 0
    for item in items:
        total += item.price
    return total

# Trae会主动提醒你
"""
💡 AI建议:
1. 这个函数没有处理items为None的情况
2. 建议添加数据类型检查
3. 可以考虑使用sum()函数优化性能
4. 建议添加货币精度处理
"""

  这种主动的代码审查能力,就像是有了一个经验丰富的code reviewer随时在线!👨‍💻

🎨 创新思维二:从功能实现到用户体验

  Trae不仅关注代码的功能实现,更关注用户体验。它会从用户的角度思考问题,提供更全面的解决方案。

  比如你要做一个登录页面,传统工具只会帮你实现登录功能,但Trae会考虑:

  • 🔐 密码强度验证
  • 📱 移动端适配
  • ♿ 无障碍设计
  • 🎯 错误提示优化
  • 🚀 加载状态处理
  • 💾 记住登录状态

🌟 创新思维三:从个人编程到团队协作

  Trae支持自定义智能体,包括角色配置、工具调用、任务逻辑等,打造专属AI团队,服务研发、产品、设计等多角色用户。

  这个概念真的是太超前了!你可以创建不同"性格"的AI助手:

  • 👨‍💻 专注后端的架构师AI:负责系统设计和性能优化
  • 🎨 精通前端的设计师AI:负责UI/UX和交互效果
  • 🧪 严谨的测试工程师AI:负责测试用例和质量保证
  • 📋 细致的产品经理AI:负责需求分析和用户体验
// 团队协作示例
const team = {
    architect: new TraeAI({ role: 'backend', specialty: 'system_design' }),
    designer: new TraeAI({ role: 'frontend', specialty: 'ui_ux' }),
    tester: new TraeAI({ role: 'qa', specialty: 'testing' }),
    pm: new TraeAI({ role: 'product', specialty: 'requirement' })
};

// AI团队协作开发一个项目
async function buildProject(requirement) {
    const prd = await team.pm.analyzeRequirement(requirement);
    const architecture = await team.architect.designSystem(prd);
    const ui = await team.designer.createInterface(prd);
    const code = await team.architect.generateCode(architecture, ui);
    const tests = await team.tester.createTests(code);
    
    return { prd, architecture, ui, code, tests };
}

🎉 实际应用场景:Trae在不同领域的表现

🏫 教育领域:编程学习的新方式

  对于编程初学者来说,Trae简直是天赐之物!利用Trae自动生成代码,快速实现简单的登录页面,帮助新手轻松学习编程。

  我有个朋友是大学老师,他告诉我现在用Trae教学生编程,效果好得不得了!学生可以:

  • 🎯 专注于理解编程逻辑,而不是语法细节
  • 🔄 快速验证想法,增强学习信心
  • 📚 通过AI的解释学习最佳实践
  • 🎮 制作有趣的项目,提高学习兴趣
# 学生的学习过程
# 1. 描述需求:"我想做一个计算器"
# 2. AI生成基础代码
# 3. 学生理解代码逻辑
# 4. 尝试修改和扩展功能
# 5. AI提供指导和建议

class Calculator:
    def __init__(self):
        self.history = []
    
    def add(self, a, b):
        result = a + b
        self.history.append(f"{a} + {b} = {result}")
        return result
    
    # AI会解释每个方法的作用和设计思路

具体操作截图展示如下:

🚀 创业领域:快速验证商业想法

  对于创业者来说,Trae就是梦想成真的工具!使用Trae快速创建在线商城原型,自动生成前后端代码,验证功能需求。

  想象一下,你有一个创业idea,以前需要:

  1. 找技术合伙人(难!)
  2. 花钱请外包团队(贵!)
  3. 学编程自己做(慢!)

  现在有了Trae,你可以:

  1. 🏃‍♂️ 快速做出MVP验证想法
  2. 💰 节省大量开发成本
  3. ⚡ 迅速迭代产品功能
  4. 📊 快速获得用户反馈

🏢 企业级开发:提升团队效率

  设计团队通过Trae上传设计图,AI自动生成HTML/CSS,开发者直接修改代码,提高团队协作效率。这种协作模式真的是革命性的!

  在企业环境中,Trae可以:

  • 📈 显著提升开发效率(据我了解,有些团队效率提升了3-5倍!)
  • 🔄 减少设计与开发之间的沟通成本
  • 🎯 让开发者专注于核心业务逻辑
  • 📝 自动生成技术文档和注释

🔮 未来展望:AI编程的下一个十年

🌈 编程民主化:人人都是程序员

  随着Trae这样的AI工具越来越成熟,我相信编程将不再是程序员的专利。设计师、产品经理、甚至普通用户,都能通过自然语言与AI对话来创建软件。

  这种"编程民主化"将带来巨大的创新爆发!想想看,当每个人都能轻松实现自己的想法时,会诞生多少令人惊喜的创新!🎆

🤖 AI程序员:从助手到同事

  现在的Trae还是"工具"的角色,但我预感在不久的将来,AI将真正成为我们的"同事"。它们不仅能写代码,还能:

  • 🎯 参与需求讨论
  • 📊 进行技术决策
  • 🔍 主动发现业务机会
  • 📈 优化系统架构
  • 🚨 预防潜在风险

🌍 开发生态的重构

  AI编程工具的普及,将彻底重构整个软件开发生态:

  • 📚 学习方式:从学语法到学思维
  • 🏗️ 开发流程:从瀑布模型到AI驱动的敏捷开发
  • 👥 团队组成:更多产品和设计人才,更少纯编码工程师
  • 🎯 关注重点:从技术实现到用户价值创造

🎊 总结:拥抱AI时代,重新定义编程

  写到这里,我真的是感慨万千!从第一次接触编程到现在,我见证了这个行业的巨大变化。从汇编语言到高级语言,从命令行到图形界面,从单机应用到云计算,每一次技术革命都在重新定义我们的工作方式。

  而现在,AI编程工具的出现,特别是像Trae这样的国产AI编程神器,让我看到了编程未来的无限可能!🚀

💎 Trae的核心价值:不仅仅是工具

  Trae的出现,不仅仅是多了一个编程工具这么简单。它代表的是:

  • 🇨🇳 技术自主:中文开发者终于有了自己的AI编程平台
  • 💰 门槛降低:免费使用顶级AI模型,让更多人能够参与创新
  • 🔄 思维转变:从编码实现者转变为创意实现者
  • 🌟 效率革命:一个人就能完成以前需要团队才能做的事情

🎯 给开发者的建议:拥抱变化,持续学习

  面对AI编程时代的到来,我想对所有开发者朋友说:

  1. 🤗 拥抱AI:不要害怕被替代,而要学会与AI协作
  2. 🎯 专注价值:把时间花在理解业务和创造价值上,而不是重复的编码工作
  3. 📚 持续学习:技术在快速发展,保持学习的心态最重要
  4. 💡 培养创意:AI可以实现你的想法,关键是要有好的想法!

🌅 写在最后:每个人都是创造者

  说实话,每次用Trae的时候,我都有一种"魔法师"的感觉!只需要说出你的想法,AI就能帮你实现,这种体验真的是太神奇了!✨

  我相信,在AI编程工具的帮助下,每个人都有可能成为"创造者"。不管你是想做个小游戏娱乐朋友,还是想开发一款改变世界的应用,技术门槛都不再是阻碍。

  字节跳动推出Trae,不仅是给中文开发者带来了福音,更是为整个行业指明了方向。我们正站在一个新时代的起点,这个时代属于每一个有想法、敢创新的人!

  所以,还等什么呢?赶紧去试试Trae吧!说不定下一个改变世界的应用,就是由你通过AI创造出来的!🎉


📝 小贴士:本文基于对Trae产品的深度调研和实际体验撰写,希望能帮助大家更好地理解AI编程工具的价值和潜力。如果你也有使用Trae的经验,欢迎分享你的心得体会!

📣 关于我

我是bug菌,CSDN | 掘金 | InfoQ | 51CTO | 华为云 | 阿里云 | 腾讯云 等社区博客专家,C站博客之星Top30,华为云多年度十佳博主&最具价值贡献奖,掘金多年度人气作者Top40,掘金等各大社区平台签约作者,51CTO年度博主Top12,掘金/InfoQ/51CTO等社区优质创作者;全网粉丝合计 30w+ ;硬核微信公众号「猿圈奇妙屋」,欢迎你的加入!免费白嫖最新BAT互联网公司面试真题、4000G PDF电子书籍、简历模板等海量资料,你想要的我都有,关键是你不来拿。

-End-