大四焦虑到失眠?看看他用大数据系统搞定口味差异的救赎

55 阅读3分钟

💖💖作者:计算机编程小咖 💙💙个人简介:曾长期从事计算机专业培训教学,本人也热爱上课教学,语言擅长Java、微信小程序、Python、Golang、安卓Android等,开发项目包括大数据、深度学习、网站、小程序、安卓、算法。平常会做一些项目定制化开发、代码讲解、答辩教学、文档编写、也懂一些降重方面的技巧。平常喜欢分享一些自己开发中遇到的问题的解决办法,也喜欢交流技术,大家有技术代码这一块的问题可以问我! 💛💛想说的话:感谢大家的关注与支持! 💜💜 网站实战项目 安卓/小程序实战项目 大数据实战项目 深度学习实战项目

@TOC

食物口味差异数据分析与可视化系统介绍

《基于大数据的食物口味差异数据分析与可视化系统》面向餐饮行业与消费者行为研究,整体以 Hadoop 分布式存储与 Spark 内存计算为核心引擎,通过 Python-Pandas/Numpy 进行离线数据清洗与特征工程,再由 Spark SQL 完成亿级菜品评分、地域标签、用户属性及文化背景的关联建模;后端采用 Django 框架对外暴露 RESTful 接口,前端以 Vue 结合 ElementUI 与 Echarts 实现交互式图表与响应式布局,支持从系统首页、个人信息到宏观数据分布、生活习惯差异、地理文化口味、多维交叉因素、用户聚类特征、口味总览及特定用户画像的层层下钻,最终在大屏可视化模块以实时刷新的动态仪表盘呈现全国口味热力、人群偏好雷达、区域差异折线与聚类散点的多维叠加,从而帮助决策者直观洞察“辣甜咸鲜”在不同城市、年龄、收入、文化语境中的显著差异与潜在趋势。

食物口味差异数据分析与可视化系统演示视频

演示视频

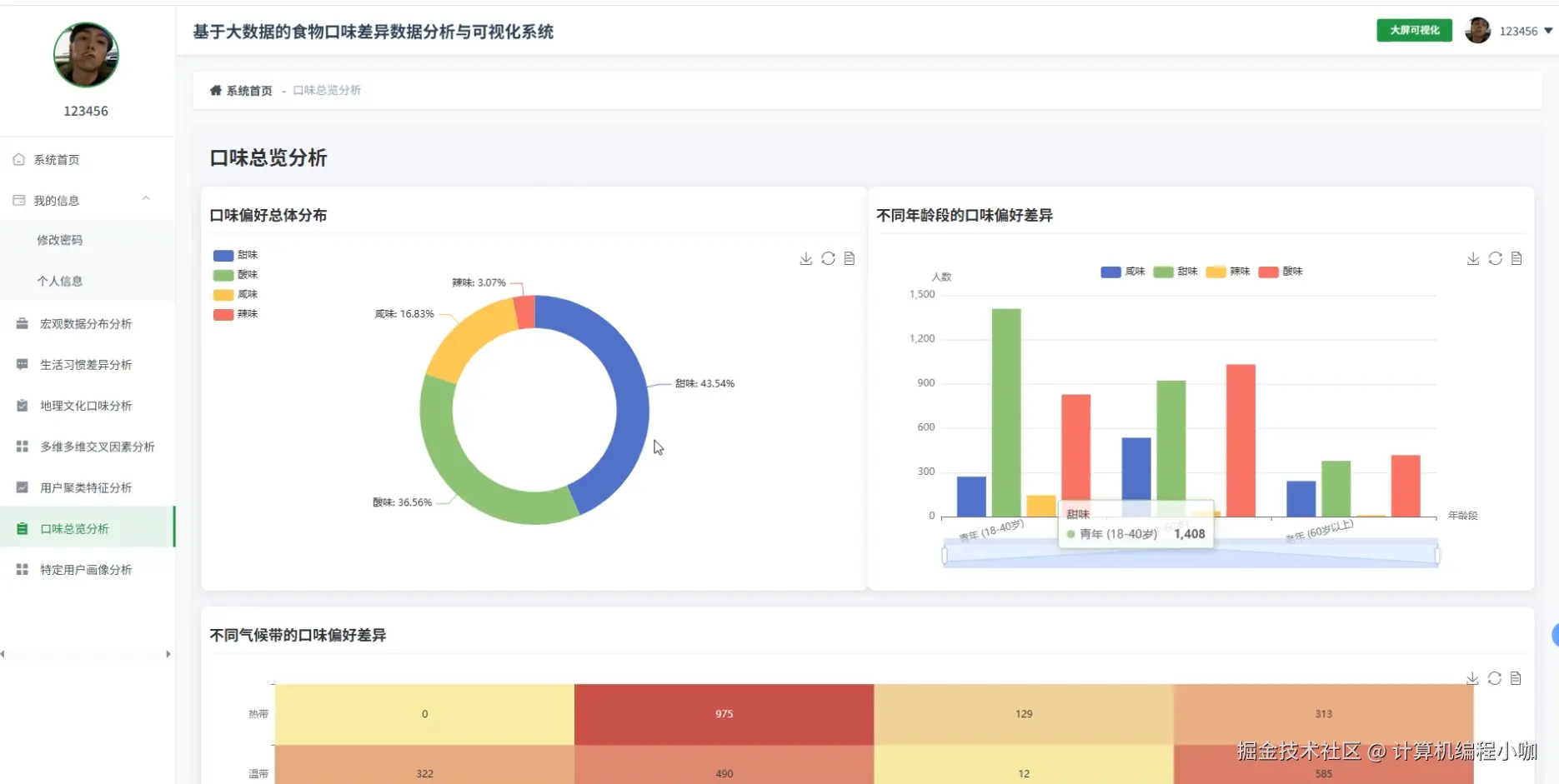
食物口味差异数据分析与可视化系统演示图片

地理文化口味分析.png

登录注册界面.png

多维多维交叉因素分析.png

宏观数据分布分析.png

口味总览分析.png

生活习惯差异分析.png

用户聚类特征分析.png

大屏数据上.png

大屏数据下.png

食物口味差异数据分析与可视化系统代码展示

# 1. 宏观数据分布分析:统计全国各省菜品平均辣度并写回结果表
sql = """
SELECT province, AVG(spicy_level) AS avg_spicy
FROM t_dish_comment
GROUP BY province
"""
spark.sql(sql).write.mode("overwrite").saveAsTable("t_province_spicy")

# 2. 用户聚类特征分析:基于口味向量的KMeans聚类,并把簇标签同步到MySQL
from pyspark.ml.feature import VectorAssembler
from pyspark.ml.clustering import KMeans

df = spark.table("t_user_taste") \
          .select("user_id", "sweet", "sour", "bitter", "spicy", "salty")

vec = VectorAssembler(inputCols=["sweet","sour","bitter","spicy","salty"], outputCol="features")
kmeans = KMeans(k=5, seed=42)
model = kmeans.fit(vec.transform(df))
result = model.transform(vec.transform(df)) \
              .select("user_id", "prediction") \
              .withColumnRenamed("prediction", "cluster_id")

result.write.format("jdbc") \
      .option("url", "jdbc:mysql://localhost:3306/food") \
      .option("dbtable", "user_cluster") \
      .option("user", "root") \
      .option("password", "123456") \
      .mode("append") \
      .save()

# 3. 特定用户画像分析:根据用户ID实时聚合其历史口味偏好并返回JSON
def user_profile(uid):
    q = f"""
    SELECT AVG(sweet) s, AVG(sour) so, AVG(bitter) b,
           AVG(spicy) sp, AVG(salty) sa
    FROM t_user_taste
    WHERE user_id = '{uid}'
    """
    row = spark.sql(q).first()
    if not row:
        return {}
    return {
        "user_id": uid,
        "sweet": round(row.s, 2),
        "sour": round(row.so, 2),
        "bitter": round(row.b, 2),
        "spicy": round(row.sp, 2),
        "salty": round(row.sa, 2)
    }

食物口味差异数据分析与可视化系统文档展示

文档.png

💖💖作者:计算机编程小咖 💙💙个人简介:曾长期从事计算机专业培训教学,本人也热爱上课教学,语言擅长Java、微信小程序、Python、Golang、安卓Android等,开发项目包括大数据、深度学习、网站、小程序、安卓、算法。平常会做一些项目定制化开发、代码讲解、答辩教学、文档编写、也懂一些降重方面的技巧。平常喜欢分享一些自己开发中遇到的问题的解决办法,也喜欢交流技术,大家有技术代码这一块的问题可以问我! 💛💛想说的话:感谢大家的关注与支持! 💜💜 网站实战项目 安卓/小程序实战项目 大数据实战项目 深度学习实战项目