Docker国产管理面板DPanel安装

515 阅读2分钟

DPanel 是一款 Docker 可视化管理面板,提供了完善的容器、镜像、存储、网络等功能。

根据作者自己的描述,它的主要功能为:

  • 全中文的界面,相比于 portainer 更友好
  • 完善的容器管理功能,提供域名转发,文件管理,日志监控等功能。轻松对容器内的文件进行管理。
  • 提供容器之间的关联功能,便于多个容器之间的互相依赖访问。
  • 提供多种环境的基础镜像和模板,可以快速构建属于自己的镜像。
  • 可以通过DockerfileZip 或是 Git 构建镜像,快速实现可持续化构建。

官方开源地址:github.com/donknap/dpa…

官方文档:doc.dpanel.cc/#/

安装

官方阿里云镜像:registry.cn-hangzhou.aliyuncs.com/dpanel/dpanel:latest

# 拉取镜像
docker pull registry.cn-hangzhou.aliyuncs.com/dpanel/dpanel:latest
# 修改tag
docker tag registry.cn-hangzhou.aliyuncs.com/dpanel/dpanel:latest dpanel:latest
# 移除多余的tag
docker rmi registry.cn-hangzhou.aliyuncs.com/dpanel/dpanel:latest

# docker stop dpanel
# docker rm dpanel
# docker rmi dpanel

创建对应挂载的目录

 mkdir -p /home/docker_volume/dpanel/data
 cd /home/docker_volume/dpanel

启动并运行容器

官方参考:dpanel.cc/install/doc…

################################### 参考官方
docker run -it -d \
--name dpanel \
--restart=always \
-p 80:80 -p 443:443 -p 8807:8080 \
-e APP_NAME=dpanel \
-v /var/run/docker.sock:/var/run/docker.sock \
-v /home/docker_volume/dpanel/data:/dpanel \
dpanel:latest 
################################### 个人自用
docker run -it -d \
--name dpanel \
--restart=on-failure:5 \
-p 8805:80 -p 8806:443 -p 8807:8080 \
-e APP_NAME=dpanel \
-v /var/run/docker.sock:/var/run/docker.sock \
-v /home/docker_volume/dpanel/data:/dpanel \
dpanel:latest 

面板会产生一些数据存储至容器内的 /dpanel 目录中,默认下此目录会挂载到docker的存储卷中

如果你想将此目录持久化到宿主机目录中,可以通过修改 -v 参数。

指定目录必须是绝对目录,目录不存在时会自动新建,例如:-v /root/dpanel:/dpanel

配置中的 -p 8807:8080 指定面板对外暴露的访问端口,可根据实际情况进行修改

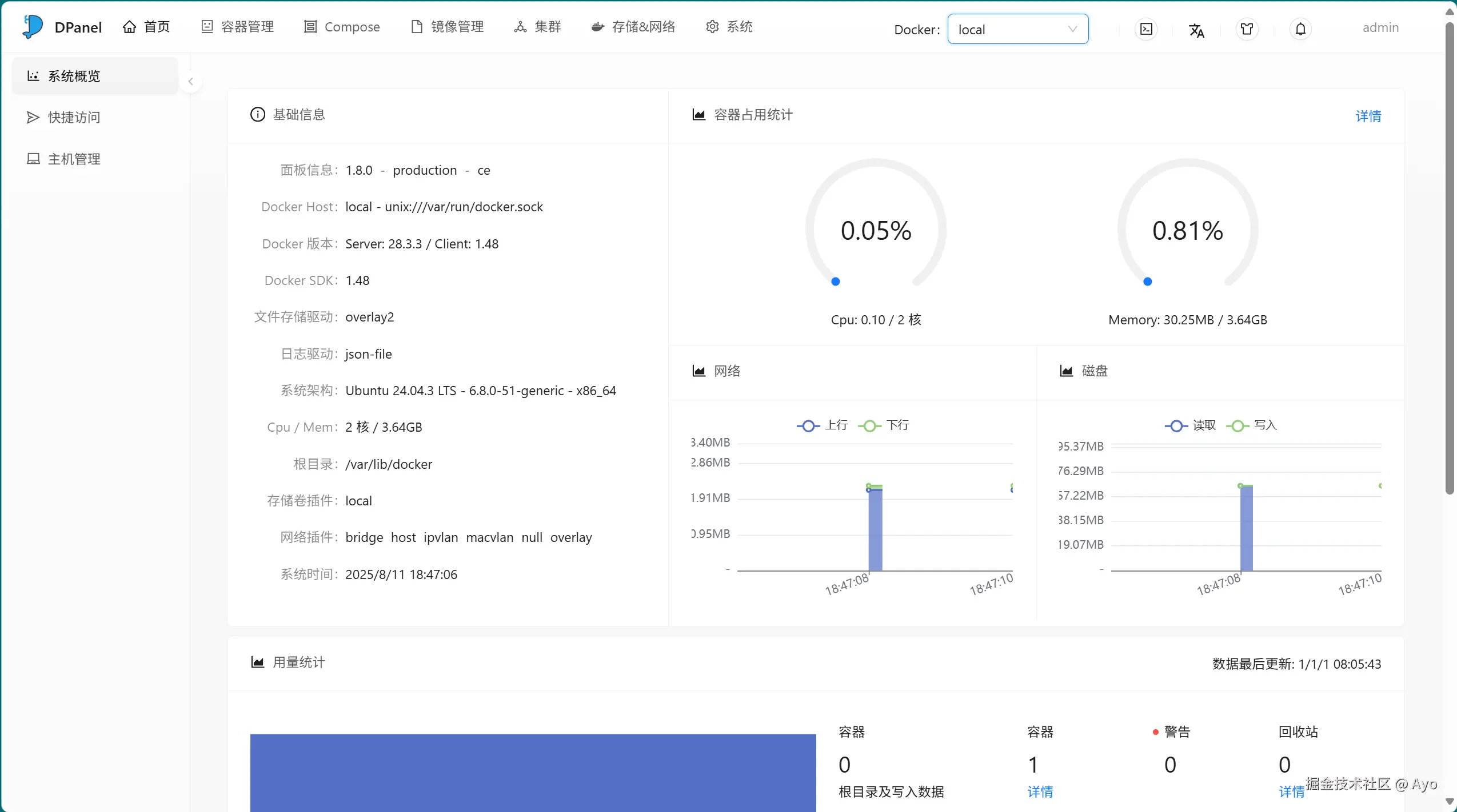
访问地址

 http://127.0.0.1:8807

image.png