腾讯开源力作!免费美观、开箱即用、高可扩展的企业级中后台模板

222 阅读4分钟

前言

在前端开发中,一个高效、稳定且易于维护的项目脚手架,往往能为团队节省大量前期搭建和配置的时间。尤其是在中后台系统开发场景下,面对复杂的功能需求和多变的视觉风格,如何快速启动一个具备基础能力、可扩展性强的项目,成为开发关注的重点。

今天推荐一套免费美观、开箱即用、可扩展的企业级中后台项目管理模板,它不仅集成了成熟的 UI 组件库,还提供了丰富的配置能力和工程化支持,可以专注于业务逻辑的实现,而不必被繁琐的环境配置所困扰。

项目介绍

TDesign Vue Starter 是腾讯开源的一款免费中后台前端解决方案。项目基于 TDesign 设计体系,界面简洁直观、美观统一,充分体现了腾讯对设计品质的高标准。

它内置丰富的常用页面模板,提供清晰的目录结构和完整的代码规范配置,开箱即用。大家可通过 CLI 工具快速初始化项目,轻松实现主题配置与环境搭建,显著提升开发效率,让团队更专注于业务实现。

项目功能

1、页面模板

多种预设页面,如登录页、仪表盘、列表页等,方便开发者快速构建界面。

2、目录结构

精心设计的目录结构,确保项目代码清晰易读,便于维护和扩展。

3、代码规范

集成代码规范配置,确保团队成员编写的代码风格一致,提高代码质量。

4、主题定制

支持自定义主题颜色,满足企业个性化需求。

5、空间布局

多种空间布局方案,适应不同屏幕尺寸和分辨率。

6、Mock数据

内置Mock数据方案,方便开发在开发阶段进行调试和测试。

项目特点

内置多种常用的中后台页面

完善的目录结构

完善的代码规范配置

支持暗黑模式

自定义主题颜色

多种空间布局

内置 Mock 数据方案

项目技术

前端框架:Vue2

构建工具:Vite

设计体系:TDesign

代码规范:ESLint、Prettier等

项目使用

通过 tdesign-starter-cli 初始化项目仓库

## 1、安装 tdesign-starter-cli
npm i tdesign-starter-cli@latest -g

## 2、创建项目
td-starter init

初始化完成后,安装依赖并启动开发服务器即可开始编码:

## 安装依赖
npm install

## 启动项目
npm run dev

构建命令也已预设,支持不同环境的打包输出,如正式环境和测试环境,确保发布流程的规范化。

## 构建正式环境
npm run build

## 构建测试环境
npm run build:test

其他命令

## 预览构建产物
npm run preview

## 代码格式检查
npm run lint

## 代码格式检查与自动修复
npm run lint:fix

## style格式检查
npm run stylelint

## style格式检查与自动修复
npm run stylelint:fix

项目体验

tdesign.tencent.com/starter/vue…

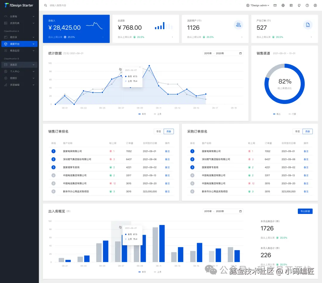
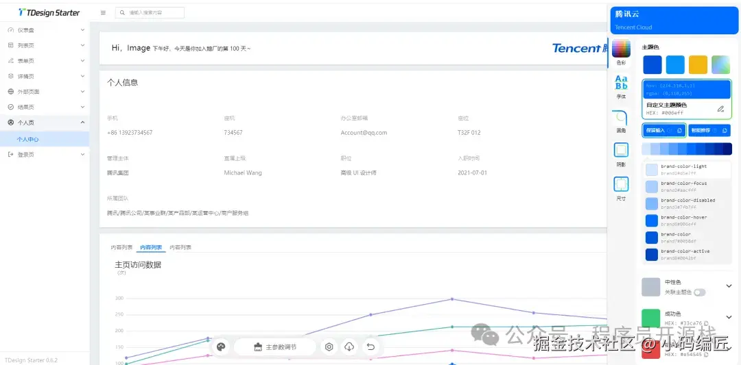
项目效果

实际应用中,TDesign Vue Starter 展现出极强的实用性和稳定性。不管是小型项目还是大型系统,它都能提供坚实的基础支撑。

图片

多主题设置

图片

列表演示

图片

基础详情页面

图片

表单页面

图片

项目源码

GitHub:github.com/Tencent/tde…

总结

TDesign Vue Starter 不仅仅是一个简单的项目模板,更是一套完整的中后台开发解决方案。它将工程化、组件化、可配置化融为一体,真正实现了"开箱即用"。对于希望快速启动项目、注重开发效率和代码质量的团队来说,这是一个值得信赖的选择。随着 TDesign 生态的不断完善,相信该 Starter 会在更多项目中发挥其价值,成为中后台开发的一个不错的选择。

关键词

TDesign、Vue2、Vite、中后台、主题配置、暗黑模式、代码规范、Mock数据、脚手架、开源

最后

如果你觉得这篇文章对你有帮助,不妨点个赞支持一下!你的支持是我继续分享知识的动力。如果有任何疑问或需要进一步的帮助,欢迎随时留言。

也可以加入微信公众号 [DotNet技术匠] 社区,与其他热爱技术的同行一起交流心得,共同成长!

优秀是一种习惯,欢迎大家留言学习!