推荐一款超高颜值的后台管理模板!Art-Design-Pro!开源!免费!

5,895 阅读6分钟

前言

在快速发展的现代Web开发领域中,拥有一个高效且美观的后台管理系统是每个开发者和企业的追求。今天,我们要介绍的是 Art Design Pro,一个基于 Vue 3 和 TypeScript 构建的强大解决方案,它不仅帮助你快速搭建起一个功能齐全的管理后台,还提供了丰富的组件库和高度可定制的界面设计选项。

主要特性

强大的技术栈:

  • 开发框架:Vue3、TypeScript、Vite、Element-Plus、Scss
  • 代码规范:Eslint、Prettier、Stylelint、Husky、Lint-staged、cz-git

组件丰富度:

系统组件

  • 图标库
  • 图标选择器
  • 图像裁剪
  • Excel 导入导出
  • 视频播放器
  • 数字滚动
  • 富文本编辑器
  • 水印
  • 右键菜单
  • 二维码
  • 拖拽
  • 文字滚动
  • 礼花效果

系统模版

  • 卡片
  • 横幅
  • 图表
  • 地图
  • 聊天
  • 日历
  • 定价

清晰直观的目录结构:

采用传统目录结构,所有代码和资源都集中在一个 src/ 目录下。这种组织方式使得项目易于理解和上手,特别适合中小型项目或独立应用的开发。

├── src
│   ├── api                     # API 接口相关代码
│   │   ├── articleApi.ts       # 文章相关的 API 接口定义(如获取文章列表、发布文章等)
│   │   ├── menuApi.ts          # 菜单相关的 API 接口定义(如获取动态菜单数据)
│   │   ├── modules             # API 模块化目录,存放细分领域的 API 定义(如用户、订单等)
│   │   └── usersApi.ts         # 用户相关的 API 接口定义(如登录、注册、用户信息)
│   ├── App.vue                 # Vue 根组件,定义应用的全局结构和入口
│   ├── assets                  # 静态资源目录
│   │   ├── fonts               # 字体文件(如自定义字体或图标字体)
│   │   ├── icons               # 图标文件(可能包含 PNG、SVG 等格式的图标)
│   │   ├── img                 # 图片资源(如背景图、Logo 等)
│   │   ├── styles              # 全局 CSS/SCSS 样式文件(如变量、主题、公共样式)
│   │   └── svg                 # SVG 图标资源(通常用于矢量图标)
│   ├── components              # 组件目录
│   │   ├── core                # 系统组件(系统组件库)
│   │   └── custom              # 自定义组件(开发者组件库)
│   ├── composables             # Vue 3 Composable 函数,封装可复用的逻辑
│   │   ├── useAuth.ts          # 认证相关逻辑(如登录状态、权限检查)
│   │   ├── useCeremony.ts      # 可能与特定仪式/活动相关的逻辑(如节日活动)
│   │   ├── useChart.ts         # 图表相关逻辑(如 ECharts 或 Chart.js 配置)
│   │   ├── useCheckedColumns.ts # 表格列选择逻辑(如动态显示/隐藏列)
│   │   ├── useCommon.ts        # 通用的 Composable 函数(如工具方法集合)
│   │   ├── useSystemInfo.ts    # 系统信息相关逻辑(如版本号、环境配置)
│   │   └── useTheme.ts         # 主题切换逻辑(如暗黑模式、主题色切换)
│   ├── config                  # 项目配置目录
│   │   ├── assets              # 静态资源配置(如图片路径、CDN 地址)
│   │   ├── festival.ts         # 节日/活动相关配置(如节日主题、时间表)
│   │   └── index.ts            # 全局配置文件(如系统名称、API 基础 URL)
│   ├── directives              # Vue 自定义指令
│   │   ├── highlight.ts        # 高亮指令(如文本或元素高亮效果)
│   │   ├── index.ts            # 指令入口文件,导出所有指令
│   │   ├── permission.ts       # 权限指令(如控制元素显示基于用户权限)
│   │   └── ripple.ts           # 波纹效果指令(通常用于按钮点击效果)
│   ├── enums                   # 枚举定义
│   │   ├── appEnum.ts          # 应用级枚举(如主题类型、语言类型)
│   │   └── formEnum.ts         # 表单相关枚举(如表单状态、验证规则)
│   ├── env.d.ts                # TypeScript 环境声明文件(如 Vite 环境变量类型)
│   ├── locales                 # 国际化(i18n)资源
│   │   ├── index.ts            # 国际化入口文件,配置 i18n 插件
│   │   └── langs               # 多语言文件(如 en.json、zh.json)
│   ├── main.ts                 # 项目主入口文件,初始化 Vue 应用、路由、状态管理等
│   ├── mock                    # Mock 数据目录,用于开发或测试环境
│   │   ├── json                # JSON 格式的 Mock 数据(如模拟 API 响应)
│   │   ├── temp                # 临时 Mock 数据或测试用例
│   │   └── upgrade             # 更新日志相关的 Mock 数据
│   ├── router                  # Vue Router 路由相关代码
│   │   ├── guards              # 路由守卫(如认证、权限控制)
│   │   ├── index.ts            # 路由主入口,初始化路由器
│   │   ├── routes              # 路由定义(如静态路由、动态路由)
│   │   ├── routesAlias.ts      # 路由别名定义(如路径常量或重定向映射)
│   │   └── utils               # 路由工具函数(如动态路由注册、菜单转换)
│   ├── store                   # Pinia 状态管理
│   │   ├── index.ts            # Pinia 存储入口,初始化 store
│   │   └── modules             # 分模块的状态管理(如 user、settings)
│   ├── types                   # TypeScript 类型定义
│   │   ├── api                 # API 相关类型(如请求/响应接口)
│   │   ├── auto-imports.d.ts   # 自动导入的类型声明(如 Vite 插件生成)
│   │   ├── common              # 通用的类型定义(如工具类型、接口)
│   │   ├── component           # 组件相关类型(如 Props、Emits)
│   │   ├── components.d.ts     # 全局组件类型声明(Vite 自动生成)
│   │   ├── config              # 配置相关类型(如系统配置、环境变量)
│   │   ├── index.ts            # 类型定义入口,导出所有类型
│   │   ├── router              # 路由相关类型(如 RouteRecordRaw 扩展)
│   │   └── store               # 状态管理相关类型(如 Pinia store 定义)
│   ├── utils                   # 工具函数目录
│   │   ├── browser             # 浏览器相关工具(如检测浏览器类型、操作 DOM)
│   │   ├── constants           # 常量定义(如 API 状态码、配置值)
│   │   ├── dataprocess         # 数据处理工具(如格式化、过滤、转换)
│   │   ├── http                # HTTP 请求工具(如 Axios 封装)
│   │   ├── index.ts            # 工具函数入口,导出所有工具
│   │   ├── navigation          # 导航相关工具(如路由跳转、页面切换)
│   │   ├── storage             # 存储相关工具(如 localStorage、sessionStorage)
│   │   ├── sys                 # 系统相关工具(如获取设备信息、系统配置)
│   │   ├── theme               # 主题相关工具(如动态切换 CSS 变量)
│   │   ├── ui                  # UI 相关工具(如弹窗、通知封装)
│   │   └── validation          # 表单验证工具(如正则表达式、验证规则)
│   └── views                   # 页面组件目录
│       ├── article             # 文章相关页面(如文章列表、详情)
│       ├── auth                # 认证相关页面(如登录、注册、忘记密码)
│       ├── change              # 更新日志页面(如版本记录、变更说明)
│       ├── dashboard           # 仪表盘页面(如数据概览、统计图表)
│       ├── exception           # 异常页面(如 404、500 错误页面)
│       ├── index               # 布局页面(如 Layout 组件,包含头部、侧边栏)
│       ├── outside             # 外部页面(如 iframe 嵌入的外部内容)
│       ├── result              # 结果页面(如操作成功、失败提示)
│       ├── safeguard           # 安全相关页面(如权限管理、安全设置)
│       ├── system              # 系统管理页面(如用户管理、角色管理)
│       ├── template            # 模板页面(可复用的页面模板)
│       └── widgets             # 小组件页面(如独立功能模块、微页面)
├── tsconfig.json               # TypeScript 配置文件,定义编译选项
└── vite.config.ts              # Vite 配置文件,定义构建、开发服务器、插件等

适用场景

Art Design Pro 是为那些希望快速启动并运行一个美观且实用的后台管理系统的企业和个人开发者量身打造的理想选择。它的简洁性和易用性使其成为中小规模项目的首选工具,同时也适用于对界面体验有较高要求的应用场景。

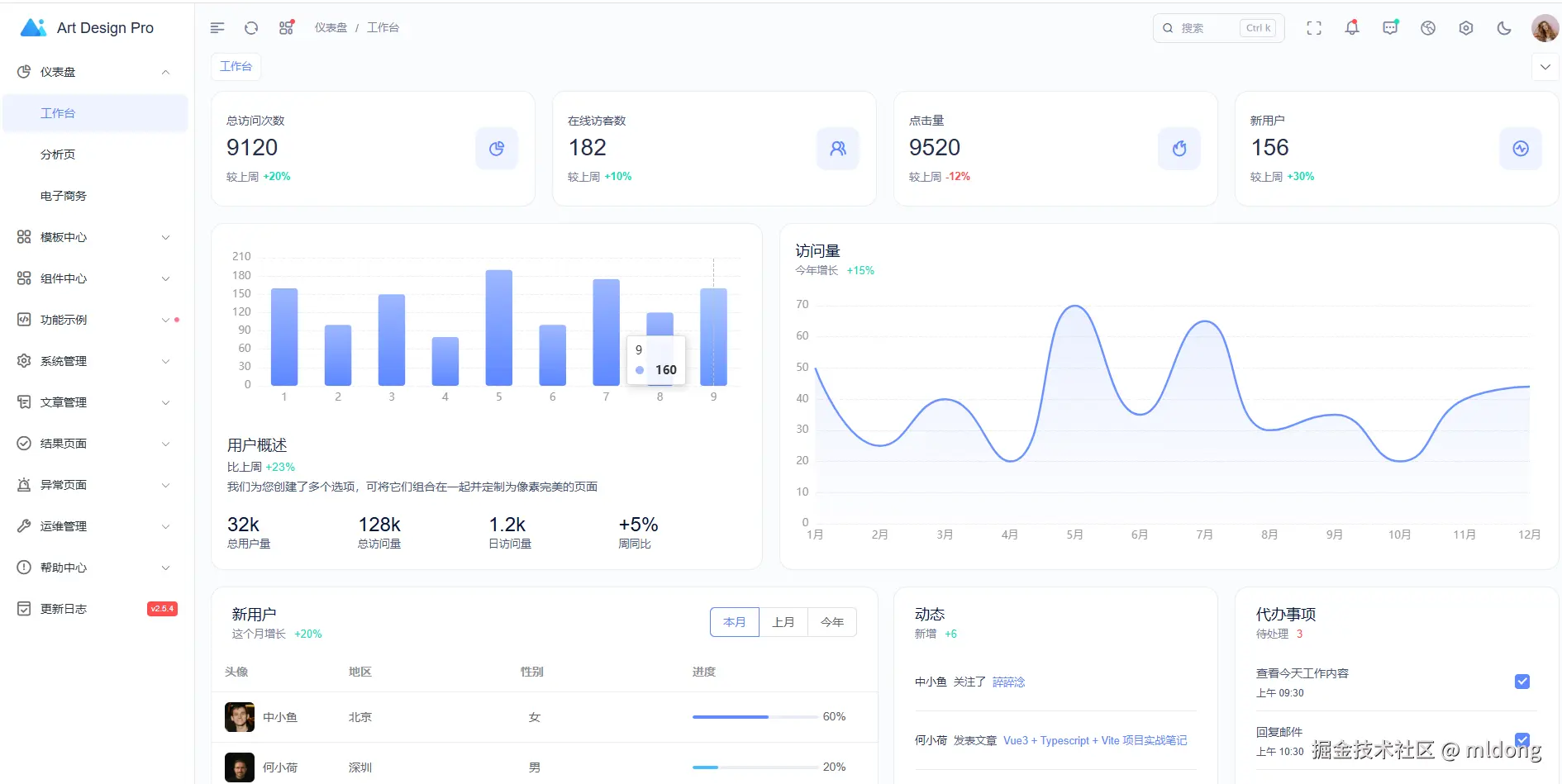
截图示例

结语

总之,Art Design Pro 凭借其现代化的技术栈、简洁实用的组件库、清晰直观的目录结构以及出色性能优化,提供了一个快速构建高质量后台管理系统的有效途径。对于寻找一种既能提高开发效率又能保证用户体验的解决方案的人来说,Art Design Pro 绝对值得一试。

相关链接