分享 4 款 yyds 的开源爬虫!很香!!

462 阅读4分钟

一提到“爬虫”,大家肯定不陌生。这玩意儿,说白了就是个自动化程序,能帮你从网上把想要的数据(比如新闻、商品价格、小姐姐美图啥的)哗啦啦地抓下来。用好了,它是你的“信息助理”、“数据矿工”;用不好嘛……

小金我可得在这里敲黑板提醒一句:爬虫虽好,可不要贪杯哦!请务-必-在法律允许的范围内活动,不然,辛辛苦苦学编程,到头来“缝纫机踩得冒火星”,那可就不好玩了。

好了,安全提示讲完了,咱们言归正正正正传!今天,我就给大家掏心窝子地推荐 4 款我私藏已久的 YYDS 开源爬虫系统,个个身怀绝技,总有一款能戳中你的心巴!

1、Crawl4AI:为 AI 大模型而生的爬虫

🔥 一句话点评: 如果你的爬虫数据最终要喂给 AI,那选它准没错!

Crawl4AI 最近在 GitHub 上简直是火到发紫,稳居热榜第一。它不是一个普通的爬虫,而是专门为大语言模型(LLM)、AI 代理和数据管道量身定做的。

它的作者有个很有意思的故事:他本来想找个开源工具把网页转成 Markdown,结果发现一个所谓的“开源”项目,不仅要注册、要 API Token,最后还发现是个收费的 SaaS,效果还贼差。老哥一怒之下,干脆自己动手,几天之内就撸出了 Crawl4AI,结果一不小心就火遍全球了。

Crawl4AI:为 AI 大模型而生的爬虫

🧐 为啥它这么牛?

  1. 为 LLM 而生:能生成非常智能、简洁的 Markdown,特别适合拿去做 RAG(检索增强生成)和模型微调。
  2. 快如闪电:性能超高,据说比同类工具快 6 倍,主打一个实时高效。
  3. 浏览器控制超灵活:支持会话管理、代理和自定义钩子,搞定各种复杂网站。
  4. 启发式智能:用各种高级算法来高效提取内容,减少对昂贵大模型 API 的依赖。
  5. 纯开源,易部署:完全开源,不需要 API 密钥,用 Docker 一键部署,省心省力。
  6. 社区活跃得像个菜市场:作为 GitHub 的 Top 1 热门项目,社区非常活跃,迭代速度飞快。

项目地址: github.com/unclecode/c…

2、EasySpider:可视化爬虫软件

🔥一句话点评: 点点鼠标,数据到手,还要啥自行车?

这是一个完全免费(甚至商业使用和二次开发都免费)的可视化爬虫软件。你没听错,可视化!

它的核心思想就是让你告别代码,用图形化界面来设计和执行任务。你只需要在网页上,对着你想要的内容“指指点点”,软件就会自动帮你生成抓取规则。整个过程就像在玩游戏,对新手极其友好。当然,它也支持用命令行方式运行,方便你把它集成到自己的系统中去。

EasySpider:可视化爬虫软件

项目地址:github.com/NaiboWang/E…

3、Colly:专为 Go 开发者打造的爬虫框架

🔥一句话点评: 如果你是 Go 语言的爱好者,想找一个高性能的爬虫框架,Colly 绝对是你的不二之选。

Colly 是一个为 Go 语言开发者打造的爬虫框架,主打的就是一个“快”和“优雅”。

亮点特性:

  • 干净的 API:代码写起来非常舒服。
  • :在单核上就能达到超过 1000 请求/秒的速度。
  • 智能调度:能自动管理请求延迟和每个域名的最大并发数。
  • 全自动:自动处理 Cookie 和会话。
  • 灵活:支持同步、异步、并行抓取,还支持缓存和分布式。

来看看代码有多简洁:

func main() {
 c := colly.NewCollector()

 // 找到并访问所有链接
 c.OnHTML("a[href]", func(e *colly.HTMLElement) {
  e.Request.Visit(e.Attr("href"))
 })

 c.OnRequest(func(r *colly.Request) {
  fmt.Println("Visiting", r.URL)
 })

 c.Visit("http://go-colly.org/")
}

项目地址: github.com/gocolly/col…

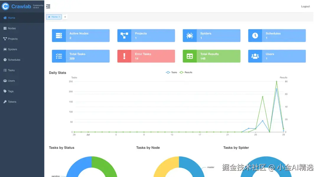
4、Crawlab:分布式爬虫管理平台

🔥一句话点评: 当你的爬虫多到管不过来时,你需要一个管理平台。

Crawlab 是一个用 Go 语言编写的分布式爬虫管理平台。注意它的定位——“平台”。这意味着它不是一个简单的爬虫工具,而是一个管理成百上千个爬虫的“司令部”。

它能干啥?

  • 分布式管理:你可以把爬虫任务分发到不同的服务器(节点)上去跑,无限扩展你的爬取能力。
  • 可视化监控:在漂亮的 UI 界面上,实时查看每个爬虫的运行状态、日志和抓取结果。
  • 语言无所谓:最牛的一点是,它不挑食!无论你的爬虫是用 Python、NodeJS、Go 还是 Java 写的,无论是 Scrapy、Puppeteer 还是 Selenium 框架,Crawlab 都能统一管理。
  • 功能齐全:支持定时任务、数据源集成(MongoDB, MySQL 等)、用户权限管理等等,非常强大。

Crawlab:分布式爬虫管理平台

项目地址:github.com/crawlab-tea…


推荐一个非常不错的开源 Java 面试指南(后端面试通用):JavaGuide!(Github 收获150+k Star)。这个项目的是作者大三开始准备秋招面试的时候创建的,目前已经持续维护 6 年多了,累计提交了 5800+ commit ,共有 590+ 多位贡献者共同参与维护和完善。